在Kubernetes中从0打造可观测性

167 阅读6分钟

!! 大家好,我是乔克,一个爱折腾的运维工程,一个睡觉都被自己丑醒的云原生爱好者。

作者:乔克
公众号:运维开发故事
博客:www.jokerbai.com

在这篇文章中,我们将在Kubernetes中使用Grafana、Prometheus、Loki、Tempo、OpenTelemetry来搭建可观测性平台。其中Grafana作为操作面板,Prometheus、Loki、Tempo作为数据源,分别用来获取指标、日志以及跟踪数据。同时,我们还将使用Exemplars将trace_id与Java指标相关联,使用OpenTelemetry对应用进行检测。

在开始之前,先简单介绍一下这些开源工具。

  1. OpenTelemetry:它是CNCF的 开源产品,通过使用代理来收集指标、日志和链路,然后将它们发送给其他工具,它支持多种语言集成,并且有很大的仪表功能。

  2. Prometheus:CNCF的毕业产品,是目前主流的监控工具之一。

  3. Examplars:它可以将trace_id和metrics联系起来,可以帮助我们通过指标获取到具体日志以及链路状况,通常和Prometheus配合工作。

  4. Promtail:日志收集工具,将日志发送到Loki。

  5. Loki:收集并处理日志,并且支持通过LogQL来查询日志,其语法和PromQL类似

  6. Tempo:接收OpenTelemetry的数据,并且可以通过Jaeger将其可视化

  7. Grafana:支持多种数据源的可视化面板

图片

image.png

准备后端应用程序

在这个示例中,我们将使用java spring boot项目作为例子。

首先,我们使用start.spring.io创建一个java spring boot项目,它可以帮我们快速创建一个Java项目,并且支持在项目中添加依然和其他配置。图片其中:

  • 使用Gradle作为构建自动化工具

  • 使用2.7版本的Spring Boot

  • 使用JAR作为包构建格式

  • 使用JDK11

当完成配置并生成之后,就可以将其压缩包下载下来并用IDE打开。图片

我们先配置build.gradle,确保所有依赖是没问题的。

plugins {
    id 'org.springframework.boot' version '2.7.0'
    id 'io.spring.dependency-management' version '1.0.11.RELEASE'
    id 'java'
}

repositories {
  maven {
    url = uri('https://repo.spring.io/libs-snapshot')
  }
    mavenCentral()
}

dependencyManagement {
  imports {
    mavenBom 'io.micrometer:micrometer-bom:1.9.0-SNAPSHOT'
  }
}

dependencies {
  implementation 'org.springframework.boot:spring-boot-starter-actuator'
  implementation 'io.micrometer:micrometer-registry-prometheus:1.9.0'
  implementation 'org.springframework.boot:spring-boot-starter-web'
  implementation 'io.opentelemetry:opentelemetry-api:1.12.0'
}

tasks.named('test') {
    useJUnitPlatform()
}

group = 'com.staz'
version = '0.0.1-SNAPSHOT'
sourceCompatibility = '11'


然后我们将创建一个控制器类Controller.java,有两个端点:/fail/success。该文件必须位于${project}/src/main/java/com/staz/observability/的路径下。

package com.staz.observability;

import org.springframework.web.bind.annotation.GetMapping;
import org.springframework.web.bind.annotation.PostMapping;
import org.springframework.web.bind.annotation.RestController;

@RestController
public class Controller {

    @PostMapping("/fail")
    public String fail() {
        return "Fail!";
    }

    @GetMapping("/success")
    public String success() {

        return "Success!";
    }

}


为了将metrics和trace_id关联起来,我们需要在${project}/src/main/java/com/staz/observability/路径下创建一个公共配置类PrometheusExemplarConfiguration.java

package com.staz.observability;

import io.micrometer.core.instrument.Clock;
import io.micrometer.prometheus.PrometheusConfig;
import io.micrometer.prometheus.PrometheusMeterRegistry;
import io.opentelemetry.api.trace.Span;
import io.prometheus.client.CollectorRegistry;
import io.prometheus.client.exemplars.DefaultExemplarSampler;
import io.prometheus.client.exemplars.tracer.otel_agent.
       OpenTelemetryAgentSpanContextSupplier;
import org.springframework.context.annotation.Bean;
import org.springframework.context.annotation.Configuration;

@Configuration
public class PrometheusExemplarConfiguration {
    @Bean
    public PrometheusMeterRegistry prometheusMeterRegistryWithExemplar
    (PrometheusConfig prometheusConfig, CollectorRegistry collectorRegistry, 
    Clock clock) {
        return new PrometheusMeterRegistry(prometheusConfig, collectorRegistry, 
        clock, new DefaultExemplarSampler(new OpenTelemetryAgentSpanContextSupplier() {

                    @Override
                    public String getTraceId() {
                        if (!Span.current().getSpanContext().isSampled()) {
                            return null;
                        }
                        return super.getTraceId();
                    }
                })
        );
    }
}


最后,编辑${project}/src/main/resources/目录下的配置文件application.yml:

# Enable Actuator endpoints including Prometheus
management:
  endpoints:
    web:
      exposure:
        include: health, info, prometheus
  metrics:
    # Exemplar metrics
    distribution:
      percentiles-histogram:
        http.server.requests: true
      minimum-expected-value:
        http.server.requests: 5ms
      maximum-expected-value:
        http.server.requests: 1000ms

# Add trace_id in log. OpenTelemetry set this value using logger-mdc.
# https://github.com/open-telemetry/opentelemetry-java-instrumentation/blob/main/docs/logger-mdc-instrumentation.md
logging:
  pattern:
    level: '%prefix(%mdc{trace_id:-0}) %5p'


如果想要在本地运行项目,需要下载OpenTelemetry Agent,该项目中使用的版本是1.12.1。

准备工作做完过后,我们在本地来测试一下。

首先,使用gradle build -x test编译项目。图片

然后使用以下命令启动:

java -javaagent:opentelemetry-javaagent.jar -Dspring.config.location=src/main/resources/application.yml -jar build/libs/observability-0.0.1-SNAPSHOT.jar

图片

image.png

然后可以使用htttp://localhost:8080/failhtttp://localhost:8080/success进行访问测试。图片图片

再来使用localhost:8080/actuator/prometheus来验证Prometheus指标是否有效。图片

最后,验证metrice和trace_id的关联情况。

curl -H 'Accept: application/openmetrics-text; version=1.0.0; charset=utf-8' http://localhost:8080/actuator/prometheus | grep trace_id

图片

image.png

我们的Spring Boot应用程序已经准备好了,现在我们需要安装观察性工具。在此之前,我们会在本地创建一个K3s集群,所有的软件都将部署到里面。

容器化应用程序

首先,在项目根目录创建一个Dockerfile,内容如下:

# Download OpenTelemetryAgent
FROM curlimages/curl:7.81.0 AS OTEL_AGENT
ARG OTEL_AGENT_VERSION="1.12.1"
RUN curl --silent --fail -L "https://github.com/open-telemetry/opentelemetry-java-instrumentation/releases/download/v${OTEL_AGENT_VERSION}/opentelemetry-javaagent.jar" \
    -o "/tmp/opentelemetry-javaagent.jar"

# Build .JAR file
FROM gradle:7.1.1-jdk11-hotspot AS BUILD_IMAGE
COPY --chown=gradle:gradle . /home/gradle/src
WORKDIR /home/gradle/src
RUN gradle build -x test --no-daemon 

# Final image copying OTEL Agent and .JAR File
FROM gradle:7.1.1-jdk11-hotspot
ENV TIME_ZONE America/Lima
ENV TZ=$TIME_ZONE
ENV JAVA_OPTS "-Dspring.config.location=src/main/resources/application.yml"
COPY --from=OTEL_AGENT /tmp/opentelemetry-javaagent.jar /otel-javaagent.jar
COPY --from=BUILD_IMAGE home/gradle/src/build/libs/*.jar app.jar
ENTRYPOINT exec java -javaagent:/otel-javaagent.jar -jar app.jar


使用以下命令构建并测试:

$ docker build --no-cache -t otel-springboot-prometheus .
$ docker run -it -p 8080:8080 otel-springboot-prometheus

待容器启动过后,使用http://localhost:8080/success验证是否可以正常使用。

创建单节点集群

首先,使用multipass创建一个Ubuntu实例:

$ multipass launch --name demo --mem 4--disk 20G

图片

image.png

然后登录实例:

$ multipass shell demo

图片

image.png

可以通过sudo su命令验证是否正确进去Ubuntu实例。

其次,使用以下命令安装K3s:

$ curl -sfL https://get.k3s.io | sh -

集群创建完成后,将KUBECONFIG添加到环境变量。

$ export KUBECONFIG=/etc/rancher/k3s/k3s.yaml

检查集群是否正常运行。

$ kubectl cluster-info

图片

image.png

然后,安装Helm,后续都将使用它来安装应用软件。

$ snap install helm --classic

将K3s的KUBECONFIG拷贝到~/.kube/config目录下。

$ kubectl config view --raw > ~/.kube/config

最后,检查Helm是否能正常工作。

$ helm

图片

部署可观测性组件

在该阶段,我们将使用Helm部署Prometheus、Promtail、Loki、Tempo以及Grafana,最后部署应用并验证。

!! 以上应用都将部署到K3s中。

首先,从仓库把需要的manifests克隆下来。

$ git clone https://github.com/stazdx/otel-springboot-grafana-tools.git
$ cd otel-springboot-grafana-tools/kubernetes

然后,添加Helm仓库。

$ helm repo add grafana https://grafana.github.io/helm-charts
$ helm repo update

图片

image.png

最后,创建一个namespace,所有应用都部署到该namespace下。

$ kubectl create ns observability

图片

image.png

部署Promtail

使用以下命令进行部署:

$ cd promtail
$ helm upgrade --install promtail grafana/promtail -n observability -f promtail.yaml

图片

image.png

注意检查Promtail所指向的Loki地址。

部署Loki

部署命令如下:

$ helm upgrade --install loki grafana/loki-distributed -n observability

图片

image.png

loki-loki-distributed-gateway这个Service非常重要,Promtail将向它发送数据,Grafana将通过它获取数据。

部署Tempo

首先,进入Tempo清单所在的目录:

$ cd ../tempo

在安装Tempo之前,我们需要先安装minio,命令如下:

$ kubectl apply -f minio.yaml

图片

image.png

!! Minio被部署在default命名空间中,因为它是一个更通用的对象存储工具,而不是直接用于观察性。

现在,使用以下命令部署Tempo:

$ helm upgrade --install tempo grafana/tempo-distributed -n observability -f tempo.yaml

图片

image.png

!! Grafana将通过_tempo-tempo-distributed-query-frontend:3100_来获取数据。

部署Prometheus和Grafana

Prometheus和Grafana直接使用官网仓库进行部署。

首先,添加Helm仓库。

$ helm repo add prometheus-community https://prometheus-community.github.io/helm-charts
$ helm repo update

然后,使用仓库清单进行部署。

$ cd ../prometheus-grafana
$ helm dependency update
helm upgrade --install kube-prometheus-stack -n observability .

图片

image.png

检查Deployments

使用Helm命令查看部署的所有应用。

$ helm ls -n observability

图片

image.png

然后,使用kubectl检查应用是否都启动成功。

$ kubectl get po -n observability

图片

image.png

检查Service是否正常。

$ kubectl get svc -n observability

图片

image.png

我们看到所有应用都正常部署完成。

部署后端应用

直接到仓库目录清单部署即可。

$ cd ../springboot-app

需要注意的是,为了能够让Prometheus能够正常抓取指标,我们需要添加以下Annotations

  annotations:
    # Annotations for Prometheus - scrape config 
    prometheus.io/path'/actuator/prometheus'
    prometheus.io/port: 'actuator'
    prometheus.io/scrape: 'true'


另外一个重要的配置就是OpenTelemetry配置,如下:

          env:
            - name: SERVER_PORT
              value: '8080'
            - name: MANAGEMENT_SERVER_PORT
              value: '8081'
            # Setting OTEL_EXPORTER_METRICS: none - Default: OTLP
            - name: OTEL_METRICS_EXPORTER
              value: none
            - name: OTEL_TRACES_EXPORTER
              value: otlp,logging
            # Setting Tempo Distributor Service using GRPC Port -> 4317
            - name: OTEL_EXPORTER_OTLP_ENDPOINT
              valuehttp://tempo-tempo-distributed-distributor.observability.svc.cluster.local:4317
            - name: OTEL_SERVICE_NAME
              value: springboot-app
            - name: KUBE_POD_NAME
              valueFrom:
                fieldRef:
                  fieldPath: metadata.name
            - name: OTEL_RESOURCE_ATTRIBUTES
              value: app=springboot-app

最后,我们有一个包含Spring Boot的Grafana仪表盘的配置图,这将使我们能够通过请求延迟等指标看到Exemplar与Tempo的关联。

配置检查无误后,就可以进行部署了。

$ kubectl apply -f springboot-app.yaml

图片

image.png

检查应用是否部署成功。

$ kubectl get deploy,svc,cm -l app=springboot-app

图片

image.png

接口测试

首先,测试/fail接口:http://{external-ip}:8080/fail图片

然后,测试/success接口:http://{external-ip}:8080/success图片

最后,测试/actuator/prometheus接口:http://{external-ip}:8081/actuator/prometheus图片

可以看到所有接口返回正常。

Grafana测试

上面以及完成了所有的配置,接下来就在Grafana中验证是否能够正常使用。

首先,获取Grafana的访问地址。

$ kubectl get svc -n observability

图片

image.png

在浏览器输入地址http://{external-ip}:32656图片

然后,添加数据源。图片

我们把Prometheus、Loki以及Tempo数据源都添加上。图片

其中,Prometheus的配置如下:图片

!! 可以看到Prometheus和Tempo通过Exemplars进行关联了。

Loki的配置如下:图片

!! 可以看到Loki和Tempo通过trace_id进行关联了。

Tempo的配置如下:图片

!! 在这里我们将Tempo与Loki相关联,并映射我们在微服务中配置的应用标签。

测试一下

通过Explore可以查看应用日志。图片

选择Loki数据源。图片

通过Loki,我们可以通过label对监控日志进行过滤。图片

从日志中,我们可以看到trace信息。图片

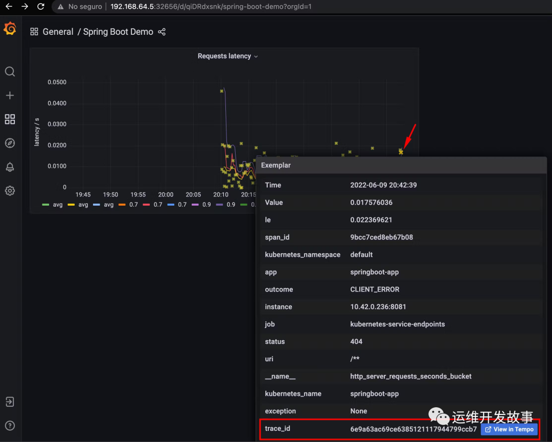
然后,我们查看Grafana面板。图片

我们选择Spring Boot Demo,它是我们自己创建的面板。图片

我们可以看到应用的请求延迟,另外星星是由Exemplar生成。图片图片

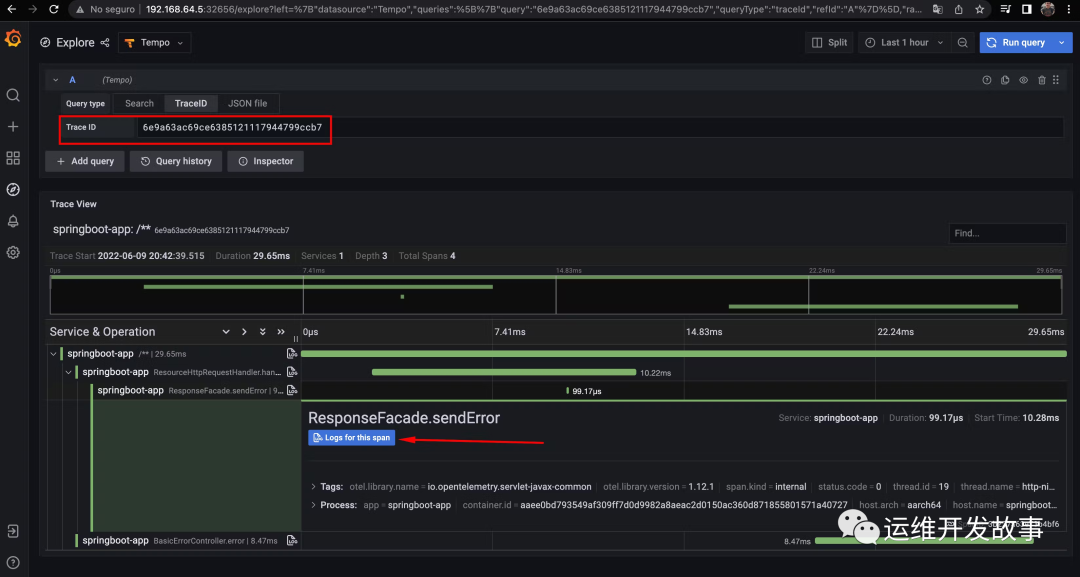
用鼠标悬停在它上面,我们可以看到它是如何与一个trace_id相关联的,当点击它时,它将把我们重定向到Tempo。图片

我们可以看到它产生的跟踪,我们也可以看到日志,因为它也是与Loki相关的,当点击时我们会看到具体信息:图片

屏幕被分割,但是我们可以看到具体的日志了。

最后

我们实现了指标、日志和跟踪之间的可观察性关联。这可以帮助我们在微服务的故障排除过程中,识别瓶颈,看到我们的应用指标的行为,并能够获得特定的跟踪和日志。

最后,求关注。如果你还想看更多优质原创文章,欢迎关注我们的公众号「运维开发故事」。


我是 乔克,《运维开发故事》公众号团队中的一员,一线运维农民工,云原生实践者,这里不仅有硬核的技术干货,还有我们对技术的思考和感悟,欢迎关注我们的公众号,期待和你一起成长!