【云原生】promehtheus整合grafana实现可视化监控实战

133 阅读2分钟

开启掘金成长之旅!这是我参与「掘金日新计划 · 2 月更文挑战」的第 13天,点击查看活动详情

前言

大家好,又见面了,我是沐风晓月,本文是专栏【云原生实战】专栏的第4篇文章,主要讲解promehtheus整合grafana实现可视化监控实战。

如果文章有什么需要改进的地方还请大佬不吝赐教👏👏。

🧑个人简介:大家好,我是沐风晓月,双一流院校计算机专业😉😉

💕 座右铭: 先努力成长自己,再帮助更多的人 ,一起加油进步🍺🍺🍺

💕欢迎大家:这里是CSDN,我总结知识的地方,喜欢的话请三连,有问题请私信😘

一. 实验环境

本次的实验环境见下表:

操作系统服务器IPhostname
centos7.6192.168.1.41mufengrow41
centos7.6192.168.1.42mufenggrow42

此处的操作系统,我们都是使用的centos7的系统,但要注意的是centos7在2024年6月将要停止维护,所以大家也可以提前学习和参考下redhat8 红帽系列系统的使用。

如何查看相应的参数:

  • 先来查看操作系统:
[root@mufenggrow ~]# cat /etc/redhat-release 
CentOS Linux release 7.6.1810 (Core) 
  • 查看hostname
## 修改hostname
[root@mufenggrow ~]# hostnamectl set-hostname mufenggrow41
[root@mufenggrow ~]# bash
# 查看hostname
[root@mufenggrow41 ~]# hostname
mufenggrow41

这里的主机名一定要见名知意,看到名字能知道意思,比如我这里的mufenggorw,这个是我的主机名,后面的41是我ip192.168.1.41的最后两位数。

这样但我们看到这个hostname的时候,我们就很清楚当前的IP是多少,不用去查看。

  • 查看ip
[root@mufenggrow41 ~]# ifconfig |grep inet |awk 'NR==1{print $2}'
192.168.1.41

可以看到我当前的地址是192.198.1.41

二. 安装grafana

2.1 grafana的介绍

Grafana 是一个开源的监控数据分析和可视化套件。 最常用于对基础设施和应用数据分析的时间序列数据进行可视化分析,也可以用于其他需要数据可视化分析的领域。Grafana 可以帮助你查询、可视化、告警、分析你所想要的指标和数据。

2.2 为什么选择grafana?

  • 支持多租户场景,使用org区分不同的用户,数据源和dashboard进行隔离。 多维度支持org, folder,dashboard 三层权限控制,可以在各种场景下应用
  • 仪表盘和可视化: 支持众多的显示pannel,可以构建各类显示效果。
  • 数据源和集成: 内置集成 prometheus,influxDB, mysql, postgreSQL,Elasticsearch等内置插件。
  • 开源社区: 拥有强大的活跃社区,近百个面板和数据源,以及2000个仪表盘。
  • 通知提醒:以可视方式定义最重要指标的警报规则,Grafana将不断计算并发送通知,在数据达到阈值时通过Slack、PagerDuty等获得通知
  • 插件化结构易于扩展。
  • 过滤器:Ad-hoc过滤器允许动态创建新的键/值过滤器,这些过滤器会自动应用于使用该数据源的所有查询

2.3 grafana下载及安装

官网下载地址: grafana.com/grafana/dow…

下载如图:

在这里插入图片描述

安装代码示例:

wget https://dl.grafana.com/oss/release/grafana-9.3.6-1.x86_64.rpm
sudo yum install grafana-9.3.6-1.x86_64.rpm

启动grafana并设置为开机自启:

[root@mufeng ~]# systemctl start grafana-server.service 
[root@mufeng ~]# systemctl enable grafana-server.service 
Created symlink from /etc/systemd/system/multi-user.target.wants/grafana-server.service to /usr/lib/systemd/system/grafana-server.service.

查看grafana的端口,进程和状态:

注意:grafana的监听端口默认为:3000,如果需要修改可以在/etc/grafana/grafana.ini配置文件里修改监听端口。

[root@mufeng ~]# ss -tnl |grep :3000
LISTEN     0      128         :::3000                    :::*

也可以是使用 netstat :

[root@mufeng ~]# netstat -antlp |grep grafana
tcp6       0      0 :::3000                 :::*                    LISTEN      74292/grafana-serve 

若想查看程序是否已经启动在运行,还可以用:

在这里插入图片描述

看到图片中的ative字样,后面有个running 这表示服务开启,正在运行,如果为disabled的黑体字样,说明服务停止运行, 一旦发现停止运行的时候,就需要介入处理了。

关于 ss命令和ps命令,可以参考专栏【linux基本功】系列中的详细讲解

三. 网页端配置grafana

3.1 浏览器访问grafana网页

1. 访问网址: http://192.168.1.41:3000

在这里插入图片描述

2. 登录grafana

grafana第一次登录的默认密码为: 账号:admin 密码:admin

这个密码是程序预先设定的,我们只需要按照这个密码登录就可以,无须做任何的修改。

我们在这里按照下图的方式直接登录即可:

在这里插入图片描述

点击login后会自动跳回登录界面:

这是因为在第一次登录后,会提示让我们修改密码(如果不想修改可以点击左下角的“skip”跳过修改密码的阶段)。

(如果你修改了密码,一定要记住,忘记了就需要重新找回密码,比较麻烦)

在这里插入图片描述

登录后的界面如图:

在这里插入图片描述

3.2 使用grafana 获取prometheus的数据源

注意:所有操作均在grafana网页

1. 点击左下角的“齿轮(Configure)“,点击”Data source“

在这里插入图片描述

2. 点击“Add data source”

在这里插入图片描述

3. 点击“Prometheus”

在这里插入图片描述

4. 在“Setting”根据需求修改配置

在这里插入图片描述

5. 修改完成后点击“Save & test”检测grafana是否能和prometheus联通

把光标拉到最下面,选择save

在这里插入图片描述 出现了“Data source is working”字样就证明连通了 在这里插入图片描述

3.3 grafana导入prometheus模板

grafana官网提供了很多模板,可以直接使用:

官网模板下载地址:grafana.com/grafana/das…

1. 浏览器访问grafana官方模板地址

在这里插入图片描述 2. 查找node_exporter模板

网页往下拉,在左边的“Data Source”里选择“Prometheus”。在搜索框里输入“node”,查找prometheus关于node-exporter的模板。

在这里插入图片描述

3. 选择一个下载比较多的模板,点击进入查看该模板的详细信息

注意:有些模板可能因为prometheus或node_exporter版本的问题,导致grafana有些数据采集不了,所以需要进入该模板的详细页面查看安装要求

在这里插入图片描述 在这里插入图片描述

4. 导入选中的模板

点击左上方的“四个小正方形(Dashbards)”,点击“Import”

在这里插入图片描述

导入模板

  • 导入模板有三种方式
    • 输入模板编号
    • 下载模板的json文件,并点击“Upload JSON file”按钮上传模板
    • 下载模板的json文件,将json文件的内容复制到“Import via panel json”的框里

本次导入使用“模板编号”导入,输入编号后点击右边的“Load”

在这里插入图片描述 点击load后,根据要求操作:

根据需求修改“Name”、“Folder”、“uid”,在prometheus里选择之前定义过的prometheus数据源,最后点击“Import

在这里插入图片描述

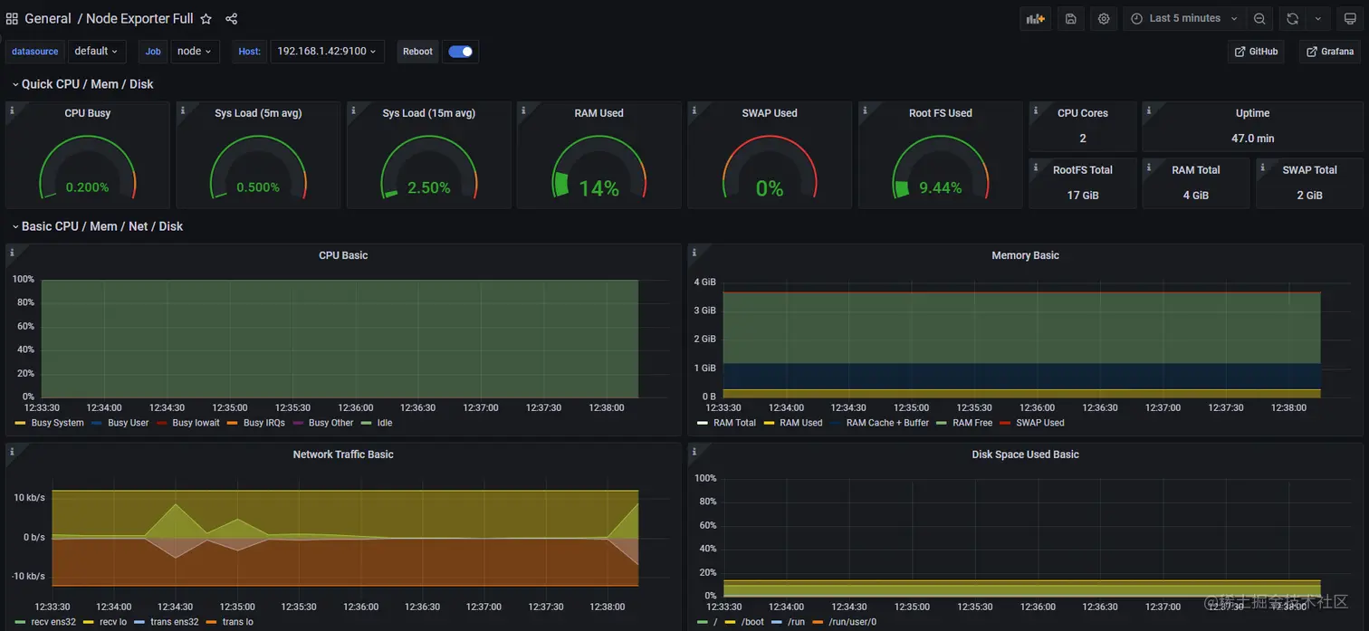
5. 查看导入的模板

在导入模板后,页面会自动跳转。 或者可以点击左上角的home按钮,然后在下面看到已安装的模板,点击相应的模板即可进入。

在这里插入图片描述

到这里可以看到,已经正常显示了,右上角有个时间可以自己调试。

总结

以上就是云原生系列之promehtheus整合grafana实现可视化监控实战的全部内容了,欢迎点赞收藏哦。

原创不易,还希望各位大佬支持一下\textcolor{blue}{原创不易,还希望各位大佬支持一下}
👍 点赞,你的认可是我创作的动力!\textcolor{green}{点赞,你的认可是我创作的动力!}
⭐️ 收藏,你的青睐是我努力的方向!\textcolor{green}{收藏,你的青睐是我努力的方向!}
✏️ 评论,你的意见是我进步的财富!\textcolor{green}{评论,你的意见是我进步的财富!}