从实测出发,掌握 NebulaGraph Exchange 性能最大化的秘密

1,634 阅读14分钟

自从开发完 NebulaGraph Exchange,混迹在各个 NebulaGraph 微信群的我经常会看到一类提问是:NebulaGraph Exchange 的性能如何?哪些参数调整下可以有更好的性能?…索性来一篇文章从实测出发,和大家讲讲如何用好这个数据工具。在本文你将获得 NebulaGraph Exchange 的最佳使用姿势。

01. 环境准备

硬件:

  • Spark 集群:三台机器,每台 96 core,256 G 内存
  • NebulaGraph 集群:三台机器,每台 128 core,252 G 内存,SSD,双万兆网卡
  • 数据:LDBC sf100 数据

软件:

  • Spark 版本:2.4.4
  • NebulaGraph 版本:3.3.0

02. NebulaGraph 优化配置

在进行大批量数据导入时,可以调整 NebulaGraph Storage 服务和 Graph 服务的配置,以达到最大导入性能。请根据 NebulaGraph 的配置描述和你的实际环境资源进行参数调整。

在本次实践中,NebulaGraph 的集群配置针对以下几个配置项进行了修改,其他均采用默认配置:

"storaged":
    --rocksdb_block_cache=81920,
    --heartbeat_interval_secs=10,
    --reader_handlers=64,
    --num_worker_threads=64,
    --rocksdb_db_options={"max_subcompactions":"64","max_background_jobs":"64"}
         
"graphd":
     --storage_client_timeout_ms=360000,
     --session_idle_timeout_secs=2880,
     --max_sessions_per_ip_per_user=500000,
     --num_worker_threads=64

NebulaGraph Storage 服务优化

在这里简单讲一下几个 Storage 服务优化配置项:

  • --rocksdb_block_cache 数据在内存缓存大小,默认是 4 MB,大批量数据导入时可以设置到当前内存的 1/3;
  • --num_worker_threads storaged 的 RPC 服务的工作线程数量,默认 32;
  • --query_concurrentlytrue 表示 storaged 会并发地读取数据,false 表示 storaged 是单线程取数;
  • --rocksdb_db_options={"max_subcompactions":"48","max_background_jobs":"48"}:可用来加速自动 Compaction 过程;
  • --rocksdb_column_family_options={"write_buffer_size":"67108864","max_write_buffer_number":"5"},在刚开始导入大量数据时可以将 disable_auto_compaction 选项设置为 true,提升写入的性能;
  • --wal_ttl=600 在大量数据导入时,若磁盘不充裕,那么该参数需调小,不然可能会因为产生大量的 wal 导致磁盘空间被撑满。

NebulaGraph Graph 服务优化

再简单地罗列下 Graph 服务相关的一些优化配置项:

  • --storage_client_timeout_ms 为 graphd 与 storaged 通信的超时时间;
  • --max_sessions_per_ip_per_user 是单用户单 IP 客户端允许创建的最大 session 数;
  • --system_memory_high_watermark_ratio 设置内存使用量超过多少时停止计算,表示资源的占用率,一般设置为 0.8~1.0 之间;
  • --num_worker_threads 为 graphd 的 RPC 服务的工作线程数量,默认 32。

03. NebulaGraph DDL

下面,我们通过这些语句来创建下 Schema 方便后续导入数据:

CREATE SPACE sf100(vid_type=int64,partition_num=100,replica_factor=3);
USE sf100;
CREATE TAG IF NOT EXISTS `Place`(`name` string,`url` string,`type` string);
CREATE TAG IF NOT EXISTS `Comment`(`creationDate` string,`locationIP` string,`browserUsed` string,`content` string,`length` int);
CREATE TAG IF NOT EXISTS `Organisation`(`type` string,`name` string,`url` string);
CREATE TAG IF NOT EXISTS `Person`(`firstName` string,`lastName` string,`gender` string,`birthday` string,`creationDate` string,`locationIP` string,`browserUsed` string);
CREATE TAG IF NOT EXISTS `Tagclass`(`name` string,`url` string);
CREATE TAG IF NOT EXISTS `Forum`(`title` string,`creationDate` string);
CREATE TAG IF NOT EXISTS `Post`(`imageFile` string,`creationDate` string,`locationIP` string,`browserUsed` string,`language` string,`content` string,`length` int);
CREATE TAG IF NOT EXISTS `Tag`(`name` string,`url` string);
CREATE EDGE IF NOT EXISTS `IS_PART_OF`();
CREATE EDGE IF NOT EXISTS `LIKES`(`creationDate` string);
CREATE EDGE IF NOT EXISTS `HAS_CREATOR`();
CREATE EDGE IF NOT EXISTS `HAS_INTEREST`();
CREATE EDGE IF NOT EXISTS `IS_SUBCLASS_OF`();
CREATE EDGE IF NOT EXISTS `IS_LOCATED_IN`();
CREATE EDGE IF NOT EXISTS `HAS_MODERATOR`();
CREATE EDGE IF NOT EXISTS `HAS_TAG`();
CREATE EDGE IF NOT EXISTS `WORK_AT`(`workFrom` int);
CREATE EDGE IF NOT EXISTS `REPLY_OF`();
CREATE EDGE IF NOT EXISTS `STUDY_AT`(`classYear` int);
CREATE EDGE IF NOT EXISTS `CONTAINER_OF`();
CREATE EDGE IF NOT EXISTS `HAS_MEMBER`(`joinDate` string);
CREATE EDGE IF NOT EXISTS `KNOWS`(`creationDate` string);
CREATE EDGE IF NOT EXISTS `HAS_TYPE`();

04. LDBC sf100 数据集的数据量

该表展示了各类点边的数据量

LabelAmount
Comment220,096,052
Forum4,080,604
Organisation7,955
Person448,626
Place1,460
Post57,987,023
Tag16,080
Tagclass71
CONTAINER_OF57,987,023
HAS_CREATOR278,083,075
HAS_INTEREST10,471,962
HAS_MEMBER179,874,360
HAS_MODERATOR4,080,604
HAS_TAG383,613,078
HAS_TYPE16,080
IS_LOCATED_IN278,539,656
IS_PART_OF1,454
IS_SUBCLASS_OF70
KNOWS19,941,198
LIKES341,473,012
REPLY_OF2,200,960,52
STUDY_AT359,212
WORK_AT976,349

05. NebulaGraph Exchange 配置

重点来了,看好这个配置,如果下次还有小伙伴配置配错了导致数据导入报错的话,我可是要丢这篇文章的链接了。app.conf 如下:

{
  # Spark 相关配置
  spark: {
    app: {
      name: Nebula Exchange
    }
  }

  # NebulaGraph 相关配置
  nebula: {
    address:{
      graph:["192.168.xx.8:9669","192.168.xx.9:9669","192.168.xx.10:9669"] //因为实验环境是集群,这里配置了 3 台机器的 graphd 地址
      meta:["192.168.xx.8:9559"] //无需配置多台机器的 meta 地址,随机配一个就行
    }
    user: root
    pswd: nebula
    space: sf100 // 之前 Schema 创建的图空间名

    # NebulaGraph 客户端连接参数设置
    connection {
      timeout: 30000 //超过 30000ms 无响应会报错
    }

    error: {
      max: 32
      output: /tmp/errors
    }

    # 使用 Google 的 RateLimiter 限制发送到 NebulaGraph 的请求
    rate: {
      limit: 1024
      timeout: 1000
    }
  }

 # 这里开始处理点数据,进行之前的 Schema 和数据映射
  tags: [
    {
      name: Person // tagName  Person
      type: {
        source: csv //指定数据源类型
        sink: client //指定如何将点数据导入 NebulaGraph,client  sst
      }
      path: "hdfs://192.168.xx.2:9000/ldbc/sf100/social_network/dynamic/person.csv" // 数据文件的所在路径,如果文件存储在 HDFS 上,用双引号括起路径,以 hdfs:// 开头,例如 "hdfs://ip:port/xx/xx"。如果文件存储在本地,用双引号括起路径,以 file:// 开头,例如 "file:///tmp/xx.csv"
      fields: [_c1,_c2,_c3,_c4,_c5,_c6,_c7] // 无表头,_cn 表示表头
      nebula.fields: [firstName,lastName,gender,birthday,creationDate,locationIP,browserUsed] // tag 的属性映射,_c1 对应 firstName
      vertex: _c0 // 指定 vid 的列
      batch: 2000 // 单次请求写入多少点数据
      partition: 180 // Spark partition 
      separator: | // 属性分隔符
      header: false // 无表头设置,false 表示无表头
    }

    {
      name: Place
      type: {
        source: csv
        sink: client
      }
      path: "hdfs://192.168.xx.2:9000/ldbc/sf100/social_network/static/place.csv"
      fields: [_c1,_c2,_c3]
      nebula.fields: [name, type, url]
      vertex: _c0
      batch: 2000
      partition: 180
      separator: |
      header: false
    }


    {
      name: Organisation
      type: {
        source: csv
        sink: client
      }
      path: "hdfs://192.168.xx.2:9000/ldbc/sf100/social_network/static/organisation.csv"
      fields: [_c1,_c2,_c3]
      nebula.fields: [name, type,url]
      vertex: _c0
      batch: 2000
      partition: 180
      separator: |
      header: false
    }

    {
      name: Post
      type: {
        source: csv
        sink: client
      }
      path: "hdfs://192.168.xx.2:9000/ldbc/sf100/social_network/dynamic/post.csv"
      fields: [_c1,_c2,_c3,_c4,_c5,_c6,_c7]
      nebula.fields: [imageFile,creationDate,locationIP,browserUsed,language,content,length]
      vertex: _c0
      batch: 2000
      partition: 180
      separator: |
      header: false
    }

    {
      name: Comment
      type: {
        source: csv
        sink: client
      }
      path: "hdfs://192.168.xx.2:9000/ldbc/sf100/social_network/dynamic/comment.csv"
      fields: [_c1,_c2,_c3,_c4,_c5]
      nebula.fields: [creationDate,locationIP,browserUsed,content,length]
      vertex: _c0
      batch: 2000
      partition: 180
      separator: |
      header: false
    }

    {
      name: Forum
      type: {
        source: csv
        sink: client
      }
      path: "hdfs://192.168.xx.2:9000/ldbc/sf100/social_network/dynamic/forum.csv"
      fields: [_c1,_c2]
      nebula.fields: [creationDate,title]
      vertex: _c0
      batch: 2000
      partition: 180
      separator: |
      header: false
    }

    {
      name: Tag
      type: {
        source: csv
        sink: client
      }
      path: "hdfs://192.168.xx.2:9000/ldbc/sf100/social_network/static/tag.csv"
      fields: [_c1,_c2]
      nebula.fields: [name,url]
      vertex: _c0
      batch: 2000
      partition: 180
      separator: |
      header: false
    }

    {
      name: Tagclass
      type: {
        source: csv
        sink: client
      }
      path: "hdfs://192.168.xx.2:9000/ldbc/sf100/social_network/static/tagclass.csv"
      fields: [_c1,_c2]
      nebula.fields: [name,url]
      vertex: _c0
      batch: 2000
      partition: 180
      separator: |
      header: false
    }
  ]

  # 开始处理边数据
  edges: [
    {
      name: KNOWS //边类型
      type: {
        source: csv //文件类型
        sink: client //同上 tag  sink 说明
      }
      path: "hdfs://192.168.xx.2:9000/ldbc/sf100/social_network/dynamic/person_knows_person.csv" //同上 tag  path 说明
      fields: [_c2] //无表头的,设定 _c2 为表头
      nebula.fields: [creationDate] // 属性值和表头映射,这里为 KNOW 类型边中的 creationDate 属性
      source: {
        field: _c0 // 源数据中作为 KNOW 类型边起点的列
      }
      target: {
        field: _c1 // 源数据中作为 KNOW 类型边终点的列 
      }
      batch: 2000 // 单批次写入的最大边数据
      partition: 180 //同上 tag  partition 说明
      separator: | //同上 tag  separator 说明
      header: false // 同上 tag  header 说明
    }

    {
      name: LIKES
      type: {
        source: csv
        sink: client
      }
      path: "hdfs://192.168.xx.2:9000/ldbc/sf100/social_network/dynamic/person_likes_comment.csv"
      fields: [_c2]
      nebula.fields: [creationDate]
      source: {
        field: _c0
      }
      target: {
        field: _c1
      }
      batch: 2000
      partition: 180
      separator: |
      header: false
    }

    {
      name: LIKES
      type: {
        source: csv
        sink: client
      }
      path: "hdfs://192.168.xx.2:9000/ldbc/sf100/social_network/dynamic/person_likes_post.csv"
      fields: [_c2]
      nebula.fields: [creationDate]
      source: {
        field: _c0
      }
      target: {
        field: _c1
      }
      batch: 2000
      partition: 180
      separator: |
      header: false
    }

    {
      name: HAS_TAG
      type: {
        source: csv
        sink: client
      }
      path: "hdfs://192.168.xx.2:9000/ldbc/sf100/social_network/dynamic/forum_hasTag_tag.csv"
      fields: []
      nebula.fields: []
      source: {
        field: _c0
      }
      target: {
        field: _c1
      }
      batch: 2000
      partition: 180
      separator: |
      header: false
    }

     {
      name: HAS_TAG
      type: {
        source: csv
        sink: client
      }
      path: "hdfs://192.168.xx.2:9000/ldbc/sf100/social_network/dynamic/comment_hasTag_tag.csv"
      fields: []
      nebula.fields: []
      source: {
        field: _c0
      }
      target: {
        field: _c1
      }
      batch: 2000
      partition: 180
      separator: |
      header: false
    }

    {
      name: HAS_TAG
      type: {
        source: csv
        sink: client
      }
      path: "hdfs://192.168.xx.2:9000/ldbc/sf100/social_network/dynamic/post_hasTag_tag.csv"
      fields: []
      nebula.fields: []
      source: {
        field: _c0
      }
      target: {
        field: _c1
      }
      batch: 2000
      partition: 180
      separator: |
      header: false
    }

    {
      name: HAS_TYPE
      type: {
        source: csv
        sink: client
      }
      path: "hdfs://192.168.xx.2:9000/ldbc/sf100/social_network/static/tag_hasType_tagclass.csv"
      fields: []
      nebula.fields: []
      source: {
        field: _c0
      }
      target: {
        field: _c1
      }
      batch: 2000
      partition: 180
      separator: |
      header: false
    }

    {
      name: HAS_MODERATOR
      type: {
        source: csv
        sink: client
      }
      path: "hdfs://192.168.xx.2:9000/ldbc/sf100/social_network/dynamic/forum_hasModerator_person.csv"
      fields: []
      nebula.fields: []
      source: {
        field: _c0
      }
      target: {
        field: _c1
      }
      batch: 2000
      partition: 180
      separator: |
      header: false
    }

    {
      name: HAS_MEMBER
      type: {
        source: csv
        sink: client
      }
      path: "hdfs://192.168.xx.2:9000/ldbc/sf100/social_network/dynamic/forum_hasMember_person.csv"
      fields: [_c2]
      nebula.fields: [joinDate]
      source: {
        field: _c0
      }
      target: {
        field: _c1
      }
      batch: 2000
      partition: 180
      separator: |
      header: false
    }

    {
      name: HAS_INTEREST
      type: {
        source: csv
        sink: client
      }
      path: "hdfs://192.168.xx.2:9000/ldbc/sf100/social_network/dynamic/person_hasInterest_tag.csv"
      fields: []
      nebula.fields: []
      source: {
        field: _c0
      }
      target: {
        field: _c1
      }
      batch: 2000
      partition: 180
      separator: |
      header: false
    }

    {
      name: HAS_CREATOR
      type: {
        source: csv
        sink: client
      }
      path: "hdfs://192.168.xx.2:9000/ldbc/sf100/social_network/dynamic/post_hasCreator_person.csv"
      fields: []
      nebula.fields: []
      source: {
        field: _c0
      }
      target: {
        field: _c1
      }
      batch: 2000
      partition: 180
      separator: |
      header: false
    }

    {
      name: HAS_CREATOR
      type: {
        source: csv
        sink: client
      }
      path: "hdfs://192.168.xx.2:9000/ldbc/sf100/social_network/dynamic/comment_hasCreator_person.csv"
      fields: []
      nebula.fields: []
      source: {
        field: _c0
      }
      target: {
        field: _c1
      }
      batch: 2000
      partition: 180
      separator: |
      header: false
    }

    {
      name: IS_PART_OF
      type: {
        source: csv
        sink: client
      }
      path: "hdfs://192.168.xx.2:9000/ldbc/sf100/social_network/static/place_isPartOf_place.csv"
      fields: []
      nebula.fields: []
      source: {
        field: _c0
      }
      target: {
        field: _c1
      }
      batch: 2000
      partition: 180
      separator: |
      header: false
    }

    {
      name: CONTAINER_OF
      type: {
        source: csv
        sink: client
      }
      path: "hdfs://192.168.xx.2:9000/ldbc/sf100/social_network/dynamic/forum_containerOf_post.csv"
      fields: []
      nebula.fields: []
      source: {
        field: _c0
      }
      target: {
        field: _c1
      }
      batch: 2000
      partition: 180
      separator: |
      header: false
    }

    {
      name: IS_LOCATED_IN
      type: {
        source: csv
        sink: client
      }
      path: "hdfs://192.168.xx.2:9000/ldbc/sf100/social_network/dynamic/person_isLocatedIn_place.csv"
      fields: []
      nebula.fields: []
      source: {
        field: _c0
      }
      target: {
        field: _c1
      }
      batch: 2000
      partition: 180
      separator: |
      header: false
    }

     {
      name: IS_LOCATED_IN
      type: {
        source: csv
        sink: client
      }
      path: "hdfs://192.168.xx.2:9000/ldbc/sf100/social_network/dynamic/post_isLocatedIn_place.csv"
      fields: []
      nebula.fields: []
      source: {
        field: _c0
      }
      target: {
        field: _c1
      }
      batch: 2000
      partition: 180
      separator: |
      header: false
    }

    {
      name: IS_LOCATED_IN
      type: {
        source: csv
        sink: client
      }
      path: "hdfs://192.168.xx.2:9000/ldbc/sf100/social_network/dynamic/comment_isLocatedIn_place.csv"
      fields: []
      nebula.fields: []
      source: {
        field: _c0
      }
      target: {
        field: _c1
      }
      batch: 2000
      partition: 180
      separator: |
      header: false
    }

    {
      name: IS_LOCATED_IN
      type: {
        source: csv
        sink: client
      }
      path: "hdfs://192.168.xx.2:9000/ldbc/sf100/social_network/static/organisation_isLocatedIn_place.csv"
      fields: []
      nebula.fields: []
      source: {
        field: _c0
      }
      target: {
        field: _c1
      }
      batch: 2000
      partition: 180
      separator: |
      header: false
    }


    {
      name: REPLY_OF
      type: {
        source: csv
        sink: client
      }
      path: "hdfs://192.168.xx.2:9000/ldbc/sf100/social_network/dynamic/comment_replyOf_comment.csv"
      fields: []
      nebula.fields: []
      source: {
        field: _c0
      }
      target: {
        field: _c1
      }
      batch: 2000
      partition: 180
      separator: |
      header: false
    }

    {
      name: REPLY_OF
      type: {
        source: csv
        sink: client
      }
      path: "hdfs://192.168.xx.2:9000/ldbc/sf100/social_network/dynamic/comment_replyOf_post.csv"
      fields: []
      nebula.fields: []
      source: {
        field: _c0
      }
      target: {
        field: _c1
      }
      batch: 2000
      partition: 180
      separator: |
      header: false
    }

    {
      name: STUDY_AT
      type: {
        source: csv
        sink: client
      }
      path: "hdfs://192.168.xx.2:9000/ldbc/sf100/social_network/dynamic/person_studyAt_organisation.csv"
      fields: [_c2]
      nebula.fields: [classYear]
      source: {
        field: _c0
      }
      target: {
        field: _c1
      }
      batch: 2000
      partition: 180
      separator: |
      header: false
    }

    {
      name: WORK_AT
      type: {
        source: csv
        sink: client
      }
      path: "hdfs://192.168.xx.2:9000/ldbc/sf100/social_network/dynamic/person_workAt_organisation.csv"
      fields: [_c2]
      nebula.fields: [workFrom]
      source: {
        field: _c0
      }
      target: {
        field: _c1
      }
      batch: 2000
      partition: 180
      separator: |
      header: false
    }


    {
      name: IS_SUBCLASS_OF
      type: {
        source: csv
        sink: client
      }
      path: "hdfs://192.168.xx.2:9000/ldbc/sf100/social_network/static/tagclass_isSubclassOf_tagclass.csv"
      fields: []
      nebula.fields: []
      source: {
        field: _c0
      }
      target: {
        field: _c1
      }
      batch: 2000
      partition: 180
      separator: |
      header: false
    }
  ]
}

在上面的第一次配置 tag 和 edge 的时候,我增加了一些字段说明,具体的大家可以翻阅下 NebulaGraph Exchange 的文档来获得更详细的说明:docs.nebula-graph.com.cn/3.3.0/nebul…

06. Spark 提交参数配置

Spark 集群有三个节点,每个节点配置为 96 core, 256 G 内存。

配置信息

配置的 Spark 提交命令如下:

spark-submit --master "spark://127.0.0.1:7077" \
--driver-memory=2G \
--executor-memory=30G \
--total-executor-cores=120 \
--executor-cores=10 \
--num-executors=3 \ // 对 standalone 模式无效
--class com.vesoft.nebula.exchange.Exchange \
nebula-exchange_spark_2.4-3.3.0.jar -c app.conf

07. 测试结果

在测试中,我们修改了 NebulaGraph Exchange 配置文件中的 batch 数、partition 数和 spark-submit 提交命令中的 total-executor-cores 数来调整导入的并发度,导入结果如下:

DatasetData AmountNebulaGraph storaged.conf: max_subcompactionsNebulaGraph storaged.conf: disable_auto_compactionSpark: total-executor-coresSpark:executor-coresSpark:executor-memoryExchange conf : batchExchange conf: partitionduration
LDBC sf100vertex:282,386,021,edge:1,775,513,1854FALSE1201030 G2,0003601.9 h
LDBC sf100vertex:282,386,021,edge:1,775,513,18564FALSE1201030 G2,0003601.0 h
LDBC sf100vertex:282,386,021,edge:1,775,513,18564FALSE1801030 G2,0003601.1 h
LDBC sf100vertex:282,386,021,edge:1,775,513,18564FALSE1801030 G3,0003601.0 h
LDBC sf100vertex:282,386,021,edge:1,775,513,18564FALSE901030 G2,0001801.1 h

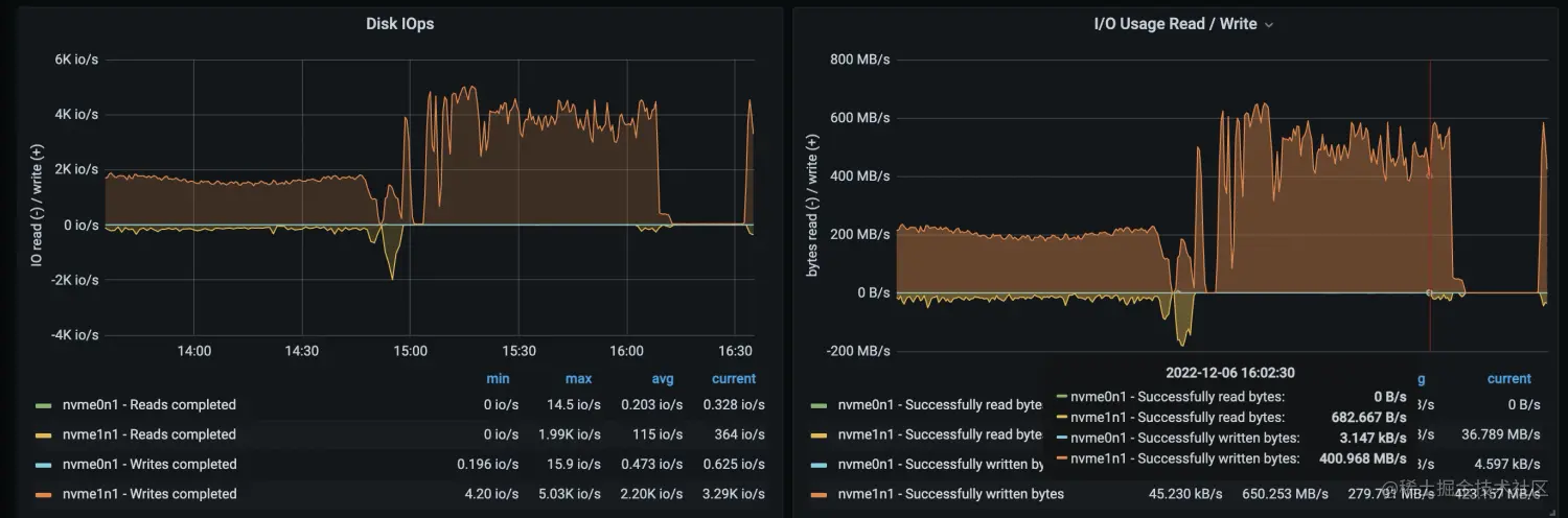
max_subcompaction 为 64 时,NebulaGraph 机器的磁盘和网络 io 使用情况(时间 15:00 之后的部分)如下:

性能结果

在进行导入时,storaged 服务的 max_subcompaction 配置对导入性能有很大影响。当 NebulaGraph 机器的 io 达到极限时,应用层的配置参数对导入性能影响甚微

08. 关键性能字段

这里,再单独拉出来关键字段来讲下,大家可以根据自身的数据量、机器配置来调整相关参数。

NebulaGraph Exchange 的 app.conf

这里需要重点关注前面两个字段,当然后面的字段也不是不重要:

  • partition根据 Spark 集群的机器核数决定 partition 配置项的值。partition 的值是 spark-submit 命令中配置的总核数的 2-3 倍,其中:总核数 = num-executors * executor-cores。
  • batch,client 向 graphd 发送的一个请求中有多少条数据。在该实践中采用的 LDBC 数据集的 tag 属性不超过 10 个,设置的 batch 数为 2,000。如果 tag 或 edgeType 属性多且字节数多,batch 可以调小,反之,则调大。
  • nebula.connection.timeout,NebulaGraph 客户端与服务端连接和请求的超时时间。若网络环境较差,数据导入过程出现 "connection timed out",可适当调大该参数。(read timed out 与该配置无关)
  • nebula.error.max,允许发生的最大失败次数。当客户端向服务端发送请求的失败数超过该值,则 NebulaGraph Exchange 退出。
  • nebula.error.output,导入失败的数据会被存入该目录。
  • nebula.rate.limit,采用令牌桶限制 NebulaGraph Exchange 向 NebulaGraph 发送请求的速度,limit 值为每秒向令牌桶中创建的令牌数
  • nebula.rate.timeout,当速度受阻无法获取令牌时,允许最大等待的时间,超过该时间获取不到令牌则 NebulaGraph Exchange 退出。单位:ms。

Spark 的 spark-submit

这里主要讲下 spark-submit 命令关键性使用指引,详细内容可参考 Spark 文档:spark.apache.org/docs/latest…

spark-submit 有多种提交方式,这里以 standalone 和 yarn 两种为例:

  • standalone 模式:spark://master_ip:port
  • yarn 模式:由于 yarn cluster 模式下会随机选择一台机器作为 driver 进行 job 提交。如果作为 driver 的那个机器中没有 NebulaGraph Exchange 的 jar 包和配置文件,会出现 "ClassNotFound" 的异常,参考论坛帖子:discuss.nebula-graph.com.cn/t/topic/976…。所以,yarn 模式下需要在 spark-submit 命令中配置以下参数:
--files app.conf \
--conf spark.driver.extraClassPath=./ \   // 指定 NebulaGraph Exchange jar 包和配置文件所在的目录
--conf spark.executor.extraClassPath=./ \ // 指定 NebulaGraph Exchange jar 包和配置文件所在的目录

除了提交模式之外,spark-submit 还有一些参数需要关注下:

  • --driver-memory,给 spark driver 节点分配的内存。client 模式(还有 sst 模式)导入时,该值可采用默认值不进行配置,因为没有 reduce 操作需要用到 driver 内存。
  • --executor-memory,根据源数据的 size M 和 partition 数 p 进行配置,可配置成 2*( M/p)。
  • --total-executor-cores,standalone 模式下 Spark 应用程序可用的总 cores,可根据 Spark 集群的总 cores 来配。
  • --executor-cores,每个 executor 分配的核数。在每个 executor 内部,多个 core 意味着多线程共享 executor 的内存。可以设置为 5-10,根据集群节点核数自行调节。
  • --num-executors,yarn 模式下申请的 executor 的数量,根据集群节点数来配置。可以设置为 ((节点核数-其他程序预留核数)/executor-cores)*集群节点数,根据节点资源自行调节。比如,一个 Spark 集群有三台节点,每节点有 64 核,executor-cores 设置为 10,节点中为其他程序预留 14 核,则 num-executors 可设置为 15,由公式推断而出 ((64-14)/10)*3 = 15

其他调优

在该实践中,NebulaGraph 除第二步骤提到的优化配置,其他配置均采用系统默认配置,NebulaGraph Exchange 的导入并发度最小为 90,batch 为 2,000。当提高应用程序的并发度时或 batch 数时,导入性能无法再提升。因此可以在优化 NebulaGraph storaged 配置的基础上,适当调整并发度和 batch 数,在自己环境中得到两者的平衡,使导入过程达到一个最佳性能。

关于 Spark 的 total-executor-coresexecutor-coresnum-executors 和配置文件中的 partition 的关系:

  • 在 standalone 模式下,启动多少个 executor 是由 --total-executor-cores--executor-cores 两个参数来决定的,如果设定的 --total-executor-cores 是 10,--executor-cores 是 5,则一共会启动两个 executor。此时给应用程序分配的总核数是 total-executor-cores的值。
  • 在 yarn 模式下,启动多少个 executor 是由 num-executors 来决定的,此时给应用程序分配的总核数是 executor-cores * num-executors 的值。
  • 在 Spark 中可执行任务的 worker 一共是分配给应用程序的总 cores 数个,应用程序中的任务数有 partition 数个。如果任务数偏少,会导致前面设置的 executor 及 core 的参数无效,比如 partition 只有 1,那么 90% 的 executor 进程可能就一直在空闲着没有任务可执行。Spark 官网给出的建议是 partition 可设置为分配的总 cores 的 2-3 倍,如 executor 的总 CPU core 数量为 100,那么建议设置 partition 为 200 或 300。

0. 如何选择数据导入工具

想必通过上面的内容大家对 NebulaGraph Exchange 的数据导入性能有了一定的了解,下图为 NebulaGraph 数据导入工具的分布图:

感兴趣的小伙伴可以阅读文档 docs.nebula-graph.com.cn/3.3.0/20.ap… 了解具体的选择事项。


谢谢你读完本文 (///▽///)

要来近距离快速体验一把图数据库吗?现在可以用用 NebulaGraph Cloud 来搭建自己的图数据系统哟,快来节省大量的部署安装时间来搞定业务吧~ NebulaGraph 阿里云计算巢现 30 天免费使用中,点击链接来用用图数据库吧~

想看源码的小伙伴可以前往 GitHub 阅读、使用、(^з^)-☆ star 它 -> GitHub;和其他的 NebulaGraph 用户一起交流图数据库技术和应用技能,留下「你的名片」一起玩耍呢~