找不到合适好用的redis客户端工具?试试官方的客户端工具RedisInsight

496 阅读1分钟

这里是weihubeats,觉得文章不错可以关注公众号小奏技术,文章首发。拒绝营销号,拒绝标题党

背景

之前使用的redis客户端工具是AnotherRedisDesktopManager AnotherRedisDesktopManager github地址: github.com/qishibo/Ano…

在这里插入图片描述 总体感觉还不错,功能也够用,最近发现redis官方也推出了一款客户端工具,就想着官方的东西肯定不错,就抱着试一试的心态试试看

RedisInsight

github地址

下载

在这里插入图片描述 点击这里的下载会跳到官网去下载

在这里插入图片描述 这里点击下载

在这里插入图片描述

选择合适自己系统的版本,然后需要填写一些个人信息就可以下载了

安装

这里直接安装 在这里插入图片描述 在这里插入图片描述

这里选择同意相关协议就行,其他的配置看自己

在这里插入图片描述

然后添加redis数据库

使用

这里是我们的key 和value 在这里插入图片描述

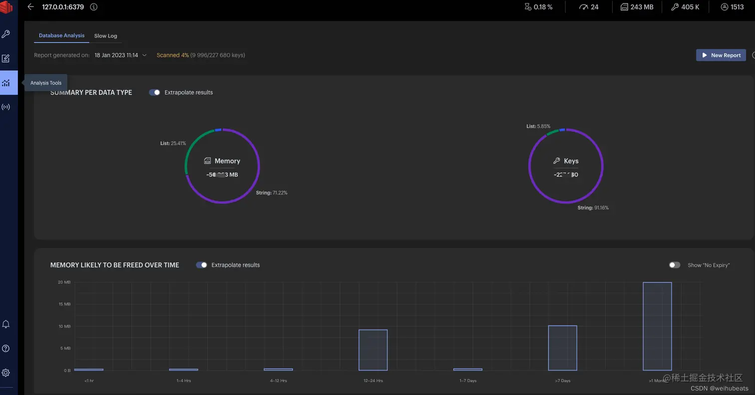
还有一些比较丰富的监控 在这里插入图片描述

在这里插入图片描述 在这里插入图片描述 更多功能可以自己探索