【新晋开源项目】open-capacity-platform 微服务能力开放平台加入 Dromara 开源社区

1,382 阅读3分钟

open-capacity-platform微服务能力开放平台

主要作者介绍

作者介绍个人空间
owen资深开发架构师blog.51cto.com/u_13005375
陶陶资深开发架构师zlt2000.gitee.io
someday开发经理高级开发
giteek高级开发
小海高级开发
海晴高级开发

关于 open-capacity-platform

​ 简称ocp是基于layui+springcloud的企业级微服务框架(用户权限管理,配置中心管理,应用管理,....),其核心的设计目标是分离前后端,快速开发部署,学习简单,功能强大,提供快速接入核心接口能力,其核心目标是解决各种非功能性需求,帮助个人或企业以较低的成本快速搭建一套微服务框架进行业务开发。

  • 基于layui前后端分离的企业级微服务架构
  • 兼容spring cloud netflix & spring cloud alibaba
  • 优化Spring Security内部实现,实现API调用的统一出口和权限认证授权中心
  • 完善Spring安全扩展,解决OWASP高级安全弱点
  • 提供完善的企业微服务流量监控,日志监控能力
  • 通用的微服务架构应用非功能性(NFR)需求,更容易地在不同的项目中复用
  • 提供完善的压力测试方案
  • 提供完善的灰度发布方案
  • 提供完善的微服务部署方案

功能介绍

1. 统一安全认证中心多因子融合认证

基于spring cloud oauth2为企业提供一站式统一用户身份管理服务,实现帐号,认证,授权,审计的统一治理功能,基于OWASP的风险评估方法优化了平台安全问题,认证安全两架马车为企业微服务保驾护航。

2. 微服务架构基础支撑

基于spring cloud alibaba微服务套件提供了更丰富的基础组件功能,为一线需求光速响应提高了良好的基础支持。

2.1.服务注册发现、路由与负载均衡

基于nacos的扩展开发,结合偏向性路由+JavaMelody实现服务的可观测性。

2.2.统一配置中心

基于nacos config配置中心,动态配置网关路由,服务配置托管功能实现特性开关等功能。

2.3.服务熔断与限流

基于sentinel的深度定制开发,深入sentinel运行原理生产扩展,提供应用接口级限制调用次数等功能。

2.4.统一日志中心

logback文件mdc埋点技术规范隔离日志(系统日志,sql日志,biz日志),利用bboss客户端展现日志(eflk收集的各类日志信息),为开发运维人员快速定位错误位置,定制解决方案提供便利。

2.5.统一文件中心

基于异步Servlet和disruptor的融合异步技术构建文件中心,更高效的完成文件上传下载,支持下载word,excel,ppt,pdf水印功能。

运维监控

运维监控告警中心

基于Prometheus+grafana+alertmanager构建平台级运维监控中心,全方位一体化的监控服务器,中间件,应用。

nginx监控

通过grafana展现nginx流量分布信息,方便观测nginx的运行指标。

服务器监控

通过grafana展现服务器信息指标,为压测等提供有效信息。

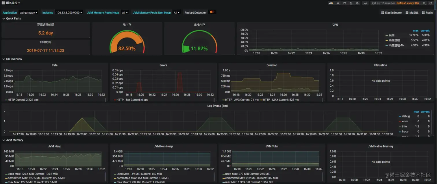
应用监控

通过grafana展现应用信息,有效观测服务运行质量。

友情链接

点击前往-项目源码
gitee.com/dromara/ope…

沟通交流

​ 一个人的能力总是有限的,非常欢迎大家能够一起来交流,一起成长!!!

​ QQ 群二维码如下 :