Docker容器监控之 CAdvisor+InfluxDB+Granfana

271 阅读1分钟

CAdvisor

在这里插入图片描述
InfluxDB
在这里插入图片描述
Granfana
在这里插入图片描述
CAdvisor监控收集+InfluxDB存储数据+Granfana展示图表

新建目录 /cig

docker-compose.yml

新建3件套组合的docker-compose.yml

version: '3.1'
 
volumes:
  grafana_data: {}
 
services:
 influxdb:
  image: tutum/influxdb:0.9
  restart: always
  environment:
    - PRE_CREATE_DB=cadvisor
  ports:
    - "8083:8083"
    - "8086:8086"
  volumes:
    - ./data/influxdb:/data
 
 cadvisor:
  image: google/cadvisor
  links:
    - influxdb:influxsrv
  command: -storage_driver=influxdb -storage_driver_db=cadvisor -storage_driver_host=influxsrv:8086
  restart: always
  ports:
    - "8080:8080"
  volumes:
    - /:/rootfs:ro
    - /var/run:/var/run:rw
    - /sys:/sys:ro
    - /var/lib/docker/:/var/lib/docker:ro
 
 grafana:
  user: "104"
  image: grafana/grafana
  user: "104"
  restart: always
  links:
    - influxdb:influxsrv
  ports:
    - "3000:3000"
  volumes:
    - grafana_data:/var/lib/grafana
  environment:
    - HTTP_USER=admin
    - HTTP_PASS=admin
    - INFLUXDB_HOST=influxsrv
    - INFLUXDB_PORT=8086
    - INFLUXDB_NAME=cadvisor
    - INFLUXDB_USER=root
    - INFLUXDB_PASS=root

启动docker-compose文件

docker-compose config -q  # 验证docker-compose.yml文件配置,当配置正确时,不输出任何内容,当文件配置错误,输出错误信息。 
docker-compose up
docker ps

浏览cAdvisor 收集服务,http://ip:8080/ 第一次访问慢
在这里插入图片描述
cadvisor也有基础的图形展现功能,这里主要用它来作数据采集

浏览influxdb存储服务,http://ip:8083/

浏览grafana展现服务,http://ip:3000/
ip+3000端口的方式访问,默认帐户密码(admin/admin)
在这里插入图片描述

grafana配置

步骤:

  1. 配置数据源
    在这里插入图片描述

  2. 选择influxdb数据源
    在这里插入图片描述
    URL用服务名去调用,尽量不写ip
    在这里插入图片描述
    用户名密码默认:root
    在这里插入图片描述
    在这里插入图片描述

  3. 配置面板panel

    3.1
    在这里插入图片描述
    3.2
    在这里插入图片描述
    3.3
    在这里插入图片描述
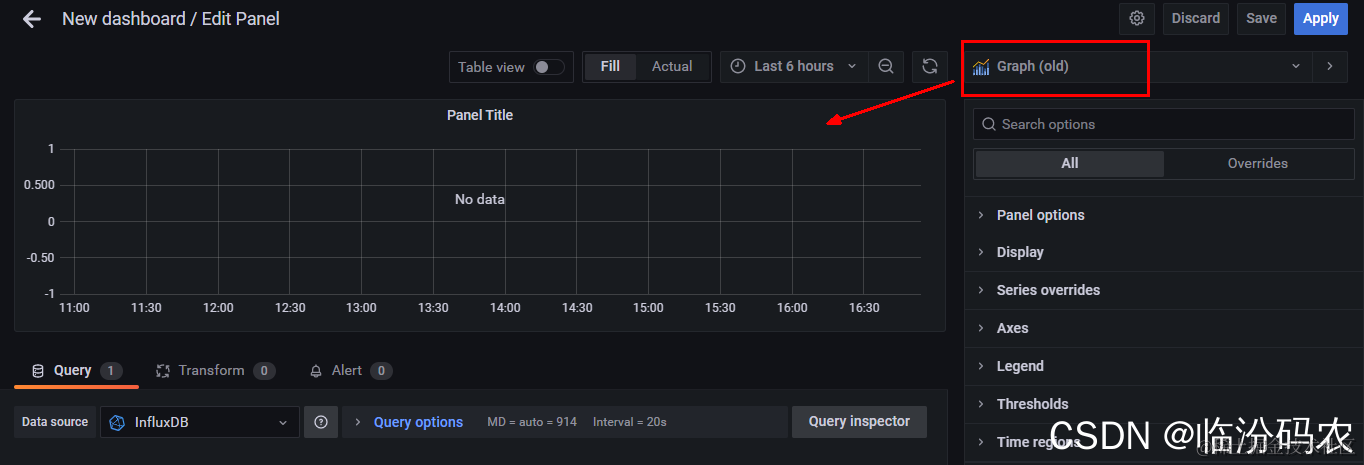
    选哪种图形都可以

    3.4
    在这里插入图片描述
    3.5
    在这里插入图片描述
    3.6
    在这里插入图片描述
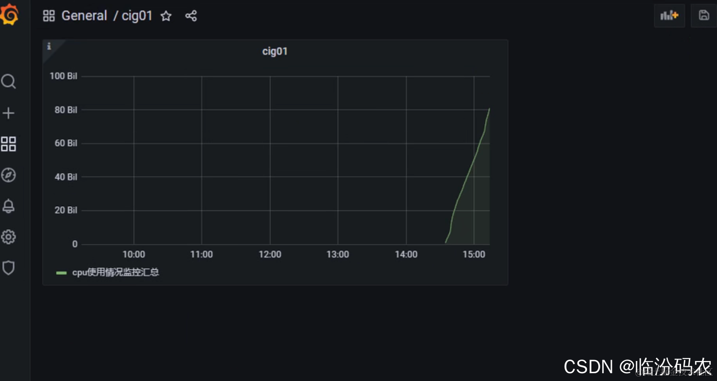
    3.7 显示ok
    在这里插入图片描述
    到这里cAdvisor+InfluxDB+Grafana容器监控系统就部署完成了