IoTLink 轻量级的物联网综合业务支撑平台

225 阅读6分钟

IoTLink v1.0.0

基于SpringBoot开发的轻量级的物联网综合业务支撑平台

源码 https://gitee.com/sdyunze/iotlink
源码部署视频
演示地址 http://demo.5iot.com 账号:5iot 密码:123456

提供开箱即用的物联卡云端SaaS部署和本地私有部署解决方案,为您的物联卡提供数据采集的服务器端PaaS平台支撑。

使用 IoTLink 您可以:

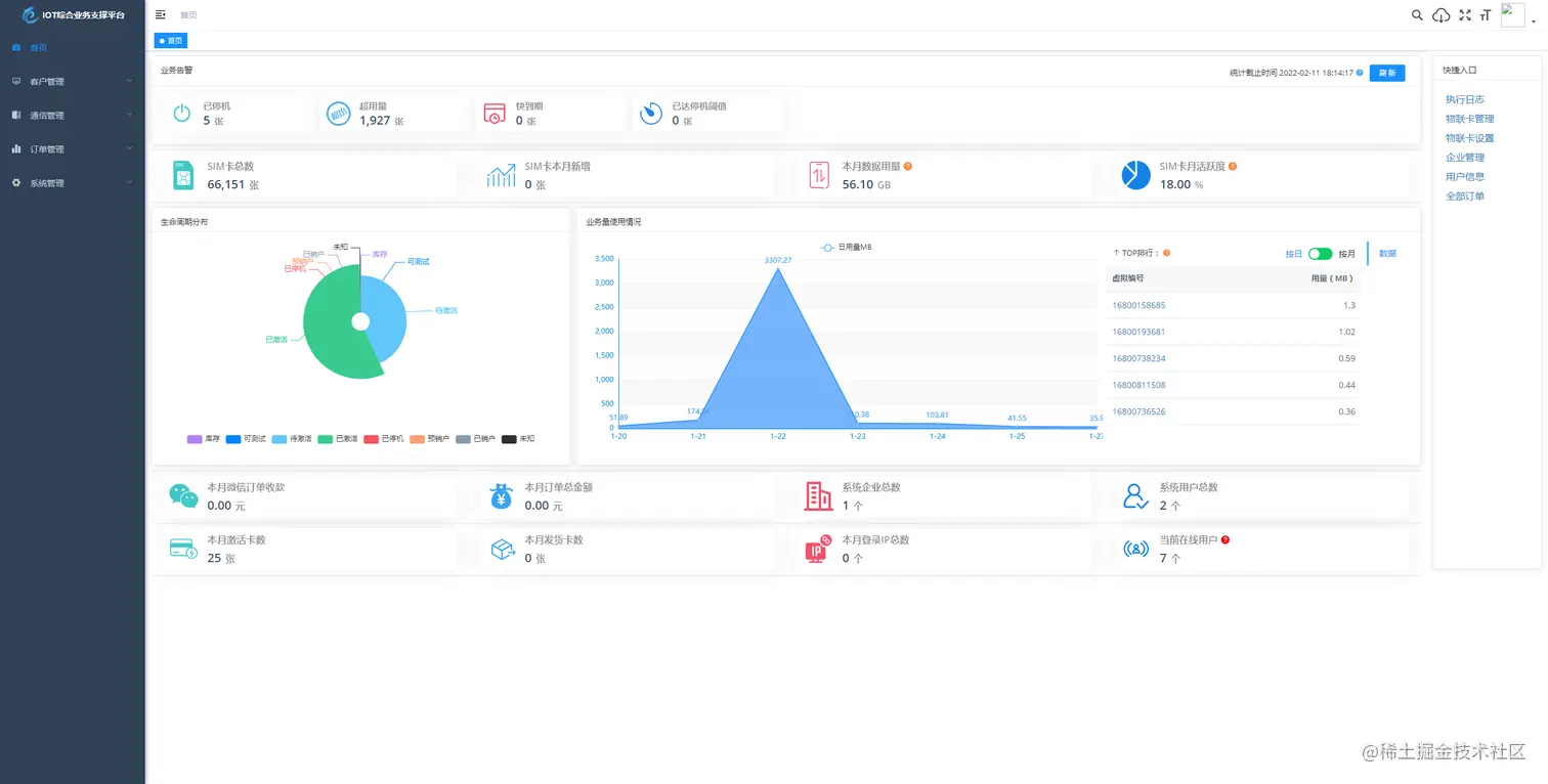
  • 业务告警、生命周期分布、业务使用量情况 等一览平台数据信息。
  • 管理物联卡 用量记录、套餐封装、在线信息获取、智能诊断、分组备注、企业代理管理、预存、充值、返利 等。
  • 微信端 B端企业管理 toB 信息看板数据信息全局掌控 预存、返利、提现、诊断、充值、订单等便携数据处理。
  • 微信端 C端用户自查询 卡基本信息、用量、续费、预存、支付密码、常见问题、智能诊断、实名绑定 等 用户自处理操作。

特色功能

  1. 业务分离,独立操作 系统功能与业务执行分离 优化用户体验加强业务独立。
  2. 上游通道灵活配置,一次对接终生实用,支持二次开发、拓展、拒绝对接费用。
  3. 通道轮询进度查看 可查看通道下 用量、生命周期、激活时间 等各个类别轮询进度一手掌握。
  4. 关键数据私钥加密保障,全程加密传输 防止爬虫获取数据。
  5. 首页 数据一览一手掌控 业务告警、生命周期分布、业务量使用情况、平台数据信息 等。
  6. 商品、仓储、客户、合同、入款、发货 ERP企业常用功能拓展即将上线,敬请期待。

一、 关于 IoTLink

1.1 项目介绍

IoTLink基于 SpringBoot、Vue、Mybatis、RabbitMq、Mysql、Redis 等开发,支持物联网卡、物联网模组、卡+模组融合管理。提供状态、资费、客户、进销存、合同、订单、续费、充值、诊断、账单等功能。平台可同时接入中国移动、中国电信、中国联通、第三方物联网卡进行统一管理。逐步完善平台,助您快速接入物联网,让万物互联更简单。

通信管理:主要用于所有物联卡的综合信息查询,同时提供不涉及资费产品订购的终端和物联卡的功能配置管理。

资费管理:资费决定了用户使用通信服务功能,如数据、短信和语言服务的权限和计费方式。

生命周期:重新定义了物联卡在使用过程中各个特征时期,目前分为七大生命周期,包括:可测试、库存、待激活、已激活、已停机、预销户、已销户(参考移动EC)。

其他资料正在补充中...

特别鸣谢:RuoYi-Vueelementvue-element-admineladmin-web

1.2 关于云则

一家专注于物联网行业通信模组、传感器、设备研究、研发、生产及销售于一体的新兴高新技术企业。公司聚集了一批朝气蓬勃、有梦想,有追求的物联网人,他们服务热忱,经验丰富,熟悉行业,用专业的技术和热情的态度做好产品技术支持。

公司以创新为动力,以应用促研发,为政府部门、企事业单位和行业客户提供专业的物联网解决方案。与通信运营商强强联合,赋予更多行业、更便捷、高质量、低成本的联网能力。并与多家知名硬件生产、方案商精诚合作。携手政府、金融、农业、环保、工业、能源、安防等产业伙伴们一起打造更高效率、更安全、更节能环保、更可持续发展的智慧产业,公司致力于成为您身边的物联网专家,助您快速接入物联网,让万物互联更简单。

公司通过“专业、及时、真诚”的服务,获得了广大用户及业界的认可,依靠多年的行业经验,与用户共同打造可持续发展企业,实现为客户持续创造价值的目标。

1.3 能力

系统运行框架图: 输入图片说明

系统共分为七大模块:

输入图片说明

1.4 愿景

愿所有的物联网公司、物联网从业者、物联网开发者享受开源的魅力。让物联网在不久的将来更具工具化,为各行各业赋能创造。

二、关于项目

2.1 技术栈

本项目基于 RuoYi-Vue 后台开发框架,感谢 RuoYi-Vue 的开源。

技术栈介绍地址
Vue渐进式 JavaScript 框架cn.vuejs.org/
Vuex专为 Vue.js 应用程序开发的状态管理模式vuex.vuejs.org/zh/
Vue RouterVue.js 官方的路由管理器router.vuejs.org/zh/
Vue CLI基于 Vue.js 进行快速开发的完整系统cli.vuejs.org/zh/guide/
Vant轻量、可靠的移动端 Vue 组件库vant-contrib.gitee.io/vant/#/zh-C…
Element-UI基于 Vue 2.0 的桌面端组件库element.eleme.io/#/zh-CN
ES6JavaScript 语言的下一代标准es6.ruanyifeng.com/

后端技术栈

技术栈介绍地址
Spring Boot快捷创建基于 Spring 的生产级应用程序spring.io/projects/sp…
MyBatis-PlusMyBatis 增强工具mp.baomidou.com/
MyBatisMyBatis 持久层框架mybatis.org/mybatis-3/z…
JWT轻量级身份认证规范jwt.io/introductio…
RabbitMq基于AMQP协议的消息中间件www.rabbitmq.com/
Spring Security基于 Spring 的强大且高度可定制的身份验证和访问控制框架spring.io/projects/sp…

2.2 项目结构

后端结构

com.yunze     
├── common            // 工具类
│       └── annotation                    // 自定义注解
│       └── config                        // 全局配置
│       └── constant                      // 通用常量
│       └── core                          // 核心控制
│       └── enums                         // 通用枚举
│       └── exception                     // 通用异常
│       └── filter                        // 过滤器处理
│       └── mapper                        // 数据持久化
│       └── utils                         // 通用类处理
├── framework         // 框架核心
│       └── aspectj                       // 注解实现
│       └── config                        // 系统配置
│       └── datasource                    // 数据权限
│       └── interceptor                   // 拦截器
│       └── manager                       // 异步处理
│       └── security                      // 权限控制
│       └── web                           // 前端控制
├── yunze-consumption-admin               // 平台业务分离执行监听
│       └── system                       // 监听yunze-admin业务执行
├── yunze-consumption-car-activatedate   // 轮询 激活时间 执行同步
├── yunze-consumption-car-disconnected   // 未订购停机 消费者
├── yunze-consumption-car-flow           // 轮询 用量 执行同步
├── yunze-consumption-car-status         // 轮询 生命周期 执行同步
├── yunze-consumption-car-stop           // 达量停机 消费者
├── yunze-consumption-order              // 订单充值 消费者
├── yunze-consumption-update             // yz_card_info 表修改 消费者
├── yunze-generator                      // 代码生成
├── yunze-quartz                         // 定时任务
├── yunze-system                         // 系统代码
├── yunze-admin                          // 后台服务
├── yunze-ui                             // 页面前端代码
├── yunze-timed-task                     // 定时任务执行

前端结构

├── build                      // 构建相关  
├── bin                        // 执行脚本
├── public                     // 公共文件
│   ├── favicon.ico            // favicon图标
│   └── index.html             // html模板
├── src                        // 源代码
│   ├── api                    // 所有请求
│   ├── assets                 // 主题 字体等静态资源
│   ├── components             // 全局公用组件
│   ├── directive              // 全局指令
│   ├── layout                 // 布局
│   ├── router                 // 路由
│   ├── store                  // 全局 store管理
│   ├── utils                  // 全局公用方法
│   ├── views                  // view
│   ├── App.vue                // 入口页面
│   ├── main.js                // 入口 加载组件 初始化等
│   ├── permission.js          // 权限管理
│   └── settings.js            // 系统配置
├── .editorconfig              // 编码格式
├── .env.development           // 开发环境配置
├── .env.production            // 生产环境配置
├── .env.staging               // 测试环境配置
├── .eslintignore              // 忽略语法检查
├── .eslintrc.js               // eslint 配置项
├── .gitignore                 // git 忽略项
├── babel.config.js            // babel.config.js
├── package.json               // package.json
└── vue.config.js              // vue.config.js

2.3 项目部署

点击下方链接进入官方语雀帮助手册查看项目部署方式:

如何快速部署 IoTLink

建议服务器最低配置:

类型配置
操作系统CentOS Stream 8 64位
CPU4核
内存8G
带宽5M
硬盘100G

三、常见问题

常见问题列表

四、最近规划

补充中

五、联系我们

如果你有任何 IoTLink 产品上的想法、意见或建议,或商务上的合作需求,请扫码添加 IoTLink 项目团队进一步沟通:

IoTLinkQunLiao20220119

六、项目截图

电脑PC端

light_page light_page light_page light_page light_page light_page light_page light_page light_page light_page light_page light_page light_page light_page light_page light_page light_page light_page light_page light_page light_page light_page light_page light_page light_page light_page light_page light_page

微信web端

light_page light_page light_page light_page light_page light_page