分布式系统性能调优: 一文搞定JMC定位JVM性能问题

441 阅读5分钟

Java性能调优:利用JMC分析性能

Java性能调优作为大型分布式系统提供高性能服务的必修课,其重要性不言而喻。

好的分析工具能起到事半功倍的效果,利用分析利器JMC、JFR,可以实现性能问题的准确定位。

本文主要阐述如何利用JMC分析系统性能

JMC:Java Mission Control

JFR:Java Flight Recorder

JMC:Java Mission Control

JMC打开性能日志后,主要包括7部分性能报告,分别是一般信息、内存、代码、线程、I/O、系统、事件。其中,内存、代码、线程及I/O是系统分析的主要部分,本文会重点进行阐述。

开启 JFR 收集: 由于JFR是商用的,所以需要解锁Java程序的商业feature:
-XX:+UnlockCommercialFeatures -XX:+FlightRecorder --JDK 1.8u40之前版本,需再jvm启动前添加参数

JDK 1.8u40之后版本,不需要在启动的时候通过flag来解锁了,可以动态的解锁

jcmd 17206 VM.check_commercial_features

动态解锁 后可以运行许JFR采集任务

jcmd 17206 VM.unlock_commercial_features

检查 & 解锁 开启JFR 收集

JFR采集有两种方式:

固定时长的采集
持续不断的采集

JFR采集策略 默认存储: /usr/local/jdk1.8.0_161/jre/lib/jfr

default.jfc 默认配置-开销很低,适用于一直运行,不会影响Java程序的性能。性能开销低于1%
profile.jfc 采集的事件力度更细(性能开销低于2%)

JFR 采集实操: 假定 jvm pid是 17206

1.采集固定时长JFR任务

--查看当前执行的 JFR 任务
jcmd 17206 JFR.check
-- 采集 5min的 JFR任务(采集固定时长JFR任务)
jcmd 17206 JFR.start name=zhibi_jfr_online_test1 settings=profile delay=5s duration=5m filename="/home/work/apache-tomcat-7.0.85/zhibi_jfr_online_test1.jfr" compress=true
jcmd 17206 JFR.check

2.持续不断的采集JFR任务

  • 持续采集 JFR 任务
    jcmd 17206 JFR.start name=zhibi_jfr_test2 settings=profile delay=5s duration=0 compress=true
    -手动转存 jfr 文件
    jcmd 17206 JFR.dump name=zhibi_jfr_test2 filename="/home/work/apache-tomcat-7.0.85/zhibi_jfr_test2.jfr" compress=true
    -停止持续采集 JFR 任务
    jcmd 17206 JFR.stop name=zhibi_jfr_test2

定位jvm进程信息

查看当前执行的 JFR 任务

新建一个采集 5min的 JFR任务(采集固定时长JFR任务)

查看采集任务状态

生成jfr收集文件后可导入JMC进行可视化问题定位 -good

打开效果试试看,主要分为以下部分: 标粗部分需重点关注
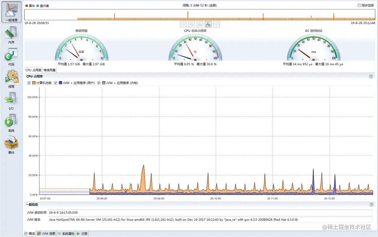
一般信息: jvm信息 & 系统属性
内存: 展示 内存占用(堆内+堆外)、GC原因、GC时间、对象分配[可按类、线程展示 按对象占用大小排序 & 可直接查看占用较大对象线程堆栈信息-快速定位可能存在问题的代码逻辑]、对象统计信息[展示增长最快对象]
代码: 类加载 / 类卸载 信息
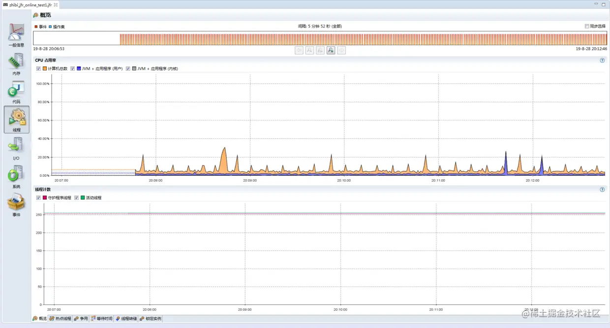
线程: 概览[cpu占用率 & 活跃线程数 & 守护线程数 ]、热点线程、争用[阻塞 & 受阻塞线程]、等待时间[按等待时间排序线程]、线程转储[类似jstack功能]、锁定实例[定位死锁]
I/O: 文件IO+网络IO
系统: 进程 & 环境变量信息
事件: 按照事件维度展示 系统 发生 事件-展示方式 日志、图形、堆栈、直方图

1.一般信息:

一般信息-堆内存使用量

一般信息-cpu占用率

一般信息-jvm信息

一般信息-系统属性

一般信息-记录信息

2.内存: 内存占用(堆内+堆外)、GC原因、GC时间、对象分配[可按类、线程展示 按对象占用大小排序 & 可直接查看占用较大对象线程堆栈信息-快速定位可能存在问题的代码逻辑]、对象统计信息[展示增长最快对象]

内存概览

垃圾收集(gc原因、回收前后空间、失败原因等)

gc时间(年轻代、老年代、总收集时间、暂停时间等)

GC配置、堆配置、年轻代配置

分配(TLAB分配、TLAB外分配)

TLAB中分配-重点关注(可展示对象大小排序展示、TLAB总占用 大小&比例)

TLAB外分配(大小>2k对象 TLAB外的Eden区分配空间-重点关注-若此区域占用较大也可关注堆栈反思代码逻辑是否合理)

3.代码: 类加载、类卸载 信息 -重点关注

概览-展示 热点包 & 热点类

热点方法-重点关注

调用树-默认按照 线程堆栈 热点排序-重点关注

异常错误-重点关注-展示异常数 & 可查看异常堆栈定位异常堆栈详情-方便定位问题代码

编译-展示标准编译 & OSR编译 信息-重点关注下是否有 失败的编译

类加载 & 类卸载 统计

4.线程: 概览、热点线程、争用、等待时间、线程转储、锁定实例

概览-cpu占用率 & 活动线程数、守护线程数

热点线程-监控热点线程 选中热点线程其堆栈根可以展示出来-展开子树可查看其详细堆栈-不错

争用-若有死锁或锁等待线程在此页面可以展示,定位死锁/锁等待代码

等待时间-图中展示了线程休眠 造成 线程上下文切换 问题代码堆栈-可以做一个fix

线程转储-看着有点像 jstack 的输出

5.I/O: 文件读取/写入 、 套接字读取/写入 -定位 IO 瓶颈(文件+网络) -重点关注

概览-文件概览

套接字概览

套接字读入-按照线程/事件 查看 跟踪树

6.系统: 系统信息、 进程信息、环境变量信息

概览

进程

环境变量

7.事件: 按照事件维度展示 系统 发生 事件-展示方式 日志、图形、堆栈、直方图

概览-列举系统发生的事件 按照 类型 展示

事件日志-定位具体线程 & 事件详情信息

我是架构师kimze,喜欢我的文章欢迎关注我,

我会坚持分享干货: 互联网微服务架构、云原生架构、行业动态、经典案例、技术趋势,

有问题欢迎关注私信或评论区回复交流

点赞、收藏、转发、评论 对我是一种支持,感谢!