如何在15分钟内度量 DORA 指标?

320 阅读6分钟

在这篇文章中,我们将介绍 DevOps 四个关键指标——DORA 指标,DORA 指标的度量难点,以及如何基于开源工具快速实现 DORA 指标的度量和持续追踪。如果你熟悉 DORA 指标,可以直接跳到本文第二部分。

什么是 DORA 指标?

DORA 的全称是 DevOps Research and Assessment,是一个致力于 DevOps 调研与研究的组织,2018 年加入 Google Cloud。自 2014 年起,DORA 每年会发布一份行业报告,基于对数千名从业者的调研,分析高效能团队与低效能团队在 DevOps 实践上的差异。

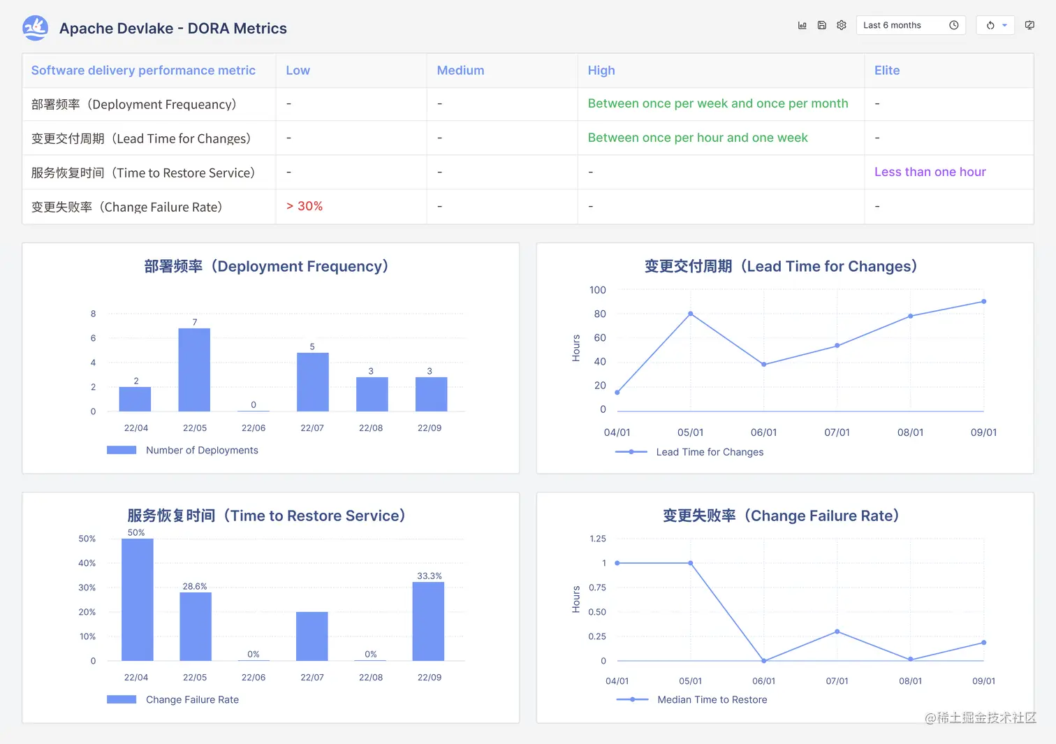
高效能团队如何定义?可能每个人、每个组织都有不同见解。DORA 的做法是将研发团队表现分为三个方面:软件交付表现、运行稳定性表现和组织业绩表现。在软件交付表现方面,提炼出四个关键的结果性指标进行概括,这就是著名的 DORA 指标。DORA 指标包括

  • 部署频率(Deployment Frequency):一段时间内应用程序部署到生产中的次数,代表研发团队交付价值的频率
  • 变更交付周期(Lead Time for Changes):从代码提交到将代码部署到生产中的时长,代表团队进行代码评审、测试和部署的速度,也部分反映了团队响应用户需求的速度
  • 变更失败率(Change Failure Rate):变更部署到生产后发生故障、导致服务降级的比例,代表团队交付稳定服务的能力
  • 服务恢复时间(Time to Restore Service):生产环境中发生故障到服务恢复的时间,代表团队快速监测、定位、诊断故障,并从故障中快速恢复的能力

在以上四个指标中,部署频率和变更交付周期指标主要度量的是 DevOps 交付表现中的产能 维度(Throughput),而变更失败率和服务恢复时间指标主要度量的是稳定性维度(Stablity)。

同时度量产能与稳定性,一方面能使二者相互制衡,避免大量低质量变更损害用户体验,或避免严守质量拖累交付效率;另一方面,验证优秀的实践能够同时改善产能与稳定性,而不需要研发团队做出取舍,例如小批次的发布策略不仅直接提高部署频率,一旦故障发生也能快速定位,有利于缩短服务恢复时间。

DORA 指标如何指导具体的实践改进?DORA 调研报告贴心地提供了一系列基准值,分为精英团队(Elite)、高效能团队(High)、中等效能团队(Medium)和低效能团队(Low)。研发团队可以参考业界水平对号入座,从而找到最关键的改进项,并在改进的同时持续度量 DORA 指标,验证改进措施的有效性。

2021年DORA报告中的各级别团队表现

度量 DORA 指标,难在哪?

DORA 指标并不是什么新鲜事物,指标只有四个,公式也非常简单明了。但对于许多研发团队来说,要在日常工作中持续自动化地度量 DORA 指标,依然难度不小。

困难在于,DORA 指标度量依赖于变更、部署、故障等研发数据,而许多研发团队并没有获取研发数据的可靠基础设施:

首先,研发过程本身是复杂的,通常涉及多个流程、活动和工具,研发过程数据也常常散落在复杂的工具链中(包括代码托管、事务管理、CI/CD 工具等),导致数据难以提取,耗时费力。如果研发团队同时使用同类型的多个研发工具,可能还需要处理不一致的数据概念,比如同一公司内部分团队使用 GitHub 部分团队使用 GitLab,就需要统一 Pull Request 和 Merge Request 两个概念。

其次,不同的组织和项目的研发和交付过程不同,可能会采用不同的数据定义和计算方法。比如,有的团队使用Git Tag 或某特定分支的合并来识别一次部署,有的团队使用 CI/CD 工具中的事件来识别一次部署。这样非标准化的定义与计算方法,也使得研发数据难以治理,进而给数据的可靠性打了一个问号。

市面上 DORA 指标工具之多,也从侧面印证了这仅仅四个指标的度量并非易事。如果某个团队考虑度量 DORA 指标,他们可能需要对比市面上的数十个工具,眼花缭乱中找到恰好能接入当前研发工具链,恰好变更、部署、故障的定义均符合团队实践的那一个。

不同工具所支持的数据源和指标计算方式各有差异

而这也正是我们建设并开源了研发数据平台 Apache DevLake 的原因。我们认为,无论是研发工具链的接入以及研发数据的定义,都应当保留一定程度的开放和灵活性。团队根据实际需求收集并治理研发数据,保障数据可靠,在此基础上度量 DORA 指标,并获得有价值的改进洞见。

开源的模式降低了研发数据的治理成本,同时也吸引更多团队参与建设,不断丰富可接入的数据源和数据计算方法,让平台越用越好用。

基于 Apache DevLake 快速度量 DORA 指标

正如上文所说,度量 DORA 指标前,你需要先拿到三个研发数据:

  • 变更: 大多数团队是通过 Pull Requet 来识别一次变更,因此变更的数据将来自代码托管工具,DevLake目前已支持 GitHub、GitLab 和 BitBucket
  • 部署: 部署的数据来自 CI/CD工具。DevLake 目前已支持 Jenkins、GitHub Actions 和 GitLab CI,CircleCI 正在开发中
  • 故障: 故障的数据可以来自事务管理工具中的某类型事务,例如 CrashIncident;也可以直接来自监控工具,DevLake 将很快支持 PagerDuty 和 Sentry。

除了手动触发数据收集,DevLake 也支持自动定时拉取研发数据,方便研发团队低门槛地使用 DORA 指标,持续追踪效能表现。

如果 DevLake 尚未支持你的研发工具,你依然可以使用 webhook 将事件数据推送到 DevLake。

接下来,只需四步,就可以在 DevLake 中看到 DORA 指标和数据看板:

  1. 配置 DevLake: 使用 Docker Compose、Kubernetes、Helm 或 Temporal
  2. 收集数据: 借助 DevLake 插件接入研发工具链,不需要复杂的集成与适配,就可以把需求、开发、测试、交付各个环节研发数据归于一处
  3. 数据看板开箱即用: DevLake 预置了许多指标数据看板并通过 Grafana 来呈现,其中包括 DORA 指标和相应看板
  4. 自定义: 如果你还需要进一步分析,例如探查某个 DORA 指标异常的原因,只需要几行 SQL 查询就可以创建新的指标或数据看板

👇👇点击文档,使用 DORA 指标给研发效能做个快速体检!

devlake.apache.org/docs/UserMa…

👇👇访问官网了解更多

devlake.apache.org/

欢迎大家扫码加入 DevLake 用户群交流 ♥