统一观测|如何使用 Prometheus 监控 Windows

1,291 阅读9分钟

作者: 颍川

引言

微软 Windows 是当前主流操作系统之一,在桌面和服务端均有较大市场份额。

对于 Linux 操作系统,Prometheus 可以通过 Node Exporter 来进行基础资源(CPU、内存、磁盘、网络等)监控,类似地,对于 Windows 操作系统,我们也需要对这个 OS 环境下的基础资源进行 Prometheus 监控。

Windows 简介

Windows 是美国微软公司以图形用户界面为基础研发的操作系统。目前常用的版本 Windows Server 2008R2 和 Desktop Windows 7 及以上。由于 Windows 已广为大家所熟悉,本文不再赘述其功能和特点。

Windows Metric 监控参考模型

我们从指标采集、监控大盘、告警规则等 3 方面定义了 Windows Metric 监控的参考模型,以便实现监控闭环。

指标采集

Windows 基础监控指标主要包含 CPU、内存、磁盘、网络和进程等四方面。下面分别介绍各方面的主要指标。

CPU 指标

CPU 是计算机的大脑,作为计算机系统的运算和控制核心,是信息处理、程序运行的最终执行单元。我们建议关注如下主要指标。

1.png

内存指标

内存是用于暂存 CPU 中的运算数据,以及与硬盘等外部存储器交换的数据。它是磁盘与 CPU 进行沟通的桥梁,计算机中所有程序的运行都在内存中进行,内存性能的强弱影响计算机整体发挥的水平。我们建议关注如下主要指标。

2.png

磁盘指标

通俗来讲,我们所说的磁盘是计算机外部存储设备的总称,现在常见的有传统硬盘 HDD [5 ] 、混合硬盘 HHD [6 ] 和固态硬盘 SSD **[7 ] **。我们建议关注如下主要指标。

3.png

网络指标

计算机网络是计算机之间进行实时互通的渠道。目前通常是基于 TCP/IP 协议构建的。我们建议关注如下主要指标。

4.png

进程指标

进程是操作系统进行资源分配和调度的基本单位,是操作系统结构的基础。我们建议关注如下主要指标。

5.png

监控大盘

参考 Linux 广泛使用的 Node Exporter 监控大盘,结合 Windows 自身的特点,我们建议默认监控大盘至少包含以下指标 panel:

  • CPU
    • 使用率(%):Windows 正常运行最重要的指标之一。
    • DPC 队列长度、等待线程队列长度、上下文切换次数:反应 Windows 系统调度繁忙程度的重要指标。
  • 内存

    • 物理内存使用率(%)、虚拟内存使用率(%):Windows 正常运行最重要的指标之一。
    • 分页文件使用率(%)、分页错误率(%)。
    • 分页/非分页内存量。
  • 磁盘

    • 空间使用率(%):显示磁盘剩余可用空间。
    • 磁盘空闲率(%):反映磁盘繁忙程序。
    • 读写 IOPS、读写队列长度:反应进程对磁盘的操作状态。
  • 网络

    • 流入/出速率(bit/s):反映网络繁忙程度的核心指标。
    • TCP 连接数(Listen、total、non_established、established):反映进程使用网络的各阶段状态。
    • TCP 重传次率:反映 Windows 与外界交互的网络稳定性。
  • 进程

    • CPU 使用率(%):展示进程耗用 CPU 的情况。
    • 内存使用率(%):展示进程使用内存情况。
    • 句柄数。
    • IO 字节数:展示进程 IO 读写量。

最后,为了方便运维人员快速查看所管理 Windows 集群的整体运行情况,我们还建议配置TopN(包含 CPU 使用率、磁盘空间使用率、磁盘空闲率、网络流量等关键指标)大盘。

告警规则

根据前面对各项主要指标的介绍,我们建议配置至少如下默认告警规则:

  • CPU
    • 使用率:持续 n 分钟超过 x%(参考值:80%),表示 CPU 已成为瓶颈。
    • 等待处理线程队列长度:持续 n 分钟过 CPU 核数*2,表示 CPU 调度已满负荷。
  • 内存

    • 物理内存使用率:持续 n 分钟超过 x%(参考值:90%),表示内存资源已不足。
  • 磁盘

    • 空间使用率:持续 n 分钟大于 x%(参考值:85%),表示磁盘剩余空间不足,系统即将进入不可知状态。
    • 空闲率:持续 n 分钟小于 x%(参考值:15%),表示磁盘过于繁忙。
  • 网络

    • 网络连接数(established):持续 n 分钟大于 x 个,表示网络连接数过多。
    • 网络连接数(non_established):持续 n 分钟大于 x 个,表示可能存在网络连接过载或关闭异常。
    • TCP 重传率:持续 n 分钟大于 x%(参考值:5%),表示网络负载过重或网络不稳定。

自建 Prometheus 监控 Windows 的痛点

通常我们当前的 Windows 都是部署在 ECS 上,因此自建 Prometheus 监控 Windows/ECS 时,我们将面临的典型问题有:

  1. 由于安全、组织管理等因素,用户业务通常部署在多个相互隔离的 VPC,需要在多个 VPC 内都重复、独立部署 Prometheus,导致部署和运维成本高。

2. 每套完整的自建监控系统都需要安装并配置 Prometheus、Grafana、AlertManager 等,过程复杂、实施周期长。

  1. 缺少与阿里云 ECS 无缝集成的服务发现(ServiceDiscovery)机制,无法根据 ECS 标签来灵活定义抓取 targets。如果自行实现类似功能,则需要使用 GOlang 语言开发代码(调用阿里云 ECS POP 接口)、集成进开源 Prometheus 代码、编译打包后部署,实现门槛高、过程复杂、版本升级困难。

  2. 常用开源 Grafana Windows 大盘不够专业,缺少结合 Windows 原理/特征和最佳实践进行深入优化。

  3. 缺少 Windows 告警指标模板,需要用户自行研究、配置告警项,工作量大。

Windows 监控场景下,自建 Prometheus 与阿里云 Prometheus 对比

阿里云 Prometheus 监控 **[9 ] **是一款全面对接开源 Prometheus 生态,支持类型丰富的组件观测,提供多种开箱即用的预置观测大盘,且提供全面托管的混合云/多云 Prometheus 服务。除了支持阿里云容器服务、自建 Kubernetes、Remote Write 外,阿里云 Prometheus 还提供混合云+多云 ECS 应用的 metric 观测能力;并且支持多实例聚合观测能力,实现 Prometheus 指标的统一查询,统一 Grafana 数据源和统一告警。

阿里云 Prometheus 与 ECS 无缝集成,默认提供了 Windows 的 CPU、内存、磁盘、网络和进程等 5 方面的核心监控指标采集,同时提供了对应的优化后的监控大盘和告警指标,为用户提供了开箱即用的 Windows 监控能力。

6.png

使用阿里云 Prometheus 监控 Windows

下面介绍如何使用阿里云 Prometheus 进行 Windows 的监控,包括接入配置、查看监控大盘和配置告警规则等三方面。

接入 Windows 配置

首先需要用户按部署和配置 Windows Exporter 文档 **[10 ] **,自行在 Windows 机器上安装和配置 exporter,以便将暴露 Metric 给阿里云 Prometheus。

登录阿里云 Prometheus 控制台,访问 ARMS 接入中心 **[11 ] **,点击组件应用“Windows”的“添加”按钮,在弹出界面选择 Windows 所部署的环境(目前支持“阿里云 ECS 环境”),选择 Windows 所在的 Prometheus 实例,然后填写监控接入的配置信息。

  • Exporter 名称:当前 Windows 监控唯一命名。
  • Exporter 端口:部署 Windows Exporter 时配置的监听端口。
  • 采集路径:Prometheus 采集 Windows Exporter 的 http path,默认是 /metrics。
  • 采集间隔(秒):监控数据采集时间间隔。
  • ECS 标签/值:已部署 Windows Exporter 的 ECS 标签和标签值,Prometheus 通过此标签进行服务发现(Service Discovery)。

7.png

8.png

查看 Windows 监控大盘

阿里云 Prometheus 默认提供了 Windows 明细、Windows 进程和 TopN 等三个大盘。

进入 Prometheus 实例的集成中心,点击“Windows”,在弹出界面选择“大盘”tab 页,点击大盘缩略图,即可查看对应 Grafana 大盘。

9.png

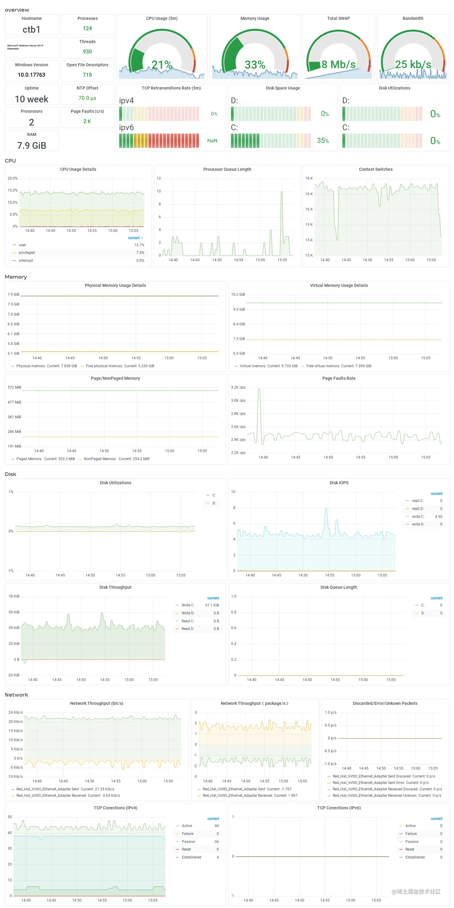
Windows 明细大盘

明细大盘展示了指定 Windows 系统的 CPU、内存、磁盘和网络等四方面的重要指标。

10.png

Windows 进程大盘

进程大盘展示各个进程的 CPU、内存、线程和 IO 监控情况,方便我们对进程级异常进行排查。

image

11.png

Windows TopN 大盘

TopN 大盘分别展示所监控的 Windows 集群中,关键指标(CPU、内存、磁盘和网络)的 Top5 节点,方便我们对整个 Windows 集群总体健康程度快速掌握。

12.png

配置 Windows 监控告警

进入 Prometheus 实例的集成中心,点击“Windows”,在弹出界面选择“告警”tab 页,即可查看/新增当前 Prometheus 实例的 Windows 告警规则。目前提供 CPU、内存、磁盘和网络等四方面的 11 个关键告警指标,用户可根据实际情况实例化告警规则。创建 Prometheus 告警的详细操作步骤,详见 Prometheus 告警规则 **[12 ] **文档。

12-1.png

自定义 Windows 监控项

阿里云 Prometheus 提供的 Windows Exporter 默认配置的采集项有:cpu, cpu_info, memory, process, tcp, cs, logical_disk, net, os, system, textfile, time。Windows Exporter 还提供了 Active Directory、Container、DNS 等 Windows 组件的 Metric 采集,用户可根据实际业务需求,修改 config 配置文件,然后重启 windows_exporter 服务即可生效,详见 Windows Exporter 官方文档 **[13 ] **。

13.png

14.png

结束语

阿里云 Prometheus 与阿里云容器服务和 ECS 无缝集成,默认提供了 Windows 的 CPU、内存、磁盘、网络和进程等 5 方面的核心监控指标采集,同时提供了对应的优化后的专家级监控大盘和告警指标模板,为用户提供了免运维、开箱即用的 Windows 监控能力。目前支持 ECS 环境的 Windows 监控,即将发布对阿里云容器服务(ACK、注册集群等)的 Windows 节点监控,敬请期待。

相关链接

[1] 参考 Microsoft 指南:

learn.microsoft.com/zh-cn/windo…

[2] 参考 Microsoft 文档

learn.microsoft.com/en-us/previ…

*[3] 内核模式程序调用
*

learn.microsoft.com/zh-cn/windo…

[4] xperf

learn.microsoft.com/en-us/previ…

[5] 传统硬盘 HDD

en.wikipedia.org/wiki/Hard_d…

[6] 混合硬盘 HHD

en.wikipedia.org/wiki/HHD

[7] 固态硬盘 SSD

en.wikipedia.org/wiki/Solid-…

[8] CacheSet 工具

learn.microsoft.com/zh-cn/sysin…

[9] 阿里云 Prometheus 监控

help.aliyun.com/document_de…

[10] 部署和配置 Windows Exporter 文档

help.aliyun.com/document_de…

[11] ARMS 接入中心

common-buy.aliyun.com/?commodityC…

[12] Prometheus 告警规则

help.aliyun.com/document_de…

[13] Windows Exporter 官方文档

github.com/prometheus-…