客户管理繁,库存盘点难?明道云让你准点下班

132 阅读10分钟

文/张占胜 程哲 赵香英

编辑/杜逸敏

一、行业背景

随着疫情的扩散,经济形势日益复杂多变,进销存管理无疑成为了国内企业的焦点。如何利用新时代的先进技术把这一传统管理方式现代化和智能化,已经引起了国内业界的重视,这也是企业管理中的一个重要环节和基础。

由于企业在采购与销售在时间和空间上有很多差异,为了保证销售的连续性和均衡性,企业必须储存一定数量的产品,但是这其中又有诸多的问题,比如:产品储存过多,会增大产品资金的占用量,影响企业资金的流动周转;占用的仓储面积过大,保管费用又成倍增加,还会造成自然损耗。因此,产品的库存管理是企业销售管理中一项非常重要的工作。

现在企业进销存管理面临的问题主要有以下两方面:

  • 库存产品的种类多、数量大,光靠手工管理难以做到及时快速的收集和整理好当前产品的全面信息(尤其出现意外情况的时候)。储存量过大引起损耗、拖延等情况,都让传统的手工管理方式捉襟见肘。
  • 管理者在工作中常常面对海量的信息,处理和管理过多任务,内容繁杂,工作效率实在难以提高。

综合多方面原因,定制一个高效率的完全符合企业需求的进销存管理系统已经是迫在眉睫的任务

二、客户背景与需求

永华科技在2018年成立,位于北京市海淀区苏州街,主营电子产品售卖,现有员工30多人。公司在北京租了一个仓库,便于发货。虽然近两年受新冠疫情影响,电子产品整体趋势比较低迷,但是今年永华科技成为了通信业巨头天音通信的核心代理商,背靠国企公司,逆势上扬,团队规模和业务规模不断扩大。

然而,永华科技现在还在使用Excel进行销售管理,并依赖人工盘点库存,业务的增长让其渐渐感到经营疲惫。传统的管理方式已经不再适用,于是,他们想要找一款合适的进销存产品,**希望客户、订单、出库、库存、物流、收付款、发票等能够形成关联和联动,不要割裂。**客户也把需求提供给我,具体业务流程如下:

三、客户痛点与解决方案

1.客户管理

**客户数量多,跟进不及时。**每个销售每天都要跟进至少20个客户,每天都要用Excel去记录客户跟进情况,最后提交给销售助理汇总

**解决方案:**通过工作流自动提醒跟进客户,自动创建订单,自动提醒出库、发货、发票、收款等。

**销售无法随时随地使用电脑办公,**偶尔会忘记下订单,遭到客户投诉和退单,每年损失至少10万以上。

**解决方案:**手机端电脑端同步,明道云有专门的APP和小程序,随时随地记录客户情况,用手机下订单、查库存等等。

**两名销售助理每周都要分析销售数据。**每天加班处理数据,再逐级上报经理、总监、CFO,耗时耗力而且经常出错。

**解决方案:**用自定义页面定制销售大屏,实现数据自动分析,数据处理时间由1个星期到3秒钟,解放劳动力。

2.库存管理

**库存信息不同步。**因为业务量大,仓库经常储存的产品型号繁多,出入库数据全靠人工录入,库存信息无法及时同步。

**解决方案:**多人协同,实时更新,销售,采购,库管人员关于库存数据进行联动。

**库存管理混乱,经常有订单没有货。**销售下订单之前要与库管沟通产品库存,有时库管反馈速度慢,导致订单不能及时发货,产生退单。

**解决方案:**系统自动预警,少于安全库存提醒采购及时补充。

**库存盘点耗时耗力,还容易出错。**每到月末,库管人员忙到通宵,还要拉着财务,销售一起加班对账,出错率非常高,造成每年损失至少15万以上。

**解决方案:**出入库自动计算,库存数据清清楚楚,让老板和库管心中有数。

四、应用场景

1.电脑端、手机端实时同步

手机端和电脑端同步,手机端有明道云APP和微信小程序,多人手机端操作,电脑端同步显示,零延时、零等待。

动图封面

动图封面

2.销售管理:系统自动提醒,完美数据联动

客户根据自己需求,在销售管理里做了客户表、订单表、发票、跟进记录和退单表,基本囊括销售日常工作,并通过工作流完成自动创建订单、自动通知销售跟进、审批动态通知、发票通知等任务。

客户表设置

根据销售习惯,选择日历、表格、看板等视图,为销售定制今日跟进,本周跟进,客户类型展示,待跟进客户数据展示,销售按需查看视图,提高工作效率。

动图封面

通过工作流设置实现审批通知,下次跟进时间到点通知,成交客户自动生成订单等功能。

订单设置

订单管理是销售环节最重要的部分。永华科技的订单对着多个订单明细,销售填好销售订单以后需要上级领导审批;审批完成以后会自动生成出库单,并提醒库管人员备货,提醒销售人员开发票。

销售审批工作流设置:点击发起审批按钮,有按钮出发工作流,具体如下图所示。

自动生成出库单、出库明细工作流设置。

提醒库管人员备货,提醒销售人员开发票通知结果展示。

客户所有信息追根溯源,形成一条完整的线。可以看到这个客户从成交-订单明细-出库信息-发货信息-物流信息-发票信息-收款信息-退货信息-退款信息等所有信息。

动图封面

发票、客户跟进和退货单

发票、客户跟进和退货单等工作表涉及到的数据、展示、工作流等与客户表、订单表的工作流基本类似,在此就不一一叙述了。

3.库存管理:全自动化,各角色实时协同

产品和库存

永华科技可以随时根据自己需求,上新不同的产品和型号。只要输入产品的采购价格和销售价格,即可完成产品表单的维护。在库存输入原始的库存数据,设置安全库存数量,系统就会在少货时自动提醒采购人员采购,并变更库存状态,工作流如下:

采购人员采购单审批以后采购入库,出库审批通过以后出库,退货订单审批通过以后退货入库——全部操作无需人工介入,交由系统自动盘点出入库,三秒完成。

审批通过以后,系统自动更新库存,并通知库管人员产品库存减少多少,剩余多少,并在日志里面展示,库存由多少件变为现在的多少件,效果如下。

动图封面

采购自动入库、退货自动入库和出库自动计算实现路径一样,审批、通知等工作流在销售管理里面也已经涉及到,就不再赘述。

采购管理

采购审批通过,工作流自动更新库存,并通知财务向供应商付款。其中采购自动入库,付款通知等工作流等都已经做了展示,不再赘述。

4.自定义大屏,分析秒完成

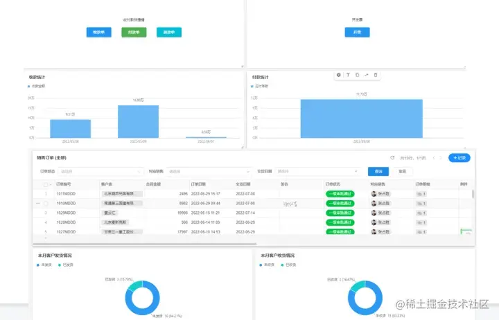
我们可以根据永华科技内部的团队分工,为不同的部门定制适合自己的企业大屏。通过权限设置,让销售部门只看到销售大屏,让采购和库管团队只看到库存看板,让财务人员只看到财务驾驶舱,总经办可以看到所有的自定义页面,或者为其定制专属页面,这样就可以做到企业大屏因人而异,因部门而异,满足永华科技的定制需求。

销售大屏

销售大屏包含销售数据分析,学习中心和天眼查三部分。

  • 销售数据分析

销售可以在这里通过快捷键快速进行增加客户、收款、退款、新建订单等所有销售操作,也可以查看自己部门的应收、实收、成交、审批中订单数量、每日新增客户、客户地域分布、物流快递等具体数据。

动图封面

  • 学习中心

可以通过API的功能,把他们现在使用的课程中心和知识库(因保密原因,这里不展示客户的真实场景)搬运到我们学习中心,让销售无需切换页面,即可完成常规学习任务。

  • 天眼查

天眼查是销售最常用的一个网站。以前销售查看跟进客户的工商信息,还需要切换页面,现在直接用url嵌入,不用来回跳转页面。

库存看板

库存看板给采购和库管两个部门使用,可以通过快捷键创建采购单、采购明细等,也可以快速查看哪些产品是热销品、哪些产品库存过高、哪些产品采购频率较高、库存变动是什么样的等等,所有库存采购变化一眼即明。

财务驾驶舱

财务人员可以在财务驾驶舱快速创建收款、付款、退款、开票,还可以查看成交订单情况、收付款情况等。

5.上下游直接参与,方便高效

通过设置上下游用户的操作权限,使其直接参与系统流程。例如:供应商只能查看已发货的物流信息,并签收收到的快递。在后台会同步显示供应商完成签收,系统也会提醒销售人员,订单已完成。

供应商操作后,库管人员可以看到物流签收情况,而且系统会自动通知销售客户签收情况,这样公司上下游的客户都可以参与到公司内部数据的协同。

动图封面

动图封面

六、总结

我协助永华科技杜总一起,花费一周时间完成Demo的搭建,现在客户已经大规模测试起来。近期,杜总反馈明道云基本满足了他们需求,后期会在使用的过程中不断优化和调整,使系统更贴合他们的业务流程。未来,他们还会把销售佣金计算、激励政策融入到现有的进销存系统,再增加一个渠道管理应用,专门给他们的代理商使用。

推而广之,市场上有库存管理需求的客户,哪怕是有更复杂需求场景的客户,例如:要求一物一码,自定义合同、报价单、采购单,与自己使用的电商系统对接等等,都可以通过明道云实现。

明道云有能力也有信心,能够帮助更多的公司省钱、省力、省事,让受加班盘点之苦的公司和个人,每天轻松完成工作,准时下班。