企业级智能BI平台开源框架

1,177 阅读1分钟

River Bi

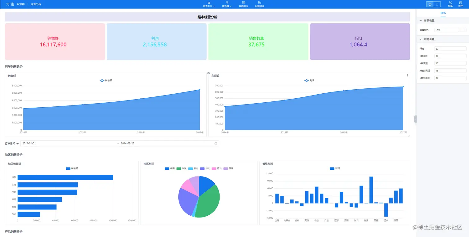
智能 BI 分析平台,企业级开源框架 丰富的组件,可快速生成分析报告及大屏报告,还能基于全局筛选器及筛选轴做即席分析。涵盖自定义表格、自定义图表,包含主题颜色、国际化等全局功能。

采用 vue3 + nodejs + mysql 技术体系,简单易上手,高性能,快速开发,架构简洁高效,易维护、易扩展

源码地址

码云源码地址:gitee.com/nba1234228/…

线上地址

riverbi.site

数字化平台:luoshu.site

juejin.cn/editor/draf…

全屏3.png

全屏2.png

全屏1.png

  • 首页

1.png 主体分为头部,操作栏,内容区(左树右预览)

头部包含账号信息、多语言及主题色等功能

image.png

  • 设计态

image.png

设计态核心功能:画布+配置面板

  • 卡片设计

image.png

包含数据面板(分数据集和静态json)、轴配置面板、图标渲染区及样式配置面板等

  • 其他功能

1.复用已有卡片

2.全局筛选器

3.tab容器组件

4.标题组件

5.移动端

6.预览模式