EMQX+Prometheus+Grafana:MQTT 数据可视化监控实践

1,465 阅读11分钟

前言

作为一款全球下载量超千万的大规模分布式物联网 MQTT 服务器,最新发布的 EMQX 5.0 不仅全球首个达成单集群 1 亿 MQTT 连接支持,也是首个将 QUIC 引入 MQTT 的开创性产品。如今,EMQX 在各个行业为高可靠、高性能的物联网实时数据移动、处理和集成提供着动力,助力企业构建关键业务的 IoT 应用。

在使用 EMQX 的过程中,不管是用户、运维人员还是开发者,都需要对其运行状态及产生的指标数据进行监控与观察,以便及时发现问题并处理。除使用内置的 Dashboard 以外,我们还可以通过 EMQX 提供的 API 来将监控数据集成到第三方监控平台中,对包括集群节点状态、连接、订阅主题数、消息吞吐量等 EMQX 运行状态相关指标进行监控。

使用第三方监控系统对 EMQX 进行监控有如下好处:

  • 可以将 EMQX 的监控数据与其他系统的监控数据进行整合,形成一个完整的监控系统,如监控服务器主机的相关信息;
  • 可以使用更加丰富的监控图表,更直观地展示监控数据,如使用 Grafana 的仪表盘;
  • 可以使用更加丰富的告警方式,更及时地发现问题,如使用 Prometheus 的 Alertmanager。

本文将以 Prometheus 和 Grafana 为例,介绍如何将 EMQX 5.0 的监控数据集成到 Prometheus 中,使用 Grafana 来展示 EMQX 的监控数据,并最终搭建出一个简单的 EMQX 监控系统。

Prometheus 是由 SoundCloud 开源的监控告警解决方案,支持多维数据模型、灵活的查询语言、强大的告警管理等特性。

Grafana 是一款开源的数据可视化工具,支持多种数据源,包括 Prometheus。

准备工作

在开始之前,我们需要先准备好以下运行环境,安装并运行所需要的软件工具。本文示例将使用 Docker 来安装和启动,读者也可根据文章中提供的官方下载地址,自行下载安装包进行安装。

安装 EMQX 5.0

使用 Docker 快速安装和启动 EMQX 5.0:

docker run -d --name emqx -p 1883:1883 -p 8083:8083 -p 8883:8883 -p 8084:8084 -p 18083:18083 emqx/emqx:latest

除 Docker 安装外,EMQX 还支持使用 RPM 或 DEB 包安装,具体安装方法请参考 EMQX 5.0 安装指南

安装完成后,我们可以打开 http://localhost:18083 来访问 EMQX 的 Dashboard,查看 EMQX 的运行状态。如果能够正常访问到 EMQX 的 Dashboard,此时说明 EMQX 已经安装成功。

MQTT Dashboard 图1.png

安装 Prometheus

同样,示例中我们将使用 Docker 的方式来快速安装和使用 Prometheus,因为此时我们还没有开始配置 Prometheus,所以可以先下载一份 Prometheus 官方提供的 Docker 镜像。

docker pull prom/prometheus

在安装完成后,需要配置一份 Prometheus 的配置文件,用于指定 Prometheus 的数据源,以及告警规则等信息。因此可先将 Prometheus 的配置文件配置好,在启动时将配置文件挂载到容器中运行即可。具体配置步骤请见后文。

除使用 Docker 外,也可以参考 Prometheus 官方文档,下载和使用二进制包来安装和运行 Prometheus。

安装 Grafana

使用 Docker 快速安装和启动 Grafana:

docker run -d --name grafana -p 3000:3000 grafana/grafana-oss

读者也可以参考 Grafana 官方文档,下载和使用二进制包来安装和运行 Grafana。

当 Grafana 启动完成后,我们可以打开 http://localhost:3000 来访问 Grafana,如果能够正常访问到 Grafana 的登录页面,此时说明 Grafana 已经安装成功。

Grafana 图2.png

安装 Node Exporter

这是一个可选的步骤

如果想要监控部署 EMQX 的主机信息,可以使用 Node Exporter 来获取主机的信息。Node Exporter 用于收集服务器的监控数据,例如 CPU、内存、磁盘、网络等信息。

注意:Node Exporter 仅支持获取 Linux 系统的监控数据

本文不建议使用 Docker 来安装 Node Exporter。安装完成后,我们可以通过 http://localhost:9100/metrics 来访问 Node Exporter 的监控数据。如果可以访问到系统主机的监控数据,说明 Node Exporter 已经安装成功。

Node Exporter 图3.png

配置 Prometheus

完成上述的准备工作后,我们需要配置 Prometheus,使 Prometheus 可以正常采集到 EMQX 的监控数据。

配置 Prometheus 数据采集

Prometheus 通过配置文件来指定数据采集的目标,配置文件默认路径为 /etc/prometheus/prometheus.yml,可以通过 --config.file 参数指定配置文件路径。

EMQX 5.0 提供了一个获取 Prometheus 格式监控数据的 HTTP API -- /api/v5/prometheus/stats,使用该 API 时无需认证信息,我们只需要将其配置到 Prometheus 的配置文件中的 metrics_path 中即可。

对于使用 Node Exporter 来获取主机监控数据的用户,还需要将 Node Exporter 服务的地址配置到 Prometheus 的配置文件的 static_configs 中。

在 Prometheus 配置文件中,通过 scrape_configs 指定数据采集的目标,以下为完整的 Prometheus 配置文件内容示例:

注意:在使用配置文件时,需要将各服务对应的 targets 中的 IP 地址替换为您所部署服务的真实 IP 地址。如您使用的是本地部署,则可忽略该提醒。

# prometheus.yaml
global:
  scrape_interval:     10s # The default scrape interval is every 10 seconds.
  evaluation_interval: 10s # The default evaluation interval is every 10 seconds.
  # On this machine, every time series will be exported by default.
  external_labels:
    monitor: 'emqx-monitor'
# Load rules once and periodically evaluate them according to the global 'evaluation_interval'.
rule_files:
  # - "first.rules"
  # - "second.rules"
  - "/etc/prometheus/rules/*.rules"
# Data pull configuration
scrape_configs:
  # EMQX monitoring
  - job_name: 'emqx'
    metrics_path: /api/v5/prometheus/stats
    scrape_interval: 5s
    honor_labels: true
    static_configs:
      # EMQX IP address and port
      - targets: [127.0.0.1:18083]
  - job_name: 'node-exporter'
    scrape_interval: 5s
    static_configs:
      # node-exporter IP address and port
      - targets: ['127.0.0.1:9100']
        labels:
          instance: dashboard-local

在上述配置中,job_name 为数据采集的任务名称,static_configs 为数据采集的目标,targets 为数据采集的目标地址,127.0.0.1:18083 为 EMQ X 5.0 的 API 服务的地址端口。

最后再将上述的配置文件内容保存为 prometheus.yaml,并将其拷贝到 /etc/prometheus/ 目录下,或存储到您的需要存储该文件的自定义路径下。至此我们就完成了 Prometheus 的简单配置。

启动 Prometheus

在完成了 Prometheus 的配置后,我们就可以通过使用配置文件来启动 Prometheus 服务了。如果您是使用 Docker 安装的 Prometheus,可以通过以下命令启动 Prometheus:

docker run -d --name prometheus -p 9090:9090 -v /path/to/your/prometheus.yaml:/etc/prometheus.yaml prom/prometheus --config.file=/etc/prometheus/prometheus.yaml

如果是通过其它方式下载和安装的,可以在运行 Prometheus 时指定配置文件路径,例如:

./prometheus --config.file=prometheus.yml

注意:在使用配置文件时,需要将 /path/to/your/prometheus.yaml 替换为您存储 Prometheus 配置文件的真实路径。

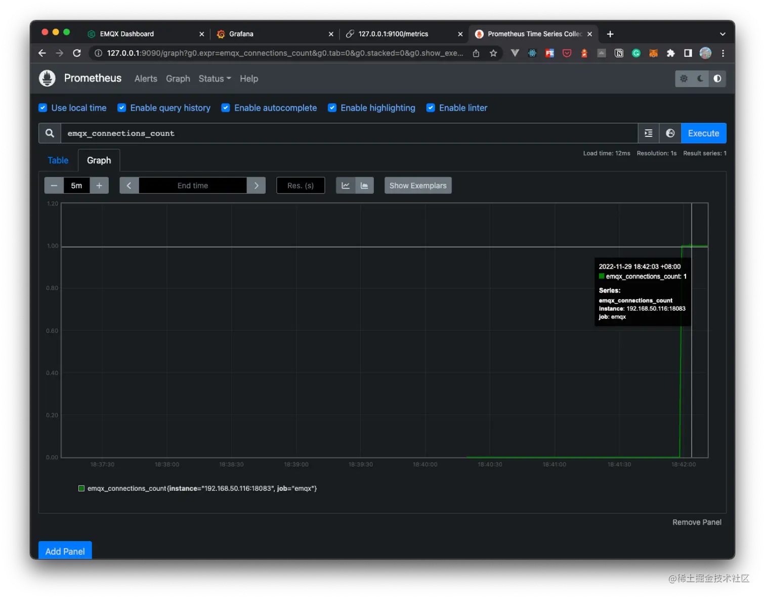
运行成功后,打开 http://localhost:9090 就可以访问 Prometheus 的 Dashboard 了。通过 Dashboard 可以查看 Prometheus 的运行状态,输入 emqx 可以查找 EMQX 的监控数据,如果数据显示正常,就表示此时 Prometheus 已经成功启动,并成功采集到 EMQX 的监控数据。

Prometheus MQTT 图4.png

关于使用 Pushgateway

除直接通过使用包含 EMQX 的 API 配置文件的方式来指定采集数据指标外,EMQX 同样支持使用 Pushgateway 来采集数据指标。

Pushgateway 为 Prometheus 的一个组件,用于临时存储数据指标,然后由 Prometheus 从 Pushgateway 中拉取数据指标。

通常情况下,我们不需要使用 Pushgateway 服务,因为 EMQX 本身就支持通过 API 来获取数据指标。如果盲目使用 Pushgateway 去获取数据,可能会出现一些问题,例如:Pushgateway 监视多个实例时,Pushgateway 会成为单个故障点,Pushgateway 不会丢弃或者删除其 Series 并且会一直暴露给 Prometheus,等等。

但是在某些情况下,我们可能需要使用 Pushgateway 来采集数据指标,例如:当 EMQX 服务运行在 Docker 容器或 Kubernetes 集群中时,我们可以通过使用 Pushgateway 来采集数据指标,而不需要将 EMQX 的 API 暴露到外部网络中。且通常,Pushgateway 中唯一有效用例是用于捕获服务级批处理作业的结果。

使用 Docker 安装 Pushgateway 服务:

docker run -d --name pushgateway -p 9091:9091 prom/pushgateway

此时,我们可以通过 http://localhost:9091 来访问 Pushgateway 的 Dashboard。

EMQX 提供了一个配置 Pushgateway 服务的 API,可以将 EMQX 的数据指标通过配置上报到 Pushgateway 的服务地址中,并最终由 Prometheus 从 Pushgateway 中拉取数据指标。同时也可以直接在 EMQX Dashboard 中配置 Pushgateway 的服务地址,输入完成后,点击更新即可。

Pushgateway 图5.png

使用 Pushgateway 需要在 Prometheus 的配置文件的 scrape_configs 中新增如下配置:

注意:配置中的 targets 需要替换为您真实的 Pushgateway 服务地址。

# EMQX Pushgateway monitoring
- job_name: 'pushgateway'
  scrape_interval: 5s
  honor_labels: true
  static_configs:
    # Pushgateway IP address and port
    - targets: ['127.0.0.1:9091']

完成配置后,同样根据上述中启动 Prometheus 的操作,使用配置文件启动 Prometheus 服务,即可完成 EMQX 的监控配置。

配置 Grafana

在完成了使用 Prometheus 采集 EMQX 数据指标的配置后,我们就可以使用 Grafana 来可视化监控 EMQX 的指标数据了。经过前文的准备工作,我们已经可以成功打开 Grafana 的 Web 控制台了。初次使用 Grafana 的默认账号和密码为 admin,登录成功后,我们就可以添加数据源了。

添加 Prometheus 数据源

使用 Grafana 可以将 Prometheus 作为数据源,添加 Prometheus 数据源的步骤如下:

  1. 点击左侧的 Configuration,然后点击 Data Sources,进入数据源配置页面;
  2. 点击 Add data source,选择 Prometheus
  3. HTTP 配置中,输入 Prometheus 服务的地址,例如:http://127.0.0.1:9090
  4. 最后点击 Save & Test,如果配置正确,会显示 Data source is working,表示配置成功。

Grafana 添加 Prometheus 数据源 图6.png

配置完成后,我们就可以在 Grafana 中使用 Prometheus 作为数据源来获取监控数据了。接下来我们可以继续添加 Dashboard 的模版来可视化监控 EMQX 的数据指标,也可以手动新建一个 Dashboard,根据自己的需求来添加图表。

导入 Dashboard

我们提供给了一个默认的 Grafana 的 Dashboard 模板,可以直接导入到 Grafana 中,然后选择刚才新建的 Prometheus 数据源,倒入成功后打开监控面板后,就可以看到 EMQX 的监控数据了。

默认的 Dashboard 模板可以在 EMQX | Grafana Dashboard 中下载,也可以在 EMQX Dashboard 的 监控集成 配置页面中的帮助页面里,点击 下载 按钮下载。

具体的导入步骤如下:

  1. 点击左侧的 Import,进入导入 Dashboard 的页面;

Import 图7.png

  1. 点击 Upload JSON file,选择刚才下载的 Dashboard 模板 来导入,或直接输入 grafana.com/grafana/das… 地址在 Import via grafana.com 栏下的输入框中;

Upload JSON file 图8.png

  1. 点击 Load,选择刚才新建的 Prometheus 数据源,点击 Import,即可导入 Dashboard 模板。

Dashboard 模板 图9.png

导入 Dashboard 模板后,就可以在监控面板内看到 EMQX 的监控数据了,如下图所示:

EMQX MQTT Dashboard 图10.png

注意:该模版默认情况下将监控整个 EMQX 集群下的指标数据

以下为该模版中默认显示的指标:

  • 常规指标,包括连接数、主题数和订阅数;
  • 消息指标,包括发布和接收的消息数量,以及每秒发布和接收的消息数量;
  • 系统指标,包括进程数、CPU 和 Erlang VM 内存等(需要使用 Node Exporter);
  • 数据报文指标,包括连接、发布、接收的报文数量等。

您也可以根据默认模版,自定义修改 Dashboard,添加自己需要的指标或修改图表的样式等,具体操作步骤可参考 Grafana 官方文档。

在 EMQX Dashboard 中轻松配置集成 Prometheus

从 EMQX 5.0.11 版本起,用户可以在 EMQX Dashboard 中的 功能配置 -> 监控 -> 监控集成 页面中,选择 Prometheus,并在该选项下点击「帮助」按钮来获取更多的监控集成操作信息,在指导下更轻松地配置 Prometheus。

您只需要根据帮助页面的步骤提示,安装 Prometheus 和 Grafana 服务,然后在配置项填入一些关键的配置信息,如 EMQX 的地址、获取指标数据的 API 等,点击生成按钮就可自动生成并下载配置文件,还可以下载默认的 Grafana Dashboard 模板。

下载默认的 Grafana Dashboard 模板 图11.png

同样在帮助页面中,可以分为默认和使用 Pushgateway 两种配置方式。使用 Pushgateway 的配置方式,可以在页面中打开启动开关,输入 Pushgateway 的地址和上报数据时间,点击保存后,即可完成配置。

更多关于如何在 Dashboard 中配置集成 Prometheus 的信息,可以参考 EMQ X Dashboard 配置监控集成的文档。

总结

本文介绍了如何使用 Prometheus 采集 EMQX 的数据指标,并使用 Grafana 对其进行可视化监控。

阅读我们的指标监控文档,了解更多关于您可以查询到的数据指标。

有关使用该监控系统中的规则和配置告警的更多详细教程文章,敬请关注后续推送。

版权声明: 本文为 EMQ 原创,转载请注明出处。

原文链接:www.emqx.com/zh/blog/emq…