大话JMeter3|如何借助工具搞定高颜值的性能监控报告

94 阅读4分钟

图片

上节课爱画漫画的小哥哥教我们如何正确get参数传递和HTTP正确使用。尤其是在无UI下进行接口的访问。大家有get到吗?

霍格沃兹测试学院 TestingStudio

看到很多小伙伴觉得看的不过瘾,在强烈的催促下,小哥哥的新文章又出来了。

JMeter的分析报告,不仅没有实时性、而且报告中的数据是测试时间段内的平均值,重点是长的很丑啊!做为一个颜值即正义的小仙女/小仙童,对于数据分析也会要求高颜值。

这次小哥哥会不会帮我们解决这个问题呢?接着往下看吧!

图片

测试报告对比 

图片

图片

图片

图片

图片

Grafana是一种度量分析与可视化图标展示工具,可以支持不同种类的数据源。读到这里你会发现,这个工具并不是JMeter内置工具,使用起来稍有些麻烦!

JMeter原生测试测试报告带来的“痛苦”

  • 不具备实时性

  • 报告中的数据是测试时间段内的平均值

  • 长相问题

Grafana工具的优点

  • 实时展示JMeter压测数据

  • 数据范围可选

  • 界面更友好

图片

霍格沃兹测试学院 TestingStudio

平台组

如果想使用Grafana,你需要以下几个工具:

  • JMeter:压测工具, 产生压测数据
  • InfluxDB: 开源时序数据库, 特别适合用于处理和分析资源监控数据,用于存储压测数据
  • Grafana:度量分析与可视化图标展示工具,可以支持不同种类的数据源,用于将存储于InfluxDB中的数据以图表的形式展示出来

图片

图片

图片

图片

****InfluxDB

图片

图片

部署方法:Docker 部署

事先准备:安装Docker,下载influxDB镜像:

docker pull influxdb

启动 influxDB 容器,将新 influxDB 容器命名为 jmeterdb, 执行docker创建命令:

docker run -d -p 8086:8086 -p 8083:8083 --name=jmeterdb influxdb

执行如下命令进入容器内部:

docker exec –it jmeterdb bash

图片

图片

图片

图片

图片

接下来要在容器内部创建JMeter数据库,用于收集JMeter发送的压测数据:

  • 执行 influx命令进入命令台

  • 执行类sql语句 创建JMeter数据库:create database jmeter;

  • 创建完JMeter数据库之后执行如下命令验证数据库已经创建成功: show databases;

霍格沃兹测试学院 TestingStudio

图片

图片

JMeter

图片

图片

在JMeter中添加 Backend Listener 组件,用于收集数据并发送给influxdb。

图片

在Backend Listener implementation 中选择 InfluxdbBackendListenerClient (注意:必须使用jmeter 5.0以上版本,否则需要单独装插件才可以看到这个组件)

在influxdbURL中将实际的influxdb hostname填写进去,在application中填写 order,在testTitle中填写 Order Testing,其余配置保持不变

图片

图片

图片

图片

运行JMeter , 然后在 influxdb中检验是否已经能够接受到数据。在influxdb 命令台中使用查询语句,检查是否已经能够收到数据

图片

图片

****Grafana

图片

图片

部署方法:Docker 部署

下载镜像:
docker pull grafana/grafana

启动镜像:
docker run -d -p 3000:3000 --name=jmeterGraf grafana/grafana

图片

图片

图片图片

访问 Grafana 的控制台链接,验证它已经运行正常。默认用户名/密码:admin / admin,登录之后请跳过修改密码

图片

图片

接下来,要在在Grafana中添加数据源

  • 选择 Add data source
  • 找到 InfluxDB
  • 单击选择该DB

图片

配置InfluxDB 数据源

  • 输入 URL :http://[hostname or IP]:8086
  • Access : browser
  • Database : jmeter

其余参数保持默认值

图片

单击 Save & Test 按钮,确认返回消息提示正确确认信息

图片

图片

图片

图片

图片

图片

仪表盘是Grafana里面最重要的展示部分。仪表盘可以视为一组一个或多个面板组成的一个集合,来展示各种各样的面板,我为大家准备好了我的Dashboard,大家只需要导入即可使用。

霍格沃兹测试学院 TestingStudio

在Grafana 内导入JMeter Dashboard,进入Home Dashboard 页面,选择Import

图片

github地址:github.com/princeqjzh/…

打开 iJmeter项目中的 shell/ jmeter_dashboard.json 文件

图片

将json文本复制 / 粘贴到 paste JSON 文本框中,单击Load按钮导入

图片

在 DB name 中选择 InfluxDB,单击 Import 按钮完成 Dashboard 导入

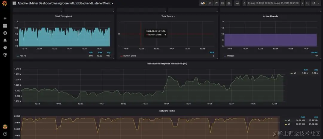
打开刚刚导入的JMeter Dashboard 查看结果

图片

打开JMeter,将线程数分别调整为 10, 20, 30;持续压测时间为1分钟

分别对系统施加压力测试,然后在 Grafana 面板中可以看到运行结果

图片

图片

霍格沃兹测试学院 TestingStudio