实战 | Docker+Jmeter+InfluxDB+Grafana 搭建性能监控平台

130 阅读4分钟

图片

本文为霍格沃兹测试学院学院学员课程学习系列笔记《电商系统的性能测试实战》第三篇,系统进阶学习文末加群。

**1. 为什么要搭建性能监控平台? **图片

1.1 需求背景

在用Jmeter获取性能测试结果的时候,Jmeter本身带有聚合报告如下图所示:

图片

这个报告有几个很明显的缺点:

  • 只能自己看,无法实时共享;
  • 报告信息的展示比较简陋单一,不直观;

霍格沃兹测试学院 TestingStudio

1.2 需求方案

为了解决上述问题,必须要请出了 InfluxDB+Grafana

  • InfluxDB:持续型数据库,有时间戳组件,以时间的形式去存储数据
  • Grafana:一款采用 Go 语言编写的开源应用,主要用于大规模指标数据的可视化展现,是网络架构和应用分析中最流行的时序数据展示工具

简单总结起来就是:
将 Jmeter 的数据导入 InfluxDB,再用 Grafana 从 InfluxDB 中获取数据并以特定的模板进行展示

本次实践是用目前较为流行的 Docker 的方式进行部署,也推荐使用,作为一名普通的测试,会了点 Docker 的皮毛就已经爱不释手了,对于头疼的环境问题真的太好用了,强烈推荐。

2、性能监控平台部署实践图片

2.1 Docker环境

本文的重点并不是介绍 Docker,所以不了解的小伙伴需要自己去学习一下基本的安装和操作,可参考之前发送的 Docker 文章

2.2 InfluxDB部署

1)首先去下载InfluxDB的镜像,下载很简单,直接pull就好,默认为下载最新的镜像:

$ docker pull influxdb

目前最新的influxdb不支持网页端的查看,仅可用命令行的形式,不过没有什么影响,如果真的想要有网页端的显示的话可以尝试下载较前的镜像:tutum/influxdb

2)启动一个容器,并将端口80838086映射出来,如果用的是tutum/influxdb镜像,在访问8083端口时就可以看到网页端的展示,我这里用的是最新的,所以就没有啦:

$ docker run -d --name jmeter-influx -p 8083:8083 -p 8086:8086 influxdb

3)进入容器内部,创建名为jmeter的数据库:进入jmeter-influx容器

$ docker exec -it jmeter-influx bashroot@517f57017d99:/#

进入influxcreate database jmeter创建名为jmeter的数据库,show databases命令查看数据库创建成功

root@517f57017d99:/# influxConnected to http://localhost:8086 version 1.7.10InfluxDB shell version: 1.7.10> create database jmeter> show databasesname: databasesname----_internaljmeter

4)使用 Jmeter 库,select 查看数据,这个时候应该是没有数据的:

$ > use jmeterUsing database jmeter> select * from jmeter>

霍格沃兹测试学院 TestingStudio

2.3 Jmeter脚本设置

这里需要创建一个登录注册场景的Jmeter脚本,往期文章有发布,本次就以此来进行测试结果演示。具体可参考之前发送的公众号文章。文章末尾的「往期回顾」第二篇文章即可阅读。
1)想要将jmeter的测试数据导入influxDB,就需要在Jmeter中使用Backend Listener配置
图片
先看一下配置好的Backend Listener
图片
2)主要配置说明:
implementation选择influxdb所对应的:
图片

  • influxdbUrl:需要改为自己influxdb的部署ip和映射端口,我这里是部署在本地,所以就是localhost,端口是容器启动时映射的8086端口,db后面跟的是刚才创建的数据库名称

  • application:可根据需要自由定义,只是注意后面在grafana中选对即可

  • measurement:表名,默认是jmeter,也可以自定义

  • summaryOnly:选择true的话就只有总体的数据,false会将每个transaction都分别记录

3)运行验证
运行Jmeter脚本,然后再次在influxdb中查看数据,发现类似下面的数据说明输入导入成功:
图片

2.4、Grafana部署

1)首先我们需要下载grafana的镜像:

$ docker pull grafana/grafana

2)启动一个grafana容器,将3000端口映射出来:

$ docker run -d --name grafana -p 3000:3000 grafana/grafana

3)网页端访问locahost:3000验证部署成功
图片
4)选择添加数据源
图片
5)找到并选择influxdb:
图片
6)配置数据源
图片
数据源创建成功时会有绿色的提示:
图片
7)导入模板
图片

霍格沃兹测试学院 TestingStudio

模板导入分别有以下3种方式:

  • 直接输入模板id号

  • 直接上传模板json文件

  • 直接输入模板json内容

图片

8)下载模板,在grafana的官网下载我们需要的展示模板 grafana.com/grafana/das…

图片下面这两个是我尝试过的模板:
图片
9)导入模板,我这里选择的是导入json文件的方式,导入后如下,配置好模板名称和对应的数据源,然后import即可
图片
10)展示设置,首先选择我们创建的application
图片
注意: 如果我们修改过表名,也就是在jmeter的Backend Listener的measurement配置(默认为jmeter),这个时候就需要去设置中进行修改(我这里使用的就是默认的,所以无需修改):
图片

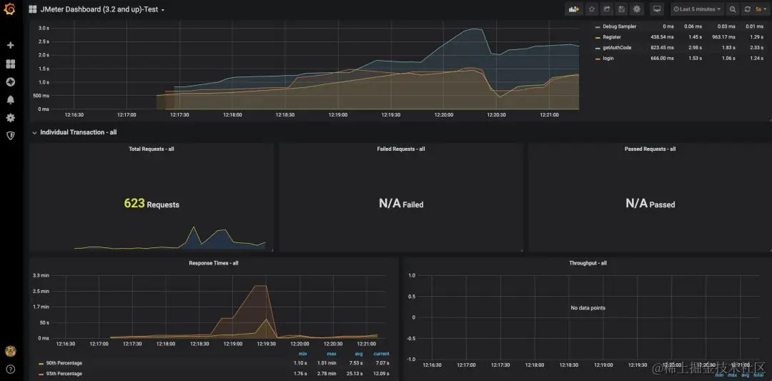
3. 效果展示及推荐学习

图片

经过一系列的奋斗之后,该到了我们检验成果的时候了。使用 Docker + JMeter + InfluxDB + Grafana 到底可以搭建怎样的性能监控平台呢?相比较 JMeter 自带的监控平台,我们搭建的性能监控平台究竟有什么优势呢?接下来就是展示成果的时候啦!

霍格沃兹测试学院 TestingStudio

图片

图片

Appium 官方说明文档:
appium.io/docs/en/wri…
appium.io/docs/en/com…

Uiautomator2 源码路径:github.com/appium/appi…

霍格沃兹测试学院 TestingStudio