实战 | 基于JMeter 完成典型电商场景(首页浏览)的性能压测

223 阅读3分钟

图片

本文为霍格沃兹测试学院优秀学员课程学习系列笔记,想一起系统进阶的同学文末加群交流。


1. 准备工作

图片                                                                               
1.1 场景预设

之前的测试中单独抽离出了一个注册登录的场景,而实际的电商场景中,绝大多数都是已经登录并保持登录状态的,用户的登录信息可能被保存在浏览器的 cookie 中或在 App 的 localstorage 中,更多的是拿到现有的 cookie 去做验证;

霍格沃兹测试学院 TestingStudio

因此这里在默认用户登录状态下抽离出一个典型的电商场景,浏览首页-添加商品-下单结算,涉及到的接口如下:

1)浏览首页

图片

2)增加浏览记录(自动触发)

图片

3)添加商品/购物车

图片

4)下订单/结算

图片

1.2 Token 数据准备

在此次演示场景中,是获取 token 值带入 header 中的 Authorization 以完成用户身份的验证,借用之前创建的注册登录脚本,获取到了很多用户 token 值保存在了本地以供测试使用:
图片

这里可以参考往期文章:《实战 | 基于电商模式的性能测试(二)—使用 JMeter 参数化功能+JSR223 PreProcessor + JSON Extractor 完成注册登录的数据驱动》

2. 脚本编写

图片

2.1 浏览首页

2.1 浏览首页

1)设置请求头的全局变量——HTTP Header Manager

由于每个请求都需要在 header 中带入 token,所以我们借用 HTTP Header Manager 来完成一个全局变量的设定。图片图片

2)token数据的参数化获取——CSV Data set Config
利用 CSV Data set Config,获取提前在 TokenFile 准备好的 token 值,传给变量 ${auth}。

霍格沃兹测试学院 TestingStudio

图片

3)事务抽离——Transaction Controller
根据场景,我们可将不同的事务进行抽离合并,以方便我们后续的数据查看,这里可以事务控制器 Transaction Controller 将首页的事务单独抽离在一起。
图片图片

4)控制首页接口比例——Loop Controller
首页中有很多商品分类,这里假设访问一次首页后会访问两次商品分类列表,那么利用 Loop Controller 来控制在它里面的商品分类列表请求 /home/productCateList/{parentId} 会被请求两次:
图片图片

5)这里可以看到商品分类接口需要传入参数 parentId:
图片

通常不太建议在压测脚本中使用同一个 id 去访问,一来是容易命中缓存,即使没有 Redis 缓存,MySQL 对于同样的请求也会有加载上的优化,这样就会对测试数据与真实场景造成误差。因此这里我们还是选择提前将分类 id 获取,通过 CSV Data set Config 传入。

查看数据库,不同的分级有多种分类信息
图片去重后获取所有的parent_id
图片将parentId保存文件中并设置CSV:

$ cat parentId_Data01122345

图片图片6)获取推荐商品设定和首页的访问量一致:

图片

7)控制首页分类专题接口比例——if Controller

这里我们设定的场景为访问专题的用户量为主页的一半,那么利用 if Controller 写方法定义,使请求数量不能被2整数的时候再执行请求,这样就可以保证请求数减半,具体如下:

图片

图片

关于/home/subjectList利用CSV Data set Config做参数化的方式和上述分类信息接口一致,这里就不再赘述:

图片

关于if Controller中函数的说明

上述的函数生成可以利用JMeter自带的函数助手(Tools->Function Helper Dialog)中的__jexl3函数或__groovy函数,对判断条件的表达式进行求值计算,生成对应的求值运算函数,然后将此运算函数复制到If ControllerExpression输入框中即可:

霍格沃兹测试学院 TestingStudio

例如本例中我们需要先获取用户请求的数量,可以先在Function Helper中选中__counter,设置为true,点击Generate & Copy to clipbord生成函数式

图片

复制函数式,再次选中__jexl3,然后设置生成counter不能整数2时的函数式:

图片

3. 实操演示

图片

脚本的首页部分已经完成,各个接口的比例按照2:4:2:1的比例安排,然后实际运行检验一下效果
图片

先起10个线程运行一次验证脚本的正确性:
从结果可以看到接口都请求成功并且按照了2:4:2:1的比例

图片

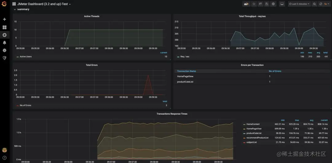
如果持续压测,也可以在 Grafana 中看到测试数据的显示:

图片

以上,后面将继续完成下单支付场景的测试。

霍格沃兹测试学院 TestingStudio