对笔记本电池的研究
设计容量&完全充电容量
- 设计容量【DESIGN CAPACITY】:笔记本电脑出厂配的电池容量设置。我们在购买电脑时,卖家宣传的也是实际容量。
- 完全充电容量:就是显示电池电量完全充满后的容量【FULL CHARGE CAPACITY】
笔记本电池报告显示电池设计与系统电池的全部充电容量之间的差异解释
- 当我们不太了解的这块知识的时,看到这里总觉得被卖家骗了。
- 比如:新买的电脑,商家说的是56 WHr,可能在我们的使用中,虽然屏幕上显示的时充满电了。但是在使用软件测试时,会发现真正并没有将电池充满可能只充了50 WHr的电。
- 其实只要差距不是很大就说明电池时没有问题的。毕竟锂电池是属于消耗品。
- 全电荷容量: 这受几个不断变化的因素的影响。(例如, 在外部温度、环境温度、系统热浸泡温度等方面的变化, 以及排放量到0% 以及全充电周期的数量等。
- 设计能力: 在使用过程中有10% 的缓冲区允许外部更改。(例如, 系统热可能会使单元格过电压过小。这样可以防止电池的峰值, 并对电池的寿命造成损坏。
- 这是标准的工业设计和实践, 电池工作的设计
电池损耗
- 电池损耗是指电池在长时间的使用,小于额定容量的实际容量。电池损耗通常被称为记忆效应,但一般仅是指笔记本记忆效应。
- 一年的电池损耗在20%左右是正常的,如果维护的好,甚至可以损失小于10%。
- 对于一些笔记本电脑电池已经使用了很长一段时间,电池损耗是不可避免的,和损失率高达30-40%,这直接影响到电池的耐力。
正确做法
- 锂电池最怕的是过充过放电,如果你每次都耗光电才充电,这样做是对电池损耗最高的一种做法,正确的做法是随用随充
查看笔记本的电池使用报告方法
第一步:Win+R键输入cmd,打开命令提示符窗口

第二步:输入powercfg /batteryreport,然后敲回车键

第三步:将报告的文件路径复制,在文件管理器搜索框中进行搜索打开
- 注意报告文件是一个html文件,可以在任意浏览器中打开

电池使用报告中的关键参数
Installed batteries

- 第一个 DESIGN CAPACITY 是指设计容量,也就是笔记本电脑出厂配的电池容量设置。
- 第二个 FULL CHARGE CAPACITY 是满电容量,这个跟电池很多因素有关,温度也会有影响,新机一般和设计容量不一定完全一样,不过一般都是正常的。
- 第三个 CYCLE COUNT 是冲电循环次数,表示系统记录的电池循环次数,一般新机应该是少于10次的,大部分机子应该是最后装系统,而会显示0次或1次。
- 报告是基于win10系统内部产生的,不代表硬件的绝对准确
- 它会记录win10系统装上去之后的数据,所以如果重装系统就看不到历史记录
- 原因是,它会记录win10系统装上去之后的数据,所以如果重装系统就看不到历史记录了。
- 同理,如果换了电池,系统则还是会保持原有的历史,但是直接参数是会读取的新电池数据
Recent usage

- Recent usage 表示的是近三天内的使用状态记录,最左边是时间。
- 中间的STATE是状态
- Active 指的是开机活动状态
- Suspended 是系统中断状态,也就是睡眠/休眠/关机
- SOURCE 指的是电源
- AC 指的是外接交流电源
- Battery 指的是使用系统电池。
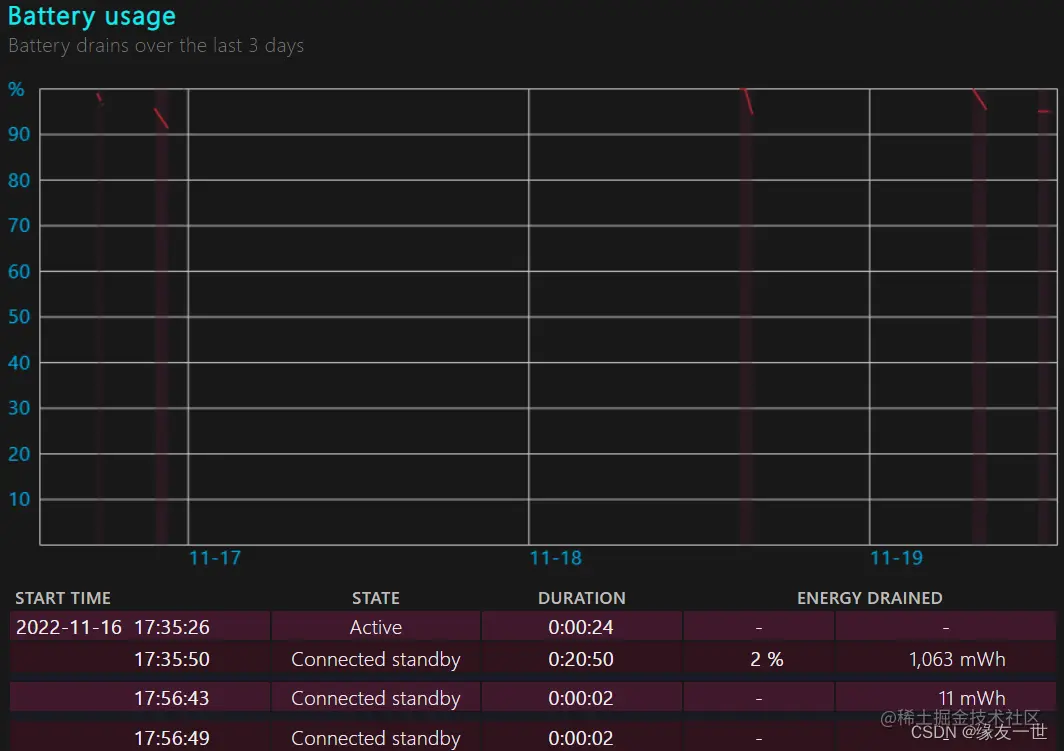
Battery usage

- Battery usage 则是电池使用活动时间记录,可以看到自己电脑的耗电曲线,以及具体的耗电时间段。
- DURATION 是活动持续时间,也就是从左边的时刻起,你用电池用了多久。
- ENERGY DRAINED 是 电量消耗,表示你这段时间消耗了百分之多少的电。
Usage history

- Usage history 是使用历史,可以直观地看到使用电池以及使用外接电源的对比情况数据。
- PERIOD是时间段
- BATTERY DURATION 是指使用电池工作的总时间。
- AC DURATION 下的是,使用外接电源工作的总时间。
Battery capacity history
- 这份报告里的历史记录只能保留最近8个月的,可以看到自己近8个月的 FULL CHARGE CAPACITY 满电容量变化情况。
- 容量有时候经过充放电的校正,也是有可能会增加的,但实际值取决于电池本身。一般情况是随着日常使用逐步下降。
Battery life estimates

- 系统根据你日常使用的工作强度,结合电池的耗电历史数据,会估算一个大概的续航时间。
- 左边一列,是对应该时段的满电容量估算续航时间,右边一列是设计容量的估算续航。

- 最底下一行,则是基于当前使用状态的估算。
HP 笔记本电脑 - 测试和校准电池 (Windows)
- 电池的最大容量会逐渐下降。要了解电池的状况,请测试电池并根据需要进行校准。
- 由于电池容量发生变化,Windows 中的充电量指示器可能不会显示充满 100%。要了解电池的状况,请测试电池并根据需要进行校准。在 Windows 电脑上,校准电池可重置电池电量,以精确显示充电量。
- 官方方法链接