快速的构建一个Web3 NFT 应用

703 阅读2分钟

快速的构建一个Web3 NFT 应用

目前正处于web2过渡到web3的重要时期,Web3是一个运行在“区块链”技术之上的“去中心化”的互联网。

多个行业也在web2时代衍生,比如互联网房产,互联网游戏,互联网电商,以及现在的互联网金融等等,这些行业的兴起改变了人们的生活, 同时也有更多的人参与到了互联网有价值的创造劳动,人们在这个创造劳动中将获得更多的财富和认可。但是在另一方面,互联网的资源也都大多都集中大厂,例如:BAT,为了所有网上公民能够获取平等地获得财富和声誉的机会,web3的产生是必然的。

而web3目前重要的资产主是虚拟货币,而我接下来要讲的是快速的建立虚拟资产交易市场平台, 以及对于虚拟货币在链游上的应用。

Mirror World Smart SDK

1、快速构建虚拟资产交易市场 (github.com/mirrorworld…)

  • 实现虚拟资产的转让,购买,上架,下架功能
  • 虚拟资产的详情以及流转记录
    -
  • 资产管理以及检索

源码链接:github.com/mirrorworld…

2、一站式服务 (app.mirrorworld.fun/)

  • 完善的用户认证系统(支持twitter、google、discord、facebook账号登录 以及邮箱登录)
  • 项目管理系统 (支持多项目管理)

image.png

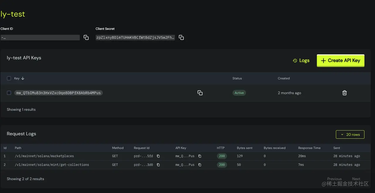
  • 数据日志监控 以及 私有key管理

image.png

  • 数据分析

image.png

  • 多市场管理(可以同时构建多个市场,并分布式管理)

image.png

  • NFT分类管理
    image.png

3、支持多种语言

支持ANDROID、UNITY、JAVASCRIPT、RUST

API文档(docs.mirrorworld.fun/overview/in…


通过以上方式,可以帮助我们快速的构建一个虚拟资产交易市场,以及提供了数据分析,项目管理,日志监控能力,如需要了解详情可以前往https://mirrorworld.fun/ 进行了解,或者私聊作者本人也可