Metabase学习教程:入门-5

610 阅读9分钟

Metabase学习教程:入门-5

Metabase之旅

Metabase是一个深层次的产品,它有许多简化商业智能的工具,从可嵌入的图表和交互式仪表板到GUI和SQL编辑器,再到审计和数据沙箱等等。

这是一篇“安装Metabase时附带的内容”的文章。Metabase有一个许多它的工具箱中的工具(我们不能在这里涵盖所有的工具),但是即使是经验丰富的Metabase用户也会从它的特性集中受益-特别是因为我们在常规剪辑中添加了主要的新功能。

图1。Metabase主页。

但首先,什么是Metabase?

什么是Metabase?

Metabase是一个开源的商业智能工具。Metabase允许您询问有关数据的问题,并以有意义的格式显示答案,无论是条形图还是详细表格。

您可以保存您的问题,并将问题分组到漂亮的仪表板中。Metabase还可以方便地与团队其他成员共享问题和仪表盘。

在较高的层次上,我们将介绍一些功能,让您:

查询和可视化数据

嵌入图表并共享结果

找到东西,保持井然有序

配置Metabase

如何查询和可视化数据

Metabase支持很多不同的数据库,并随附示例数据库供你玩玩。一旦您连接了数据源,Metabase就为您提供了许多工具来探索它们。

问题

查询生成器

你可以使用Metabase的查询生成器过滤器并汇总数据。

使用笔记本编辑器提出更复杂的问题。与自定义表达式,您几乎可以完成使用SQL所能完成的任何任务:联接表,创建自定义列,筛选和分组结果,比较时间序列,等等。另外,不懂SQL的人可以复制您的问题,并将其作为另一个问题的起点。

图2。查询编辑器。

查询生成器问题自动获取操作菜单应用于他们的可视化,允许人们点击表格或图表钻取数据.

图3.使用操作菜单若要放大图表,请查看组成聚合值的行。

使用查询生成器提出的问题可以从模型,原始表,或包含保存的问题,您可以随时将它们转换为本地SQL。

本地查询

使用本地查询编辑器用数据库的本地查询语言(通常是SQL for关系数据库,以及其他数据源查询语言,如MongoDB和Google Analytics)。对于用SQL编写的问题,可以在代码中使用变量来创建SQL模板,包括场滤波器可以创建智能下拉过滤器的变量。

图4。一个方便的数据引用选项卡在侧边栏中显示有关表的信息。

与查询生成器问题类似,您可以使用模型的结果或保存的问题作为新问题的出发点,就像你对一个表或视图。例如,参考问题123如下:

gizmo_

创建模型以用作新问题的起始数据

模型由查询生成器或SQL编辑器中的问题生成。您可以使用它们将多个表中的数据(具有自定义、计算列、列描述和其他元数据)聚集在一起,为人们提出新问题创建良好的起始数据。例如,您可以为“活动用户”或“优先顺序”构建一个模型,或者以您想要的方式为您的业务建模。

如果您发现您反复使用同一个保存的问题作为新问题的起始数据,您可能需要将保存的问题转换为一个模型,这样可以添加诸如列描述和列类型之类的元数据。您还可以在SQL查询中引用模型,就像我们上面对保存的问题所做的那样。

可视化结果

当您询问一个简单或自定义的问题时,Metabase将猜测最适合结果的可视化类型,但您可以从16个不同的可视化选项中进行选择。

图5。请从16种不同的图表类型中选择以可视化您的结果。

此外,每个可视化类型都有自己的一组选项可供自定义。你甚至可以添加自定义地图到Metabase实例。

预警

设置预警当你的结果达到目标时得到通知。

如何嵌入图表并共享结果

一旦你问了问题,是时候展示你的分析了。

创建交互式仪表板

您可以将问题和模型组织到仪表板中,并可使用Markdown文本部件.

图6。带有两个筛选器的仪表板示例:日期和状态。

您可以将筛选器添加到仪表板,并将它们连接到问题的字段以缩小结果范围。

图7。通过指定要筛选的字段,将筛选器连接到仪表板上的多个部件。

你可以链接筛选器,创建自定义目的地(跳转到另一个仪表板或外部URL),甚至有一个图表单击时更新过滤器.

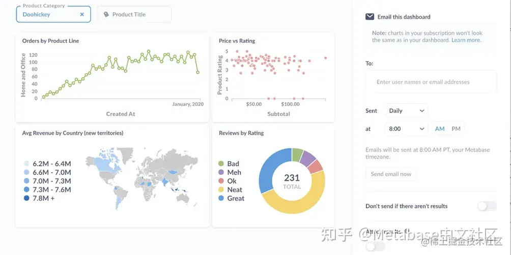
为了让用户在关键指标上保持关注,您可以设置仪表板订阅通过电子邮件或Slack。

图8。定期为电子邮件或Slack设置仪表板订阅。

嵌入问题和仪表板

你可以嵌入使用iframes的图表和仪表板。如果加入了付费计划试用商业版本,您甚至可以嵌入完整的Metabase应用程序,它允许您执行以下操作提供多租户、自助服务分析.

如何发现事物并保持井然有序

本例中的内容是数据库及其分析:问题、仪表盘和收藏你和你的团队创造。

搜索

你知道,要找到数据、指标、细分市场、仪表盘、模型和问题。您可能最常使用搜索栏,但这里的问题是您需要知道要搜索什么。

用目录来组织

用目录来组织问题、模型、仪表板和其他目录。它们就像文件系统中的文件夹一样工作,而且您可以设置目录的权限,为某些组提供编辑、查看或禁止访问的权限。对目录具有编辑访问权限的组可以将最重要的项目固定到该目录-您的“官方”仪表板。

图9.用目录组织问题和仪表板。您可以通过组设置对目录的权限。

事件和时间表

图10。绘制在时间序列上的事件。

事件和时间表您可以捕获重要的日期,并在需要时(即查看时间序列时)提供这些知识。您可以将事件组织到时间轴中,并将这些时间线与目录相关联。

浏览数据

数据浏览器列出所有数据库,并为您提供添加上下文的空间。您可以浏览表及其字段,查看示例数据,以及查询该数据的问题列表。

图11。浏览数据以浏览数据库、表和字段。

透视

为了让你先问问题,Metabase可以透视给你一张数据表。

图12。是示例数据库的Orders表的透视的一部分。

这些透视表会产生一系列问题,这些问题会以不同的方式划破数据表记录。您可以将透视表保存为仪表板,去掉您不感兴趣的任何问题,添加新问题,或者使用透视表来感受一下表格。

活动源和最近查看的

活动提要允许您查看其他人正在创建的内容(前提是您所在的组可以访问相关目录),以及您最近查看的问题和仪表板。

图13。单击齿轮图标并选择活动查看最近的活动以及最近查看的问题和仪表板。

如何配置Metabase

权限、本地化、数据建模:权力越大责任越大。

设置

图14.管理面板设置选项卡.

你可以设置电子邮件集成、自定义语言和货币等区域设置,并使用配置身份验证Google登录或LDAP或是一些付费计划:智威汤逊萨姆勒.

数据建模

Metabase将尝试猜测如何在表中显示不同的字段,但如果需要更多的控制,可以自定义Metabase如何处理每个字段,设置字段可见性、类型、格式等。

图15。自定义Metabase显示表及其字段的方式。

管理员也可以创建细分市场和指标对于常用的业务定义,如活动用户、流失用户或新产品,这样您的分析将具有跨团队共享词汇.

图16。捕获公司如何定义新产品的示例分段。

通过在分段,在一些付费计划你可以用文件夹和权限.

审计

审核仅在**企业**计划(包括自托管和Metabase云)上可用。

如果你想看看大家都在看什么,看看吧审计.

数据和目录的组权限

创建组在Metabase中,将人员添加到这些组中,并赋予组不同级别的访问权限数据库收藏.

图17。使用组向数据库和目录添加权限。

有些计划还包括设置应用程序级权限的能力:谁可以编辑Metabase设置、查看日志和调试工具,以及其他应用程序级功能。

数据沙盒

数据沙盒仅在**企业**计划(包括自托管和Metabase云)上可用。

如果您需要精确控制谁可以看到什么,请查看数据沙盒功能,了解如何使用以及列权限.

提交一个PR,或者派生源代码

Metabase是开源的,所以如果Metabase缺少您需要的功能,您可以随时自己构建它。看看我们的释放查看我们最近添加的功能,以及路线图为了我们下一步的工作。