初识Grafana Phlare

692 阅读10分钟

简单学习了解一下phlare

认识

Grafana Phlare 是一个用于聚合连续分析数据的开源软件项目。持续分析是一种可观察性信号,可让您了解工作负载资源(CPU、内存等)的使用情况,直至精确到代码行。

Grafana Phlare 与 Grafana 完全集成,允许您与其他可观察性信号相关联,如指标、日志和跟踪。

Grafana phlare的核心功能包括:

  • 易于安装:使用其单片模式,你只需要一个二进制文件即可启动并运行Grafana Phlare,无需其他依赖项。在kubernetes上,一个helm chart就可以在不同的模式下进行部署
  • 水平可扩展性:你可以在多台机器上运行Grafana Phlare,这使得你可以轻松扩展数据库,以处理你的工作负载生成的分析量
  • 高可用性:Grafana Phlare会复制传入的配置文件,确保在机器发生故障时不会丢失数据。这意味着你可以在不中断配置文件摄入和分析的情况下推出
  • 廉价、耐用的配置文件存储:Grafana Phlare使用对象存储进行长期数据存储,使其能够利用这种普遍存在的、具有成本效益的、高耐用性的技术。它兼容多种对象存储实现,包括AWS S3、谷歌云存储、Azure Blob存储、OpenStack Swift,以及任何与S3兼容的对象存储。
  • 原生多租户:Grafana Phlare的多租户架构使你能够隔离独立团队或业务部门的数据和查询,从而使这些组可以共享一个数据库

架构

Grafana Phlare具有基于微服务的架构。该系统具有多个可水平扩展的微服务,可以单独和并行运行。Grafana Phlare微服务称为组件。

Grafana Phlare的设计将所有组件的代码编译为单个二进制文件。该-target参数控制单个二进制文件将作为哪些组件运行。想快速体验的话,Grafana Phlare也可以在单体模式下运行,所有的组件在一个进程中同时运行。

Grafana Phlare大多数组件是无状态的,不需要在进程重启之间保留任何数据。一些组件是有状态的,并依靠不容易丢失的存储来防止进程重启之间的数据丢失。

Grafana Phlare包含了一组交互以形成集群的组件:DistributorIngesterQuerier

写入路径

zplUSI.png

读取路径

zplalt.png

组件

  • distributor: distributor是一个无状态组件,它从代理那里接受分析数据。然后distributor将数据分成批次并发送给多个ingesters,在ingesters之间对系列进行分片,并通过配置的复制因子复制每个系列。默认情况下,配置的复制因子为3。

  • ingester:ingester是一个有状态的组件,它首先将传入的配置文件写入写入路径上的磁盘存储中,并返回系列样本以用于读取路径上的查询。

    来自distributor的传入配置文件不会立即写入长期存储,而是保存在ingester内存中或卸载到ingester磁盘。最终,所有配置文件都写入磁盘并定期上传到长期存储。由于这个原因,queriers在读取路径上执行查询时,可能需要同时从queriers和长期存储中获取样本。

  • querier:querier是一个无状态组件,它通过获取读取路径上的配置文件系列和标签来评估查询表达式。

    querier仅使用ingester组件查询最近写入的数据。下个版本计划支持查询长期存储。

部署模式

可以采用以下两种模式之一部署Grafana Phlare:

  • 单体模式
  • 微服务模式

部署模式由-target参数决定,可以通过CLI标志或YAML配置来设置。

单体模式

单体模式是在单个进程中运行所有必需的组件,是默认的操作模式,你可以通过指定-target=all参数来设置,单体模式是部署Grafana Phlare最简单的办法。如果你想快速入门或想在开发环境中使用 Grafana Phlare,这将非常有用。要查看在 -target 设置为 all 时运行的组件列表,请使用 -modules 标志运行 Grafana Phlare

./phlare -modules

zpGJDP.png

微服务模式

在微服务模式下,组件部署在不同的进程中。扩展是按组件进行的,这允许在扩展和更细化的故障域方面具有更大的灵活性。微服务模式是生产部署的首选方法,但也是最复杂的。

在微服务模式下,调用每个Grafana Phlare进程,并将其-target参数设置为特定的Grafana Phlare组件(例如,-target=ingester-target=distributor)。要获得一个正常工作的Grafana Phlare实例,你必须部署每个必需的组件。如果你想使用微服务模式部署Grafana Phlare,那么非常建议使用kubernetes。

zpU301.png

部署

二进制单体部署

参考官方文档,也可以使用docker直接部署

  1. 下载配置Phlare

    #直接在Release下找到对应系统的二进制文件下载
    wget https://github.com/grafana/phlare/releases/download/v0.1.0/phlare_0.1.0_linux_amd64.tar.gz
    tar -zxvf phlare_0.1.0_linux_amd64.tar.gz
    
  2. 启动Phlare

    要将Grafana Phlare作为单体运行并使用本地文件系统存储,你可以创建自己的配置文件,或者使用演示配置文件。

    ##创建自己的配置文件
    vim demo.yaml
    ​
    # Do not use this configuration in production.
    # It is for demonstration purposes only.
    scrape_configs:
      - job_name: "default"
        scrape_interval: "15s"
        static_configs:
          - targets: ["127.0.0.1:4100"]
          
          
     ########使用演示配置文件#########
     curl -fLo demo.yaml https://raw.githubusercontent.com/grafana/phlare/main/cmd/phlare/phlare.yaml
    
  3. 运行phalre

    ./phlare --config.file=./demo.yaml
    
  4. 确认Phlare已准备就绪。Grafana Phlare监听端口4100

    curl localhost:4100/ready
    
  5. 配置数据源

    这里使用docker部署Grafana

    #注意:一定加上-e "GF_FEATURE_TOGGLES_ENABLE=flameGraph",默认安装的话 添加数据源的时候是找不到Phlare的
    docker run -itd --name=grafana -p 3000:3000 -e "GF_FEATURE_TOGGLES_ENABLE=flameGraph"  grafana/grafana:main
    

    浏览器打开http://ip:3000即可访问Grafana服务了。点击设置->数据源来添加Profiling数据源,选择Phlare类型的数据源

    zpTVMQ.png

    设置数据源的URL

    zpTGM4.png

    后续设置参考下面的kubernetes上部署的使用

在kubernetes部署(重点)

开始前说明

硬件要求:

  • 具有至少4个内核和16GIB RAM的单个kubernetes节点

软件要求:

  • kubernetes 1.20或更高版本
  • 适用于你的Kubernetes版本的kubectl命令
  • Helm 3或者更高

验证你是否拥有:

  • 对Kubernetes集群的访问权
  • 在Kubernetes集群中启用了持久化存储,该集群设置了一个默认的存储类。你可以改变默认的StorageClass。
  • DNS服务在Kubernetes集群中工作

在自定义命名空间安装

首先创建一个名为phlare-test的命令空间,将整个应用都部署在该命名空间中:

kubectl create namespace phlare-test

添加对应的helm存储库

helm repo add grafana https://grafana.github.io/helm-charts
helm repo update
​
#注意:https ://grafana.github.io/helm-charts上的 Helm 图表是grafana/phlare源代码的发布。

使用helm可以选择以下两种选项安装Grafana Phlare:

选项一 单体模式,只需要需要执行下面的命令即可一键安装:

helm -n phlare-test install phlare grafana/phlare

选项二 微服务模式,这里选择此方式。首先获取官方提供的默认 values 配置文件:

# Gather the default config for micro-services
curl -Lo values-micro-services.yaml https://raw.githubusercontent.com/grafana/phlare/main/operations/phlare/helm/phlare/values-micro-services.yaml

cat values-micro-services.yaml

# Default values for phlare.
# This is a YAML-formatted file.
# Declare variables to be passed into your templates.

phlare:
  components:
    querier:
      kind: Deployment
      replicaCount: 3
      resources:
        limits:
          memory: 1Gi
        requests:
          memory: 256Mi
          cpu: 100m
    distributor:
      kind: Deployment
      replicaCount: 2
      resources:
        limits:
          memory: 1Gi
        requests:
          memory: 256Mi
          cpu: 500m
    agent:
      kind: Deployment
      replicaCount: 1
      resources:
        limits:
          memory: 512Mi
        requests:
          memory: 128Mi
          cpu: 50m
    ingester:
      kind: StatefulSet
      replicaCount: 3
      resources:
        limits:
          memory: 12Gi
        requests:
          memory: 6Gi
          cpu: 1

minio:
  enabled: true

使用上面的values文件来安装Grafana Phlare,资源不多的话 可以根据实际情况修改一下配置。然后使用以下命令安装

helm -n phlare-test upgrade --install phlare grafana/phlare -f values-micro-services.yaml
​
​
Release "phlare" does not exist. Installing it now.
NAME: phlare
LAST DEPLOYED: Thu Nov 10 14:47:00 2022
NAMESPACE: phlare-test
STATUS: deployed
REVISION: 1
TEST SUITE: None
NOTES:
Thanks for deploying Grafana Phlare.
​
In order to configure Grafana to use the Phlare datasource, you need to add the Phlare datasource to your Grafana instance.
​
The in-cluster query URL is:
http://phlare-querier.phlare-test.svc.cluster.local.:4100To forward the query API to your localhost you can use:
kubectl --namespace phlare-test port-forward svc/phlare-querier 4100:4100

部署完成后查看相关服务状态是否正常:

kubectl get pods -n phlare-test
​
NAME                                  READY   STATUS    RESTARTS   AGE
phlare-agent-56986dd4b9-rrb88         1/1     Running   0          3m39s
phlare-distributor-7447b4c6c5-9lcwg   1/1     Running   0          3m39s
phlare-distributor-7447b4c6c5-fbfms   1/1     Running   0          3m39s
phlare-ingester-0                     1/1     Running   0          3m39s
phlare-ingester-1                     1/1     Running   0          3m39s
phlare-ingester-2                     1/1     Running   0          3m39s
phlare-minio-0                        1/1     Running   0          3m39s
phlare-querier-8cdf986c-ftgb5         1/1     Running   0          3m39s
phlare-querier-8cdf986c-g9nxk         1/1     Running   0          3m39s
phlare-querier-8cdf986c-mw7fh         1/1     Running   0          3m39s

等到所有 pod 的状态为RunningCompleted,就部署完成了,这可能需要几分钟。

使用

在Grafana中配置

在安装 Phlare 的同一个 Kubernetes 集群中安装 Grafana

helm upgrade -n phlare-test --install grafana grafana/grafana \
  --set image.repository=aocenas/grafana \
  --set image.tag=profiling-ds-2 \
  --set env.GF_FEATURE_TOGGLES_ENABLE=flameGraph \
  --set env.GF_AUTH_ANONYMOUS_ENABLED=true \
  --set env.GF_AUTH_ANONYMOUS_ORG_ROLE=Admin \
  --set env.GF_DIAGNOSTICS_PROFILING_ENABLED=true \
  --set env.GF_DIAGNOSTICS_PROFILING_ADDR=0.0.0.0 \
  --set env.GF_DIAGNOSTICS_PROFILING_PORT=6060 \
  --set-string 'podAnnotations.phlare.grafana.com/scrape=true' \
  --set-string 'podAnnotations.phlare.grafana.com/port=6060'

输出如下:

Release "grafana" does not exist. Installing it now.
W1110 15:03:12.989605   31904 warnings.go:67] policy/v1beta1 PodSecurityPolicy is deprecated in v1.21+, unavailable in v1.25+
W1110 15:03:13.035318   31904 warnings.go:67] policy/v1beta1 PodSecurityPolicy is deprecated in v1.21+, unavailable in v1.25+
NAME: grafana
LAST DEPLOYED: Thu Nov 10 15:03:12 2022
NAMESPACE: phlare-test
STATUS: deployed
REVISION: 1
NOTES:
1. Get your 'admin' user password by running:
​
   kubectl get secret --namespace phlare-test grafana -o jsonpath="{.data.admin-password}" | base64 --decode ; echo
​
2. The Grafana server can be accessed via port 80 on the following DNS name from within your cluster:
​
   grafana.phlare-test.svc.cluster.local
​
   Get the Grafana URL to visit by running these commands in the same shell:
​
     export POD_NAME=$(kubectl get pods --namespace phlare-test -l "app.kubernetes.io/name=grafana,app.kubernetes.io/instance=grafana" -o jsonpath="{.items[0].metadata.name}")
     kubectl --namespace phlare-test port-forward $POD_NAME 30003. Login with the password from step 1 and the username: admin
#################################################################################
######   WARNING: Persistence is disabled!!! You will lose your data when   #####
######            the Grafana pod is terminated.                            #####
#################################################################################

查看状态:

kubectl get pods -n phlare-test  |grep grafana
grafana-76cb8b56f-k6fwm               1/1     Running   0          112s

访问Grafana。可以使用以下命令在本地转发Grafana服务:

kubectl port-forward -n phlare-test service/grafana 3000:80

我这里测试,直接将Grafana的svc修改为了NodePort

kubectl get svc -n phlare-test |grep grafana
grafana                    NodePort    10.68.113.17    <none>        80:30080/TCP   6m40s

浏览器打开http://ip:30080即可访问Grafana服务了。点击设置->数据源来添加Profiling数据源,选择Phlare类型的数据源

zpTVMQ.png

设置数据源的 URL 为 http://phlare-querier.phlare-test.svc.cluster.local.:4100/

zpjeUJ.png

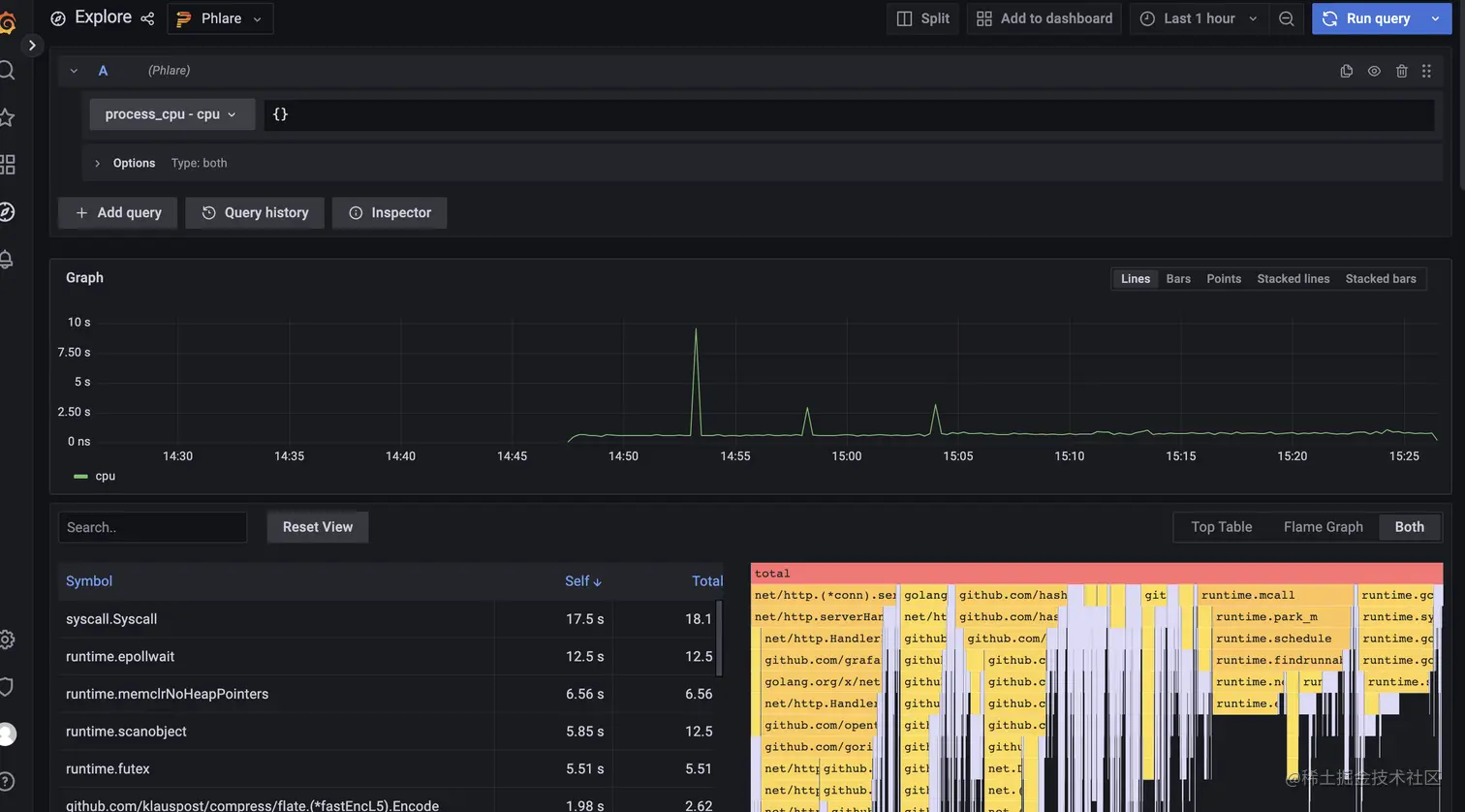
保存成功后,你应该就能够在Grafana Explore中查询配置条件,以及使用新配置的Phlare数据源创建仪表盘面板了。

使用方法和loki及Prometheus基本一样,如下图查询cpu的情况

zpjzqO.png

Phlare的helm chart使用默认配置,只要它们有正确的注释,它的代理就会抓取pod。此功能使用可能于Prometheus或Grafana Agent配置类似的relabel_configkubernetes_sd_config

为了让Phlare抓取pod,你必须在pods中添加以下注释:

metadata:
  annotations:
    phlare.grafana.com/scrape: "true"
    phlare.grafana.com/port: "8080"

phlare.grafana.com/port应该设置为你的pod为/debug/pprof/端点提供服务的端口。请注意,phlare.grafana.io/scrapephlare.grafana.io/port的值必须用双引号括起来,以确保它表示为字符串。

上面我们安装Grafana的时候配置了这两个注解,我们也就可以使用Phlare来抓取Grafana应用的profiles数据。

扩展

在Grafana上持久添加数据源

Grafana的部署没有持久化数据库,所以它不会在重启时保留数据源配置等设置。

为了确保在启动是配置数据源,请创建以下的datasources.yaml文件:

datasources:
  phlare.yaml:
   apiVersion: 1
   datasources:
   - name: Phlare
     type: phlare
     uid: phlare-test
     url: http://phlare-querier.phlare-test.svc.cluster.local.:4100/

通过运行以下命令修改Helm部署

helm upgrade -n phlare-test --reuse-values grafana grafana/grafana \
--values datasources.yaml

参考链接

官方文档

k8s技术圈