线上故障定位及JVM调优

1,530 阅读6分钟

一、线上案例

案例1:线上K8S环境,服务OOM,疯狂FGC,CPU占用100%全为 VM thread

a3e4baaed76b9d6c28fbda0b3ac2054.jpg

7797a9a321efdd5ad9c7cc1d0ee8e0d.jpg

案例2:服务hang住,用户无法登录

image.png

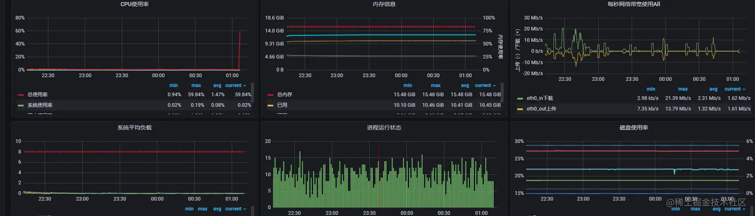
案例3:服务器内存正常,但是CPU飙高

内存使用率稳定40%左右,但是CPU使用率故障时异常高,均在80%左右

image.png

总结:线上大部分故障,都是跟内存和线程有关。本文章粗略记录下,线上故障的定位及JVM参数调优。

二、故障发生时,我们应该做什么。

  1. 服务器硬件有没有问题,网络、存储、内存、CPU情况有没有问题。如果有普罗米修斯、zabbix监控,可以直接查看监控,如果没有则需要进入服务器进行定位。

image.png 1.查看硬盘使用空间,是否有挂载点存满等。

1.1 df -h 命令查看

image.png

1.2 TOP 查看目前服务器状态,进程状态,shift+m对使用情况进行排序

image.png

1.3 查看内存等情况 free -g 或者free -m

image.png

三、定位内存故障后,我们怎么定位,调优java堆内存情况。

1. 查看当前内存大小

jmap -heap pid pid为 可以通过 ps -ef|grep java(或者关键字来查询)

整体内存可以分为堆区和非堆区 堆区: 所有new的对象都在堆区 新生代、中生代、老年代源自于对堆区的细分 Java中每新new一个对象所占用的内存空间就是新生代的空间,当java垃圾回收机制对堆区进行资源回收后,那些新生代中没有被回收的资源将被转移到中生代,中生代的被转移到老生代。 -XX:MaxNewSize=518 等是对新生代的最大值进行设置 非堆区: 包括持久带, 用来存放静态文件,如Java类、方法等。 几个参数: 1.堆(Heap)内存分配 -Xms : 初始堆大小 -Xmx: 最大堆大小,可设置为与Xms一样 -XX:NewSize=n:设置年轻代大小 2.堆(Heap)内存分配 -XpermSize = n -XMaxPermSize = n 注意-XMaxPermSize和-Xmx的总和不能超过物理机的最大内存值

查询结果如下(有些服务可能没有jmap等命令,需要额外安装,或者换docker基础镜像)

Heap Configuration:

(MaxHeapSize) = 1004535808 (958.0MB) //最大堆大小,默认为物理内存的1\4

NewSize = 1310720 (1.25MB)

MaxNewSize = 17592186044415 MB //64位操作系统理论无限制

OldSize = 5439488 (5.1875MB)

NewRatio = 2

SurvivorRatio = 8

PermSize = 21757952 (20.75MB) //非堆区大小

我们要观察几个参数:MaxHeapSize,堆内存空间,也是我们最需要关注的。如果JVM没有设置,默认为服务器的1/4,所以看这个参数,就可以大概识别服务器JVM配置是否合理。 当堆内存的年轻代进行YGC后,会有一部分对象进入老年代,当老年代满了会进行一次FGC,来再一次回收,如果FGC后依然没有办法回收大量对象,即有内存泄漏OOM。

2. 设置当前内存大小

如果堆内存过小,我们怎么设置呢,调节xms和xms即可

如tomcat配置

JAVA_OPTS="-server -Xms10240M -Xmx10240M -Xss256k -XX:PermSize=128m -XX:MaxPermSize=128m -Xmn512m

-Xms:初始heap大小,使用的最小内存,cpu性能高时,此值应该设置的大一些
-Xms:java heap最大值,使用的最大内存

-XX:PerSize:设定的最大内存的永久保存区域(后面会说)

3. 怎么定位内存的使用情况呢(GC情况)

上述,我们只是通过查询jvm的heap堆内存情况,并结合业务以及服务器参数初步判断内存是否需要调节。那如果我们内存调节后,还是会出现这种情况,怎么办。

这时候我们需要查看内存的YGC 和FGC的情况,以CMS内存回收为例:

YGC:年轻代内存回收

FGC:老年代内存回收

如果对内存年轻代、老年代回收不太清楚,可以去科普下,但是也可以直接进入如果定位FGC情况。

查看当前jvm gc情况

jstat -gcutil pid 1000(1秒) 20(次)

a3e4baaed76b9d6c28fbda0b3ac2054.jpg

S0:Survivor0已用内存百分比
S1:Survivor1已用内存百分比
E:eden已用内存百分比
O:老年代已用内存百分比
M:元空间已用内存百分比
CCS:压缩类空间已用内存百分比
YGC:Young GC触发次数 
YGCT:耗时
FGC:Full GC次数
FGCT:耗时
GCT:总耗时

上图可以看到,当前JVM环境,O区老年代快照基本全是100%,也就是老年代已经满了,怎么都回收不掉。快照时间内,FGC已经从245次,增加到了246次,这么短的时间内,就进行来一次FGC,并且内存回收不掉,基本就是OOM了。

当JVM进行FGC的时候,服务的性能是非常低下的,因为JVM要去占用大量CPU去进行内存回收,业务侧看到的就是系统卡,变慢。服务器侧的表现就是CPU飙高。

4. 定位了内存OOM,怎么定位到对象或者代码呢

4.1jmap查看内存中的对象数目、大小统计直方图

image.png

如果能粗略定位到,异常的对象则可以直接定位到相关服务,或者代码。

但是现实往往没那么简单,jmap直方图基本很难看到异常。需要导出内存快照。

4.2导出内存快债dump用工具分析

root@ubuntu:/# jmap -dump:format=b,file=/tmp/dump.dat 21711 
Dumping heap to /tmp/dump.dat ... 
Heap dump file created 
dump出来的文件可以用MAT、VisualVM等工具查看,这里用jhat查看:

关于内存泄漏的分析,可以把dump文件交给开发,或者运维和开发一起定位,本文不在展开,后续会有文章专门分析。

四、案例回归分析:

案例1分析:可以见到JVM在疯狂FGC,占用大量CPU。结合jmap查看内存情况,发现项目压根没设置堆内存大小。

案例1优化:调节JVM堆内存,导出内存快照,定位是否有异常地方。

案例2分析:提示java.lang.OutOfMemoryError: PermGen space,故意思意,是非堆区的空间不够。

ps -ef|grep tomcat
jmap -heap 19279
注意到perm Generation使用率已经84%,极有可能是非堆区空间不够用。上面配置也显示分配的默认PermSize为128M。

image.png

案例2优化:调节JVM非堆区。 杀死服务,调整tomcat参数为

JAVA_OPTS="-server -Xms10240M -Xmx10240M -Xss256k -XX:PermSize=512m -XX:MaxPermSize=512m -Xmn1024m

继续查看堆内存使用情况,可以看到使用率变成17%。应该是起到效果了。

image.png

案例3分析:可以看出内存正常,但是CPU飙高,所以肯定需要去定位进程或者线程。

案例3优化:下一篇文章展开专题