【Prometheus+Grafana系列】监控MySQL服务

129 阅读2分钟

持续创作,加速成长!这是我参与「掘金日新计划 · 10 月更文挑战」的第4天,[点击查看活动详情](juejin.cn/post/714765…

前言

前面的一篇文章已经介绍了 docker-compose 搭建 Prometheus + Grafana 服务。当时实现了监控服务器指标数据,是通过 node_exporter。Prometheus 还可用来监控很多服务,比如常见的 MySQL。本文就介绍如何通过 mysqld_exporter 来监控 MySQL 指标。

下载安装包

cd /opt
wget https://github.com/prometheus/mysqld_exporter/releases/download/v0.14.0/mysqld_exporter-0.14.0.linux-amd64.tar.gz
tar xvf mysqld_exporter-0.14.0.linux-amd64.tar.gz
mv mysqld_exporter-0.14.0.linux-amd64 mysqld_exporter
mv /opt/mysqld_exporter /usr/local/

创建监控账号并授权

在需要监控的mysql上创建账号并授权。

# 创建用户
CREATE USER 'prometheus'@'%' IDENTIFIED BY 'prometheus';
# 分配权限
GRANT PROCESS, REPLICATION CLIENT, SELECT ON *.* TO 'prometheus'@'%';

添加数据库监控账号配置

vim /usr/local/mysqld_exporter/.my.cnf
添加如下内容

[client]
user=prometheus
password=prometheus
port=3306

启动exporter客户端

/usr/local/mysqld_exporter/mysqld_exporter --config.my-cnf=/usr/local/mysqld_exporter/.my.cnf

先手动启动exporter看一下日志,若有错误根据输出调整即可。手动运行没问题后,则进行下一步将其添加到系统服务中。

添加到系统服务

vim /etc/systemd/system/mysqld_exporter.service
添加如下内容

[Unit]
Description=mysqld_exporter
After=network.target
[Service]
ExecStart=/usr/local/mysqld_exporter/mysqld_exporter --config.my-cnf=/usr/local/mysqld_exporter/.my.cnf
Restart=on-failure
[Install]
WantedBy=multi-user.target

加载并重启服务

# 加载配置
systemctl daemon-reload
# 启动服务
systemctl restart mysqld_exporter.service
# 查看服务状态
systemctl status mysqld_exporter.service
# 配置开机启动
systemctl enable mysqld_exporter.service

查看收集数据

访问exporter服务地址,查看数据收集情况。

curl http://192.168.2.192:9104/metrics

修改 prometheus 配置文件,添加新节点

修改 prometheus 下的配置,prometheus.yml,添加如下内容。

scrape_configs:  
  # 添加job
  - job_name: 'mysql-192'
    static_configs:
     # 配置监控端,即上面我们启动的 mysqld_exporter 服务
     - targets: ['192.168.2.192:9104']
       labels:
          instance: mysql

重启 prometheus 服务

上一步修改了 prometheus.yml,需要重启下 prometheus 服务。

cd /var/workspace/docker-prometheus
docker-compose stop prometheus
docker-compose up -d --build prometheus

查看 prometheus 中服务添加情况

查看 targets 是否添加成功
image.png

查看 mysql 监控信息

mysql_global_status_aborted_clients

image.png

在 grafana 中添加 data sources

image.png

image.png

image.png

添加 prometheus 服务地址,此处由于服务是基于 docker-compose 构建的,没有填写ip,直接填写服务名即可。

在 grafana 中导入 mysql 监控

image.png
输入官方模版 id,7362,点击 load。然后按照下图选择确认即可。
image.png

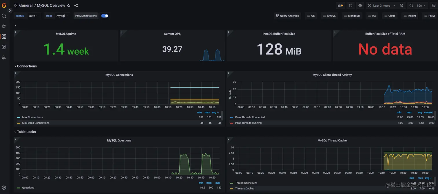
监控展示

上一步导入成功后,会自动跳转到监控面板页面,如下图。默认的格式已经非常丰富可以直接使用了,也可以根据自己需求调整位置和配置。
image.png