Linux 环境下针对进程维度的监控实现

141 阅读19分钟

一、背景介绍

运维工作中可能会遇到这么一个痛点,因线上机器基本都是单机多实例,有时候会出现因为某个实例而影响了整个机器的性能。因缺少进程级别的监控,事后想分析是哪个实例跑满了系统资源往往比较困难。为了解决这一痛点,迫切希望实现进程级别的监控。

进程级别的资源监控,包括但是不限于CPU, 内存, 磁盘IO, 网络流量。

二、前期准备

经了解,有一个process_exporter可以实现进程监控,但是在实际调研及测试发现,该工具有些不足:

process_exporter github.com/ncabatoff/p…

  • 监控的对象必须预先配置

我们线上单台机器可能部署有20个实例,要么是将20个实例的配置放在一个process_export,要么是单个实例一个process_export,不管哪种方式部署process_export可能都有些麻烦,另外新加一个想监控的对象也需要重新维护一下process_exporter。

我希望是添加待监控机器后能自动发现所有活跃的进程。

  • 不能监控进程的网络情况

测试process_exporter发现只有,io、内存、cpu等使用情况,没找到网络监控的指标。

我们线上机器很多还是千兆网卡,监控网络使用情况的需求更大。

  • 额外的需求

我们的环境可能会有一些临时进程(不是常驻进程)。

三、需求实现

1、监控采集

最开始的思路很简单,就想着使用一些系统工具直接读结果进行解析。但是领导觉得读取它们的采集结果可能稍微重了一点,可能效率不高,达不到小粒度采集,所以想让我研究一下直接抓取【/proc/pid/】下面运行态的数据,这种方式效率应该是最高的。但是在实际测试过程中发现,想要通过【/proc/pid/】来实现进程监控的方案真是困难重重,以至于后来暂时放弃该方案了,不过还是想简单聊一下这个的测试历程。

[root process-exporter]# ls /proc/1
attr       auxv    clear_refs  comm             cpuset  environ  fd      gid_map  limits    map_files  mem        mounts      net  numa_maps  oom_score      pagemap      personality  root   schedstat  setgroups  stack  statm   syscall  timers   wchan
autogroup  cgroup  cmdline     coredump_filter  cwd     exe      fdinfo  io       loginuid  maps       mountinfo  mountstats  ns   oom_adj    oom_score_adj  patch_state  projid_map   sched  sessionid  smaps      stat   status  task     uid_map
[root process-exporter]# 

这个连接比较详细的介绍了【/proc/pid】下面的文件/目录 github.com/NanXiao/gnu…

(1)CPU状态抓取

直接翻车,在【/proc/pid/】下面没找到CPU相关的状态数据。

有知道的大佬请指导一下。

(2)MEM状态抓取

内存可以通过【/proc/pid/status】文件进行抓取。

$ grep "VmRSS:" /proc/3948/status 
VmRSS:	19797780 kB
$

(3)io状态抓取

同理,io也可以通过【/proc/pid/io】文件进行抓取。

$ grep "bytes" /proc/3948/io
read_bytes: 7808071458816
write_bytes: 8270093250560

(4)网络状态抓取

这个也直接翻车,在【/proc/pid/】下面倒是找到了跟网络相关的信息,比如【/proc/pid/net/dev】,还有【/proc/pid/netstat】。

起初以为dev这个文件是保存了进程级网络传输数据,但是发现这个文件记录的网络流量是整个网卡的,就是说【/proc/pid/net/dev】和【/proc/net/dev】这两个文件记录的网络流量字节数基本一样大。具体测试如下:

首先模拟两个网络传输的进程,因为我测试的机器是有NFS,所以直接从NFS拷贝到本地,就模拟了网络传输。

$  ps -ef|grep -- "cp -i -r"|grep -v grep
root      66218 111973 12 17:14 pts/1    00:00:11 cp -i -r Backup_For_TiDB/15101/2022-06-20 /work
root      67099 122467 10 17:14 pts/2    00:00:09 cp -i -r Backup_For_TiDB/15001/2022-06-20 /work

进程号分别是 66218 67099

然后通过同时打印两个pid对应的【/proc/pid/net/dev】文件及系统的【/proc/net/dev】文件做对比

$  cat /proc/66218/net/dev /proc/67099/net/dev /proc/net/dev |grep eth0 && sleep 1 && echo "------------------------" && cat /proc/66218/net/dev /proc/67099/net/dev /proc/net/dev|grep eth0
  eth0: 364616462197417 249383778845    0    0    0     0          0         0 77471452119287 170038153309    0    0    0     0       0          0
  eth0: 364616462197417 249383778845    0    0    0     0          0         0 77471452119287 170038153309    0    0    0     0       0          0
  eth0: 364616462197417 249383778845    0    0    0     0          0         0 77471452119287 170038153309    0    0    0     0       0          0
------------------------
  eth0: 364616675318586 249383924598    0    0    0     0          0         0 77471456448161 170038229547    0    0    0     0       0          0
  eth0: 364616675318586 249383924598    0    0    0     0          0         0 77471456449457 170038229571    0    0    0     0       0          0
  eth0: 364616675318586 249383924598    0    0    0     0          0         0 77471456449835 170038229578    0    0    0     0       0          0
$  

可以看到,这三个【/proc/66218/net/dev】【/proc/67099/net/dev】 【/proc/net/dev】的eth0网卡的流量是一样的,就是说【/proc/pid/net/dev】实际也是系统的流量开销,而不是单个进程对应的流量开销。

【/proc/pid/net/dev】这个不行就怀疑【/proc/pid/net/netstat】这个文件是我需要的,但是很难受,几乎看不懂里面的信息,找了很多资料才大致弄清楚里面的数据,最终发现也不是需要的数据。

/proc/pid/net/netstat的详情可以参考这里 github.com/moooofly/Ma…

最终还是妥协了,老老实实使用现成的工具进行采集吧。

top free ps iotop iftop等工具

2、数据分析

确定了采集方式后就是数据的分析了,下面准备挨个分析一下。

(1)CPU

下面这几个是整机的情况

$ lscpu|grep 'NUMA node0 CPU(s)'|awk '{print $NF}'|awk -F'-' '{print $2+1}'  #机器CPU核心数
$ uptime|awk -F'average: ' '{print $2}'|awk -F, '{print int($1)}'            #机器当前负载情况
$ top -b -n 1|grep '%Cpu(s):' |awk '{print int($8)}'  #idle
$ top -b -n 1|grep '%Cpu(s):' |awk '{print int($10)}' # iowait

这部分比较简单,直接记录即可。

下面是针对进程抓取CPU使用情况

$ top -b -n 1|grep -P "^[ 0-9]* "|awk 'NF==12 {
    if($9 > 200 || $10 > 10) {
        for (i=1;i<=NF;i++)
            printf $i"@@@";
        print "";
    }
}'  #进程使用CPU百分比,内存百分比,仅记录使用到cpu和内存的进程

这部分稍微有点复杂,结果会保存到top_dic字典。

这个操作的目的是想着记录进程的cpu内存使用情况,但是会发现top的详情里面并没有进程信息,所以还需要结合ps辅助一下,具体如下:

ps -ef|awk '{printf $2"@@@" ;for(i=8;i<=NF;i++) {printf $i" "}print ""}'

这部分结果会保存到ps_dic字典。只需要记录pid和进程详情即可,所以对ps做了分析后最后的结果就是【pid@@@process_info】,最终top_dic和ps_dic通过pid关联

(2)MEM

下面是整机的情况

$ free |grep '^Mem:'|awk '{print int($2/1024/1024),int($3/1024/1024),int(($2-$3)/1024/1024)}'

下面是针对进程抓取MEM使用情况

#进程使用MEM百分比在cpu部分就已经采集

内存这块是为了方便并没有使用proc下面的运行态数据,如果从proc下面采集需要遍历所有pid,感觉比较麻烦,还不如直接通过top采集一次来的方便(还是顺便采集)。但是也有一个弊端,最终计算进程使用内存大小会多一个操作,即需要根据MEM百分比对其进行计算换成具体字节数。

(3)磁盘

下面是整机的磁盘使用情况

$ df|grep ' " + part + "'|awk '$2 > 1024 * 1024 * 50 && /^\//{print $1,int($2/1024/1024),int($3/1024/1024),int($4/1024/1024)}'  #磁盘使用情况

需要数据盘的挂载点,如果没有配置挂载点会记录整个机器的所有挂载点(大于50GB的挂载点)的使用情况。

下面是针对进程抓取io使用情况

$ iotop -d 1 -k -o -t -P -qq -b -n 1|awk -F' % ' '
    NR>2{
        OFS="@@@";
        split($1,a," ");
        if(a[5] > 10240 || a[7] > 10240 ) {
            print a[1],a[2],a[5]a[6],a[7]a[8],$NF;
        }
    }
    NR<3{
        print $0;
    }'|awk '
    {
        if(NR==1){
            print $1,$2,$6,$13;
        } else if(NR==2) {
            print $1,$2,$5,$11;
        } else {
            print $0;
        }
    }'

这个采集也稍微有点复杂,结果会保存到iotop_dic字典,通过pid和top_dic和ps_dic这两个字典关联。需要注意的是,在实际测试过程中发现,部分进程的详情非常长,所以为了避免数据冗余,进程信息会记录到单独的表【tb_monitor_process_info】,并记录该串的md5值且将md5作为唯一键,这样可以避免空间的浪费。在展示的时候仅需要通过md5值作为关联条件即可。

我们需要对结果做分析并加工成我们需要的,我觉得有用的就是【时间】【pid】【读io】【写io】【进程信息】,以及对于io访问量少的进程直接过滤掉。

综上,进程级别的cpu,内存,io使用情况的采集数据上报给server端大概是下面这样:

    {
        "19991":{
            "cpu":"50.0",
            "mem":"12.5",
            "io_r":"145",
            "io_w":"14012",
            "md5":"2932fb739fbfed7175c196b42021877b",
            "remarks":"/opt/soft/mysql57/bin/mysqld --defaults-file=//work/mysql23736/etc/my23736.cnf"
        },
        "58163":{
            "cpu":"38.9",
            "mem":"13.1",
            "io_r":"16510",
            "io_w":"1245",
            "md5":"c9e1804bcf8a9a2f7c4d5ef6a2ff1b62",
            "remarks":"/opt/soft/mysql57/bin/mysqld --defaults-file=//work/mysql23758/etc/my23758.cnf"
        }
    }

(4)网络

网络的监控有点难受,没法基于pid做分析,只能通过ip:port分析来回的流量。

下面是整机的网络使用情况

$ iftop -t -n -B -P -s 1 2>/dev/null|grep Total |awk '
    NR < 3 {
        a = $4;
        if ($4 ~ /MB/) {
            a = ($4 ~ /MB/) ? 1024 * int($4) "KB" : $4;
        } else if ($4 ~ /GB/) {
            a = ($4 ~ /GB/) ? 1024 * 1024 * int($4) "KB" : $4;
        }
        a = (a ~ /KB/) ? int(a) : 0
        print $2, a;
    }
    NR == 3 {
        b = $6;
        if ($6 ~ /MB/) {
            b = ($6 ~ /MB/) ? 1024 * int($6) "KB" : $6;
        } else if ($6 ~ /GB/) {
            b = ($6 ~ /GB/) ? 1024 * 1024 * int($6) "KB" : $6;
        }
        b = (b ~ /KB/) ? int(b) : 0
        print $1, b;
    }'

下面是进程级别的网络使用情况

$ iftop -t -n -B -P -s 2 -L 200 2>/dev/null|grep -P '(<=|=>)'|sed 'N;s/\\n/,/g'|awk 'NF==13{
    if($4 ~ /(K|M|G)B/ || $10 ~ /(K|M|G)B/) {
        if(($4 ~ /KB/ && int($4) > 10240) ||
            ($10 ~ /KB/ && int($10) > 10240) ||
            ($4 ~ /MB/ && int($4) > 10240) ||
            ($10 ~ /MB/ && int($10) > 10240) ||
            ($4 ~ /GB/ || $10 ~ /GB/)) {
                print $2,$4,$8,$10
            }
        }
    }'

这部分比较麻烦的是单位换算及计算。这部分会将结果保存到iftop_dic。

这个采集也稍微有一点复杂,需要对结果做分析并加工成我们所需要的。我认为有用的就是【出ip:port】【出口流量】【回ip:port】【入口流量】。最后进程网络使用情况的采集数据上报给server端大概是下面这样子。

{
    "net":{
        "speed":"1000",
        "send":"7168",
        "receive":"8192",
        "Total":"16384",
        "time":"2022-06-29 20:16:20",
        "iftop" : {
            "192.168.168.11:55746":[
                {
                    "remote":"192.168.168.13:18059",
                    "out":"7.94KB",
                    "in":"307KB"
                }
            ],
            "192.168.168.11:60090":[
                {
                    "remote":"192.168.168.13:18053",
                    "out":"6.73KB",
                    "in":"307KB"
                }
            ]
        }
    }
}

至此,所有采集项的监控数据都已经拿到了,下面就是将数据入库了。

3、数据入库

监控数据分析了以后,就是将其记录下来,本项目采用MySQL来保存数据,其中不免涉及一些二次分析,以及注意事项,这里不准备介绍,放在注意事项部分进行介绍。

4、数据展示

完成了数据分析,数据记录,最后的工作就是将数据展示出来,供运维人员在需要的时候随时查看分析,本项目采用grafana将数据展示出来,这个部分有些注意事项,这里也不准备介绍,放在注意事项进行介绍。可以先来看个效果图:

输入图片说明

四、注意事项

使用python3实现代码部分,所有注意事项的解决方案也是仅针对python3语法来实现的。

1、ssh环境

数据的采集是通过rpc实现,但是server端对client的管理都是依赖ssh,所以必须保证server到所有的client都能ssh免密登录。

2、长连接

跟MySQL的通信,建议使用长连接。尤其是需要监控的机器个数比较多,如果是短连接会频繁跟MySQL进行创建连接释放连接,存在一定的不必要开销。

def f_connect_mysql(): #建立连接
    """
    建立连接
    """
    state = 0

    try :

        db = pymysql.connect(monitor_host, monitor_user, monitor_pass, monitor_db, monitor_port, read_timeout = 2, write_timeout = 5) #连接mysql

    except Exception as e :

        f_write_log(log_opt = "ERROR", log = "[ 建立连接失败 ] [ " + str(e) + " ]", log_file = log_file)

        db = None
        
    return db

def f_test_connection(db):
    """
    测试连接
    """
    try:

        db.ping()

    except:

        f_connect_mysql()

    return db

def f_close_connection(db):
    """
    关闭连接
    """
    try:

        db.close()

    except:

        db = None

    return db

需要注意,如果是多线程的话建议每个线程维护一个连接,或者添加互斥锁,这样可以避免部分异常。

3、做减法

因为我们是基于机器去做的进程监控,难免会出现很多被监控的对象(一台机器上千个服务也不是不可能),在测试过程中没有发现这个问题影响很大,但是在实际上线后发现,如果不优化这个部分会导致metrics太多,grafana的渲染很慢,所以对于不必要的采集记录,可以在采集的时候就过滤掉,能一定程度避免client到server端的网络开销,也能减少磁盘空间的开销,还提升grafana的出图效率。

优化后,在配置文件提供了配置项,只有当进程使用系统资源满足阈值才会被采集。

4、超时机制

(1)操作MySQL的超时

既为了代码的健壮性,也是为了程序的持续、稳定性都建议加上超时参数,可以避免因为一些极端场景导致读数或者写数卡住。

(2)采集数据的超时

生产环境的复杂性,什么都可能发生,即便是一条简单到不能再简单的命令也可能出现卡住,所以加上超时机制吧。这里需要注意,在添加超时机制的时候发现有些问题,具体测试如下:

Python 3.7.4 (default, Sep  3 2019, 19:29:53) 
[GCC 4.8.5 20150623 (Red Hat 4.8.5-16)] on linux
Type "help", "copyright", "credits" or "license" for more information.
>>> import datetime,subprocess
>>> s_time = datetime.datetime.now()
>>> res = subprocess.run("echo $(sleep 10)|awk '{print $1}'",shell=True,stdin=subprocess.PIPE,stdout=subprocess.PIPE,stderr=subprocess.PIPE,encoding="utf-8",timeout=2)

省略了很多错误输出

subprocess.TimeoutExpired: Command 'echo $(sleep 10)|awk '{print $1}'' timed out after 2 seconds
>>> e_time = datetime.datetime.now();
>>> 
>>> print(s_time)
2022-06-23 13:05:37.886864
>>> print(e_time)
2022-06-23 13:05:48.353889
>>> print(res)
Traceback (most recent call last):
  File "<stdin>", line 1, in <module>
NameError: name 'res' is not defined
>>> 

可以看到【subprocess.run】设置了两秒超时,但是两秒后没有抛出异常并结束执行,从执行时间看s_time跟e_time相差11秒,但是整个执行结果是异常的(res都没有结果),就是说并没有起到预想的超时效果(预想的效果是到超时阈值后终止执行,返回异常)。

如果操作命令是简单的命令就没事,比如将【echo (sleep 10)|awk '{print 1}'】改成【sleep 10】,这个超时机制就正常。

针对这个超时机制可能会出现失效的情况,在代码里面直接用系统命令timeout代替了。

5、返回值

如果操作命令带管道等复杂命令,返回值可能并不可信。具体测试如下

>>> res = subprocess.run("echoa|awk '{print $1}'",shell=True,stdin=subprocess.PIPE,stdout=subprocess.PIPE,stderr=subprocess.PIPE,encoding="utf-8",timeout=2)
>>> res.returncode
0
>>>

【echoa|awk '{print $1}'】管道左边的操作是错误的,所以整个返回结果应该是非零(预期是这样),但是这里返回了0。原因是在管道操作的场景,bash默认情况是仅获取最后一个管道的执行返回状态码,例如【comm1|comm2|comm3】,如果comm1执行成功,comm2执行失败,但是comm3执行成功,那整个返回状态就是执行成功。

解决方案如下

>>> res = subprocess.run("set -o pipefail;echoa|awk '{print $1}'",shell=True,stdin=subprocess.PIPE,stdout=subprocess.PIPE,stderr=subprocess.PIPE,encoding="utf-8",timeout=2)
>>> res.returncode
127
>>> 

执行命令前先加一个set -o pipefail,关于set -o的解释可以参考下面的描述。

-o    If set, the return value of a pipeline is the value of the last (rightmost) command to exit with a non-zero status, or zero if all  com‐mands in the pipeline exit successfully.  This option is disabled by default.

五、工作原理

输入图片说明

1、server

  • 线程1

这个线程会做三个事情:

(1)在server重启的时候会去读【tb_monitor_version】表,判断当前版本号跟MySQL记录的版本号是否一致,如果不一致就会去更新MySQL记录的版本号。然后将【tb_monitor_host_config】表所有istate=2的节点更新为istate=1。

(2)管理client上线下线,每30s去读一次【tb_monitor_host_config】表,将需要上线的节点或者需要下线的节点进行维护。istate=1表示需要上线,就会去部署监控脚本(升级就更新代码),并更新为istate=2,istate=0表示需要下线,会去下线该client节点并更新为istate=-1。

(3)管理client状态,每30s去读一次【tb_monitor_host_config,tb_monitor_alert_info,tb_monitor_host_info】表(三表关联),将最近两分钟没有上报的client且最近5min没有被告警的节点统计出来并告警。

  • 线程2

这个线程做两个事:

(1)等待client上报监控数据,然后进行二次分析并写到MySQL中。

(2)返回当前版本号给client。

2、client

client端会做三个事情

(1)六线程并行去采集【机器cpu】【机器内存】【机器磁盘】【机器网络】【进程网络】【进程io,进程cpu,进程内存】。采集完毕后,主线程会进行分析并上报给server端。

(2)在上报过程中如果遇到连续三次server都是异常状态就会将server异常记录(避免多个client同时告警)到【tb_monitor_alert_info】表发送告警。

(3)上报完成后会判断自己的版本号跟server端返回的版本号是否一致,如果不一致就会退出程序,等待crontab拉起,以此完成升级。

server端完成代码更新,在重启server的时候会将新代码同步到各个client。

3、MySQL

MySQL的作用是存版本信息,client ip配置,监控数据,以及告警状态等。

4、grafana

grafana的作用是从MySQL读取监控数据并展示出来。

5、alert

采用企业微信的机器人作为告警通道。

六、使用限制

1、系统环境

(1)操作系统版本及内核。

$ uname -a
Linux 3.10.0-693.21.1.el7.x86_64 #1 SMP Wed Mar 7 19:03:37 UTC 2018 x86_64 x86_64 x86_64 GNU/Linux
$ cat /etc/redhat-release
CentOS Linux release 7.4.1708 (Core)

其他版本没有测试过,不确定是否能用。

(2)系统工具

监控数据采集依赖于操作系统工具,主要依赖如下:

awk,grep,sed,tr,md5sum
top,iftop,iotop
df,free,lscpu,uptime
ip,netstat
rsync,python3
cd,ssh,timeout

server端到client要有免密登录。

2、软件环境

软件版本可能存在兼容性问题,所以其他版本不确定是否能用,请各自测试调试。

(1)Python环境

3.7.4

(2)MySQL版本

5.7.26

(3)grafana版本

8.3.1 建议小版本也要一致。 dl.grafana.com/enterprise/…

七、使用介绍

1、部署server

(1)clone项目
mkdir -p /opt/soft/git
cd /opt/soft/git
git clone https://gitee.com/mo-shan/rpc_for_process_monitor.git

依赖Python3环境,建议3.7.4,要求python3在PATH里面,安装过程略。

(2)部署server
cp -r /opt/soft/git/rpc_for_process_monitor /opt/soft/rpc_for_monitor  #注意这里的目录是有区别的, 主要是希望开发环境跟实际部署的目录不一样, 避免失误
cd /opt/soft/rpc_for_monitor
$ tree -L 2
.
├── conf
│   └── config.ini                  #配置文件
├── img                             #忽略
│   ├── all-info.png
│   ├── cpu-info.png
│   ├── disk-info.png
│   ├── grafana-data-source-1.png
│   ├── grafana-data-source-2.png
│   ├── grafana-data-source-3.png
│   ├── grafana-data-source-4.png
│   ├── grafana-data-source-5.png
│   ├── grafana-data-source-6.png
│   ├── grafana-data-source-7.png
│   ├── mem-info.png
│   ├── net-info.png
│   └── process-info.png
├── init                            #初始化文件
│   ├── grafana.json                #grafana配置模板
│   ├── init.sql                    #mysql建表语句
│   └── requirements.txt            #python3依赖的模块
├── lib                             #库文件
│   ├── Config.py                   #解析config.ini
│   ├── ConnectMySQL.py             #连接并操作mysql
│   ├── globalVar.py                #全局变量
│   ├── Public.py                   #公共函数
│   └── __pycache__
├── LICENSE
├── logs                            #日志目录
│   └── info.log                    #日志文件
├── py37env                         #虚拟环境,要求在/opt/soft/rpc_for_monitor/py37env下才能使用(activate等文件的路径写死了)
│   ├── bin
│   ├── include
│   ├── lib
│   └── pip-selfcheck.json
├── README.md                       #帮助文档
├── rpc.py                          #主程序
├── start_server.sh                 #server端的启动脚本
└── state                           #忽略
    └── state.log

11 directories, 28 files
(3)配置server
vim conf/config.ini #根据实际情况进行编辑

如果需要变更项目目录,需要将【lib/Config.py】文件的变量【config_file】也改一下。

[global]
version       = 1.1   #版本号, 通过这个变量控制server和client的代码,如果server发现这个配置跟表里保存的版本不一致就认为代码进行了变更,就会将新代码传到client,client如果发现自己的版本和server版本不一样会进行重启,以此达到升级效果。
interval_time = 30    #监控采集粒度单位是秒,即30秒一次,这个不是完全精确的30s一次
retention_day = 30    #监控数据保留天数,即30天
log_file = /opt/soft/rpc_for_monitor/logs/info.log #日志文件
script_dir = /opt/soft/rpc_for_monitor             #脚本目录,不建议变更
mount_part    = /work  #数据盘挂载点, 也可以不配置,置为空,但是不能删除这个配置项
log_size      = 20     #日志文件大小(MB)限制,超过这个值就会删除历史日志

[RULE] 
cpu = 200    #采集的阈值,200表示某个进程使用cpu大于等于200%才会被采集
mem = 10     #采集的阈值,10表示某个进程使用内存大于等于10GB才会被采集
io  = 10240  #采集的阈值,10240表示某个进程使用io(读写有一个就算)大于等于10MB才会被采集
net = 10240  #采集的阈值,10240表示某个进程使用网络(进出有一个就算)大于等于10MB才会被采集

[CLIENT]
path = xxxx  #预定义一下操作系统的path,因为client会维护一个cront任务,所以避免因为环境变量问题导致脚本执行报错,需要定义一下path
python3 = /usr/local/python3 #python3安装目录
py3env = /opt/soft/rpc_for_monitor/py37env #python3虚拟环境目录,工程自带了一个虚拟环境,可以直接用(前提是脚本目录没有变更)

[MSM]
wx_url  = xxxx   #企业微信报警url,告警功能需要用户自己修改一下并测试(如果是告警机器人url+key,可以直接配上就能用,本例就是通过企业微信机器人发送告警)

[Monitor]  #存放监控数据的MySQL的配置
mysql_host      = xxxx
mysql_port      = xxxx
mysql_user      = xxxx
mysql_pass      = xxxx
省略部分不建议变更的配置

所有目录不建议修改, 要不然需要变更的地方太多,容易出错。

2、部署MySQL

安装MySQL略,建议的版本:5.7

(1)新建必要的账户

用MySQL管理员用户登录并操作。

create user 'monitor_ro'@'192.%' identified by 'pass1'; #密码请根据实际情况变更

grant select on dbzz_monitor.* to 'monitor_ro'@'192.%';

create user 'monitor_rw'@'192.%' identified by 'pass2';

grant select,insert,update,delete on dbzz_monitor.* to 'monitor_rw'@'192.%';

monitor_ro用户给grafana使用, monitor_rw用户是给程序写入监控数据的(server端写数据,client上报给server)。所以注意的是,monitor_ro用户要给grafana机器授权,monitor_rw用户要给所有监控对象授权,这个目的是用来控制当server失联了,第一个发现的client就会向表里写一条告警记录并告警,避免其他client重复操作。

(2)初始化MySQL

用MySQL管理员用户登录并操作。

cd /opt/soft/rpc_for_monitor
mysql < init/init.sql 

所有表放在dbzz_monitor库下

(dba:3306)@[dbzz_monitor]>show tables;
+----------------------------+
| Tables_in_dbzz_monitor     |
+----------------------------+
| tb_monitor_alert_info      |   # 告警表, 触发告警就会在里面写入一条记录, 避免同一时间多次告警。
| tb_monitor_disk_info       |   # 磁盘信息表,多个盘会记录多条记录
| tb_monitor_host_config     |   # client配置表,需要采集监控的机器配置到这里面就行
| tb_monitor_host_info       |   # 系统层面的监控记录到这里面
| tb_monitor_port_net_info   |   # 端口级别的网络监控会记录到这里面
| tb_monitor_process_info    |   # 这里面是记录了进程信息,全局的
| tb_monitor_process_io_info |   # 这里是记录的进程的io监控数据
| tb_monitor_version         |   # 记录版本号,及版本号变更时间
+----------------------------+
6 rows in set (0.00 sec)

(dba:3306)@[dbzz_monitor]>

所有表都有详细的注释,请看表的建表注释。

3、配置client

配置客户端很简单,只需要往MySQL表里面写入一条记录。

use dbzz_monitor;
insert into tb_monitor_host_config(rshost,istate) select '192.168.168.11',1;  
#多个机器就写多条记录,server端会有后台线程定时扫描tb_monitor_host_config
#如果有待添加的client就会进行部署
#如果需要下线监控节点直接将istate状态改成0即可

这里有个限制条件,这个client端已经有python3环境,否则会报错。

4、部署grafana

安装略。

grafana版本:8.3.1,建议小版本也要一致。 dl.grafana.com/enterprise/…

这部分涉及到grafana的配置,所有的配置都已经导成json文件,用户直接导入即可。

具体的操作如下。

(1)新建DataSource

新建一个数据源

输入图片说明 输入图片说明

需要选择MySQL数据源

输入图片说明

数据源的名称要求写【dba_process_monitor】,如果跟grafana配置不一致可能会有影响。

输入图片说明

(2)导入json配置
$ ll init/grafana.json 
-rw-r--r-- 1 root root 47875 Jun 23 14:28 init/grafana.json

输入图片说明

输入图片说明

输入图片说明

本配置是在grafana 8.3.1 版本下生成的。需要注意一下版本,不同版本可能不兼容。如果版本不一致导入会导致出图失败,需要用户自己重新配置grafana,出图的sql可以参考一下grafana配置文件的rawSql的配置【grep rawSql init/grafana.json】。

  • 建议1:【Lagend】的配置都改成【as table】,要不然如果指标太多显示出来的会很乱
  • 建议2:选择单位的时候对于不希望进行转换的可以选【Custom unit】属性
  • 建议3:【Stacking and null value】属性建议设置为【null as zero】

5、启动server

将server端的启动脚本配置到crontab中,可以起到守护进程的作用。

echo "*/1 * * * * bash /opt/soft/rpc_for_monitor/start_server.sh" >> /var/spool/cron/root

client端不用管,server启动以后会自动去管理client。

配置完成后,等待一分钟查看日志【/opt/soft/rpc_for_monitor/logs/info.log】,可以看到类似下面的日志。

[ 2022-06-30 15:13:01 ] [ INFO ] [ V1.1 Listening for '0.0.0.0:9300' ]
[ 2022-06-30 15:13:04 ] [ INFO ] [ 新加监控节点成功 ] [ 192.168.168.11 ]
[ 2022-06-30 15:13:11 ] [ INFO ] [ 监控数据上报成功 ] [ 192.168.168.11 ] 

端口默认是9300,可以通过修改【/opt/soft/rpc_for_monitor/start_server.sh】这个文件就行变更监听端口。

6、效果图

(1)主页面

输入图片说明

总共有五个ROW,前面四个是机器级别的监控图,process是进程的监控图。

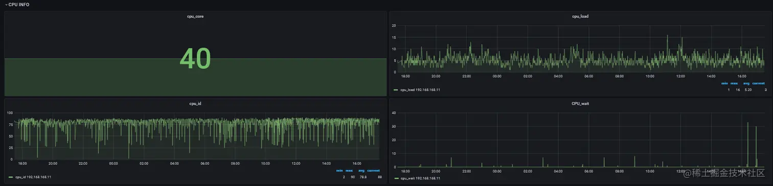
(2)CPU页面

输入图片说明

整个机器的CPU使用情况。

(3)内存页面

输入图片说明

整个机器的内存使用情况。

(4)磁盘页面

输入图片说明

整个机器的磁盘使用情况,如果没有定义具体的挂载点,会采集所有的挂载点。

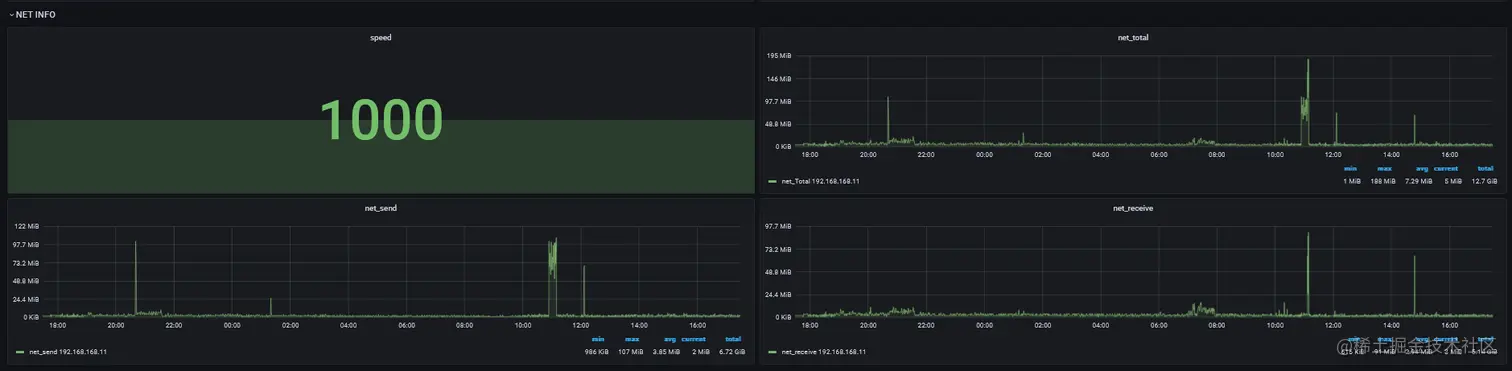
(5)网络页面

输入图片说明

整个机器的网络使用情况。

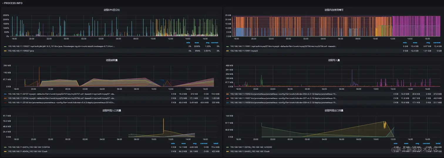
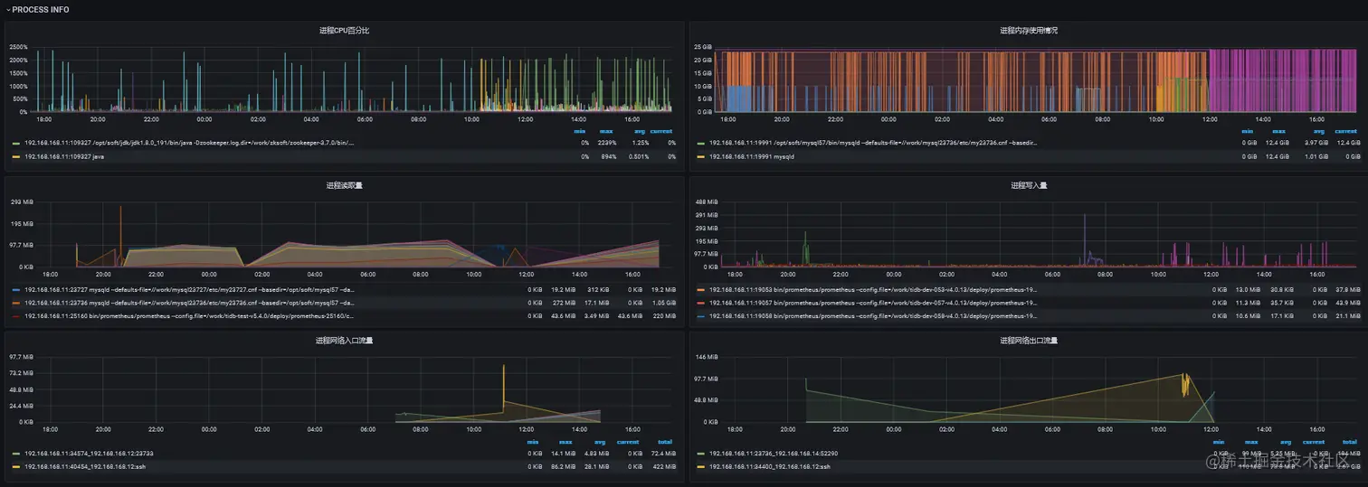
(6)进程页面

输入图片说明

会看到具体的进程对系统资源的使用情况。需要注意,因在采集的时候做了过滤,所以监控数据并不一定是连续的,所以建议配置grafana的【null as zero】,这样展示监控图的时候是连续的,而不是很多点。另外某个指标可能为空,这也是正常现象。

八、注意事项

  • server,client端一定要有python3环境。

  • 如果有多个server,在启动server的时候就要指定多个(用逗号隔开),要不然在部署client的时候只会配上单个server,配置多个的好处就是如果第一个宕机/异常,client会上报给其他的server。

  • server在运行过程中可以添加client,只需要在【tb_monitor_host_config】表添加istate为1的记录即可。同理,如果下线的话就更新istate为0即可,运行中的istate为2,下线后的istate为-1。

  • 该工具有告警功能(如果配置),server挂了(client连续三次都连不上server),会由第一个发现的client记录到MySQL里面,并发送告警,如果client挂了,server会发现并告警(超过两分钟未上报告警数据)。

  • 如果需要升级代码,只需要测试好新代码,确认无误后,更新到server的部署脚本目录,然后kill掉server进程即可,等待crontab拉起就行了,client端的代码不用人为进行更新。需要注意,新代码一定要记得修改配置文件的版本号,要不然server端不会发现版本不一致,也就不会下发相关任务去更新client的代码。

  • 如果需要修改部署目录请根据实际情况修改【conf/config.ini】【lib/Config.py】,注意这时候自带的虚拟环境将不能使用了。强烈不建议变更目录结构或者目录名。

  • 因考虑到MySQL性能问题及grafana渲染性能问题,所以增加了采集阈值功能,所以部分面板的监控数据可能会没有(该时间段的进程没有满足采集阈值的数据)。

九、写在最后

本文所有内容仅供参考,因各自环境不同,在使用文中代码时可能碰上未知的问题。如有线上环境操作需求,请在测试环境充分测试。