将旺店通ERP对接电商系统,让企业看到数据价值

124 阅读3分钟

由于电商系统与 ERP 是两个分别独立运行的系统 ,都是非常复杂和庞大的应用系统,都具备丰富的业务流程、复杂的系统架构和服务接口。由于各自拥有不同的技术栈和编程模型,甚至两者在系统平台、技术平台和编程语言上是完全异构的,因此它们之间的集成面临着许多问题和挑战。

一、了解旺店通ERP

基于云计算SaaS服务模式,以体系化解决方案,拥有着功能强大、运行速度快、系统稳定等众多优点助力零售企业数字化智能化管理升级。旺店通ERP为零售电商企业的订单管理及仓储管理提供解决方案,致力于帮助企业实现数字化转型,企业规模化发展。此外,软件支持多平台管理, 包括淘宝、天猫、京东、微盟、当当等;支持多仓库、线上网店和线下实体店;软件功能涵盖货品管理、库存、订单、采购、售后、账款、统计、CRM等。

 

二、旺店通ERP有何优点?

1)社交化的ERP系统

基于社交网络技术,借助企业员工网络、客户网络、供应商网络,实现企业内、外部业务协作,突破组织边界、资源与时空限制。

 

2)多组织运营协同

从组织、角色、数据、业务流程等多角度出发,构建多地点、多工厂、多事业部的动态业务模型,实现企业内部多业务单元的运营与考核。

 

3)助力企业全球资源配置的国际化平台

通过会计要素与核算规则,满足不同国家、地区会计制度与准则的要求。

 

4)开放的产业生态链

通过公有云应用,聚合产业链上下游合作方;通过云协同开发平台,整合随需应用的开发商资源,

将二者优点结合起来。

 

三、旺店通ERP与电商系统结合后提现在哪里?

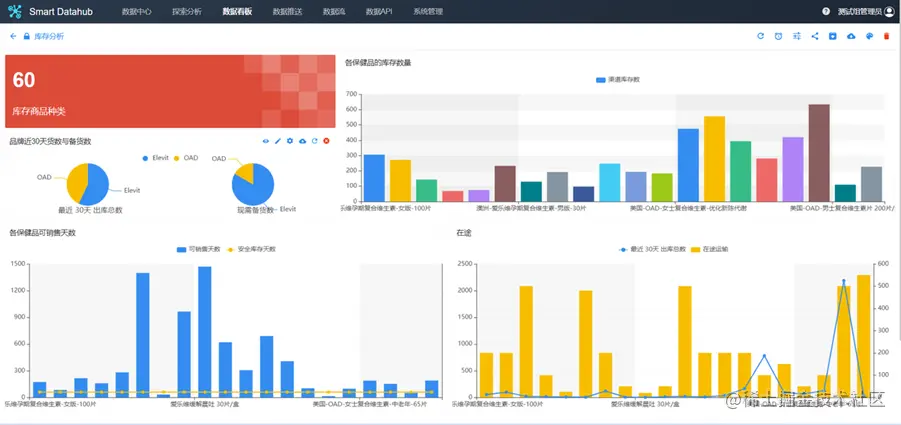
1.将电商系统的WMS与旺店通erp结合,有效提高提升业务应对能力。通过自动化实时数据更新及时掌握核心指标,通过预警及时捕捉库存销售等异常数据。

 image.png

2.将旺店通ERP与电商系统的用友erp结合,有效提高财务稽核和对账能力。选择金融账户对应支付渠道日账单和该支付渠道对应日订单,定义比对规则:例如按订单号关联并比较金额是否一致,分别标记正常/异常。自动推送到ERP指定单据接口

3.哗啦啦电商系统与旺店通erp结合,打通供应链全链路。将商品管理、ERP、补货等所有环节的信息打通,实现门店数字化流通和管理。

 

以上是一些小示例,了解更多旺店通ERP打通需求,可以咨询下秒数据Nexadata。