Android内存抖动(主要原因分析+6个优化小技巧)

3,375 阅读7分钟

持续创作,加速成长!这是我参与「掘金日新计划 · 10 月更文挑战」的第1天,点击查看活动详情

内存抖动概念

在程序里,每创建一个对象,就会有一块内存分配给它;每分配一块内存,程序的可用内存也就少一块;当程序被占用的内存达到一定临界程度,GC 也就是垃圾回收器(Garbage Collector)就会出动,来释放掉一部分不再被使用的内存。

Android 里的 View.onDraw() 方法在每次需要重绘的时候都会被调用,这就意味着,如果你在 onDraw() 里写了创建对象的代码,在界面频繁刷新的时候,你就也会频繁创建出一大批只被使用一次的对象,这就会导致内存占用的迅速攀升;然后很快,可能就会触发 GC 的回收动作,也就是这些被你创建出来的对象被 GC 回收掉。

[垃圾内存]太多了就被清理掉,这是 Java 的工作机制,这不是问题。问题在于,频繁创建这些对象会造成内存不断地攀升,在刚回收了之后又迅速涨起来,那么紧接着就是又一次的回收,对吧?这么往复下来,最终导致一种循环,一种在短时间内反复地发生内存增长和回收的循环。

这种循环往复的状态就像是水波纹的颤动一样,它的专业称呼叫做 Memory Churn,Android 的官方文档里把它翻译做了内存抖动。

简单来说就是: 在程序需要对象的时候,在堆当中分配出来一块空间,使用完毕以后, GC 帮我们清理掉这片内存空间,如果频繁的一直持续上述操作,就会引起内存抖动。

内存抖动原因分析

Android Studio提供了一个 profile的工具,可以帮助我们分析内存情况,在studio的上不有一个表盘的图标

点击红框图标,然后就会运行当前项目,选中连接的手机,然后在studio的底部就会出现一个Android Profile的工具项(如下图)。

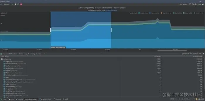
我们会看到有CPU,MEMORY,NETWORK三个选项,我们要监控的是内存,所以点击MEMORY,会进入下图

在这张图中我们可以看到我们当前应用所占的内存total,我们这里重点说一下左上角的三个按钮分别是:

  • GC手动垃圾回收
  • 收集当前页面的内存情况并生成hprof文件
  • 记录当前操作的内存情况 首先我们调用GC是当前内存处于稳定状态,然后点击红色按钮开始记录内存状况,然后我们开始在手机上进行操作(一般这个时候会发现平稳的曲线开始波动),然后我们点击停止按钮,回出现下图的情况。

框框内是我们当前记录的操作区间,当我们点击停止按钮的时候, 在Class Name这个框内,会生成当前记录区间(操作过程)的堆信息。

我们发现我们的曲线有一个向上的陡坡,说明我们的操作造成了大量的内存分配,通过下面堆信息我们来找一下是什么造成了大量的内存分配。

我们发现堆信息是从大到小排列的,而第一条是系统的imageView,明显这里有问题,点击进去发现有大量的imageView对象,点击其中的一个,右下角的框框会显示该对象的具体位置信息。至此我们找到了造成内存抖动的罪魁祸首。

当然,这里的内存抖动是我人为加上去的,比较明显,但是原理是一样的。

内存抖动方案解决

1.集合类

集合类如果仅仅有添加元素的机制,而没有相应删除元素机制,这样就会造成内存被占用,如果这个类是全局性变量(比如类中有静态属性,全局性的map等即有静态引用或final一直指向它)。那么没有相应删除机制,很可能导致集合所占内存只增不减。 解决办法:在使用集合类时,增加删除元素机制,并适当调用减少集合所占内存。

2.单例模式

不正确使用单例模式,也会引起内存泄漏单例对象在初始化后将在JVM的整个生命周期存在(以静态变量方式),如果单例对象持有外部对象的引用,那么这个外部对象就会一直占用着内存,可能导致内存泄漏(取决于这外部对象是否一致有用)。 解决办法:单例对象中避免含有不是一直都有用的外部对象引用。

3.Android组件或特殊集合对象的使用

BraodcastReceiver ,ContentObserver,fileObserver,Cursor,Callback等在Activity onDestory或者某类生命周期结束之后一定要unregistere或者close掉,否则这个Activity类会被system强引用,不会被回收。不要直接对Activity进行直接引用作为成员变量,如果不得不这么做,调用private WeakPeferense mActivity 来做,相同的,对与Service等其他有自己生命周期的对象来说,直接引用都需要考虑是否会存在内存泄露的可能。

4.Handler

要知道,只要Handler 发送的Message尚未被处理,则该Message及发送它的Handler对象将被线程MessageQueue一直持有。由于Handler属于TLS(Thread Local Storage)变量,生命周期和Activity是不一致的。因此这种实现方式一般很难保证跟view或者Activity的生命周期保持一致,故很容易导致无法正确释放。如上所述,Handler使用要特别小心,否则很可能内存泄漏。 解决办法:在view 或者Activity生命周期结束前,确保Handler已没有未处理的消息(特别是延时消息)。

5.Thread 内存泄漏

线程也是造成内存泄露的一个重要源头,线程产生内存泄露的主要原因在于线程生命周期不可控,比如线程是Activity的内部类,则线程对象中保存了Activity的一个引用,当线程的run函数耗时较长没有结束时,线程对象是不会被销毁的,因此它所引用的老的Activity就出现了内存泄漏问题。解决办法:1.简化线程run函数执行的任务,使他在Activity生命周期结束前,任务运行完。2.为Thread增加撤销机制,当Activity生命周期结束时,将Thread的耗时任务撤销(笔者推荐这种)。

6.一些不良代码造成的内存压力

有些代码并不造成内存泄漏,但是他们是对没使用的内存没进行有效及时的释放,或是没有有效的利用已有的对象而是频繁的申请新内存。

(1) Bitmap 没调用recycle()

Bitmap 对象在不使用时,我们应该先调用recycle()释放内存,然后才置空,因为加载bitmap对象的内存空间,一部分是java的,一部分是c的(因为Bitmap分配的底层是通过jni调用的,Android的Bitmap底层是使用skia图形库实现,skia是用c实现的)。这个recycle()函数就是针对c部分的内存释放。

(2)构造Adapter时,没有使用缓存的convertView。 解决办法:使用静态holdview的方式构造Adapter。

这样到这里内存抖动和内存泄漏的发现,定位以及解决方法以说明完毕。

内存抖动一直是Android性能优化的重要环节,Android的性能优化除了内存抖动导致的卡顿外,还有布局优化、卡顿优化、启动优化等等。Android性能优化也是大厂面试的必备技术,面试也是被常常问及到的问题。

内存抖动的解决技巧

重点关注:循环或者频繁调用的地方!! 因为内存抖动就是 内存在被不断地回收分配, 这种情况的话经常是 出现在 循环或者频繁调用的地方