易操作、可观测、可扩展,EMQX如何简化物联网应用开发

156 阅读11分钟

引言:更加轻松地使用 EMQX

最新发布的大规模分布式物联网 MQTT 消息服务器 EMQX 5.0水平扩展性消息传输稳定性安全性等方面实现了突破性的提升,为用户物联网关键业务提供了保障。在此基础上,EMQX 5.0 提供了更多便利的功能和设计以帮助用户更加轻松地使用、管理、扩展 EMQX。

本文将从可操作性、可观测性、扩展性三个方面,与大家分享 EMQX 5.0 在运维监测、问题排查以及功能扩展中的功能优化,共同探索如何更快的利用这些优化搭建运维监控体系,为物联网业务带来更多助力。

简洁易读的 HOCON 格式配置文件

EMQX 4.x 配置文件使用类似 properties 的键值格式,对类似数组的配置项缺乏表达能力,为了让配置项层级更加清晰,5.0 配置采用标准的 HOCON( Human-Optimized Config Object Notation )格式。

node {
  name = "emqx@127.0.0.1"
  cookie = "emqxsecretcookie"
  data_dir = "data"
}
listeners.ssl.default {
  bind = "0.0.0.0:8883"
  max_connections = 512000
  ssl_options {
    keyfile = "etc/certs/key.pem"
    certfile = "etc/certs/cert.pem"
    cacertfile = "etc/certs/cacert.pem"
  }
}

另一方面,为灵活应对不同场景下用户对功能参数的要求,EMQX 提供了非常丰富的配置项。尽管大部分配置使用默认值即可,但在 EMQX 4.x 中,单个配置文件包含了所有配置项以及每个配置项的注释,对于新手用户来说想要从中快速找到并修改常用配置具有一定难度。

针对此问题,EMQX 5.0 精简了默认配置文件 emqx.conf:只保留最常修改的配置,使得默认配置文件缩减到 100 行以内。如果用户需要修改其它的默认配置,可以参照 emqx-example.conf 文件,把对应的配置复制到 emqx.conf 中即可实现覆盖。

配置热更新

根据是否可在运行时修改,EMQX 5.0 的配置可以分成可热更新/不可热更新两种配置。比如节点类相关的参数 node {} 包含 Erlang 虚拟机的启动参数属于不可热更新配置,必须重启节点才能使修改生效。

可热更新配置都可以通过 HTTP API 修改成功后立即生效,同时保证配置修改在集群间同步更新。热更新基本流程如下:

EMQX 配置热更新 1.png

通过 HTTP API 更新的配置会持久化到配置文件中,以确保 EMQX 重启后配置不丢失。比如在 Dashboard 功能配置 → 监听器 页面添加监听器后,EMQX 会在 data/configs/cluster-override.conf 文件中持久化如下内容:

listeners {
   ...
   tcp {
    my_listener {
      acceptors = 16
      bind = "0.0.0.0:1884"
      limiter {}
      max_connections = 102400
      proxy_protocol = false
      proxy_protocol_timeout = "15s"
      tcp_options {
        active_n = 100
        buffer = "4KB"
        nodelay = false
        reuseaddr = true
        send_timeout = "15s"
        send_timeout_close = true
      }
      zone = "default"
    }
  }
}

cluster-override.conf 会由 EMQX 内部机制保证集群内所有节点的一致性。

为了让 EMQX 内部可以更新本节点独立的配置,EMQX 还引入了 local-override.conf。我们可以通过以下配置结构来理解其工作原理:

EMQX 配置结构 2.png

优先级从高到低,依次是emqx.conf < ENV < cluster-override.conf < local-override.conf,比如:当某个配置已经在 Dashboard 上被修改过(即写入了cluster-override.conf), 那么用户再次在emqx.conf 手动更新它,则手动更新并不会生效。因为在 emqx.conf 中的修改值会被更高优先级的 cluster-override.conf 所覆盖。

上图为了说明原理,列出了配置存放的所有(4个)地方。由于 data 下的xxx-override.conf文件都是给 EMQX 自身做持久化的,原则上是禁止用户手动修改的。它们对用户应该是透明的。因此,对于用户而言,只有 ENV 和 emqx.conf可手动更新,总结最佳实践为:

  • 使用 rpm/deb 包安装的推荐修改 /etc/emqx/etc/emqx.conf
  • 使用容器安装的推荐使用 ENV 环境变量修改。
  • 禁止手动修改 data/configs/ 目录。
  • 通过 Dashboard 更新过的配置,再次修改 emqx.conf 会不生效。

推荐使用 Dashboard 上修改配置,因为这样可以保证集群内的配置都是一致的。且无需重启节点。

可观测性

强大的日志功能

日志为系统排错、优化性能提供可靠信息来源。EMQX 在日志数据过载或日志写入过慢时,默认启动过载保护机制,最大限度保证正常业务不被日志影响。

EMQX 支持符合 RFC 5424 标准的日志分级机制,包括:debug < info < notice < warning < error < critical < alert < emergency 级别。默认的日志等级为 warning

进行问题排查时我们需要设置 debug 级别日志,结合上节给出的配置的修改方法,可以有以下 3 种修改日志等级的方法:

  • 修改 emqx.conf

    log {
      file_handlers.default {
        level = warning
        file = "log/emqx.log"
      }
    }
    
  • 修改 ENV 环境变量:EMQX_LOG__FILE__HANDLERS__DEFAULT__LEVEL=debug

  • 在 Dashboard 上热更新配置:功能配置 / 日志 / File Handler / 日志级别 下拉列表中选择debug

除了可以修改日志等级,我们还可以用相同的方法定制日志的其它功能,如:

  • 日志文件路径。
  • 日志轮换(rotation)功能。
  • 日志的过载限流策略。

更友好的日志格式

EMQX 5.0 引入了结构化日志记录,现在 EMQX 发出的大多数日志都有一个 msg 字段,该字段的文本是一个下划线分隔的单词,更加阅读友好,同时也有助于日志索引工具对日志进行索引。

下面是一条典型的日志:

2022-09-15T10:00:02.780474+08:00 [debug] 
authenticator: <<"password_based:built_in_database">>, 
msg: authenticator_result, clientid: mqttx_6c89e818, 
line: 674, mfa: emqx_authentication:authenticate_with_provider/2, 
peername: 127.0.0.1:49206, result: ignore, tag: AUTHN

该日志的含义如下:客户端 mqttx_6c89e818 登录认证时通过内置数据库的认证结果为ignore,导致认证失败。日志还包括了认证失败时执行的函数/代码行数。客户端 IP:Port

同时 EMQX 5.0 还支持 JSON 格式日志输出,相比于 4.x 的字符串(TEXT)日志,JSON 结构化格式拥有更丰富的上下文及元数据信息,既让人更容易理解,也更方便使用程序解析,可以轻松与各类日志收集和分析系统如 Elastic Stack(ELK/EFK)集成。

键值对方便提取特定的值、过滤和搜索整个数据集。如果增加新的键值对,解析日志程序也可以直接忽略那些它不关心的键,而不是无法解析。

Trace 排错利器

通过开启 DEBUG 级别日志能够有效地排查各类问题,但这会引起大量日志落地进而影响 EMQX 整体性能,尤其是在有大量连接与消息收发的生产环境中,该手段几乎是不可实施的。

针对这种问题,EMQX 5.0 新增了在线 Trace 排错功能,允许用户指定客户端 ID、主题或 IP 实时过滤输出 DEBUG 级别日志。Trace 基于 Erlang 内置强大的 Logger Filter 功能,对整体的消息吞吐影响可以忽略不计:

  • EMQX 使用独立的 File Handlers 进程来持久化 Trace 的磁盘日志。
  • 每个客户端连接会在 EMQX 内部生成一个独立进程来处理它的消息。
  • 当收到客户端消息时,这个独立进程会根据定制的 Trace Filter 判断是否符合规则(比如:是否为指定的ClientID),如果不符合,则执行原来的传输逻辑。反之,则在本进程序列化消息为二进制数据,再异步发消息给 File Handler。
  • File Handlers 负责把二进制数持久化至 Trace 文件中。

在此机制下,所有的过滤动作都前置在对接客户端的独立进程,过滤掉了大部分不符合规则的日志,保证了 File Handler 不被大量消息累积,因此能够在生产环境中安全的使用。

Trace 几乎适用于所有疑难杂症,如消息或数据异常丢弃、客户端异常断线、订阅不生效等。针对特定时间段发生的异常,Trace 允许用户设置任务启动/停止时间进行自动化收集,极大的方便用户使用。

同时,Trace 与 Dashboard 深度适配,用户可以在 Dashboard 中 问题分析 → 日志追踪 管理集群中的 Trace 任务,并实时查看每个节点上收集到的日志内容。Trace 极大改善用户自行排查、诊断客户端异常行为时的体验。

完善的度量指标以及 Prometheus 集成

日志和追踪只能反映 EMQX 运行过程中是否有异常,为了更方便监控运行时压力指标,EMQX 提供了丰富的度量指标以及指标监控集成,方便用户以及运维人员进行业务的监控和预警。

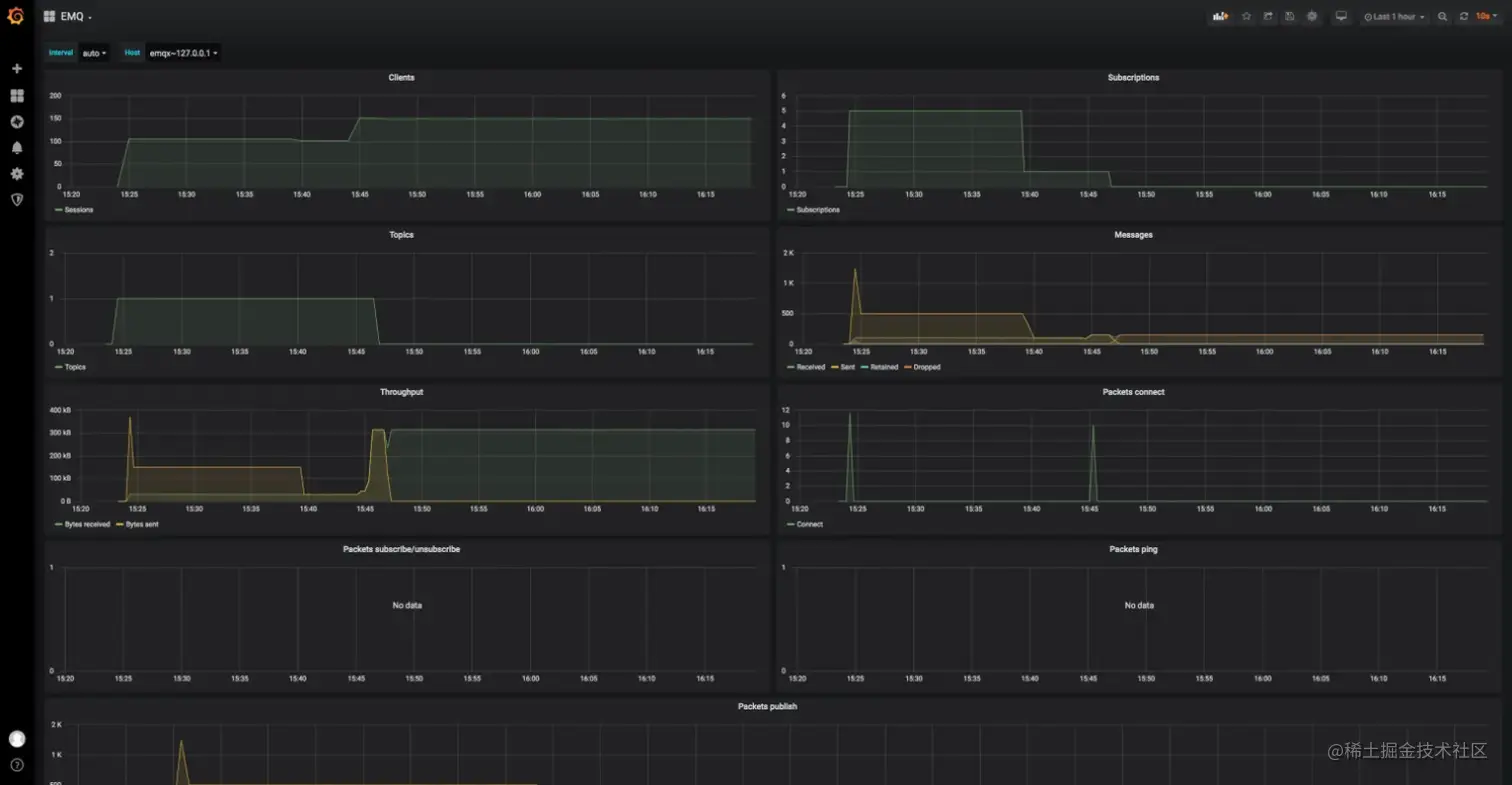
在 EMQX 5.0 版本中,用户可以通过 Dashboard 查看客户端实时连接情况以及消息流入流出速度,通过节点拓扑一目了然洞察集群中所有节点状态。Dashboard 上还提供多个纬度至多 7 天的历史指标并通过在线图表展示,用户可以直观的监控业务增长趋势,避免错过任何业务波动。

同时 EMQX 支持用户将指标集成至自己熟悉的监控与告警技术栈,通过配置文件或 Dashboard 上轻点鼠标即可在集成 Prometheus、Datadog 等系统。

EMQX 集成 Prometheus、Datadog 3.png EMQX 提供了 Grafana 的 Dashboard 的模板文件。这些模板包含了所有 EMQX 监控数据的展示。用户可直接导入到 Grafana 中,即可展示 EMQX 的运行状态。

模板文件位于:emqx_prometheus/grafana_template

EMQX Grafana 4.png

慢订阅

正常情况下 EMQX 内部消息传输耗时都很低(毫秒级以下),大部分时间消耗都集中在网络传输上,针对客户端偶尔出现订阅 QoS1/QoS2 时延高。EMQX 提供慢订阅统计功能,方便追踪 QoS 1 和 QoS 2 消息到达 EMQX 后,完成消息传输全流程的时间消耗,然后根据配置中的选项,计算消息的传输时延,之后按照时延高低对订阅者、主题进行统计排名。 EMQX 消息流程示意图 5.png

消息完全传输的定义:

  • QoS 1 EMQX 收到客户端的 PUBACK 包。
  • QoS 2 EMQX 收到客户端的 PUBCOMP 包。

影响慢订阅的因素

  1. 发布者到 EMQX 网络较慢(暂不能探测,功能规划中)。
  2. Hooks 执行慢,如 ACL 检查、ExHook、规则引擎等阻塞消息发布流程。
  3. 队列中消息堆积太多(PUBLISH 与 SUBSCRIBE 共用同一连接,大量 PUBLISH 消息处理不及时/堆积也可能导致 SUBSCRIBE 变慢)导致发出时间超时过慢。
  4. 订阅者接收速度过慢。

消息时效性是物联网业务重要保障,大量慢订阅的出现可能是某个功能出现问题的前兆。

启用慢订阅后可以及时发现生产环境中消息堵塞等异常情况,提高用户对此类情况的感知能力,方便用户及时调整相关服务。

EMQX 慢订阅查询 6.png

主题监控

EMQX 支持统计指定主题(无通配符)下的消息收发数量、速率等指标。

EMQX 主题监控 7.png

以上图为例,从监控指标中可以看到消息流出速率远小于消息流入速率。多次重置指标还是同样的结果,可以推测出订阅端消费能力不足。

Dashboard 告警

EMQX 对于操作系统(OS) 和 Erlang 虚拟机(VM)的基本状态及资源状态内置了监控告警。EMQX 允许用户对告警功能进行一定程度的调整以适应实际需要,目前开放了以下配置项:

sysmon {
   os {
    ## CPU 占用率的检查间隔    
    cpu_check_interval = 60s
    ## CPU 占用率高水位,即 CPU 占用率达到多少时激活告警
    cpu_high_watermark = "80%"
    ## CPU 占用率低水位,即 CPU 占用率降低到多少时取消告警
    cpu_low_watermark = "60%"
    ## 内存占用率的检查间隔
    mem_check_interval = 60s
    ## 系统内存占用率高水位,即申请的总内存占比达到多少时激活告警
    sysmem_high_watermark = "70%"
    ## 进程内存占用率高水位,即单个进程申请的内存占比达到多少时激活告警
    procmem_high_watermark = "5%"
   }
   vm {
    ## 进程数量的检查间隔
    process_check_interval = 30s
    ## 进程占用率高水位,即创建的进程数量与最大数量限制的占比达到多少时激活告警
    process_high_watermark = "80%"
    ## 进程占用率低水位,即创建的进程数量与最大数量限制的占比降低到多少时取消告警
    process_low_watermark = "60%"
    ## 启用慢垃圾回收监控
    long_gc = disabled
    ## 慢调度监控
    long_schedule = 240ms
    ## 大 heap 分配监控
    large_heap = 32MB
    ## 启用分布式端口过忙监控
    busy_dist_port = true
    ## 启用端口过忙监控
    busy_port = true
   }  
 }

可以 Dashboard 上查看到当前/历史告警:

查看 EMQX 告警 8.png

EMQX 计划在未来版本中提供告警集成 Webhook 功能,允许用户将告警事件发送到对应的告警/通知服务,如 Slack、钉钉等,用户亦可在 Web 服务中扩展实现短信或邮件告警。

扩展性

新的插件机制

EMQX 提供了插件扩展机制,4.x 版本中用户使用插件时需要将插件与 EMQX 源码一同编译以解决插件与EMQX 的代码依赖问题,一定程度上限制了插件的分发与使用。

EMQX 5.0 经过改进,允许通过插件包的的形式编译、分发、安装插件,当用户需要扩展功能时,可以下载独立的插件安装包,在 Web 界面完成上传即可进行安装,整个过程甚至不需要重启 EMQX 集群。

同时,一个规范的插件将会随身附带使用说明、插件主页地址等信息,普通用户可以依照说明快速将插件用起来,也为插件开发者提供了与用户沟通的渠道。

EMQX 5.0 插件模板可见:emqx-plugin-template

ExHook/gRPC 用于微服务集成

ExHook(多语言扩展钩子)基于 gRPC 框架, 允许用户使用其他编程语言(如Python、Java、Node.js 等)直接向 EMQX 系统挂载钩子,以接收并处理 EMQX 系统的钩子事件,达到扩展和定制 EMQX 的目的。

EMQX ExHook gPRC 9.png

ExHook 基于 gPRC 通信,理论上支持任意语言平台和微服务,通过 ExHook 可以实现客户端认证、权限检查、数据存储与改写消息流程等业务的集成。

在 EMQX 5.0 中我们允许创建多个 ExHook 实例,并为每个实例提供了详细的使用情况统计信息:

EMQX 创建 ExHook 实例 10.png

同时还可以查看每个 Exhook 实例注册的钩子以及钩子参数,能够更好地感知 Exhook 扩展负载情况。

EMQX 5.0 Exhooks 接口参数及数据结构详情请参考:exhook.proto

结语

作为自发布以来最重要的里程碑版本之一,EMQX 5.0 为用户带来了足以保障各类数据需求的高性能,以及从实际应用出发、可快速上手的各类实用功能。如前文提到,可操作性与可观测性的提升将使 EMQX 集群的运维工作变得更加轻松与高效,扩展性的增强则为用户定制更加符合自身需求的 EMQX 提供了便利。

版权声明: 本文为 EMQ 原创,转载请注明出处。

原文链接:www.emqx.com/zh/blog/how…