加油,也可以更智慧

206 阅读5分钟

持续创作,加速成长!这是我参与「掘金日新计划 · 10 月更文挑战」的第2天,点击查看活动详情

停车、加油、驶离……

从开车进场到离场,2分钟内即可完成“即加即走”的无感加油支付有没有体验过?

国家发改委在6月发布的最新数据显示,全国成品油(汽油、柴油、煤油)消费增长明显放缓,5月份全国成品油共消费2544万吨,同比仅增长0.6%。这其中,汽油的消费量同比还减少了6%。随着油品供需结构的转变,加油站油品营收增长放缓,业务转型过渡,通过智慧化助力加油站的客户体验,运营能力,实现增收、降本、提效,是必然选择。数字化生存能力决定加油站行业的发展上限。

车辆多,服务慢,支付效率低;无法全面掌握经营及资产数据,卸油作业规范依赖人员意识,危险行为难管控;加油和非油品销售,无有效结合,无精准客户画像,无法进行精准营销;自助服务程度低是目前加油站数字化转型的挑战。

华为云联合北京尚博信科技有限公司打造智慧加油站解决方案—智慧加油站及油库管理系统。借助云计算、大数据、AI识别、边缘计算及物联网等数字化技术,通过融合、共享、跨界,实现“加油站+互联网+N”的新模式,实现了全面向“油▪车▪生活”的生态圈发展。

智慧加油站及油库管理系统

加油站管理系统

支持加油站端进销存量价、收银、班结、日结等日常经营管理;实现企业对油品进销存、非油品进销存标准化经营管理,提升效率,降低成本。

支持创建会员体系,支持多方式、多渠道会员营销,实现客户从寻站、找优惠、消费、支付、互动、离场等各个场景的会员营销,提升会员营销能力。

支持在线购物,支持线上商城与加油站对接,实现线上线下一体化新零售模式。促进加油站标准化管理,提升经营效率与销售能力。

实现电子账户的开通、充值、支付、对账、清结算等功能,提升支付的便利化水平。

智慧加油站产品解决方案——智慧化应用系统

站级端支持无感支付、智慧现场等应用,与中心端协同,提升加油站智能化应用和管理水平,提高运营效率,降低成本。

实现对管理的所有加油站的无感支付、智慧现场管理等中心级业务管理,指导加油站开展智慧应用,提升加油运营效率。

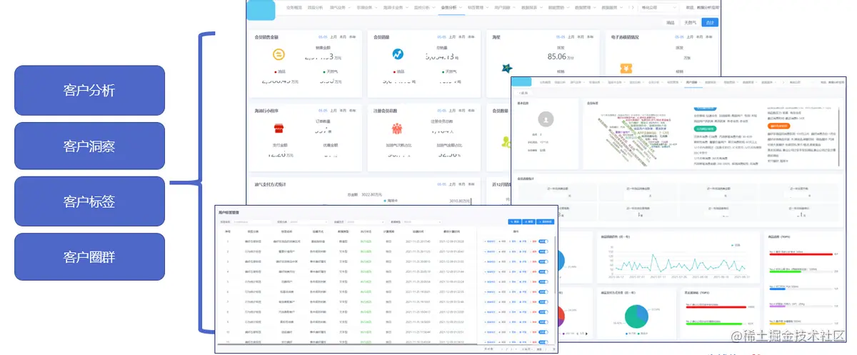
汇聚各方面经营数据,针对加油站油品、非油品业务开展进、销、存、量、价等业务、财务全方位分析,为企业管理者绩效管理、经营决策等提供支持。从客户基本属性、消费行为等维度全面分析,通过大数据技术,基于客户生命周期模型及算法模型等,生成用户画像和标签,实现客户360度洞察。

基于油气零售行业经验,通过大数据技术,实现风控规则定义,与业务对接,有效构建风险防范、识别和拦截的体系。

销售物联网系统

通过物联网技术实现加油站设备数据标准化采集,通过物联网关将数据传给智慧物联中心端,为安全报警、现场经营管理等提供应用基础。

基于收集的物联网数据,通过大数据技术进行分析,在安全报警、现场经营管理等提升管理水平。

智慧油库系统

基于智慧感知、智慧控制、智慧管理、智慧预测等先进技术,提供安全、经济、便捷的自动化与信息化融合集成的油库管理系统,提高油库整体安全运营、精细管理、高效作业的能力,辅助降低运营成本,提升油库经济效益。

使一站式资产全生命周期管理成为可能

智慧加油站及油库管理系统的应用引擎是结合了华为云Roma Exchange能力,提升应用开发、部署和升级效率,支撑应用快速开发、远程部署。

丰富的资产接入:支持多种类、异构资产和资源的全量接入,标准资产接入框架,屏蔽现网资产平台的多样性及复杂性。标准化资产治理,实现资产上架-发布-订阅-开通/部署的流水线体验。

丰富的运营数据:从服务、资源、数据、安全等全方位呈现数字资产整体运营态势,关键指标预警,保障数字底座稳定运行。

运营流程灵活编排:流程即调整即发布,及时响应业务快速迭代,流程变更过程业务不中断,高速路上换轮胎。可视化编排界面,无需编码能力,业务人员可操作

未来,华为云将持续推动应用智能感知设备为基础,借助互联网、物联网、云计算、大数据、人工智能等技术,推进成品油零售业务转型升级,构建“人·车·生活”服务驿站。

产品链接:marketplace.huaweicloud.com/contents/43…

点击关注,第一时间了解华为云新鲜技术~