Topling 人性化&可观测 Demo 演示页

224 阅读1分钟

Todis 监控

Todis 提供了人性化的,可观测的监控页面,分别是 Grafana 监控和引擎观测 Web。

这对于实时掌握数据库状态、调优、解决 bug 等非常有用。

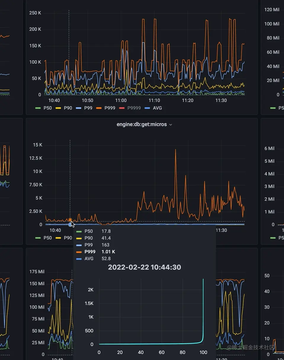
1. Grafana 监控

实例演示: todis-demo.aliyun.db.topling.cn:3000/

监控页面,除去普通指标,以及直方图指标的 P50、P90、P99 等等,我们还做了直方图全域展示

image.png

2. 引擎观测 WEB

实例演示: todis-demo.aliyun.db.topling.cn:8000/

引测观测 WEB 页面中,展示了 Todis 的配置信息,LSM 树的实时状态、详细信息,SST 文件的信息,分布式 Compact 的运行状态等等。

展示配置信息

image.png

LSM 树实时状态,这些信息可以实时刷新,从而表现出动态效果

image.png

LSM 树的详细信息(每一层的SST文件列表,高亮表示正在 Compact)

image.png

单独展示每个 SST 文件的详细信息

image.png

展示分布式 Compact 的运行状态

image.png

官网展示页连接入口:Todis 监控 - Topling - 北京拓扑岭科技有限公司