QFusion数据库管理平台-工作节点

150 阅读1分钟

工作节点中罗列了集群中所有节点信息以及各节点的实例数量。正常运行的节点状态为【Ready】,不可用的节点状态为【Unready】或者【Unschedulable】。

工作节点进入/退出维护模式

avatar

  • 当节点出现问题需要维护,或者暂时不想在节点上创建任何服务,可以选择【进入维护模式】。节点禁用成功后,状态由【Ready】变为【Unschedulable】,节点上原有的实例会迁移到其他节点。
  • 被禁用的节点准备重新启用时,在操作中选择【退出维护模式】,正常情况下节点状态从【Unschedulable】变为【Ready】。当节点为Ready状态,服务可以正常在该节点上创建。

工作节点基本信息

【基本信息】:点击工作节点名称,进入工作节点详情页,页面显示服务器的一些参数信息。

avatar

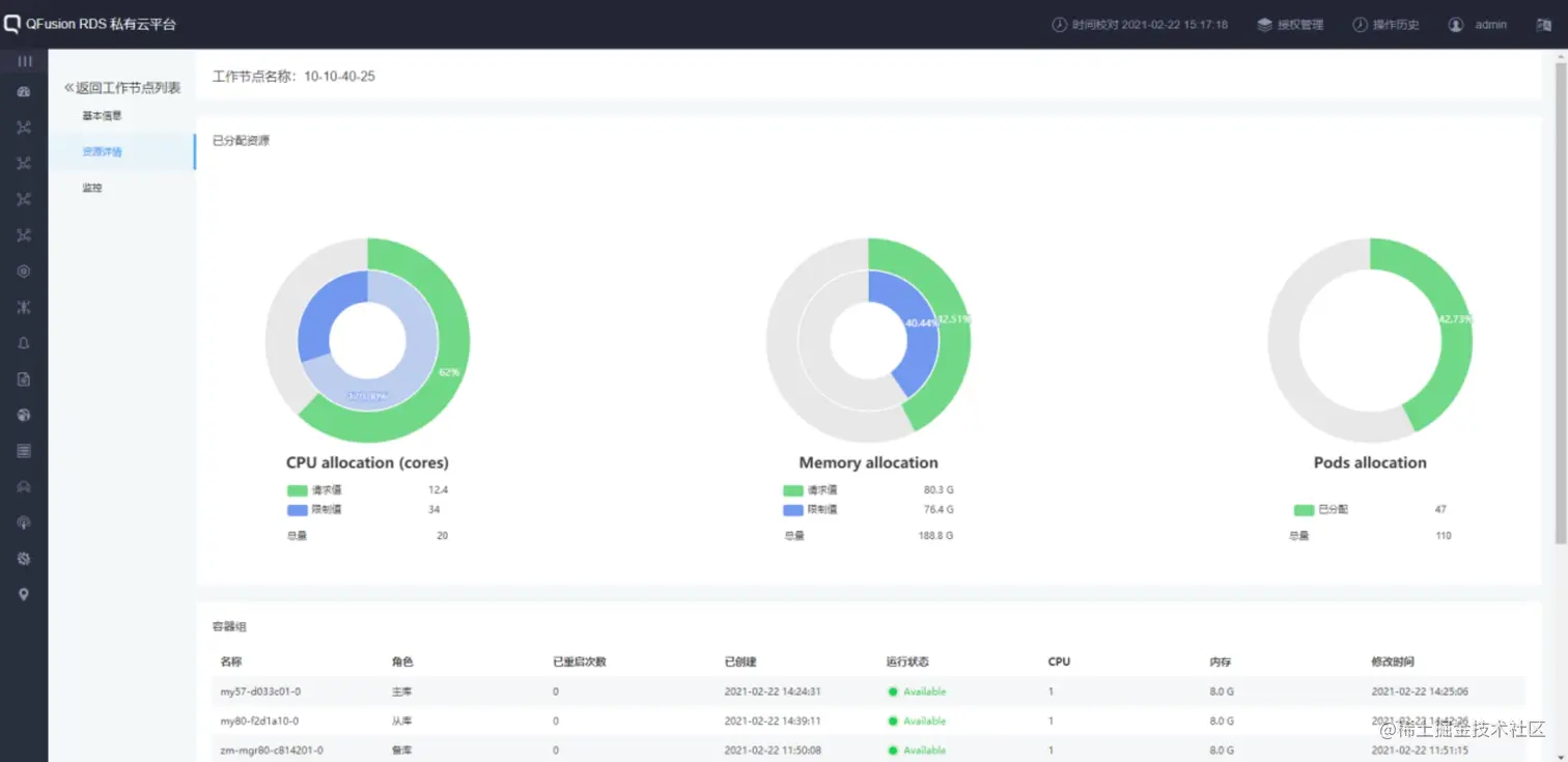
【资源详情】:切换到资源详情页面,显示该节点的CPU、内存、pod的使用和剩余情况,以及分布在此节点上的实例信息。

avatar

【监控】:切换到监控页面,显示该节点的监控指标信息。

avatar