[Yarn]监控界面使用介绍

211 阅读1分钟

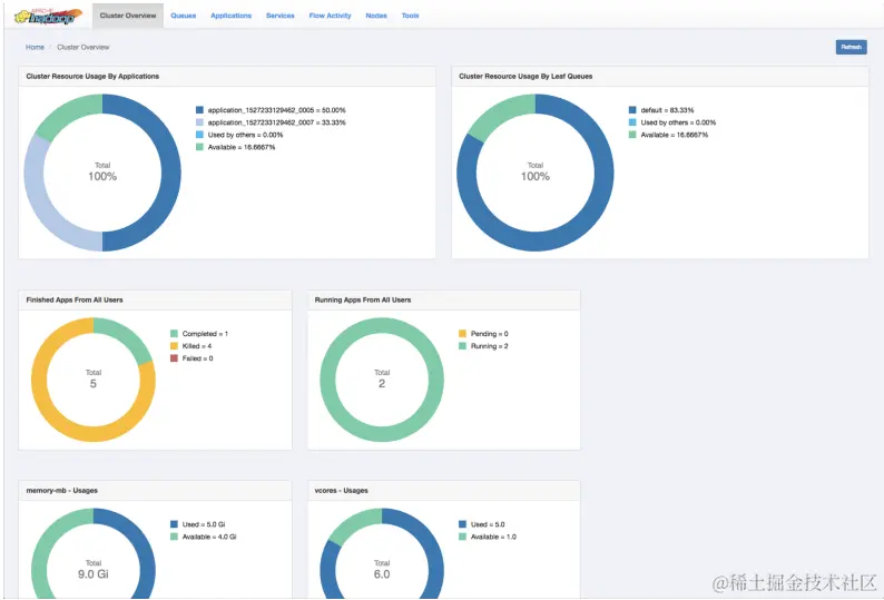
1.Overview-总体概览

1.png

Cluster Resource Usage by Applications

  • Displays the percentage of cluster resources in use by applications and the percentage available forusage.

Cluster Resource Usage by Leaf Queues

  • Displays the percentage of cluster resources in use by leaf queues and the percentage available forusage.

Finished Apps From All Users

  • Displays the number of completed, killed, and failed applications.

Monitor Running Apps

  • Displays the number of pending and running applications.

memory-mb - Usages

  • Displays the amount of used and available memory.

vcores - Usages

  • Displays the number of used and available virtual cores.

Monitor Node ManagersDisplays the status of the Node Managers under the following categories:

  • Active
  • Unhealthy
  • Decommissioning
  • Decommissioned

2.Nodes-查看各个Nodes的状态

Information界面: 2.png

可以选择具体的节点查看: 3.png

Node Status

  • This tab displays the node managers in a pictorial representation. It displays details such as the number of activenodes, number of unhealthy nodes, decommissioning nodes, and the number of decommissioned node managers.

Nodes Heatmap Chart

  • This tab graphically displays nodes on the basis of their usage of memory. You can enter host or rack details in thesearch bar to filter nodes.

3.Queues-查看队列的状态

查看队列总体的状态: 4.png

查看队列详细指标

5.png

4.Application-查看应用状态

6.png

The Applications page displays details of the YARN applications in a tabular form.

• Application ID: The identifier for the application.

• Application Type: Specifies the application type for Mapreduce, YARN, TEZ, or other applications.

• Application Name: Provides the name of the application

• User: The name of the user who is the owner of the application.

• State: The running state of the application.

• Queue: Specifies the name of the queue to which the application belongs.

• Progress: The progress of the application in a percentage display.

• Start Time: The time when an application run started.

• Elapsed Time: The time taken for the application run.

• Finished Time: The time of completion of the application run.

• Priority: The priority of running the application.

• %Cluster: The percentage of cluster resources used by the application run.

相关文档:docs.cloudera.com/cdp-private…