一次由groovy引起的fullGC问题排查

2,988 阅读5分钟

一、问题背景

二、分析过程

  • 2.1 参数配置
  • 2.2 定位过程
  • 2.3 JVM分析
  • 2.4 问题分析

三、解决方案

一、问题背景

prometheus监控报警生效后,某服务每天的上午 8-12 点间会有fullGC的报警;

排查并解决该问题;

二、分析过程

2.1 参数配置

JVM 参数配置如下:

-Xms3g -Xmx3g -Xmn1g -XX:MetaspaceSize=128m -XX:ParallelGCThreads=5 -XX:+UseConcMarkSweepGC -XX:+UseParNewGC -XX:+UseCMSCompactAtFullCollection -XX:CMSInitiatingOccupancyFraction=80 -XX:+PrintGCDetails -XX:+PrintGCDateStamps -XX:+HeapDumpOnOutOfMemoryError 

新生代大小:1G;

新生代垃圾收集器:ParNewGC;

老年代大小:2G;

老年代垃圾收集器:ConcMarkSweepGC;

CMS触发条件:老年代内存占用达到80%及以上;

2.2 定位问题

1.由于报警的时间点都集中在上午的 8-12 点之间,怀疑是由于某个定时任务造成的;

2.定位具体的定时任务,有两个定时任务的时间设置基本满足;

任务1: 更新客户信息  
CustomerScheduleJobService.updateCustomerDataDaily  0 0/30 8,9,10,11,12 * * ?

任务2: 创建客户任务   
CustomerStaffScheduleJobService.jobCreateTask  0 10,40 7,8,9,10,11 * * ?

3.确定具体的任务

确认的两个思路:

1.通过日志确认定时任务的执行时长等;

2.将2个定时任务分别指定不同的机器执行观察;

排查任务执行时间:

任务1 : 很快,几乎不处理业务逻辑;

[03-09 08:00:00 062 INFO ] [] [] [] [customerDataStat-pool-0] bll.customer.CustomerUpdateInfoDailyBll - (123) logid=6907112718471909376 [BizCustomerBll.updateCustomerDataDaily] thread begin...Ip: 10.151.49.157
[03-09 08:01:25 476 INFO ] [] [] [] [customerDataStat-pool-0] bll.customer.CustomerUpdateInfoDailyBll - (125) logid=6907112718471909376 [BizCustomerBll.updateCustomerDataDaily] end total=0Ip: 10.151.49.157

任务2: 执行约35分钟时间;

8:10分开始,8:45分结束;

[03-09 08:45:08 458 INFO ] [] [] [] [pool-4-thread-20] bll.task.CreateCustomerTaskBll - (109) logid=6907115234995589120 method=jobCreateTask msg=end queryRuleNum=7 queryCustomerNum=15962 createTaskCustomerNum=238 createTaskCount=271Ip: 10.151.49.157

基本确定为第二个定时任务导致FullGC;

2.3 JVM分析

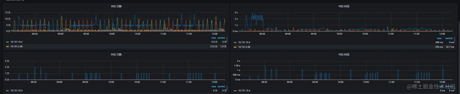
2.3.1 单天监控图
内存趋势

GC趋势

2.3.2 报警时间段监控图
内存趋势

GC趋势

2.3.3 图表分析
2.3.3.1 老年代变化

现象

1.任务执行过程中:老年代有明显增长,并且FullGC后并没有特别明显的下降,只有些许下降;

2.任务执行结束后:下次任务开始执行,进行FullGC后,会降到跟其他机器一样的水平,甚至内存占用更低;

备注

新生代到老年代的几种情况

1:大对象;

2:年龄足够长,cms没有设置,默认是6,通过jinfo确认也是6;

3:suvivor区不足以存放YGC后的存活对象,直接使用担保策略晋升到老年代;

分析

任务执行过程中,YGC平均1分钟执行5次,很多对象都会达到最大晋升年龄6,晋升到老年代;

并且由于任务没有结束,对象还有引用,所以FullGC之后并没有明显下降;

上次任务结束后,老年代并没有像suvivor区一样有一段时间的低内存占用,主要是直到下次任务开始后才会触发新一次的FullGC,触发后,老年代的对象由于任务结束后没有引用了,所以会正常回收;

2.3.3.2 survivor区变化

suvivor区内存总共100M,任务执行过程中,平均占用 80M;高的时候会飙升到90以上,所以这个过程中YGC也变得很频繁,平均1分钟5次;

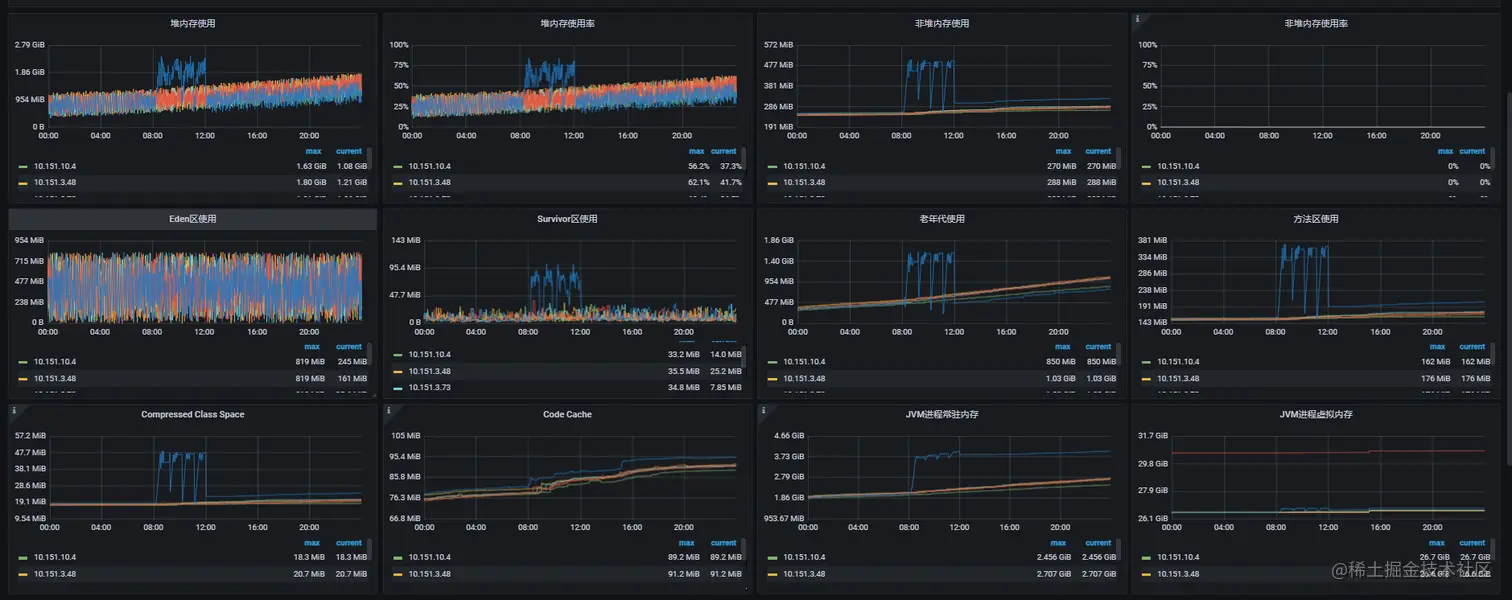
2.3.3.3 非堆内存/方法区/compressed class cach变化

使用 jstat 分别统计了两台机器的gc统计,两者最大的区别在于 执行过定时任务的机器的MC(方法区大小) 以及 CCSC(压缩类空间大小) 明显比没有执行过定时任务的机器高很多;

任务执行过程中方法区的内存占用会跟老年代的曲线保持一致,这几个区的回收也是靠老年代,这个通过grafana平台的监控图也可以看出来;

2.3.3.4 dump文件分析

groovy相关的类占比57.57%;

2.4 参数配置

java 与 groovy 版本

java version "1.8.0_191"
    
<dependency>
    <groupId>org.codehaus.groovy</groupId>
    <artifactId>groovy-all</artifactId>
    <version>2.4.15</version>
</dependency>

代码中使用到groovy的地方:同样是这个定时任务,下发任务时,表达式检验是否满足下发条件,表达式是用groovy进行处理的;

public class GroovyShellUtils {

    private static LoggerHelper logger = LoggerHelper.getLoggerHelper(GroovyShellUtils.class);

    public static boolean explain(String scriptText) {
        try {
            GroovyShell groovyShell = new GroovyShell();
            Object evaluate = groovyShell.evaluate(scriptText);
            return (boolean) evaluate;
        } catch (Exception e) {
            logger.error("", e);
        }
        return false;
    }
}


// 使用:

for (String rule : rules) {
    boolean res = GroovyShellUtils.explain(rule);
}

基本上可以定位问题在groovy脚本的加载处,groovy不合理使用会导致,动态生成很多新类,使得metaspace的不断被占用;

class 对象在 1.8 及以后存放在 metaspace 中,也就是堆外内存。

groovy每执行一次,会将传入的文本动态加载成一个脚本类,入参是文本时,生成的文件名中包含了一个自增的数值,也就是每执行一次都会动态生成一个新类,1个用户7个任务规则校验 * 15962个用户 = 111734个

protected synchronized String generateScriptName() {
    return "Script" + (++counter) + ".groovy";
}

GroovyShell 在内部,它使用groovy.lang.GroovyClassLoader,这是在运行时编译和加载类的核心。

GroovyClassLoader 保留对其创建的所有类的引用,而 class 对象只有在被加载的 classloader 被回收的时候才会被回收,因此很容易造成内存泄漏;

综上分析,groovy 错误的使用方式导致 class 对象常驻堆外内存且随着调用频率增长。

三、解决方案

1、每个脚本共用一个 GroovyShell 对象,不能使用 for 的方式,循环创建使用;

2、每次执行完释放对象 shell.getClassLoader().clearCache();

转转研发中心及业界小伙伴们的技术学习交流平台,定期分享一线的实战经验及业界前沿的技术话题。 关注公众号「转转技术」(综合性)、「大转转FE」(专注于FE)、「转转QA」(专注于QA),更多干货实践,欢迎交流分享~