一条命令搞定监控和家族纷争

136 阅读2分钟

往往看到这种标题,很多文章的开头会对比出竞品的安装部署操作有多难受,然后再展示下自己的系统多少容易部署多么好!
作为一个迷途知返的标题党,避免大家觉得被套路,我们直接进入正题。

出命令看效果:

  1. docker环境下执行: docker run -d -p 1157:1157 --name hertzbeat tancloud/hertzbeat

  2. 浏览器访问 localhost:1157 即可开始,默认账号密码 admin/hertzbeat

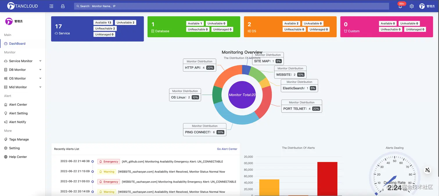
登录后界面大概这个样子:

没错,如图所示。这是一个监控告警系统,名字叫hertzbeat赫兹跳动!

接下来我们拿这个系统练练手!


  1. 假如你家有个网站,叫百度 你想它GG或者病危的时候马上告诉你,你好去继承遗产。

于是乎在hertzbeat里你把百度监控了起来,[监控-网站监控-新增],监控周期设置为10秒,哼 这下不用天天守在身边了:

  1. 你家的百度还有两个对财产虎视眈眈的亲戚,Linux操作系统和Mysql数据库,这俩哥们常年参与集团的经营事务中,小弟众多根系盘杂和集团深度绑定,一荣则荣一损俱损,对这俩哥们的盯防也是很有必要的,防止你在外happy一不留神他们夺塔偷家。

  1. 这下应该差不多了可以安心躺平了,刚躺下,你想起了爷爷之前的尊尊教诲,阿彪啊,创业难守夜更难,时时记得要未雨绸缪防患于未然啊。是哦,怎么能让产业毁于我这一代,于是乎你在hertzbeat对集团的重要人物指标都设置了告警阈值,他们一有小动作就马上通知你,将不该有的想法扼杀在摇篮中。

  1. 在接下来的日子里,你自学编程对hertzbeat进行了持续升级,更多类型维度指标支持,告警平台化,AIOPS。。。

  2. 为什么你可以自己对hertzbeat进行优化升级,因为hertzbeat是开源的,在代码和程序猿媛的世界里,更多的是share分享,这让从小生活在斗争对立思维环境的你,若有所思🤫🤫🤫🤫🤫🤫


收!

What is HertzBeat自问自答?

HertzBeat赫兹跳动是由Dromara孵化,TanCloud开源的一个支持网站,API,PING,端口,数据库,操作系统,中间件等,拥有易用友好的可视化操作界面的开源监控告警项目。

无需Agent, 强大自定义监控能力,更多可玩性等您探索!

官网: hertzbeat.com | tancloud.cn

仓库地址,欢迎star支持哦:

Github github.com/dromara/her…
Gitee gitee.com/dromara/her…