EasyCVR如何通过接口调用设备录像的倍速回放?

130 阅读1分钟

EasyCVR平台支持多类型设备、多协议方式接入,包括市场主流标准协议国标GB/T28181、RTMP、RTSP/Onvif协议等,以及厂家私有协议,如海康SDK、大华SDK、海康Ehome等。平台可将接入的流媒体进行处理及分发,分发的视频格式包括RTSP、RTMP、FLV、HLS、WebRTC等。

EasyCVR不仅平台功能强大,也可根据用户需求特别定制,今天小编就和大家分享一下在EasyCVR平台如何通过接口去调用设备录像的倍速回放。

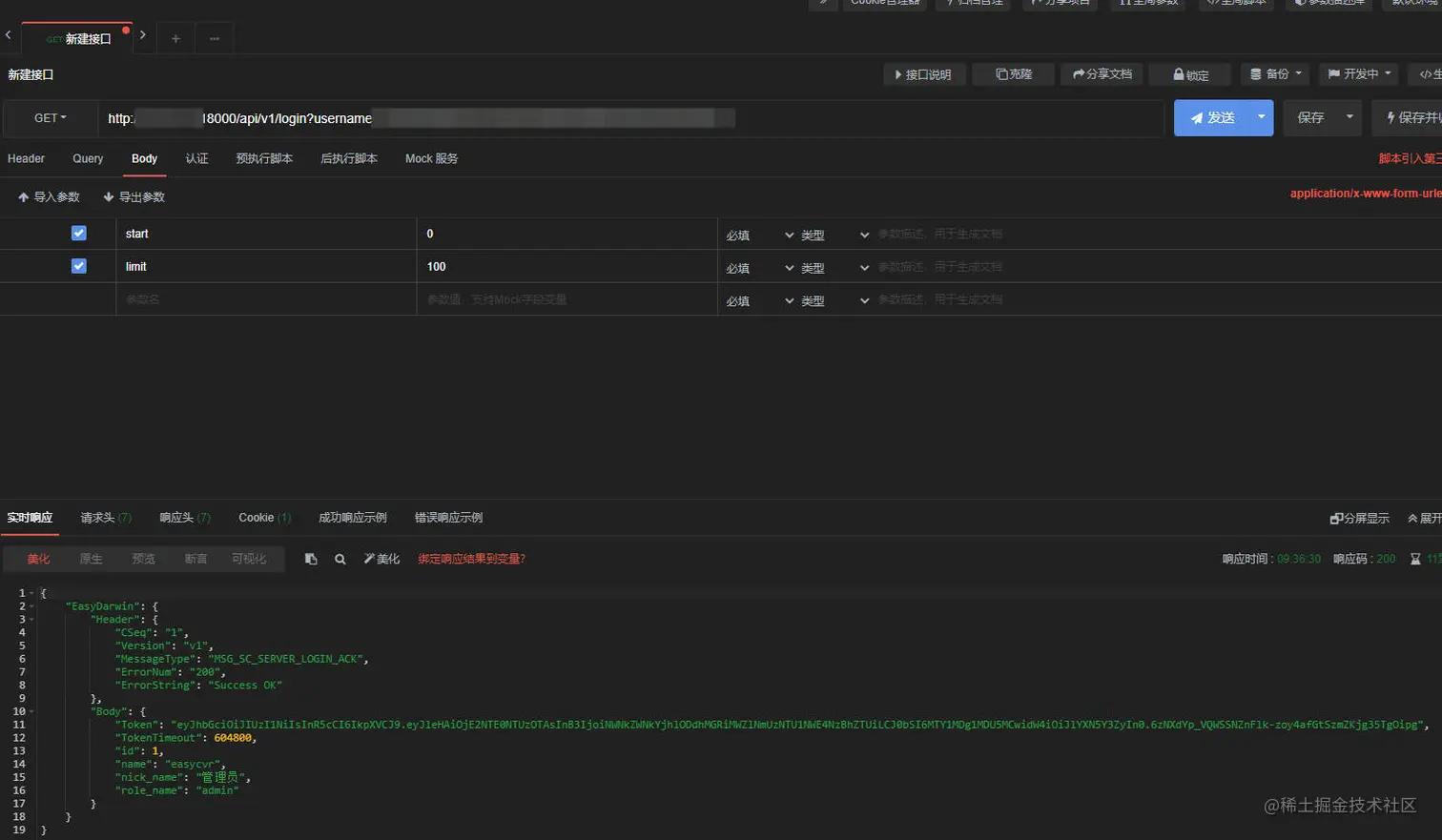
1)首先调用登录接口;

2)然后调用获取设备以及通道接口;

3)再根据日获取通道调用;

4)调用播放设备录像接口;

5)最后调用回放控制接口传递scale值即可。

互联网等新兴技术的发展,推动着安防行业向集成化、高清化、智能化、网格化方向升级。EasyCVR平台视频能力灵活、拓展性强、部署轻快,在线下场景中应用广泛,包括智慧工地、智慧工厂、智慧校园、智慧社区等等,感兴趣的用户可以前往演示平台进行体验或部署测试。