【向StoneDB迁移数据】数据迁移同步工具-Gravity

306 阅读2分钟

Gravity 介绍

GitHub:github.com/moiot/gravi… Gravity 是由摩拜公司使用go语言开发的一款数据迁移工具(目前 GitHub 上更新不是很频繁,但是还有开发者在 GitHub 上回答 issues),提供全量、增量数据同步,以及向消息队列发布数据更新,支持 ECS、Docker、K8S 部署,推荐使用 K8S 部署。 DRC 的设计目标是:

  • 支持多种数据源和目标的,可灵活定制的数据复制组件。
  • 支持基于 Kubernetes 的 PaaS 平台,简化运维任务。

1.png

使用场景

  • 大数据总线:发送 MySQL Binlog,MongoDB Oplog 的数据变更到 Kafka 供下游消费。
  • 单向数据同步:MySQL --> MySQL 的全量、增量同步。
  • 双向数据同步:MySQL <--> MySQL 的双向增量同步,同步过程中可以防止循环复制。
  • 分库分表到合库的同步:MySQL 分库分表 --> 合库的同步,可以指定源表和目标表的对应关系。
  • 在线数据变换:同步过程中,可支持对进行数据变换。

功能列表

  • 数据源支持情况 | 数据源 | 状态 | | --- | --- | | MySQL Binlog | ✅ | | MySQL 全量 | ✅ | | Mongo Oplog | ✅ | | TiDB Binlog | 开发中 | | PostgreSQL WAL | 开发中 |

  • 数据输出支持情况 | 数据输出 | 状态 | | --- | --- | | Kafka | ✅ | | MySQL/TiDB | ✅ | | MongoDB | 开发中 |

  • 数据变换支持情况 | 数据变换 | 状态 | | --- | --- | | 数据过滤 | ✅ | | 重命令列 | ✅ | | 删除列 | ✅ |

架构介绍请参考:github.com/moiot/gravi….

使用限制

源端 仅支持 binlog-format=row。

配置文件示例详解

# name 必填 名词随机
name = "mysql2mysqlDemo"

# 内部用于保存位点、心跳等事项的库名,默认为 _gravity,源端会自动生成
internal-db-name = "_gravity"

#
# Input 插件的定义,此处定义使用 mysql
#
[input]
#同步的数据库类型
type = "mysql"
#同步任务类型。增量:stream,全量:batch,全量+增量:replication
mode = "replication"
[input.config.source]
host = "192.168.30.183"
username = "zz"
password = "********"
port = 3307

#
# Output 插件的定义,此处使用 mysql
#
[output]
type = "mysql"
[output.config.target]
host = "192.168.30.101"
username = "root"
password = "********"
port = 3306

# 路由规则的定义
[[output.config.routes]]
match-schema = "zg"
match-table = "test_source_table"
target-schema = "zg"
target-table = "test_target_table

部署方案

Docker 部署

docker run -d -p 8080:8080 -v ${PWD}/config.toml:/etc/gravity/config.toml  --net=host --name=innodb2stone moiot/gravity:latest

K8S 部署

wget https://codeload.github.com/moiot/gravity-operator/tar.gz/refs/tags/v0.3.12 -C gravity-operator-0.3.12.tar.gz
tar -zxvf gravity-operator-0.3.12.tar.gz

cd gravity-operator/charts/gravity-operator
helm install --name gravity-operator ./

随后在k8s管理界面查看是否正常启动,正常启动后查看 admin web-server 端口,登录上去创建同步任务,使用模板进行配置,配置参数和配置文件示例详解相似。

ECS 部署

需要提前安装好 go 环境,编译的时候也比较麻烦,不推荐使用该方法。

git clone https://github.com/moiot/gravity.git

cd gravity && make
bin/gravity -config mysql2mysql.toml

配置同步任务监控

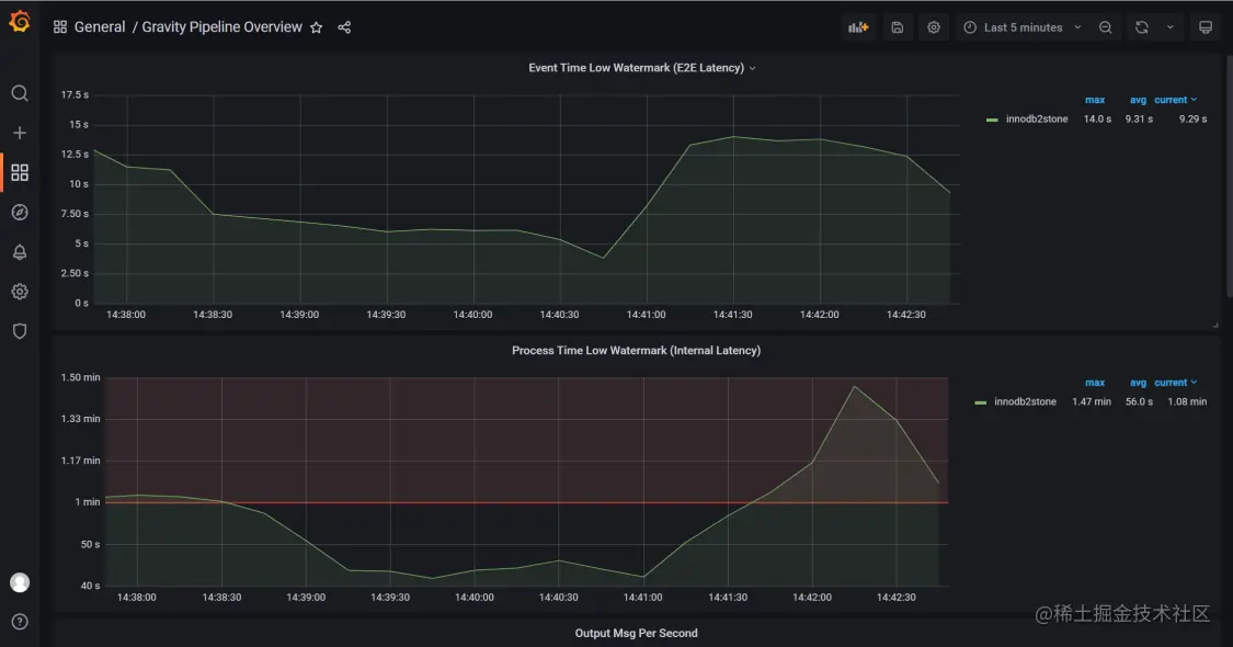
同步监控添加到 Prometheus,参考添加以下配置。

- job_name: "gravity_innodb2stone"
static_configs:
- targets: ["192.168.46.150:8080"]
labels:
          instance: innodb2stone

Grafana 图表展示模板请参考 github.com/moiot/gravi…

2.png 3.png