使用Grafana可视化监控MemFire Cloud数据

403 阅读4分钟

MemFireDB,带你体验不一样的云端飞翔。

随着业务的越发复杂,对软系统的要求越来越高,这意味着我们需要随时掌控系统的运行情况。因此,对系统的实时监控以及可视化展示,就成了基础架构的必备能力。Grafana 是一款用 GO 语言开发的开源数据可视化工具,可以做数据监控和数据统计,带有告警功能。

在这篇文章中,我们将使用 Grafanae实现 MemFire Cloud 云数据库的数据可视化,统计与监控,从而实时掌控系统运行情况。

前提条件

在实现数据分析可视化之前,我们需要满足以下条件:

1、MemFire Cloud云数据库,且存储了待分析数据;

2、已安装好Grafana服务。

下载安装Grafana

1、根据安装环境系统版本和配置,下载对应的包。这里选择了红框的下载安装方式:

2、下载安装完成后,使用命令安装服务。

sudo yum install grafana-enterprise-9.0.3-1.x86_64.rpm

3、启动服务,使用命令启动服务

service grafana-server start 

4、打开浏览器,输入 IP:3000访问,3000为Grafana的默认侦听端口。系统默认用户名和密码为admin/admin,第一次登录系统会要求修改密码,修改密码后登录。

创建MemFire Cloud云数据库/应用

登录MemFire Cloud平台,在数据库管理栏中,点击该数据库的“连接信息”,如下图所示,可以获得该数据库的连接配置信息。

添加源数据

首先添加数据源,点击左下角的配置图标,选择“Data sources”配置,进入配置页面。点击“Add data source”,拖动滚动条,选中Postgresql类型,输入数据库的主机、数据库名称、用户名、密码,点击“Save & test”按钮,如下图所示:

完成数据源的连接配置后,Grafana即可连接访问MemFire Cloud云数据库。

创建仪表盘

我们接下来介绍一下 Grafana 中的重要 UI 界面——仪表盘(Dashboard)。

  • Dashboard,即仪表盘。通过数据源定义好可视化的数据来源之后,对于用户而言最重要的事情就是实现数据的可视化。在 Grafana 中,可以通过 Dashboard 来组织和管理我们的数据可视化图表。
  • Row,即行。DashBoard 的基本组成单元,一个 DashBoard 可以包含很多个 Row。我们还可以定义一个 Row,来组织和管理一组相关的 Panel。
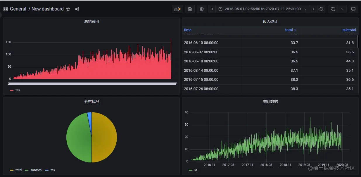
  • Panel,即面板。一个最基本的可视化单元为一个 Panel(面板)。 Panel是Row展示信息的方式,支持热图、柱状图、直方图、饼状图、数据表、仪表图等多种方式。通过 Panel 的 Query Editor(查询编辑器)我们可以为每一个 Panel 添加查询的数据源以及数据查询方式。

1、创建DashBoad

创建好数据源之后,就需要创建DashBoard。点击第一个图标中的DashBoards,可以进入DashBord列表,如下图所示。可以自定义,也可以导入你需要的仪表盘,官方提供了很多的可选仪表盘,获取地址:官方DashBoard可选仪表盘(grafana.com/grafana/das…).

2、创建Panel面板

点击“Add panel”图标,可以新建一个panel面板,如下图所示。Grafana 会创建一个空的图形面板,并选择您的默认数据源。

点击"Add a new panel",即可进入面板编辑页面。Grafana的Visualization可以选择多种数据图表、文本框,比如柱状图、直方图、饼状图、数据表、仪表图等。

查询编辑器(Query Editor):顾名思义,就是查询语句管理,类似 sql 语句。每个面板都提供一个Query Editor,可以通过编写语句来控制面板展示不同的图表。由于查询语言之间的差异,数据源可能具有看起来不同的查询编辑器。

  • 数据源选择器:一个下拉列表。单击可选择已添加的数据源。
  • 查询选项:查询选项以查看所选数据源的设置。
  • Group by:聚合分组方式,每个指标属性不同。
  • 表达式(Expression) 计算可以通过 Expression 计算出相应的结果。

最后

本文结合 MemFire Cloud 大致介绍了 Grafana 的基础概念以及最佳实践。Grafana 作为一个监控仪表盘系统,不需要我们针对数据应用分析进行额外的开发,只需要通过配置即可获得应用的统计监控图表。