prometheus + grafana 初体验

697 阅读6分钟

文章目录

prometheus + grafana 初体验

在本机体验,所有的版本选择的都是Windows版本。监控的数据为本机的Window系统的数据,使用的
windows_exporter 作为监控数据采集器。

prometheus 部署

下载

下载页面: prometheus.io/download/
下载的版本:prometheus-2.37.0.windows-386.zip

部署

  • 解压到本地任意目录

在这里插入图片描述

  • 运行prometheus.exe 完成默认的方式启动

访问

访问prometheus 控制面板: http://localhost:9090/

grafana 部署

下载

下载: grafana.com/grafana/dow…

下载的版本:grafana-enterprise-9.0.4.windows-amd64.zip

部署

  • 解压到本地任意目录

在这里插入图片描述

  • 运行grafana-server.exe 完成默认的方式启动

访问

访问:http://localhost:3000/,默认用户密码均为admin

windows_exporter 部署

windows_exporter 是一个开源的prometheusexporterexporter 可以 理解为一个数据的提供者,通常一个exporter 都是集成采集和输出一体的,输出是指提供一个标准的metrics 接口供prometheus 这里数据收集加工的服务使用的接口。prometheus 会按照配置定时去调用提供的接口,将获取到的数据存入自己的默认的时序数据库。

对于不想提供接口给外部,想主动推送数据个prometheus 的,也可以使用Pushgateway,数据采集方将数据推送到这个公共的exporter再由prometheus 去这个 exporter定时拉取数据。

windows_exporter 的开源github地址:
github.com/prometheus-…

本次使用的windows_exporter0.18.1版本

下载

下载: github.com/prometheus-…

下载的版本:windows_exporter-0.18.1-386.exe

部署

  • 新建个目录,将下载好的文件重名为windows_exporter.exe并放入该目录
  • 新建一个run_as_config.bat 文件作为启动脚本,用于设置启动参数,内容如下:
windows_exporter.exe --config.file=config.yml
  • 新建一个config.yml 文件,配置需要采集的数据,内容如下:
collectors:
  enabled: cache,cpu,cpu_info,cs,logical_disk,logon,memory,netframework_clrexceptions,netframework_clrinterop,netframework_clrjit,netframework_clrloading,netframework_clrlocksandthreads,netframework_clrmemory,netframework_clrremoting,netframework_clrsecurity,net,os,process,remote_fx,service,tcp,time
collector:
  service:
    services-where: "Name='windows_exporter'"
log:
  level: warn
  • 最终目录结构如下

在这里插入图片描述

  • 双击运行run_as_config.bat 文件启动

在这里插入图片描述

访问http://127.0.0.1:9182 能看到如下页面

在这里插入图片描述

prometheus 收集 windows_exporter 的数据

修改 prometheus 的配置文件

  • 修改prometheus 目录下prometheus.yml文件,增加监控Window的配置,内容如下:
# my global config
global:
  scrape_interval: 15s # Set the scrape interval to every 15 seconds. Default is every 1 minute.
  evaluation_interval: 15s # Evaluate rules every 15 seconds. The default is every 1 minute.
  # scrape_timeout is set to the global default (10s).

# Alertmanager configuration
alerting:
  alertmanagers:
    - static_configs:
        - targets:
          # - alertmanager:9093

# Load rules once and periodically evaluate them according to the global 'evaluation_interval'.
rule_files:
  # - "first_rules.yml"
  # - "second_rules.yml"

# A scrape configuration containing exactly one endpoint to scrape:
# Here it's Prometheus itself.
scrape_configs:
  # The job name is added as a label `job=<job_name>` to any timeseries scraped from this config.
  - job_name: "prometheus"

    # metrics_path defaults to '/metrics'
    # scheme defaults to 'http'.

    static_configs:
      - targets: ["localhost:9090"]
  # 监控windows机器    
  - job_name: 'Windows10'
    static_configs:
    - targets: ['localhost:9182']

重启prometheus

CTRL+C 键关闭 prometheus.exe的进程,再重新运行prometheus.exe.

在这里插入图片描述

访问 prometheus 控制面板验证 windows_exporter 的数据

访问prometheus 控制面板: http://localhost:9090/

能看到一堆Windows 开头的指标就说明数据收集到了。

在这里插入图片描述

使用 grafana 显示 prometheus 收集windows_exporter 数据

grafana 配置 prometheus数据源

  • 访问grafana的控制台:http://localhost:3000/,默认用户密码均为admin,选择Add your first data source

在这里插入图片描述

  • 选择prometheus 数据源

在这里插入图片描述

  • 配置prometheus 数据源,保存并测试

在这里插入图片描述

grafana 配置 Dashboards

grafanaDashboards 可以手动配置,也可以直接导入别人配置好的。相关的Dashboards 可以在grafana.com/grafana/das… 这个网址搜索到。
例如windows_exporter 就有配置好的Dashboards
Windows Exporter Dashboard :grafana.com/grafana/das…

导入Windows Exporter Dashboardgrafana

在这里插入图片描述

可以选择输入https://grafana.com/grafana/dashboards 网站的Dashboard ID ,也可以选择上传下载好的JSON文件。
在这里插入图片描述

在这里插入图片描述

修改导入Windows Exporter Dashboard 配置

Windows Exporter Dashboard 导入后的效果如下,

在这里插入图片描述

大部分panel都无法显示正常的数据,这是因为Windows Exporter Dashboard 大部分默认的panel192.168.xxx.xx 的一个IP,需求修改为你本机的IP,修改方式如下:

  • 选择这个panel 点击标题右边的下拉箭头,选择edit 菜单,以CPU Usage 这个panel 举例

在这里插入图片描述

  • 修改右边的Value options 下的Fields 的值,下拉修改为当前本机的信息,这个时候就能看到panel 正常显示了

在这里插入图片描述

  • 点击右上角的Save 按钮,二次确认Save 保存修改。点击左上角的 返回Dashboard

在这里插入图片描述

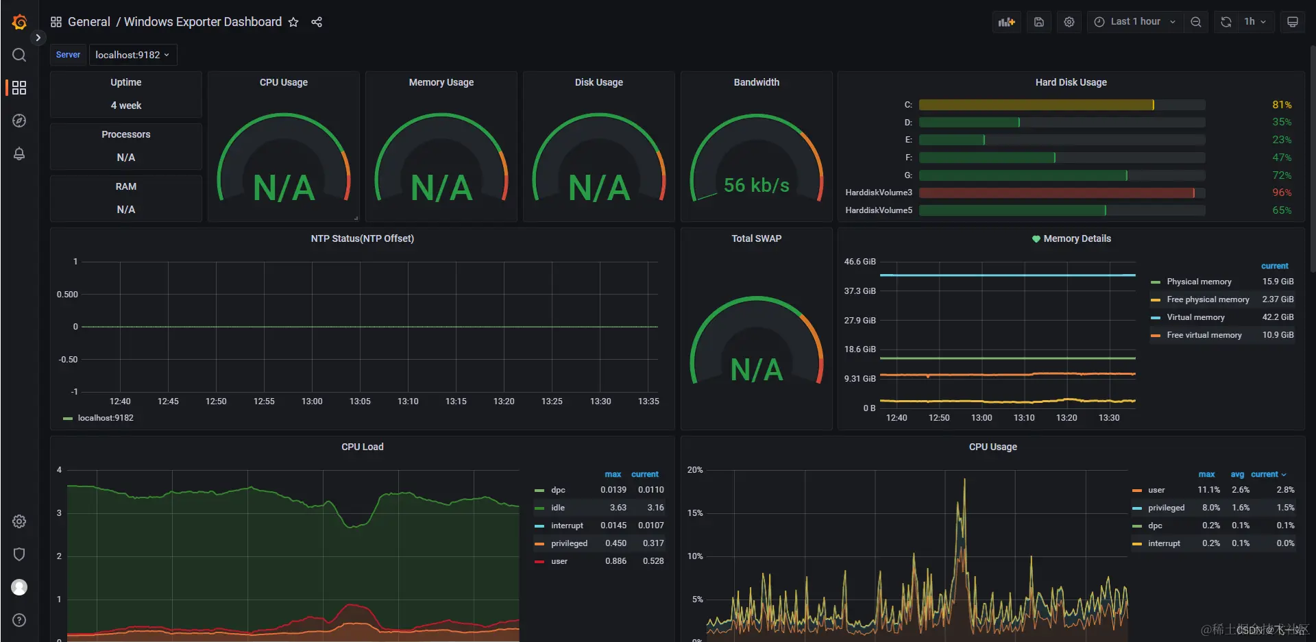
其他的panel 也一样修改,最终效果如下:

在这里插入图片描述

  • 点击右上角的保存 按钮,保存Dashboard的修改

在这里插入图片描述

使用 grafana 的Alert 做一个简单的预警功能

实现的效果为监听内存使用率,超过80%就通过钉钉的群机器人发送一条告警消息。

配置警告规则

  • 新增一个警告规则

在这里插入图片描述

  • 配置规则和详情如下:

在这里插入图片描述

  • 点击右上角的保存并退出完成警告规则的配置

配置警告消息模版 Message templates

配置两个消息模版,模版的语法为go。

语法参考网站:pkg.go.dev/text/templa…
简单的例子:grafana.com/docs/grafan…

{{ define "内存使用率预警模版" }}
  消息标题: {{ .Labels.title}} 

  消息状态: [{{.Status}}]

  警告,主机  {{ .Labels.server}} 的内存使用率超过 {{ .Labels.rate}} %,请及时处理!

{{ end }}
{{ define "commonsTemplate" }}
  {{ if gt (len .Alerts.Firing) 0 }}
    {{ len .Alerts.Firing }} 个 【firing】 消息:
    {{ range .Alerts.Firing }} 
       {{ template "内存使用率预警模版"  .}}
    {{ end }}
  {{ end }}
  {{ if gt (len .Alerts.Resolved) 0 }}
    {{ len .Alerts.Resolved }} 个【 resolved】 消息:
    {{ range .Alerts.Resolved }} {{ template "内存使用率预警模版"  .}} {{ end }}
  {{ end }}
{{ end }}

在这里插入图片描述

配置一个钉钉通知的方式 Contact points

  • 点击New contact point 新增一个通知的方式

在这里插入图片描述

  • 配置规则如下,点击保存完成配置

在这里插入图片描述

钉钉配置的URL为钉钉群机器人的的WebHook URL ,URL 获取的方式如下

钉钉群的机器人引入处理

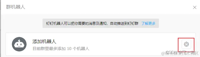
随便找一个钉钉群(最好新建一个),然后在PC端操作。

  • 点击群设置

在这里插入图片描述

  • 点击智能群助手

在这里插入图片描述

  • 点击添加机器人

在这里插入图片描述

  • 选择添加机器人

在这里插入图片描述

  • 选择自定义的机器人

在这里插入图片描述

  • 点击添加

在这里插入图片描述

  • 填写好机器人的配置,点击完成就添加好了机器人了

在这里插入图片描述

  • 复制 机器人的WebHook地址。没复制也没关系,后面可以在群机器人里看到。

在这里插入图片描述

测试联系方式的有效性

点击Test 按钮,打开联系方式的测试界面

在这里插入图片描述

可以测试发送预定义的消息

在这里插入图片描述

在这里插入图片描述

也可以测试自定义的消息,也就是可以填写Summary and annotationsCustom Lables

在这里插入图片描述

在这里插入图片描述

配置一个通知策略Notification policies

两种方式:
1、直接修改默认针对所有警告的策略Root policy - default for all alerts,

在这里插入图片描述

2、自定义策略New Policy,通过匹配警告规则的配置的自定义的Labels来决定使用哪个策略。

在这里插入图片描述

验证最后的效果

在这里插入图片描述

后续待处理的事项

  • 使用prometheusalertmanager 来实现报警功能
  • 报警功能的参数根据数据动态获取,比如服务器实例名称
  • 怎么临时关闭报警功能?
  • 自定义业务Exporter 来走一遍以上的流程
  • 使用Pushgateway 来处理不能被动拉取,只能主动推送的场景。
  • prometheus 数据落地

相关网站

prometheus 下载中心(包括prometheusalertmanager、一些常用的exporter): prometheus.io/download/
windows_exporter : github.com/prometheus-…
Prometheus Monitoring Community: github.com/prometheus-…
Awesome Prometheus alerts: awesome-prometheus-alerts.grep.to/alertmanage…

grafana download: grafana.com/grafana/dow…
grafana dashboard:grafana.com/grafana/das…
grafana plugins:grafana.com/plugins