看完之后回来做个小问卷吧,帮助我促进项目的完善 忘忧项目使用问卷
前言
此篇文章主要是介绍下项目管理端的功能,让大家对项目有个详细的了解,顺便对项目做一个宣传
第一行代码都快忘了是什么时候开始的了,期间还拿它参加了一次开发者比赛,项目初衷就是想让更多的人能够快速的做一款App出来,经过两年的断断续续开发,项目的功能算是更加完善了
这算是第一次我正式的对他进行正式的宣传(最新动态可关注公众号【穿裤衩闯天下】获取)
使用 ts+vue3+element-plus+vite 进行开发的一套社交项目后台管理系统,具体使用及功能详情看下边介绍
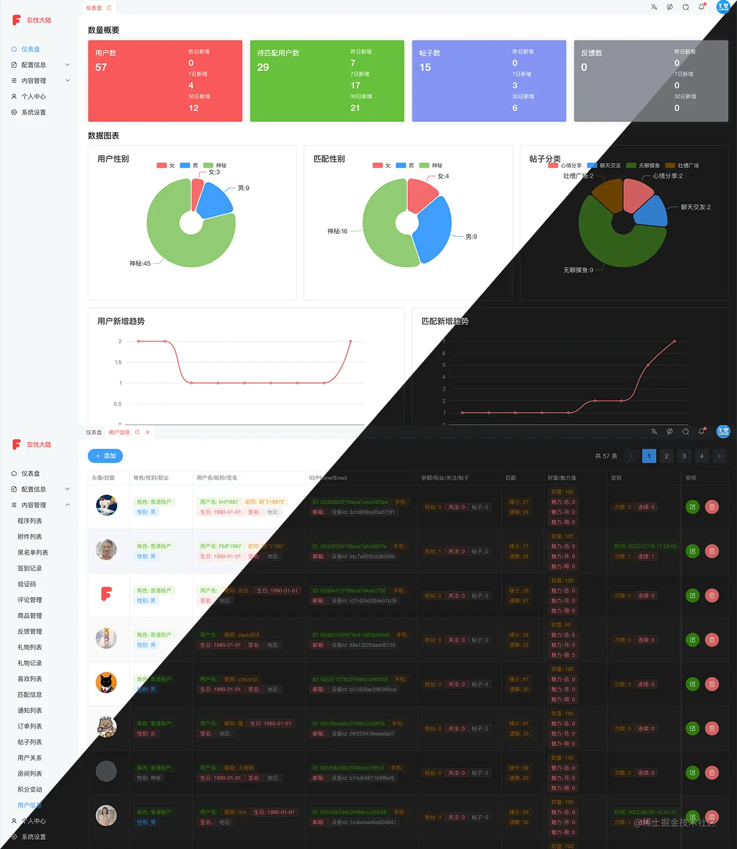
界面效果
放一张管理端主要功能,完美适配黑暗模式,感受下系统功能
本地开发调试
# 安装依赖
$ yarn install
# 开发调试,会监听文件改动重新加载
$ yarn dev
# 更新依赖
$ yarn upgrade-interactive --latest
发布上线
记得复制config/.env一份到 confi/.env.production 然后修改里边对应的值为线上配置
# 打包编译
$ yarn build
# 规则检查
$ yarn lint
# 打包发布代码
$ tar -czvf ./vmnepentheadmin.tgz -C dist .
# 将打包的代码上传到要发布的服务器上,解包
$ scp vmnepentheadmin.tgz aly:/var/www/vmnepenthe/admin/; rm vmnepentheadmin.tgz
# 解压打包的资源
$ tar -xzvf vmnepentheadmin.tgz .; rm vmnepentheadmin.tgz
# 重启 ngnix
$ /etc/init.d/nginx restart
功能 TODO
整理下已完成和待完成的功能点
主题配置功能
- 固定头部
- 显示底部
- 菜单手风琴效果
- 显示 Logo
- 显示标签
- 标签缓存
- 深色模式
- 灰色模式
- 水印
- 内容切换动画
其他功能点
- 国际化
- 配置 OK
- 翻译待完成
- 菜单搜索
数据管理
- 统计面板
- 配置管理,一些有限的数据,供其他数据使用的数据
- 内容分类
- 站点配置,这里可以根据需要配置多种数据
- 客户端参数
- 用户协议/隐私政策/用户行为规范
- 职业管理
- 角色管理
- 版本配置
- 数据管理
- 程序列表
- 附件列表
- 增删改查
- 普通数据展示
- 附件内容展示
- 黑名单列表
- 签到记录
- 验证码
- 评论管理
- 商品管理
- 反馈管理
- 用户关系
- 礼物列表
- 礼物记录
- 喜欢数据
- 喜欢列表
- 匹配信息
- 通知列表
- 订单列表
- 帖子列表
- 增删改查
- 普通数据展示
- 附件展示
- 房间列表
- 增删改查
- 普通数据展示
- 成员展示
- 积分变动
- 用户信息
- 增删改查
- 数据展示
- 个人中心
- 信息编辑
- 更新邮箱
- 更新密码
- 更新手机号
更多
总体介绍 忘忧大陆项目整体介绍
项目客户端下载体验
开源仓库地址
- gitee/VMTemplateAndroid Android 客户端
- gitee/vmtemplateadmin 管理端项目使用
vue3+vite+element-plus - gitee/vmtemplatehome 首页端项目使用
vue3+vite - gitee/vmtemplateserver 服务器端项目使用
eggjs - github/VMTemplateAndroid Android 客户端
- github/vmtemplateadmin 管理端项目使用
vue3+vite+element-plus - github/vmtemplatehome 首页端项目使用
vue3+vite - github/vmtemplateserver 服务器端项目使用
eggjs
沟通交流
可以通过以下方式找到我,获取最新信息,以及技术支持 公众号: 穿裤衩闯天下
QQ 群: 901211985 个人 QQ: 1565176197
支持赞助
如果你觉得当前项目帮你节省了开发时间,想要支持赞助我的话 👍,可以扫描下方的二维码打赏请我吃个鸡腿 🍗,你的支持将鼓励我继续创作 👨💻,感谢😁