多商户商城系统功能拆解02讲-平台端工作台

225 阅读2分钟

多商户商城系统,也称为B2B2C(BBC)平台电商模式多商家商城系统。可以快速帮助企业搭建类似拼多多/京东/天猫/淘宝的综合商城。

多商户商城系统支持商家入驻加盟,同时满足平台自营、旗舰店等多种经营方式。平台可以通过收取商家入驻费,订单交易服务费,提现手续费,短信通道费等多手段方式,实现整体盈利。

下面以likeshop多商户商城系统为例进行功能拆解,likeshop多商户商城系统可以实现快速部署,文档齐全,代码全开源,无加密,极易二次开发,助力企业以极低的成本上线平台电商业务。并且likeshop以其代码全开源,无加密的特性,极大的满足了平台运营发展过程中需要不断更新迭代的场景,完美支持后续扩展升级。

点击查看上一讲《多商户商城系统功能拆解01讲-产品架构》

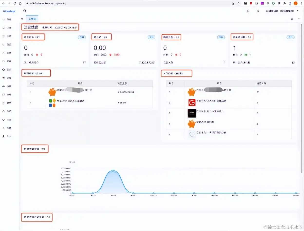
本章节讲解平台端工作台的设计思路,截图如下:

(多商户商城系统-平台端工作台)

平台端工作台是平台运营人员登录后第一眼看到的界面。重点考虑把今日的经营数据及时准确的展现出来,方便运营人员进行每日经营情况汇报。数据字段设计的思维导图如下:

(多商户商城系统-数据字段设计)

完善好运营数据的统计汇总后,随着业务发展,可以根据未来需要扩展待办任务区域、通知公告区域,提醒运营人员及时处理工作任务。

接下来我们会继续通过功能拆解分析,详细描述多商户商城系统各个功能模块的实现逻辑。也可前往likeshop演示环境或者直接下载商城源码进一步操作体验。