还不会JVM监控告警?一篇文章教会你!

1,065 阅读2分钟

SpringBoot + Prometheus + Pushgateway + Grafana 实现JVM监控告警

前言

大多数兄弟服务上线后都没有查看JVM运行情况的习惯,或者想要对现有服务进行JVM运行时监控但没有好的方案。那么这篇文章一定要看!

本篇文章主要记录如何通过Springboot将暴露的metrics endpiont信息推送到Pushgateway,然后通过PrometheusPushgateway拉取监控指标在Grafana进行展示

grafana.png

添加依赖

<dependency>
    <groupId>io.micrometer</groupId>
    <artifactId>micrometer-registry-prometheus</artifactId>
    <version>1.7.5</version>
</dependency>
<dependency>
    <groupId>io.prometheus</groupId>
    <artifactId>simpleclient_servlet</artifactId>
    <version>0.12.0</version>
</dependency>
<dependency>
    <groupId>io.prometheus</groupId>
    <artifactId>simpleclient_pushgateway</artifactId>
    <version>0.12.0</version>
</dependency>

yaml配置文件

在yaml中添加如下配置,如果已存在到就不要重复写了

spring:
  application:
    name: your-project-name
management:
  endpoints:
    web:
      exposure:
        # 暴露端口:metrics,其中就包含我们需要的JVM相关指标
        # 如果想暴露多个示例:[health,info,metrics]
        include: metrics
  metrics:
    tags:
      application: ${spring.application.name}
    export:
       prometheus:
          pushgateway:
            #pushgateway地址
            baseUrl: 127.0.0.1:8080
            #推送周期
            pushRate: 15s
            #job定义名
            job : ${spring.application.name}
            #启用推送
            enabled: true

创建配置类 MetricsAutoConfiguration

该类主要作用为:增加除了metrics默认暴露的基础信息之外添加一些额外的信息

import io.micrometer.core.instrument.MeterRegistry;
import org.springframework.beans.factory.annotation.Value;
import org.springframework.boot.actuate.autoconfigure.metrics.MeterRegistryCustomizer;
import org.springframework.context.annotation.Bean;

import java.net.InetAddress;
import java.net.UnknownHostException;

/**
 * @Description: metrics自动配置
 * @Author: Eayon Lee
 * @Time: 2022-07-01 14:35
 **/
public class MetricsAutoConfiguration {

    private static String HOST_IP = "127.0.0.1";
    private static String HOST_NAME = "hostname";

    @Bean
    MeterRegistryCustomizer<MeterRegistry> configurer(@Value("${spring.application.name}") String appName) {
        InetAddress address = null;
        try {
            address = InetAddress.getLocalHost();
            HOST_IP = address.getHostAddress();
            HOST_NAME = address.getHostName();
        } catch (UnknownHostException e) {
        }
        return (registry) -> {
            registry.config().commonTags("hostip", HOST_IP);
            registry.config().commonTags("hostname", HOST_NAME);
            registry.config().commonTags("customapp", appName);
        };
    }
}

启动一个Pushgateway服务

因为我们的SpringBoot项目启动时会连接到Pushgateway发送数据,所以我们还需要起一个Pushgateway服务

docker run -d \ 
 --restart always \
-p 8080:9091\
-v /usr/share/zoneinfo/Asia/Shanghai:/etc/localtime\
-v /tmp/prometheus-data:/prometheus-data/ \ 
--name kw_prometheus_pushgateway\
prom/pushgateway:latest

验证

启动SpringBoot项目

启动就完了,没啥好说的

访问Pushgateway服务

访问Pushgateway服务地址:127.0.0.1:8080,查看是否存在对应Job(PS:该Job名称为application.yaml中配置的Job属性值)

image.png

如存在则说明配置成功

配置Prometheus

如何部署一个Prometheus这里不做赘述,大家百度就可以了。

当部署好后需要在Prometheus的配置文件中添加上我们上一步启动的Pushgateway地址后重启,配置内容如下:

scrape_configs:
 # 名字随意就好
  - job_name: 'pushgateway'
    scrape_interval: 15s
    static_configs:
    - targets: ['127.0.0.1:8080']

配置Grafana

老规矩,怎么部署一个Grafana大家百度,不做赘述,部署好后继续往下

在Grafana配置Prometheus数据源

进入数据源面板

image.png

添加数据源 image.png

选择数据源 image.png

配置数据源

image.png

创建Dashboard面板

进入管理业页

image.png

加载面板

image.png

输入面板编号12856后点Load加载 image.png

填写基础信息并且选择数据源后点Import导入 image.png

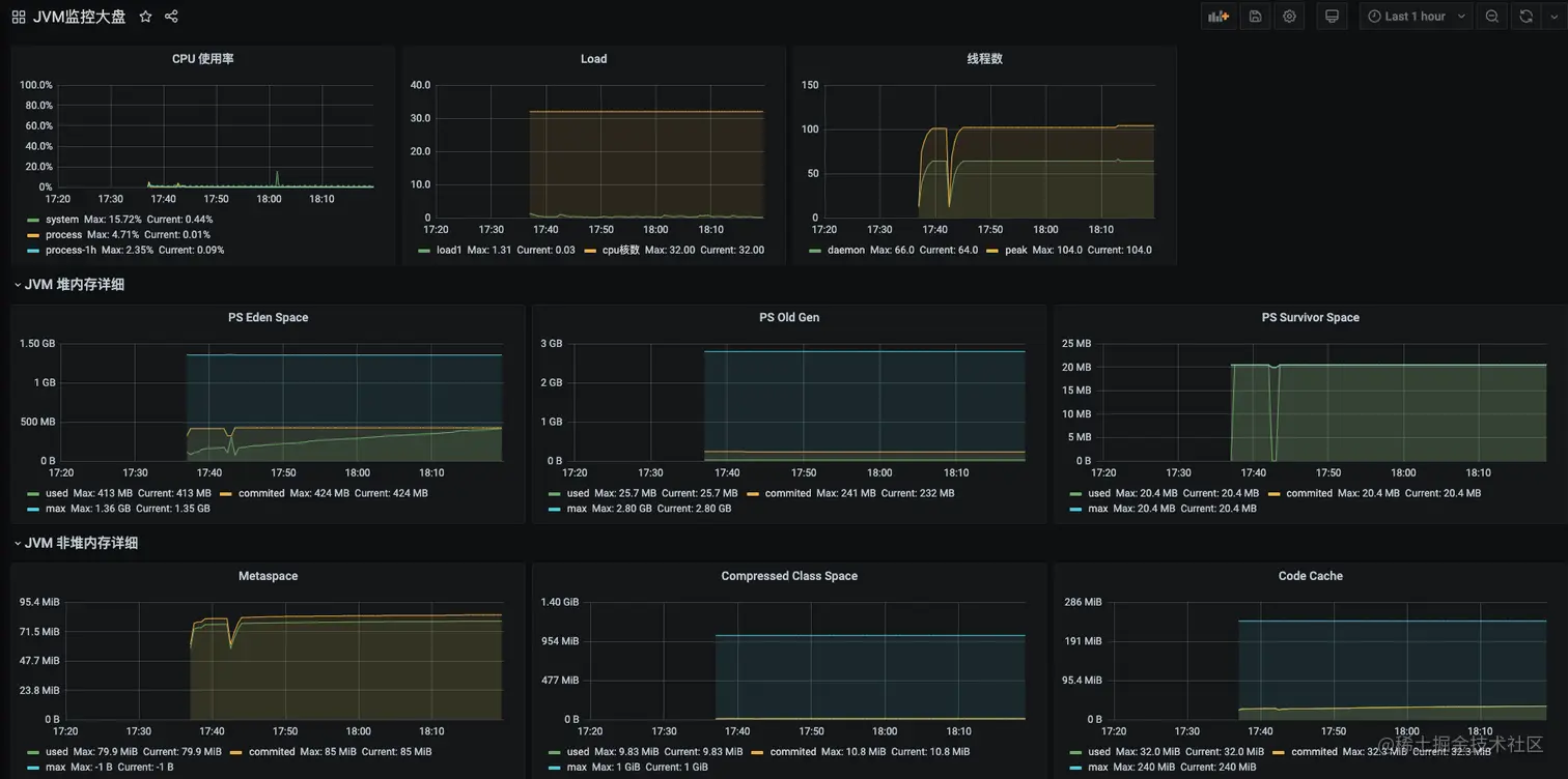
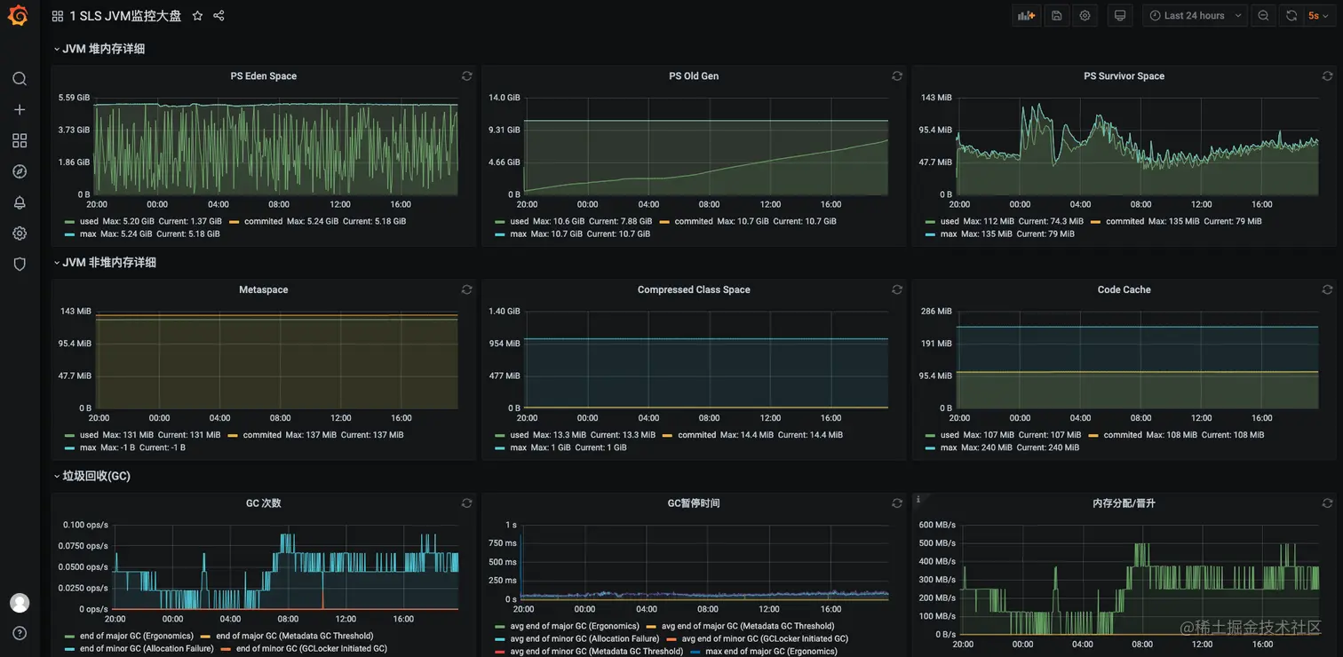
完成展示

image.png

image.png