【Cerebro】ES集群可视化管理工具

449 阅读1分钟

Cerebro 项目地址

注意:安装 Cerebro 之前需要安装 JDK www.runoob.com/java/java-e…

下载安装

image.png

点击图片中的选中的区域。

image.png

可以点击 Tags 按钮选择其他版本,我们这里选择0.9.4最新版本,点击 cerebro-0.9.4.zip ,进行下载。

解压下载后的文件夹。

image.png

启动访问

进入 bin 目录,点击 bin 目录下的 cerebro.bat 文件启动项目 cerebro。启动后访问 localhost:9876

image.png

输入你的 ES集群中的任意节点的地址和端口,点击connect即可:

image.png

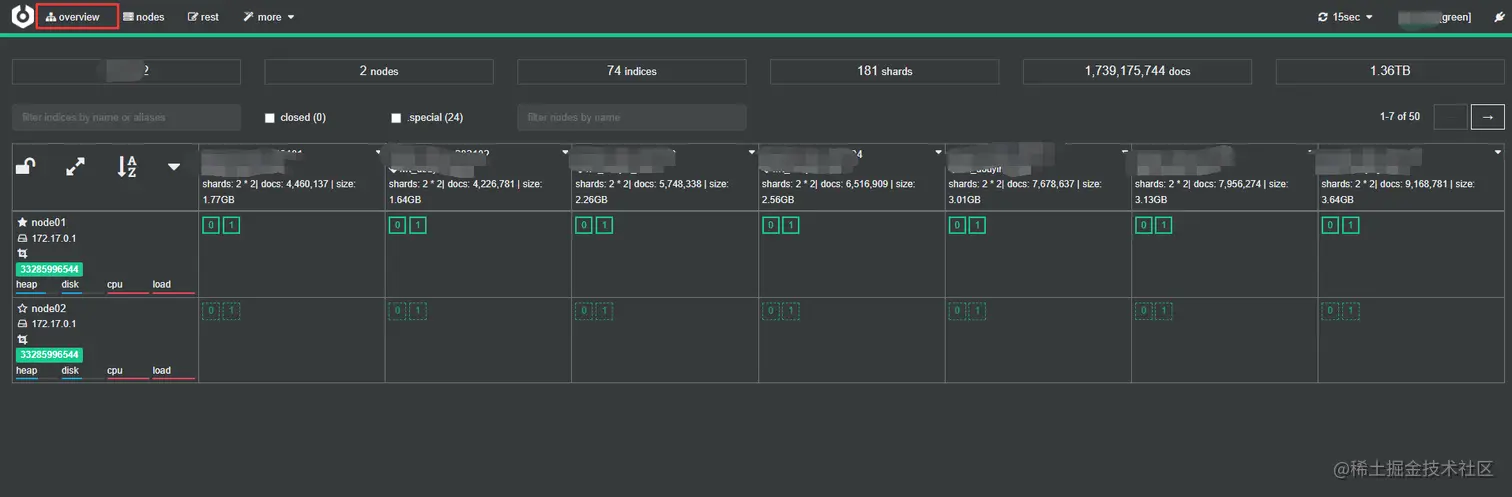
点击 Overview, 查看集群概览:

image.png

点击 Node,查看集群中节点的详情:

image.png

点击 Rest,可视化执行 DSL:

image.png

配置已有 ES 集群

如果你不想每次都输入集群地址,可以在 config\application.conf 中配置已有的 ES 集群信息。

# ES 集群列表
hosts = [
  # 没有开启权限认证的 ES 集群
  {
   host = "http://localhost:9200"
   name = "Localhost cluster"
   headers-whitelist = [ "x-proxy-user", "x-proxy-roles", "X-Forwarded-For" ]
  }
  # 开启权限认证的 ES 集群
  {
   host = "http://some-authenticated-host:9200"
   name = "Secured Cluster"
   auth = {
     username = "username"
     password = "secret-password"
   }
  }
]