AdminLTE - 开源的Django启动器

445 阅读1分钟

编码员们好!

本文介绍了AdminLTE Django,这是一个开源的Django仪表盘,在AdminLTE的最新稳定版本上精心制作,是一个标志性的Material UI设计。该产品可在Github上根据MIT许可下载,最近已经更新,使用了最新的Django版本(3.2.6 LTS),通过Gulp进行SASS编译,并改进了Docker脚本。

谢谢你的阅读!- 内容由**App Generator**提供。

AdminLTE - Open-source Django Dashboard, the calendar page.

要在本地环境中启动和运行该产品,最简单的方法可能是使用官方产品文档和README文件(保存在Github上)所介绍的Docker设置。

第1步- 从产品页面下载源代码

$ unzip django-dashboard-adminlte.zip
$ cd django-dashboard-adminlte

第2步- 在Docker中启动AdminLTE Django

$ docker-compose pull
$ docker-compose build 
$ docker-compose up

一旦所有命令被执行,我们应该看到这个简单的Django仪表板在浏览器中运行。

AdminLTE - Open-source Django Dashboard Login Page.

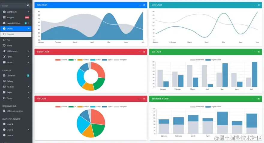
AdminLTE- 图表页面

AdminLTE - Open-source Django Dashboard Charts Page.

产品特点

AdminLTE Django的这个新版本有一个关于依赖关系的重要更新,还有其他(不那么)重要但有用的功能。

  • 依赖关系更新:最新的Django 3.2.6 LTS
  • 通过Gulp的SASS编译脚本
  • Docker- 改进脚本
  • 代码库重构,便于维护
  • 通过Discord和 Github(问题跟踪器)提供免费支持

**谢谢你的阅读!**如需更多资源,请访问。