接口偶尔超时,竟又是JVM停顿的锅

2,395 阅读5分钟

原创:扣钉日记(微信公众号ID:codelogs),欢迎分享,转载请保留出处。

简介

继上次我们JVM停顿十几秒的问题解决后,我们系统终于稳定了,再也不会无故重启了!
这是之前的文章:耗时几个月,终于找到了JVM停顿十几秒的原因

但有点奇怪的是,每隔一段时间,我们服务接口就会有一小波499超时,经过查看gc日志,又发现JVM停顿了好几秒!

查看safepoint日志

有了上次JVM停顿排查经验后,我马上就检查了gc日志与safepoint日志,发现如下日志:

$ cat gc-*.log | awk '/application threads were stopped/ && $(NF-6)>1'|tail
2022-05-08T16:40:53.886+0800: 78328.993: Total time for which application threads were stopped: 9.4917471 seconds, Stopping threads took: 9.3473059 seconds
2022-05-08T17:40:32.574+0800: 81907.681: Total time for which application threads were stopped: 3.9786219 seconds, Stopping threads took: 3.9038683 seconds
2022-05-08T17:41:00.063+0800: 81935.170: Total time for which application threads were stopped: 1.2607608 seconds, Stopping threads took: 1.1258499 seconds

$ cat safepoint.log | awk '/vmop/{title=$0;getline;if($(NF-2)+$(NF-4)>1000){print title;print $0}}'
         vmop                    [threads: total initially_running wait_to_block]    [time: spin block sync cleanup vmop] page_trap_count
78319.500: G1IncCollectionPause             [     428          0              2    ]      [     0  9347  9347     7   137    ]  0
         vmop                    [threads: total initially_running wait_to_block]    [time: spin block sync cleanup vmop] page_trap_count
81903.703: G1IncCollectionPause             [     428          0              4    ]      [     0  3903  3903    14    60    ]  0
         vmop                    [threads: total initially_running wait_to_block]    [time: spin block sync cleanup vmop] page_trap_count
81933.906: G1IncCollectionPause             [     442          0              1    ]      [     0  1125  1125     8   126    ]  0

从日志上可以看到,JVM停顿也是由safepoint导致的,而safepoint耗时主要在block阶段!

通过添加JVM参数-XX:+SafepointTimeout -XX:SafepointTimeoutDelay=1000后,可打印出哪些线程超过1000ms没有到达safepoint,如下:
image_2022-06-11_20220611122458
可以看到都是一些http或grpc的worker线程没走到safepoint,但为啥没到达safepoint,看不出关键,只好又去网上搜索了。

深入safepoint机制

  • safepoint机制: JVM在做某些特殊操作时(如gc、jmap等),需要看到一致的内存状态,而线程运行过程中会一直修改内存,所以JVM做这些特殊操作前,需要等待这些线程停下来,而停下来的机制就是safepoint。

在上面的safepoint日志中,spin与block都是等待线程进入safepoint的耗时,而vmop就是需要在安全点执行的JVM操作耗时,遗憾的是,网上讲safepoint的文章虽多,但基本没有将block阶段与spin阶段区别讲清楚的!

没办法,只能去看看JVM内部safepoint的实现代码了,在阅读了safepoint.cpp后,对spin与block的区别也大致有点理解了,如下:

  1. jvm中其实线程状态主要有3种thread_in_Javathread_in_vmthread_in_native
  2. 线程执行到jvm管控以外的代码时(如内核代码),线程状态会变为thread_in_native,jvm会认为它已经在安全区域(Safe Region),故不需要等待其到达safepoint,当它从thread_in_native状态返回时,会自行挂起。
  3. 线程在执行java代码时,线程状态是thread_in_Java,这种线程jvm需要等待它执行到safepoint后,将其挂起或自行挂起。
  4. 线程在执行jvm内部代码时,线程状态是thread_in_vm,比如线程执行System.arraycopy,由于jvm内部并没有放置safepoint,jvm必须等待其转换到thread_in_nativethread_in_Java才能将其挂起或自行挂起。

而spin阶段实际在做两件事情,一是将thread_in_native状态的线程刨除掉,这并不会太耗时,二是轮询各线程状态,等待thread_in_Java状态的线程变为其它状态(如走到了safepoint),这也是为什么counted loop这种代码会导致spin阶段耗时高,因为它是thread_in_Java状态的。

而block阶段实际就是在等待thread_in_vm状态的线程走到safepoint,与spin不同的是,safepoint线程将自己挂起,以等待最后一个thread_in_vm线程到达safepoint后将其唤醒。

如果看完我的描述,还是无法理解,强烈建议大家自己去阅读下safepoint源码,要看懂大概脉络还是不难的,而网上文章用来了解一些基础知识即可,不必费力看太多。
safepoint源码:hg.openjdk.java.net/jdk8u/jdk8u…
主要方法:SafepointSynchronize::begin, SafepointSynchronize::block,SafepointSynchronize::end

回到之前遇到的问题,我们是block阶段耗时长,这是在等待thread_in_vm状态的线程到达safepoint,而线程处于thread_in_vm状态则说明线程在运行JVM内部代码。

难道我们什么代码用法,导致线程在jvm内部执行耗时过长?特别是在jvm社区找到一个提议,即建议在System.arraycopy中添加safepoint,让我也有点怀疑它了,但如何证明呢?
提议链接:bugs.openjdk.org/browse/JDK-…

async-profiler分析safepoint

经过一段时间了解,发现目前分析safepoint主流工具如下:

  1. JFR:由oracle提供,在jdk11才完全可用,由于我们是jdk8,故放弃之。
  2. async-profiler:一款开源的JVM分析工具,提供了分析safepoint的选项,选它!

async-profiler提供了--ttsp的选项,用来分析safepoint事件,如下:

# 下载async-profiler
$ wget https://github.com/jvm-profiling-tools/async-profiler/releases/download/v2.8/async-profiler-2.8-linux-x64.tar.gz && tar xvf async* && cd async*

# 启动async-profiler采集safepoint时的线程栈
$ ./profiler.sh start -e wall -t -o collapsed -f /tmp/tts.collased --ttsp jps

# 发现safepoint问题产生后,停止采集并导出线程栈
$ ./profiler.sh stop  -e wall -t -o collapsed -f /tmp/tts.collased --ttsp jps

# 线程栈转换为火焰图工具
$ wget https://github.com/jvm-profiling-tools/async-profiler/releases/download/v2.8/converter.jar
$ java -cp converter.jar FlameGraph /tmp/tts.collapsed tts.html

最开始,抓到的火焰图是这样的,如下:
image_2022-06-11_20220611140928
由于我使用的是-e wall选项,这会把等待状态的线程栈也抓取下来,而safepoint发生时,大多数线程都会等待,所以火焰图中包含了太多无效信息。

于是,我调整为使用--all-user选项,这会只抓取在CPU上跑着的线程栈,同时将--ttsp调整为--begin SafepointSynchronize::print_safepoint_timeout --end RuntimeService::record_safepoint_synchronized,以使得async-profiler仅在发生超时safepoint时才采集线程栈,因为safepoint超时的时候会调用SafepointSynchronize::print_safepoint_timeout方法打印上面介绍过的超时未到safepoint线程的日志。

调整后,抓到的火焰图是这样的,如下:
image_2022-06-11_20220611142141
发现没有到达safepoint的线程在执行getLoadAverage方法,这是java集成的prometheus监控组件,用来获取机器负载的,这能有什么问题?

我又发现,最后一个到达safepoint的线程会调用Monitor::notify_all唤醒safepoint协调线程,那使用-e Monitor::notify_all抓取的线程栈会更加准确,如下:
image_2022-06-11_20220611143152
如上,最后一个到达safepoint的线程,确实就在执行getLoadAverage方法,可这个方法能有什么问题呢?我用strace看了一下,这个方法也就是从/proc/loadavg伪文件中读取负载信息而已。
image_2022-06-11_20220611143404

柳暗花明

问题一直没有排查出来,直到有一天,我突然发现,当一台容器上的jvm出现safepoint超时问题后,会不固定的每隔几小时出现一次,而同时间里,不出现问题的容器则稳得一批!

很显然,这个问题大概率和底层宿主机有关,我怀疑是部署在同一宿主机上的其它容器抢占了cpu导致,但在我询问运维宿主机情况时,运维一直说宿主机正常,也不知道他们是否认真看了!

又过了很久,有一次和隔壁组同事聊天,发现他们也遇到了超时问题,说是运维为了降机器成本,在宿主机上部署的容器越来越多!

再次出现问题后,我直接找运维要了宿主机的监控,我要自己确认,如下:
image_2022-06-11_20220611144808
可以发现宿主机负载在11点到12点之间,多次飙升到100以上,而我们JVM发生暂停的时间与之基本吻合。

至此,问题原因已经找到,线程到不了safepoint,是因为它得不到CPU啊,和thread_in_vm状态无关,和getLoadAverage也无关,他们只是凑巧或运行频率较高而已,得不到CPU资源时,线程能停在任何位置上!

可是我有一个想法,如果运维死活说宿主机没有问题,不给监控,那在容器中的我们,是否能有证据证明问题在宿主机呢?

于是,我又尝试在容器内找证据了!

调度延迟与内存不足

在Linux中可以无形拖慢线程运行速度的地方,主要有2点:

  1. 调度延迟:一瞬间有大量线程需要运行,导致线程在CPU队列上等待时间过长。
  2. direct reclaim:分配内存时直接回收内存,一般情况下,Linux通过kswapd异步回收内存,但当kswapd回收来不及时,会在分配时直接回收,但如果回收过程涉及page swap out、dirty page writeback时,会阻塞当前线程。

direct reclaim可以通过cat /proc/vmstat|grep -E "pageoutrun|allocstall"来测量,其中allocstall就是direct reclaim发生的次数。
而线程调度延迟可以通过观测/proc/<pid>/task/<tid>/schedstat来测量,如下:

$ cat /proc/1/task/1/schedstat 
55363216 1157776 75

解释如下:

  • 第一列:线程在CPU上执行的时间,单位纳秒(ns)
  • 第二列:线程在CPU运行队列上等待的时间,单位纳秒(ns)
  • 第三列:线程的上下文切换次数。

而由于我需要分析整个进程,上述信息是单个线程的,于是我写了一个脚本,汇总了各个线程的调度数据,以采集进程调度延迟信息,执行效果如下:

$ python -u <(curl -sS https://gitee.com/fmer/shell/raw/master/diagnosis/pidsched.py) `pgrep -n java`
2022-06-11T15:13:47  pid:1 total:1016.941ms idle:0.000ms    oncpu:( 1003.000ms max:51.000ms   cs:105  tid:23004  ) sched_delay:( 120.000ms  max:18.000ms   cs:36   tid:217    )
2022-06-11T15:13:48  pid:1 total:1017.327ms idle:415.327ms  oncpu:( 596.000ms  max:54.000ms   cs:89   tid:215    ) sched_delay:( 6.000ms    max:0.000ms    cs:255  tid:153    )
2022-06-11T15:13:49  pid:1 total:1017.054ms idle:223.054ms  oncpu:( 786.000ms  max:46.000ms   cs:117  tid:14917  ) sched_delay:( 8.000ms    max:0.000ms    cs:160  tid:63     )
2022-06-11T15:13:50  pid:1 total:1016.791ms idle:232.791ms  oncpu:( 767.000ms  max:75.000ms   cs:120  tid:9290   ) sched_delay:( 17.000ms   max:5.000ms    cs:290  tid:153    )

可以发现,正常情况下,调度延迟在10ms以下。

等到再次发生超时safepoint问题时,我检查了相关日志,如下:
image_2022-06-11_20220611151547
image_2022-06-11_20220611151613
我发现,在问题发生时,oncpu与sched_delay都是0,即线程即不在CPU上,也不在CPU队列上,也就是说线程根本没有被调度!它要么在睡眠,要么被限制调度!

cgroup机制

联想到我们JVM是在容器中运行,而容器会通过cgroup机制限制进程的CPU使用量,经过一番了解,我发现在容器中,可以通过/sys/fs/cgroup/cpu,cpuacct/cpu.stat来了解进程被限制的情况,如下:

# cgroup周期的时间长度,一个周期是100ms
$ cat /sys/fs/cgroup/cpu,cpuacct/cpu.cfs_period_us 
100000

# 容器分配的时间配额,由于我们是4核容器,所以这里是400ms
$ cat /sys/fs/cgroup/cpu,cpuacct/cpu.cfs_quota_us 
400000

$ cat /sys/fs/cgroup/cpu,cpuacct/cpu.stat
nr_periods 3216521
nr_throttled 1131
throttled_time 166214531184

cpu.stat解释如下:

  • nr_periods:经历的cgroup周期数
  • nr_throttled:容器发生调度限制的次数
  • throttled_time:容器被限制调度的时间,单位纳秒(ns)

于是,我写了一个小脚本来采集这个数据,如下:

$ nohup bash -c 'while sleep 1;do echo `date +%FT%T` `cat /sys/fs/cgroup/cpu,cpuacct/cpu.stat`;done' cpustat > cpustat.log &

再等到safepoint超时问题发生时,gc日志如下:

$ ps h -o pid --sort=-pmem -C java|head -n1|xargs -i ls -l /proc/{}/fd|awk '/gc-.*.log/{print $NF}'|xargs cat|awk '/application threads were stopped/ && $(NF-6)>1'|tail
2022-06-10T14:00:45.334+0800: 192736.429: Total time for which application threads were stopped: 1.1018709 seconds, Stopping threads took: 1.0070313 seconds
2022-06-10T14:11:12.449+0800: 193363.544: Total time for which application threads were stopped: 1.0257833 seconds, Stopping threads took: 0.9586368 seconds

cpustat.log如下:

cat cpustat.log |awk '{if(!pre)pre=$NF;delta=($NF-pre)/1000000;print delta,$0;pre=$NF}'|less

image_2022-06-11_20220611153904
image_2022-06-11_20220611153914
可以发现,在JVM停顿发生的时间点,容器被限制调度多次,总共限制的时间超3000ms!

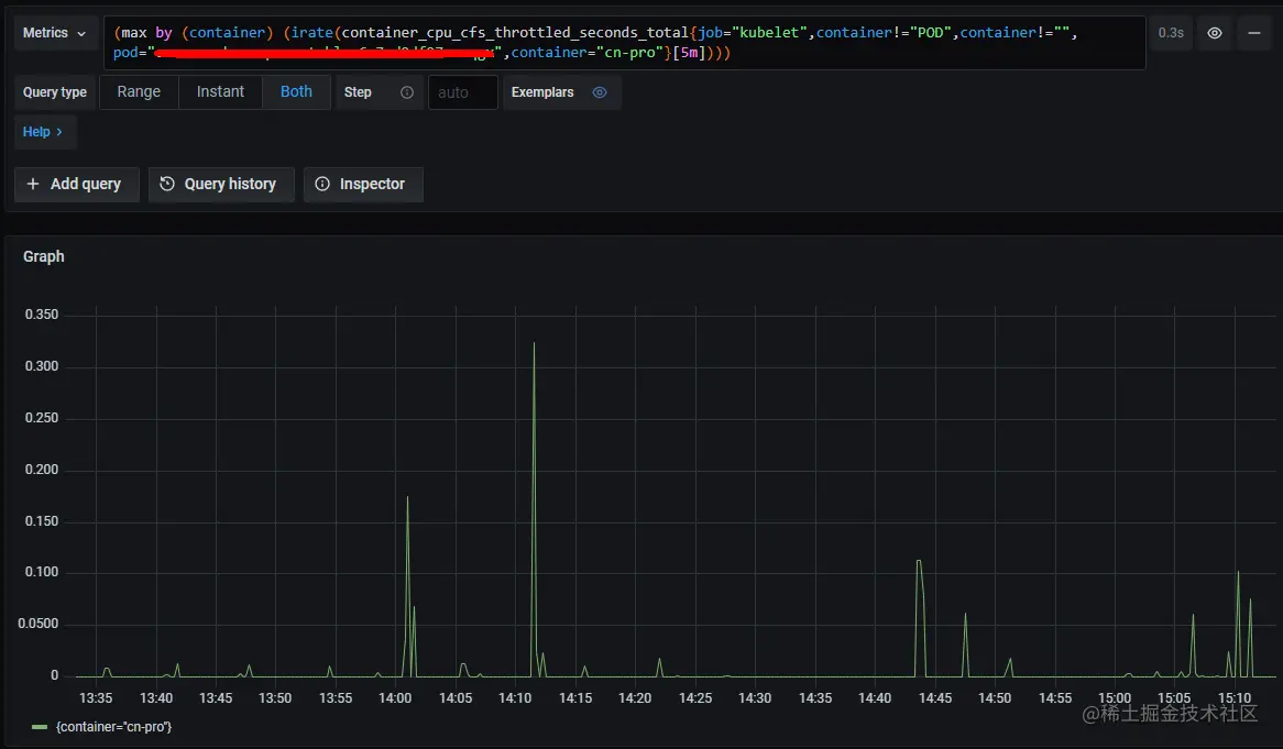
在找到问题后,我通过cgroup与jvm stw关键字在google上搜索,发现在k8s中,container_cpu_cfs_throttled_seconds_total指标也代表了容器CPU被限制的时间,于是我立马将运维的监控面板改了改,如下:
image_2022-06-11_20220611154504
可见时间点也基本吻合,只是这个数值偏小很多,有知道原因的可以告知下。

此外我也搜索到了问题类似的文章:heapdump.cn/article/193… ,可见很多时候,遇到的问题,别人早就遇到过并分享了,关键是这种文章被大量低质量文章给淹没了,没找到问题前,你根本搜索不到!

哎,分享传播了知识,同时也阻碍了知识传播!

总结

排查这个问题的过程中,学到了不少新知识与新方法,总结如下:

  1. safepoint原理是什么,spin与block阶段耗时长代表了什么。
  2. 使用async-profiler分析safepoint的方法。
  3. 容器内可通过/proc/<pid>/task/<tid>/schedstat测量进程调度延迟。
  4. 容器内可通过/sys/fs/cgroup/cpu,cpuacct/cpu.stat测量容器CPU受限情况。

往期内容

耗时几个月,终于找到了JVM停顿十几秒的原因
密码学入门
神秘的backlog参数与TCP连接队列
mysql的timestamp会存在时区问题?
真正理解可重复读事务隔离级别
字符编码解惑