pinpoint agent 接入及使用文档

1,217 阅读1分钟

本文已参与「新人创作礼」活动.一起开启掘金创作之路。

pinpoint agent 接入及使用文档

pinpoint 是一款java,go 技术栈性能监控工具, 方便多个服务之间 排查定位 问题。在请求异常,性能不稳定情况下可以快速排查定位原因。

优点:无侵入代码,不需要改造代码。方便快捷排查系统故障原因。

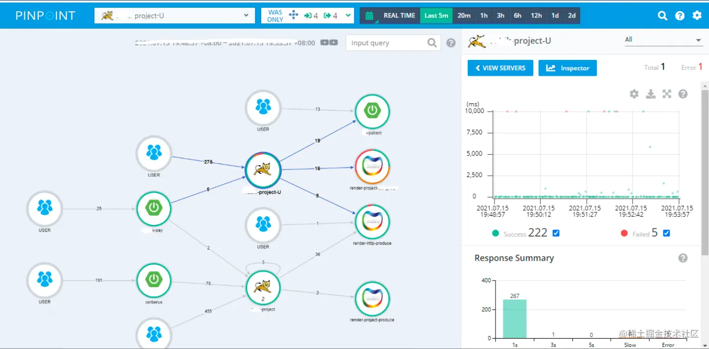
接入效果后 调用的性能监控图:

image.png

如何接入pinpoint:

1)下载 agent

github.com/pinpoint-ap…

2)配置pinpoint-agent :

**pinpoint服务端地址:

**如果网络不通,需开通白名单;
**

[ucmed@VM_20_147_centos pinpoint]$ pwd
/home/ucmed/pinpoint

[ucmed@VM_20_147_centos pinpoint]$

#配置pinpoint服务端地址\

vi pinpoint.config 

profiler.collector.ip=xx.xxx.xx.xxx

profiler.collector.ip=xxx.xxx.xxx.xxx

验证agent配置正确:

[ucmed@VM_20_147_centos pinpoint]$ ./script/networktest.sh

UDP-STAT:     => 10.105.xx.xx:9995 [SUCCESS]

UDP-SPAN:     => 10.105.xx.xxx:9996 [SUCCESS]

TCP:     => 10.105.xx.xxx:9994 [SUCCESS]

3)在java服务启动JAVA_OPTS 添加 启动参数 

-javaagent:${pinpointPath}/pinpoint-bootstrap-2.2.2.jar -Dpinpoint.applicationName=application-nameXX
-Dpinpoint.agentId=application-nameXX001

*TIPS:
*

如果你在多台机器上部署了应用程序,那么就需要在多台机器上部署Agent组件

applicationName:在pinpoint上显示的名字

agentId:可以和applicationName相同,也可以不同。但必须唯一,标志一个jvm。

同一个应用的不同实例可以使用不同的agentId,相同的applicationName。

启动程序,访问一下,就可以在pinpoint上看见相关数据。

./startup.sh

(2)jar包

使用如下命令启动jar包:

java -javaagent:/home/ucmed/pinpoint-agent/pinpoint-bootstrap-1.8.1.jar -Dpinpoint.agentId=sso_test -Dpinpoint.applicationName=sso_test -jar xxxxxxxxxx.jar

后台启动:

nohup  java -javaagent:/home/ucmed/pinpoint-agent/pinpoint-bootstrap-1.8.1.jar -Dpinpoint.agentId=sso_test -Dpinpoint.applicationName=sso_test -jar xxxxxxxxxx.jar &

查看效果:

image.png image.png

image.png