先说两句题外话,若依是一套全部开源的快速开发平台,毫无保留给个人及企业免费使用。
- 前端采用Vue、Element UI。
- 后端采用Spring Boot、Spring Security、Redis & Jwt。
- 权限认证使用Jwt,支持多终端认证系统。
- 支持加载动态权限菜单,多方式轻松权限控制。
- 高效率开发,使用代码生成器可以一键生成前后端代码。
内置功能
- 用户管理:用户是系统操作者,该功能主要完成系统用户配置。
- 部门管理: 配置系统组织机构(公司、部门、小组),树结构展现支持数据权限。关注Java项目分享
- 岗位管理: 配置系统用户所属担任职务。
- 菜单管理: 配置系统菜单,操作权限,按钮权限标识等。
- 角色管理: 角色菜单权限分配、设置角色按机构进行数据范围权限划分。
- 字典管理: 对系统中经常使用的一些较为固定的数据进行维护。
- 参数管理: 对系统动态配置常用参数。
- 通知公告: 系统通知公告信息发布维护。
- 操作日志: 系统正常操作日志记录和查询;系统异常信息日志记录和查询。
- 登录日志: 系统登录日志记录查询包含登录异常。
- 在线用户: 当前系统中活跃用户状态监控。
- 定时任务: 在线(添加、修改、删除)任务调度包含执行结果日志。
- 代码生成: 前后端代码的生成(java、html、xml、sql)支持CRUD下载 。
- 系统接口: 根据业务代码自动生成相关的api接口文档。
- 服务监控: 监视当前系统CPU、内存、磁盘、堆栈等相关信息。
- 缓存监控: 对系统的缓存信息查询,命令统计等。
- 在线构建器: 拖动表单元素生成相应的HTML代码。
- 连接池监视: 监视当前系统数据库连接池状态,可进行分析SQL找出系统性能瓶颈。
今天要推荐的项目是一款仿饿了么外卖平台系统,参考了一些现有其他开源外卖项目,在此基础之上,做了优化处理,并使用SpringBoot+Vue技术开发。可用于学习使用。
01
项目说明
- 一个完整的外卖系统,包括手机端,后台管理,api
- 基于spring boot和vue的前后端分离的外卖系统
- 包含完整的手机端,后台管理功能
- 本项目主要供交流学习,不建议商用
02
技术栈
- 核心框架:Spring Boot
- 数据库层:Spring data jpa/Spring data mongodb
- 数据库连接池:Druid
- 缓存:Ehcache
- 前端:Vue.js
- 数据库:mysql5.5以上,Mongodb4.0(不要使用最新版4.2)
03
主要模块
- mobile 手机端站点
- manage后台管理系统
- api java接口服务
- core 底层核心模块
- generate 代码生成模块
04
快速部署
- 数据存储采用了mysql和mongodb,其中基础管理配置功能数据使用mysql,业务数据使用mongodb存储。
- 创建mysql数据库
- mysql数据库创建好了之后,启动flash-waimai-api服务,会自动初始化数据,无需开发人员自己手动初始化数据
- 安装mongodb并创建数据库:导入mongodb数据
05
启动
后台管理启动
- 进入flash-waimai-manage目录:
- 运行 npm install --registry=registry.npm.taobao.org
- 运行npm run dev
- 启动成功后访问 http://localhost:9528 ,用户名密码:admin/admin
手机端启动
- 进入flash-waimai-mobile目录:
- 运行 npm install --registry=registry.npm.taobao.org
- 运行npm run local
- 启动成功后访问 http://localhost:8000
06
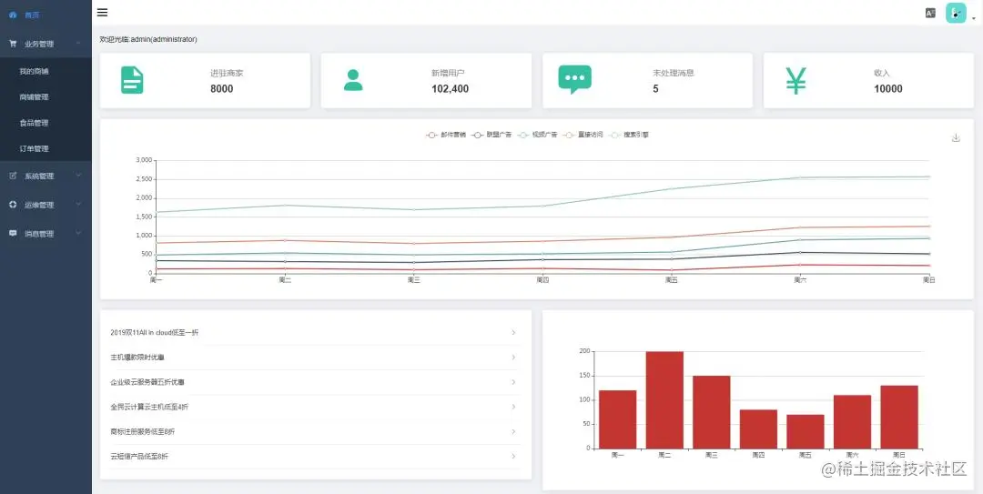
运行效果图
前端展示
后台管理
源码和操作文档
链接这里放不了,需要源码和操作文档的同学点击传送门即可无偿获取