SpringBoot Admin 实现Actuator端点可视化监控

311 阅读2分钟

持续创作,加速成长!这是我参与「掘金日新计划 · 6 月更文挑战」的第11天,点击查看活动详情

简介

Actuator可视化监控SpringBoot Admin

Note:

  • SpringBoot版本: 2.1.4
  • SpringBoot Admin版本: 2.1.5

Spring Boot Admin Server

  • 单独建一个Spring Boot Admin Server工程作为服务端

  • 在Maven的pom.xml文件中添加 spring-boot-admin-serverspring-boot-admin-server-ui 依赖:

<dependency>
    <groupId>de.codecentric</groupId>
    <artifactId>spring-boot-admin-server</artifactId>
    <version>2.1.5</version>
</dependency>
<dependency>
    <groupId>de.codecentric</groupId>
    <artifactId>spring-boot-admin-server-ui</artifactId>
    <version>2.1.5</version>
</dependency>
  • 在主类上添加注解启用Spring Boot Admin
@EnableAdminServer
@SpringBootApplication
public class AdminApplication {

	public static void main(String[] args) {
		SpringApplication.run(AdminApplication.class, args);
	}

}

到此, Spring Boot Admin服务端工程建立完毕, 在浏览器访问 http://localhost:8000 , 打开管理页面, 目前没有客户端实例注册过来, 显示为空。 接下来建立客户端工程。

Spring Boot Admin Client

  • 建一个Spring Boot工程

  • 在Maven的pom.xml文件中添加 spring-boot-admin-starter-client 依赖:

<dependency>
    <groupId>de.codecentric</groupId>
    <artifactId>spring-boot-admin-starter-client</artifactId>
    <version>2.1.5</version>
</dependency>	
  • application.yml 配置: 1. 暴露指定端口; 2. 注册到Spring Boot Admin服务端
management:
  endpoints:
    web:
      exposure:
        include: "*"
        exclude: env,beans

spring:
  boot:
    admin:
      client:
        url: http://localhost:8000
        instance:
          name: ReactiveCrud

Note: 当然这里首先要开启项目的Actuator端点监控功能, 可参考SpringBoot2开启Actuator端点监控

启动客户端, 在管理端进行可视化端点监控

  • Journal

启动客户端后, 会在 Journal 页面看到客户端注册到管理端发生的各类事件;

2019-06-27-SpringBootAdminJournal.png

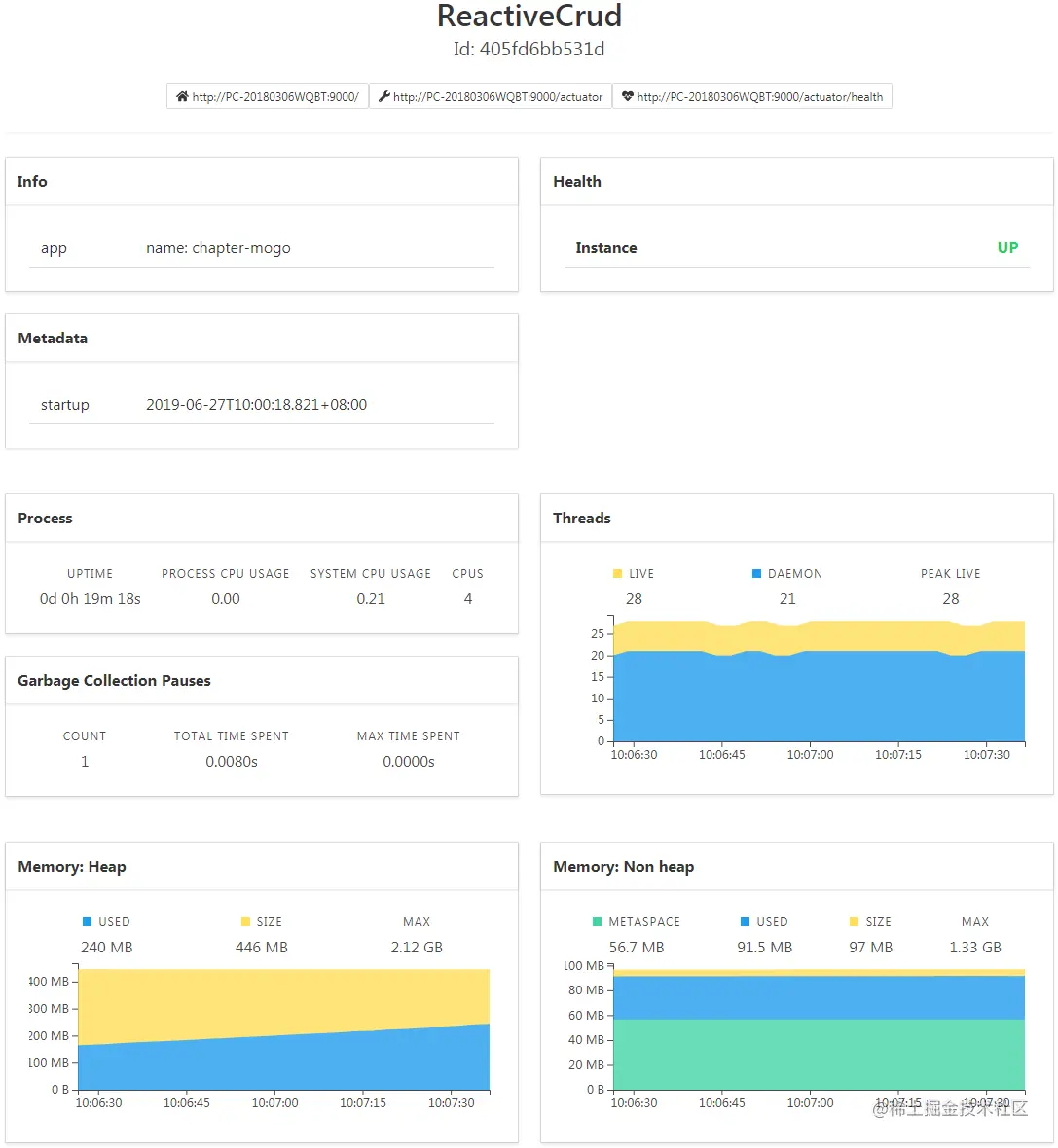
  • WallBoard-->Details

在首页可以查看所有已注册到管理端的实例, 点击跳转到实例监控详情

2019-06-27-SpringBootAdminWallBoard.png

2019-06-27-SpringBootAdminDetails.png

以上通过 Spring Boot Admin 实现了对Spring Boot暴露的 Actuator 端点的可视化监控, 对于详细的端点信息, 以及 Spring Boot Admin 的其他配置, 可参考相关文档。 后续增加认证功能, 即需要用户登录才能进入管理端。

References


If you have any questions or any bugs are found, please feel free to contact me.

Your comments and suggestions are welcome!