Prometheus + Grafana 搭建监控系统

371 阅读5分钟

前言

本文主要记录下如何使用 Prometheus + Grafana 搭建对各种服务的性能监控,涵盖对 Prometheus、Grafana 的基本介绍,以及如何使用二者进行对 Linux、MySQL、Redis等监控。为了方便操作,所有的组件都是基于 Docker 容器进行操作。

概述

Prometheus

概述

Prometheus 是云原生计算基金会的项目,是一个系统和服务监控系统。 它以给定的时间间隔从配置的目标收集指标,评估规则表达式,显示结果,并在观察到指定条件时触发警报。

Prometheus 与其他指标和监控系统的区别在于:

  • 多维数据模型(由指标名称和键/值维度集定义的时间序列)
  • 支持PromQL,一种强大且灵活的查询语言,可利用此维度
  • 不依赖分布式存储,单个服务器节点是自治的
  • 用于时间序列收集的 HTTP 拉取模型
  • 通过用于批处理作业的中间网关支持推送时间序列
  • 通过服务发现或静态配置发现目标
  • 支持多种模式的图形和仪表板
  • 支持分层和水平联合

官网地址

Github 地址

架构图

image-20220530083721686

安装

  1. 使用原生方式安装:下载地址

  2. 使用 Docker 安装

    1. 拉取镜像

      docker pull prom/prometheus:v2.35.0
      
    2. 启动命令

      docker run --name prometheus -d -p 9090:9090 prom/prometheus:v2.35.0
      
    3. 配置文件挂载

      • 将容器内部的配置文件拷贝到宿主机

        docker cp prometheus:/etc/prometheus /data/software/docker/prometheus/
        
      • 配置文件

        prometheus.yml

        # my global config
        global:
          scrape_interval: 15s # Set the scrape interval to every 15 seconds. Default is every 1 minute.
          evaluation_interval: 15s # Evaluate rules every 15 seconds. The default is every 1 minute.
          # scrape_timeout is set to the global default (10s).
        
        # Alertmanager configuration
        alerting:
          alertmanagers:
            - static_configs:
                - targets:
                  # - alertmanager:9093
        
        # Load rules once and periodically evaluate them according to the global 'evaluation_interval'.
        rule_files:
          # - "first_rules.yml"
          # - "second_rules.yml"
        
        # A scrape configuration containing exactly one endpoint to scrape:
        # Here it's Prometheus itself.
        scrape_configs:
          # The job name is added as a label `job=<job_name>` to any timeseries scraped from this config.
          - job_name: "prometheus"
        
            # metrics_path defaults to '/metrics'
            # scheme defaults to 'http'.
        
            static_configs:
              - targets: ["localhost:9090"]
        
    4. 挂载配置文件启动容器

      docker run --name prometheus -d -p 9090:9090 -v /data/software/docker/prometheus/conf:/etc/prometheus  prom/prometheus:v2.35.0
      
    5. 测试结果:

      浏览器访问:http://ip:9090

      image-20220527103116929

Grafana

概述

Grafana 是一个可以监控,分析指标、日志,进行团队管理,提供漂亮仪表板的平台系统。无论数据存储在何处, 都可以进行查询、可视化、提醒。

Grafana 官网地址

安装

原生方式安装

下载地址

Docker 安装

  1. 拉取镜像

    docker pull grafana/grafana:7.5.16
    
  2. 启动容器

    docker run -d --name=grafana -p 3000:3000 grafana/grafana:7.5.16
    
  3. 测试结果:

    浏览器访问:http://ip:3000,成功访问如下页面

    image-20220527105054209

    初始用户名:admin

    初始密码:admin

配置 Prometheus 数据源

Grafana 展示 Promethus 监控需要配置对应的数据源,如下步骤进行配置:

  1. 新建数据源

    image-20220527105545437

  2. 选择 Prometheus

    image-20220527105627172

  3. 填写 Prometheus 地址(注意:要以 http 开头)

    image-20220527105733822

  4. 保存测试

    image-20220527105916262

应用

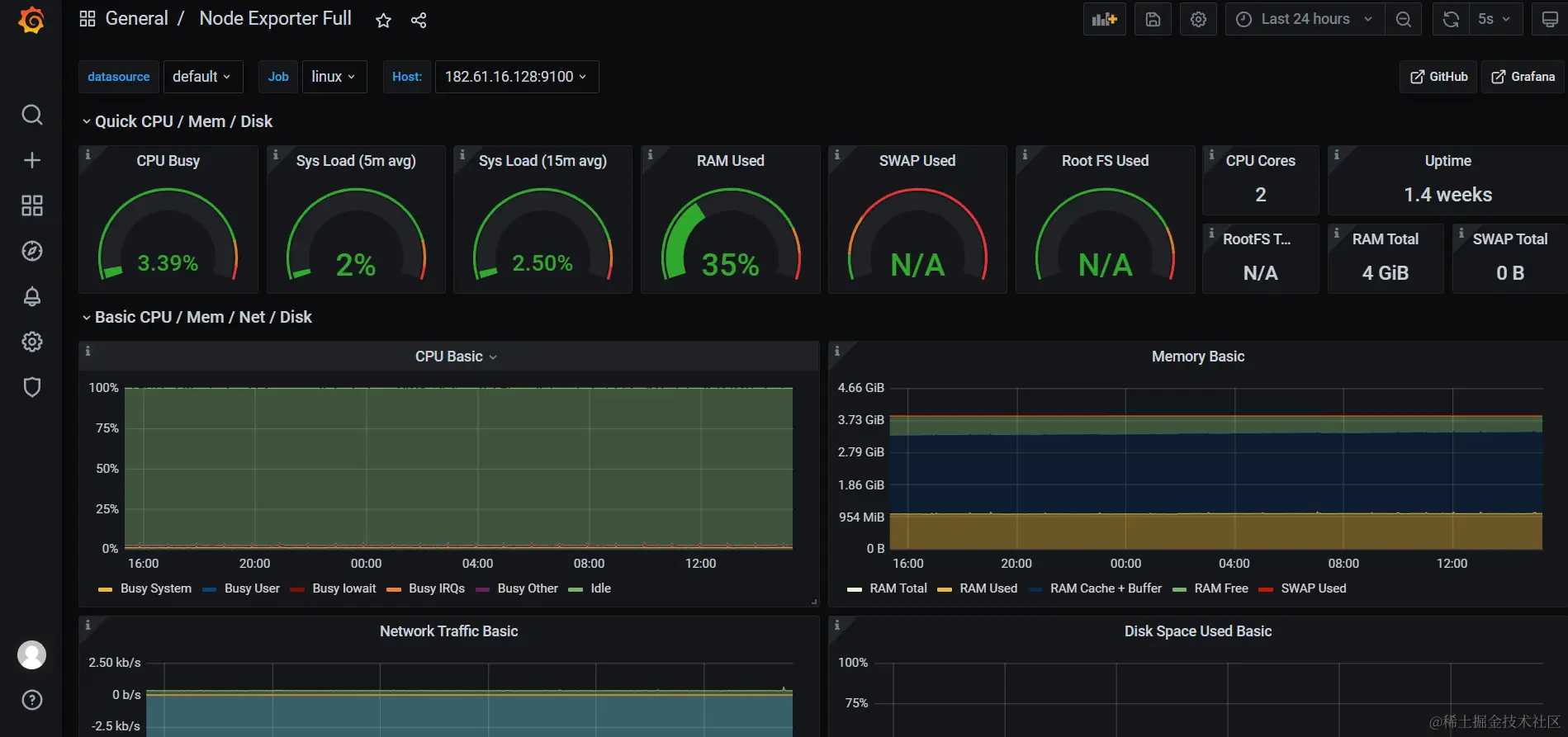
搭建 Linux 服务器性能监控

概述

使用 Node exporter 可以来收集 Linux 服务器相关的性能指标。

安装

  1. 拉取镜像

    docker pull prom/node-exporter:v1.3.0
    
  2. 启动容器

    docker run --name node-export -p 9100:9100 -d prom/node-exporter:v1.3.0
    
  3. 浏览器访问:http://ip:9100, 出现如下页面:

    image-20220527145640445

配置

  1. Prometheus 配置文件 prometheus.yml 添加配置

      - job_name: "linux"
    
        # metrics_path defaults to '/metrics'
        # scheme defaults to 'http'.
        
        static_configs:
          - targets: ["ip:9100"]
    
  2. 重启 Prometheus 容器

    docker restart prometheus
    
  3. 进行测试,浏览器访问 http://ip:9090/service-discovery 出现如下页面:

    image-20220527145814259

展示

在 Grafana 中展示上述配置的 Node exporter, 一些漂亮的 DashBoard 模板可以在 插件中心 中下载

  1. 下载对应 dashboard 的 JSON 文件

    下载地址

  2. 在 Grafana 导入对应的 json 文件

    image-20220527151416480

    也可以通过 url 或 id 进行导入

    image-20220527151900505

  3. 展示效果

    image-20220527152008777

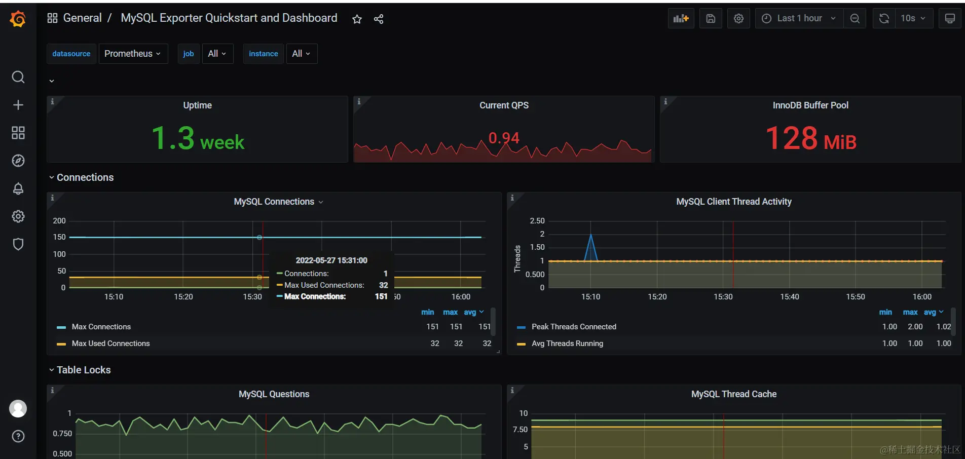
搭建 MySQL 服务器性能监控

概述

使用 MySQLd exporter 可以来收集 MySQL 服务器相关的性能指标。

安装

  1. 拉取镜像

    docker pull prom/mysqld-exporter:v0.13.0
    
  2. 启动容器

    docker run -d -p 9104:9104 --name mysql-exporter  -e DATA_SOURCE_NAME="username:password@(ip:3306)/" prom/mysqld-exporter:v0.13.0
    
  3. 测试,浏览器访问:http://ip:9104

    image-20220527153212591

配置

  1. Prometheus 配置文件 prometheus.yml 添加配置

      - job_name: "mysql"
    
        # metrics_path defaults to '/metrics'
        # scheme defaults to 'http'.
    
        static_configs:
          - targets: ["ip:9104"]
            labels:
              instance: mysql
    
  2. 重启 Prometheus 容器

    docker restart prometheus
    
  3. 进行测试,浏览器访问 http://ip:9090/service-discovery 出现如下页面:

    image-20220527153428231

展示

在 Grafana 中展示上述配置的 MySQLd exporter, 一些漂亮的 DashBoard 模板可以在 插件中心 中下载

  1. 下载对应 dashboard 的 JSON 文件

    下载地址

  2. 在 Grafana 导入对应的 json 文件

    image-20220527151416480

    也可以通过 url 或 id 进行导入

    image-20220527151900505

  3. 展示效果

    image-20220527160349053

搭建 Redis 服务器性能监控

概述

使用 Redis exporter 可以来收集 Redis 服务器相关的性能指标。

安装

  1. 拉取镜像

    docker pull oliver006/redis_exporter:v1.37.0
    
  2. 启动容器

    docker run -d --name redis-exporter -p 9121:9121 oliver006/redis_exporter:v1.37.0 --redis.addr redis://ip:6379 --redis.password password
    
  3. 测试,浏览器访问:http://ip:9121

    image-20220527160714153

    配置

    1. Prometheus 配置文件 prometheus.yml 添加配置

        - job_name: "redis"
      
          # metrics_path defaults to '/metrics'
          # scheme defaults to 'http'.
      
          static_configs:
            - targets: ["ip:9121"]
              labels: 
                instance: redis
      
    2. 重启 Prometheus 容器

      docker restart prometheus
      
    3. 进行测试,浏览器访问 http://ip:9090/service-discovery 出现如下页面:

      image-20220527160811841

展示

在 Grafana 中展示上述配置的 Redis exporter, 一些漂亮的 DashBoard 模板可以在 插件中心 中下载

  1. 下载对应 dashboard 的 JSON 文件

    下载地址

  2. 在 Grafana 导入对应的 json 文件

    image-20220527151416480

    也可以通过 url 或 id 进行导入

    image-20220527151900505

  3. 展示效果

    image-20220527161130116

\