Android 内存优化知识点总结

237 阅读11分钟

Android 操作系统给每个进程都会分配指定额度的内存空间,App 使用内存来进行快速的文件访问交互。例如展示网络图片时,就是通过把网络图片下载到内存中展示,如果需要保存到本地,再从内存中保存到磁盘空间中。

RAM 和 ROM

手机一般有两种存储介质,一个是 RAM ,我们常说的内存,也称之为运行内存;另一个是 ROM ,即磁盘空间。 RAM 的访问速度一般会比 ROM 快,它是即插即用,断电会抹除所有数据,RAM 越大,可同时操作的数据就越多;ROM 是外部存储空间,相当于电脑的硬盘,主要是用来存储本地数据的。

App 运行时,会被加载到 RAM 中,又因为 App 所在进程会分配指定额度的空间,所以 App 的内存空间是有限的,内存的大小对 App 性能及正常运行都会有很大的影响。 当 App 所分配的内存空间不足时,会抛出 OOM 。所以对运行中的 App 的内存的优化就显得尤为重要。

常见内存问题

常见的内存问题包括:

  1. 内存泄漏:因为 Java 对象无法被正常回收,如果长期运行程序,就会造成大量的无用对象占用内存空间,最终导致 OOM。
  2. 内存抖动:频繁的创建对象,当对象数据到达一定程度会造成 GC ,如果短时间内频繁的 GC 就会造成 App 卡顿的现象,这个就叫内存抖动。
  3. 内存溢出:当 App 申请内存空间时,没有足够的内存空间供其使用,就会导致内存溢出,即 Out Of Memory。

内存溢出

内存溢出(Out Of Memory,简称OOM)是指应用系统中存在无法回收的内存或使用的内存过多,最终使得程序运行要用到的内存大于能提供的最大内存。此时 App 就运行不了,系统会提示内存溢出,抛出异常。

所以避免 OOM 的办法就是解决内存泄漏问题,或尽量在代码中节约使用内存两种思路。

内存泄漏

内存泄漏在 Android 中就是在当前App 的生命周期内不再使用的对象被GC Roots引用,导致不能回收,使实际可使用内存变小。 需要注意的是,内存泄漏问题的出现,是和生命周期有关系的,从生命周期的角度考虑,就是生命周期短的对象被生命周期长的 GC Roots 对象持有引用,从而导致生命周期短的对象在该被回收的时候,无法被正确回收,该对象长期存活,但又毫无用处,白白地占用了内存空间。当这种对象过多时,就会造成 OOM 。

常见内存泄漏场景

无法回收无用对象的场景,可以统一理解为发生了内存泄漏,常见的 case 有:

  • 资源文件未关闭/回收
  • 注册对象未注销
  • 静态变量持有数据对象
  • 单例造成内存泄漏
  • 非静态内部类的实例持有外部类引用
  • Handler
  • 集合对象中的对象未释放
  • WebView 内存泄漏
  • View 的生命周期大于容器的生命周期

常见的诸如资源文件未关闭/为回收、注册对象未注销,导致观察者一致持有注册对象的引用,从而无法正常回收注册的对象。这里对其他几种场景进行详细的说明。

静态变量或单例持有对象

在 JVM 规范中,静态变量属于 GC Root 其中的一种,一般情况下它的生命周期都会比较长,所以如果一个对象的某个属性被静态变量持有了引用,就会导致该属性实例无法正常被回收。以简单的示例代码说明:

class TestC {
    companion object {
        var leak: Any? = null
    }
}

class LeakCanaryActivity : ComponentActivity() {
	override fun onCreate(savedInstanceState: Bundle?) {
    super.onCreate(savedInstanceState)
    setContent { LeakCanaryPage(actions()) }
    staticOOM()
	}
	private fun staticOOM() {
    Toast.makeText(this, "static own Context", Toast.LENGTH_SHORT).show()
    TestC.leak = this
	}
}

当我们打开这个 LeakCanaryActivity 后,返回上一个 Activity,此时查看 Profiler 排查内存泄漏的内容:

14723FA2-8C91-448C-ACA1-A82B3775B4E7.png

同样的道理,单例模式一般也是全局的生命周期且唯一的对象,如果被单例持有也会导致一样的问题。

object TestB {
    var leak: Any? = null
}

// 修改 LeakCanaryActivity 的 staticOOM 方法
	private fun staticOOM() {
    Toast.makeText(this, "static own Context", Toast.LENGTH_SHORT).show()
    TestB.leak = this
	}

9C421779-7F4E-4CBA-9119-9D5A81AB98E2.png

非静态内部类的实例生命周期比外部类更长导致的内存泄漏

非静态内部类一般持有对外部类实例的引用,这个可以通过查看 class 文件发现,内部类的构造方法一般需要一个外部类类型的参数。所以如果一个内部类对象,生命周期更久的话就会造成内存泄漏。 这里一个比较明显的例子是多线程操作内部类对象时,外部类的生命周期已经结束时,因为内部类实例持有外部类的引用,导致外部类实例无法被正常回收:

class LeakCanaryActivity : ComponentActivity() {
	// ... 

	// 执行这个方法
	private fun innerClassOOM() {
    Toast.makeText(this, "inner leak", Toast.LENGTH_SHORT).show()
    val inner = InnerLeak()
    Thread(inner).start()
	  finish()
	}

	// 内部类
	inner class InnerLeak: Runnable {
    override fun run() {
        Thread.sleep(15000)
    }
	}
}

当我们打开一个 Activity 后,立刻创建一个新的线程执行内部类,然后立刻关闭自身,此时因为 InnerLeak 仍在子线程中,子线程在 sleep ,导致,外部类生命周期已经结束(调用了 finish),内部类对象 inner 仍持有外部类 LeakCanaryActivity 的引用。 除了这种内部类的形式,也可以用匿名内部类的形式来写,都会导致内存泄漏。 另一方面,不光是多线程的场景,如果内部类对象被静态变量持有引用也是一样的效果,因为他们都持有了内部类的引用,导致内部类的生命周期比外部类的生命周期更长。

C951B79D-0939-4F9A-A4A5-E29BBFAA2A84.png

Handler 导致的内存泄漏

通过 Handler 发送消息时,消息对象 Message 本身会持有 Handler 对象:

// Handler#sendMessage(Message) 会执行到 enqueueMessage 方法
private boolean enqueueMessage(@NonNull MessageQueue queue, @NonNull Message msg,
        long uptimeMillis) {
	  // 这里把 handler 自身保存到了 Message 的 target 属性中了
    msg.target = this;
    msg.workSourceUid = ThreadLocalWorkSource.getUid();

    if (mAsynchronous) {
        msg.setAsynchronous(true);
    }
    return queue.enqueueMessage(msg, uptimeMillis);
}

sendMessage 方法内部调用到 enqueueMessage(MessageQueue, Message, long) 时,会把 Handler 对象自身赋值到 Message 的 target 上,这样 message 就知道去找哪个 Handler 执行 handleMessage(msg: Message) 方法。也是因为这个持有,导致了如果消息没有立刻被执行,就会一直持有 Handler 对象,此时如果关闭 Activity ,就会导致内存泄漏。

原因是 Handler 以匿名内部类或内部类的形式声明并创建的,会持有外部 Activity 的引用。从而导致持有关系是:

Message -> Handler -> Activity

实现 Handler 内存泄漏的代码:

// in LeakCanaryActivity 
private fun handlerOOM() {
    val handler = object : Handler(Looper.getMainLooper()) {
        override fun handleMessage(msg: Message) {
            if (msg.what == 12)
            Toast.makeText(this@LeakCanaryActivity, "handler executed", Toast.LENGTH_SHORT).show()
        }
    }
    Thread {
        handler.sendMessageDelayed(Message().apply { what = 12 }, 10000)
    }.start()
}

操作逻辑是,在 LeakCanaryActivity 中调用这个方法后,立刻 finish LeakCanaryActivity ,然后查看内存泄漏情况:

671502C8-D475-4636-AA74-7E60042E02D8.png

postDelayed 导致的内存泄漏

postDelayed 实际上是把 Runnable 封装成了一个 Message 对象,传入的 Runnable 参数被赋值给了 Message 的 callback :

public final boolean postDelayed(@NonNull Runnable r, long delayMillis) {
    return sendMessageDelayed(getPostMessage(r), delayMillis);
}

private static Message getPostMessage(Runnable r) {
    Message m = Message.obtain();
    m.callback = r;
    return m;
}

而最终执行逻辑的方法都是 sendMessageDelayed(Message, long),所以和 sendMessage 一样都会导致内存泄漏。与之不同的是,postDelayed 的泄漏会多一个 Message#callback 因为 在调用 postDelayed 时,第一个是个匿名内部类对象,多了一个引用。

handler.postDelayed(object : Runnable {
    override fun run() {
        Log.d(TAG, "postdelay done")
    }
}, 10000)

B10C1C15-DC98-4591-B1B2-92D51E7C0889.png

View 的生命周期大于 Activity 时导致的内存泄漏

一个极其简单的内存泄漏场景是,当我在一个 Activity 内多次弹出 Toast 时,立刻关闭当前 Activity ,就会导致内存泄漏的情况出现:

// in LeakCanaryActivity
private fun toastOOM() {
    Toast.makeText(this, "toast leak", Toast.LENGTH_SHORT).show()
}

操作步骤:将上面的方法设置在某个点击事件中,快速连续点击几次,然后立刻关闭当前 Activity ,查看 Profiler:

9504E9A2-4989-4A7D-972A-F2F936D4172E.png

集合中的对象未释放导致内存泄漏

最常见的场景是观察者模式,观察者模式中注册一些观察者对象,一般是保存到一个全局的集合中,如果观察者对象在释放时不及时注销,就会造成内存泄漏:

object LeakCollection {
	val list = ArrayList<Any>()
}

class LeakCanaryActivity : ComponentActivity() {
	// ... 
	private fun collectionOOM() {
    LeakCollection.list.add(this)
	}
}

操作步骤:在 LeakCanaryActivity 内调用 collectionOOM() ,然后立刻 finish 。

437ACFDB-39EE-4441-91B5-3E543821528E.png

最常见的解决办法就是在 Activity 的 destroy 时,从 list 清除自身的引用。

WebView 导致的内存泄漏

网上都说 WebView 会导致内存泄漏。通过 Profiler 直接查看并没有明显的一个 Leaks 提示。那么如何排查这个内存泄露呢?

一个思路是参照对比实验:

  • 对照组 A :NoLeakActivity,一个空的 Activity,里面没有任何内容。
  • 对照组 B :LeakWebViewActivity, 一个包含 WebView 的 Activity 。

在同一个 Root Activity 中分别打开 A 和 B ,通过对比内存变化,来证明 WebView 是否真的造成了内存泄漏。

首先是打开了 NoLeakActivity, 并没有明显的内存变化。

3871ED53-2C6E-4E13-AFDD-87E75271529C.png

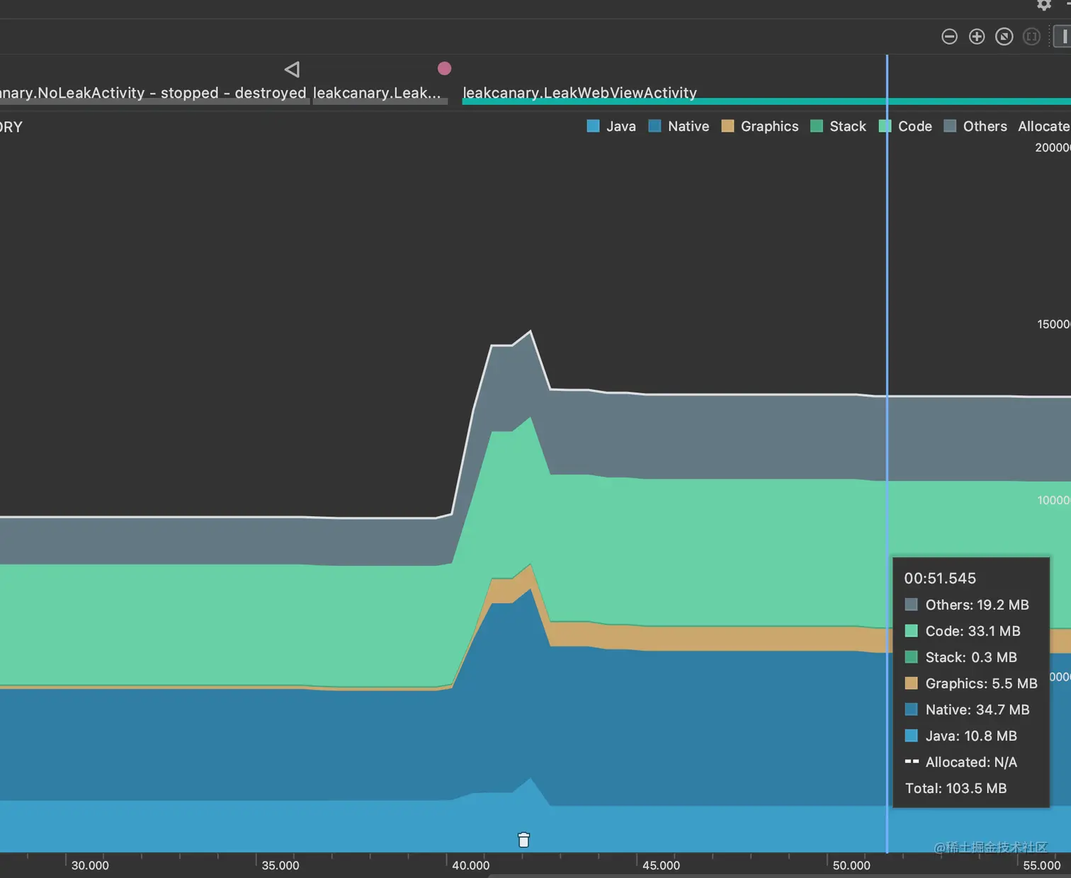
然后返回到 LeakCannaryActivity ,内存还是没有变化。接着打开 LeakWebViewActivity ,发现内存明显上升,主要上升在 Native 、Others 和 Graphics 。 Graphics 可以理解,因为 loadUrl 失败了会显示一个失败页面,其中有个 icon 图片,所以主要分析的点是 Native 和 Others 。

22B357E2-1701-4ABE-B24B-A34767890DD5.png

然后返回到 LeakCanaryActivity, 内存基本没有变化。

33F455AE-3E92-49F6-9E30-C832CBF1C4B2.png

为了证明,不是因为 NoLeakActivity 先打开,LeakWebViewActivity 后打开,所以内存中会有多余的 NoLeakActivity 相关的内存占用,我们再次打开 NoLeakActivity ,再返回,内存仍无明显变化。

16AF16F9-15A6-4F78-B076-97B8399CE17E.png

所以,基本上可以证明,WebView 没有随着 Activity 的销毁而被回收。

但是如何解决这种情况呢?这个问题值得后续仔细研究一下。但目前网上的各种奇怪的解决方案(例如开启一个单独的进程)并不是合理的办法。 一个说法是,在 xml 里面是有 WebView 会出现内存泄漏,但是如果通过 addView 的形式去使用不会造成,以下是通过 addView 的形式添加 一个 WebView 对象的内存变化。

77A7E6F1-7AF5-49F0-B251-279E4B6AE546.png

而这是通过 XML 的形式使用 WebView 的内存变化。

E23A2031-C932-43CA-B5F6-3A6CBD99BACA.png

两种方法好像并没有什么区别,但有用的一点是,这里的内存变化,主要体现在 Native 上,证明 WebView 组件,会在 Native 层面生成一些内容。

这个部分的分析,后续可以再深入研究。从应用层面来看,WebView 并没有直接触发再 Java heap 上的内存泄漏。而是更底层的 Native heap 中。

另外需要注意的一点是,通过 LeakCanary 并不能精准的检测到内存泄漏,还是得用 Profiler。

内存抖动

短时间内频繁创建对象,导致虚拟机频繁触发GC操作,频繁的 GC 会导致画面卡顿。

解决方案

  1. 尽量避免在循环体内创建对象,应该把对象创建移到循环体外。
  2. 注意自定义 View 的 onDraw() 方法会被频繁调用,所以在这里面不应该频繁的创建对象。
  3. 当需要大量使用 Bitmap 的时候,试着把它们缓存在数组中实现复用。
  4. 对于能够复用的对象,同理可以使用对象池将它们缓存起来。

其他优化点

基本上减少内存优化的其他思路就是复用和压缩资源。

  • 图片资源过大,进行缩放处理。
  • 减少不必要的内存开销:一些基本数据类型的包装类,例如 Integer 占用 16 个字节,而 int 占用 4 个字节,所以尽量避免使用自动装箱的类。
  • 对象和资源进行复用。
  • 选择更合适的数据结构,避免数据结构分配过大导致的内存浪费。
  • 使用int 枚举或 String 枚举代替枚举类型 ,但枚举类型也会有比前者更好的特性,需要酌情使用。
  • 使用 LruCache 等缓存策略。
  • App 内存过低时主动清理。

App 内存过低时主动清理

实现 Application 中的 onTrimMemory/onLowMemory 方法去释放掉图片缓存、静态缓存来自保。

class BaseApplication: Application() {
    
    override fun onLowMemory() {
        super.onLowMemory()
    }

    override fun onTrimMemory(level: Int) {
        super.onTrimMemory(level)
    }
}