Grafana【实践 01】Greenplum和InfluxDB数据源添加及仪表盘测试

314 阅读1分钟

本文已参与「新人创作礼」活动,一起开启掘金创作之路。

Grafana 的安装部署可以查看官网,也可以参考《Grafana 8.2.0 专业版安装配置及使用》这里不再赘述。

1. Greenplum

1.1 增加数据源

Configuration >> Data sources >> Add data source

在这里插入图片描述 查看支持的数据源发现并没有Greenplum:

在这里插入图片描述 115 种数据源确实不包含 Greenplum 但是有与它一脉相连的 PostgreSQL 我们测试一下:

在这里插入图片描述 填写Greenplum数据库信息,这里要注意 TLS/SSL Mode,选择 disable 否则报错:

db query error: pq: SSL is not enabled on the server

在这里插入图片描述

保存并测试数据库链接: 在这里插入图片描述

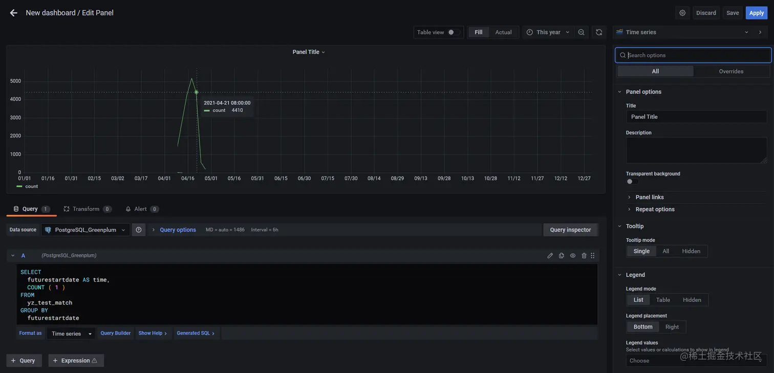
1.2 添加仪表盘

对仪表盘数据集进行配置(类似于Tableau、永洪、帆软等可视化工具,这里不再详细说)Grafana 可以配置查询筛选条件,也可以自己写SQL,很灵活:

在这里插入图片描述 在这里插入图片描述

2. InfluxDB

2.1 增加数据源

添加数据源的步骤跟 Greenplum 一样:

在这里插入图片描述 Setting 的 HTTP URL是必填的:

在这里插入图片描述 Setting 里的 InfluxDB Details 需要填写 Database、User 和 Password

在这里插入图片描述 点击Save&Test即可测试连接并保存:

在这里插入图片描述

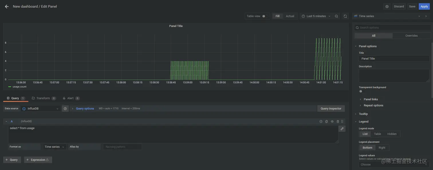
2.2 添加仪表盘

仪表盘要结合业务进行配置,这里简单测试一下。

在这里插入图片描述