如何使用ConsulManager来优雅的管理主机监控与站点监控

561 阅读3分钟

概述

  • ConsulManager是一个使用Flask+Vue开发的Consul WEB管理工具,比官方自带的WEB UI实现了更多的功能。
  • 可以方便的对Consul Services进行增删改查,支持批量操作;并优化了对Tags、Meta、健康检查的配置管理与查询展示。
  • 本工具基于Prometheus自动发现Consul,实现了两个监控管理维护的应用:
    1. 基于云厂商ECS的自动同步到Consul,并接入Prometheus监控。(设计了一个关联的Grafana看板)
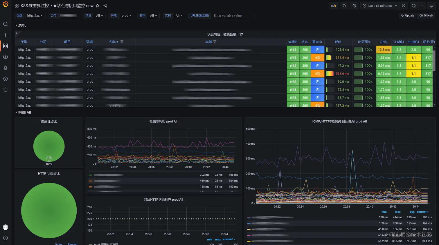
    2. 基于Blackbox实现站点与接口监控接入Consul,通过Web界面方便管理。(设计了一个关联的Grafana看板)
  • 本工具支持使用docker-compose快速部署。

实现功能

Consul Web Manager

  • 比官方自带的WEB UI实现了更多的功能。
  • 包含Consul服务器的状态信息。
  • 支持Consul Services的增删改查,可以批量删除Service。
  • 直观的查看每个Services实例的信息,及整体Services的健康状态。
  • 可以方便的对每个Services实例的Tags、Meta、健康检查进行配置。

ECS Manager

  • 支持同步阿里云,腾讯云,华为云的ECS主机信息到Consul。
  • 基于Consul实现Prometheus监控目标的自动发现。
  • 支持同步各云厂商的分组信息到Consul,用于关联ECS分组。
  • 提供了可查询分组与ECS信息的页面,指标中加入了ECS到期日等信息,可直接监控。
  • 可调整同步的时间间隔。
  • 提供了按需的Prometheus配置生成功能。
  • 提供了一个匹配ECS Manager各字段的node_exporter Grafana展示看板。

Blackbox Manager

  • 基于Prometheus + Blackbox_Exporter实现站点与接口监控。
  • 基于Consul实现Prometheus监控目标的自动发现。
  • 使用Web操作即可简单的对监控目标增删改查,支持批量删除,以及方便的分类维护管理。
  • 提供了Blackbox的配置,Prometheus的配置以及Prometheus站点监控的告警规则。
  • 提供了一个匹配Blackbox Manager各字段的Blackbox Exporter Grafana展示看板。
  • 提供脚本可批量导入监控目标到Consul。

更新记录

部分截图 (点击查看完整截图

Consul Web Manager 界面

ECS Manager 界面

Blackbox Manager 界面

Node Exporter Dashboard 截图

Blackbox Exporter Dashboard 截图

部署说明

1. 部署Consul

安装
# 使用yum部署consul
yum install -y yum-utils
yum-config-manager --add-repo https://rpm.releases.hashicorp.com/RHEL/hashicorp.repo
yum -y install consul
# 或者直接下RPM包安装
wget https://rpm.releases.hashicorp.com/RHEL/7/x86_64/stable/consul-1.11.4.x86_64.rpm
rpm -ivh ./consul-1.11.1-1.x86_64.rpm
配置
vi /etc/consul.d/consul.hcl
advertise_addr = "192.168.x.x" #可以先不加这行,如果启动有问题再加上,一般有多网卡需要配置这行,填写你的网卡IP
data_dir = "/opt/consul"
client_addr = "0.0.0.0"
ui_config{
  enabled = true
}
server = true
bootstrap = true
acl = {
  enabled = true
  default_policy = "deny"
  enable_token_persistence = true
}
启动与鉴权配置
chown -R consul:consul /opt/consul  #注意下数据目录的权限。
systemctl enable consul.service
systemctl start consul.service
# 获取登录密码
consul acl bootstrap
# 记录 SecretID

2. 部署Consul Manager

使用docker-compose来部署
  • 下载:https://raw.githubusercontent.com/starsliao/ConsulManager/main/docker-compose.yml
  • 编辑:docker-compose.yml,修改3个环境变量:
    • consul的token:consul_token
    • consul的URL(/v1要保留):consul_url
    • 登录Consul Manager的密码:admin_passwd
  • 启动:docker-compose pull && docker-compose up -d
  • 访问:http://{IP}:1026

应用场景1:如何优雅的基于Consul自动同步ECS主机监控

应用场景2:如何优雅的使用Consul管理Blackbox站点监控

加入ConsulManager交流群

图片

开发线路

图片

特别鸣谢

赞赏与关注公众号【云原生DevOps】加入运维群交流,获取更多...


赞赏

@南城阿宇

@mac🐬 🌈

@Stephen

@蔡志昆


提交代码

暂无


提交bug

@会飞的鱼

@奈


提供建议

@dong9205

@dissipator