在 KubeSphere 中监控集群外部 Etcd

283 阅读16分钟

作者:张延英(老Z),电信系统集成公司山东分公司运维架构师,云原生爱好者,目前专注于云原生运维。

1. 本文简介

本文源于 KubeSphere 开源社区 8 群里的一个小伙伴 @Jam 提到的 Ectd 监控没有数据,希望我帮忙看一下。本来我也是没有启用 Etcd 监控的,但是既然小伙伴如此信任我提了要求了,那必须安排。所以才有了本文。

经研究发现,KubeSphere 自带的集群状态监控中有 Etcd 监控的页面展示,但是在 KubeSphere3.2.1 版本中,默认配置开启 Etcd 监控后,集群状态中的 Etcd 监控页面确实没有任何数据。本文将记录里解决该问题的排障之旅。

本文知识点

  • 定级:入门级
  • Prometheus-Operator
  • KubeSphere 开启 Etcd 监控

演示服务器配置

主机名IPCPU内存系统盘数据盘用途
zdeops-master192.168.9.92440200Ansible 运维控制节点
ks-k8s-master-0192.168.9.9183240200KubeSphere/k8s-master/k8s-worker
ks-k8s-master-1192.168.9.9283240200KubeSphere/k8s-master/k8s-worker
ks-k8s-master-2192.168.9.9383240200KubeSphere/k8s-master/k8s-worker
glusterfs-node-0192.168.9.954840200GlusterFS/ElasticSearch
glusterfs-node-1192.168.9.964840200GlusterFS/ElasticSearch
glusterfs-node-2192.168.9.974840200GlusterFS/ElasticSearch

2. KubeSphere CRD 开启 Etcd 监控

  1. 编辑 CRD 中的 ks-installer 的 YAML 配置文件。

    在 YAML 文件中,搜索 etcd,并将 monitoringfalse 改为 true。

    etcd:
      endpointIps: '192.168.9.91,192.168.9.92,192.168.9.93'
      monitoring: true
      port: 2379
      tlsEnable: true
    
  2. 所有配置完成后,点击右下角的确定,保存配置。

  3. 在 kubectl 中执行以下命令检查安装过程。

    kubectl logs -n kubesphere-system $(kubectl get pod -n kubesphere-system -l app=ks-install -o jsonpath='{.items[0].metadata.name}') -f
    

    结果不做展示。

  4. 验证安装结果。

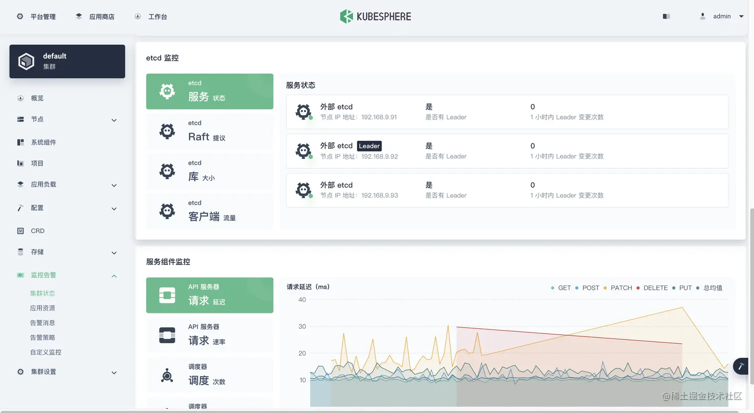
    登录控制台,平台管理->集群管理->监控告警->集群状态,检查 etcd 监控标签页是否存在,如果存在,表明监控开启成功。

  5. 虽然前面配置开启了,但是此时监控数据并不存在。同时,检查 prometheus-k8s 的 Pod 会发现如下报错。

  6. 接下来我们会讲解原因和配置方法。

3. 问题解决过程记录

  1. 查找官方论坛,关键词使用 etcd 找到了以下一篇看着比较接近的文档,打开来看看。

    etcd 使用自签名证书,prometheus 报错未知机构签发 #2.11

    但是文档里并没有详细的问题解决过程,看的我是一头雾水,但是获得了很重要的配置步骤。

  2. 根据上面 get 到的关键点 1用外部 etcd 的证书生成 secret

    这条命令就是为了根据 etcd 的 cert 生成一个 secret 配置。

    # kubectl -n kubesphere-monitoring-system create secret generic kube-etcd-client-certs --from-file=etcd-client-ca.crt=/etc/ssl/etcd/ssl/ca.pem --from-file=etcd-client.crt=/etc/ssl/etcd/ssl/admin-i-ezjb7gsk.pem --from-file=etcd-client.key=/etc/ssl/etcd/ssl/admin-i-ezjb7gsk-key.pem
    

    先不急,先看看 secret 是否存在,如果不存在再根据命令生成。

    [root@ks-k8s-master-0 ~]# kubectl get secrets -n kubesphere-monitoring-system
    NAME                                         TYPE                                  DATA   AGE
    additional-scrape-configs                    Opaque                                1      9d
    alertmanager-main                            Opaque                                1      9d
    alertmanager-main-generated                  Opaque                                1      9d
    alertmanager-main-tls-assets                 Opaque                                0      9d
    alertmanager-main-token-7b9xc                kubernetes.io/service-account-token   3      9d
    default-token-tnxh7                          kubernetes.io/service-account-token   3      9d
    kube-etcd-client-certs                       Opaque                                3      9d
    kube-state-metrics-token-czbrg               kubernetes.io/service-account-token   3      9d
    node-exporter-token-qrhl7                    kubernetes.io/service-account-token   3      9d
    notification-manager-sa-token-lc6z4          kubernetes.io/service-account-token   3      9d
    notification-manager-webhook-server-cert     kubernetes.io/tls                     2      9d
    prometheus-k8s                               Opaque                                1      9d
    prometheus-k8s-tls-assets                    Opaque                                0      9d
    prometheus-k8s-token-7fk45                   kubernetes.io/service-account-token   3      9d
    prometheus-operator-token-wlmcf              kubernetes.io/service-account-token   3      9d
    sh.helm.release.v1.notification-manager.v1   helm.sh/release.v1                    1      9d
    

    居然发现了 kube-etcd-client-certs

    再看看具体内容 , 发现该有的都有,一个不少。

    [root@ks-k8s-master-0 ~]# kubectl get secrets -n kubesphere-monitoring-system kube-etcd-client-certs -o yaml
    apiVersion: v1
    data:
      etcd-client-ca.crt: LS0tLS1CRUdJTiBDRVJUSUZJQ0FURS0tLS0tCk1JSUM5VENDQWQyZ0F3SUJBZ0lCQURBTkJna3Foa2lHOXcwQkFRc0ZBREFTTVJBd0RnWURWUVFERXdkbGRHTmsKTFdOaE1CNFhEVEl5TURRd09URTBNekl5TjFvWERUTXlNRFF3TmpFME16SXlOMW93RWpFUU1BNEdBMVVFQXhNSApaWFJqWkMxallUQ0NBU0l3RFFZSktvWklodmNOQVFFQkJRQURnZ0VQQURDQ0FRb0NnZ0VCQU53SnpobDFPSVpyCkZYOUNsbER3czVVdnA5NkxHOHpxWkZGbmRGZVBlb1RrTXlFSVpESFRQM0lYSFhzaFFPNjF3VlpVd3VvMmJoeTcKdTBLbEFUcXZmZ1ZJTWE2MlpKTFVNcGwrendvMnFDcWpzbHd1b3RacHArTHVYaldYRTFOeWcwWi9MRmd3NDArOQpGSDV3Y2VWK0FhNjhETElKQWw4a0l6VktScVgraENjZGVTOFRWbDNVeS9PMWRkRFJGODExYzB6VTNteEF2Z0h5CmlxOFF0S2dBQ3E0L294N3RPRFRZUVNlVVdOa25tZTBLMituWmR6M1RveHpUamdIZ2FDVlFXVW5nNFNyMVlSYWwKV2owTGlET2tWb2l3TlFrSVd6ZnBrVXUrM2RJUGNPL29Wc0E3eEJLenhGdEp2dmthTGU1ZDd6a3p2d2xVdE1NYgp2NzNzNERqNU0yc0NBd0VBQWFOV01GUXdEZ1lEVlIwUEFRSC9CQVFEQWdLa01BOEdBMVVkRXdFQi93UUZNQU1CCkFmOHdIUVlEVlIwT0JCWUVGREh3WUNYcW90OG9oYWNZa1FBaHMrRjNSWW5tTUJJR0ExVWRFUVFMTUFtQ0IyVjAKWTJRdFkyRXdEUVlKS29aSWh2Y05BUUVMQlFBRGdnRUJBS3l3SEJpVEkxYjExQjNrTDJNZFN0WGRaZ2ZNT05obApuZ1QyUjVuQWZISUVTZVRGNnpFbWh6QnBRb3ozMm1GbG1VdlRKMjdhdVk4UGh2cC9pT0pKbWZIZnY3RWcyYVpJCmlkK2w5YTJoQXFrMnVnNmV4NFpjUzgvOUxyTUV3SlhDOGZqeTA0OWdLQjIyMXFuSFh0Q3VyNE95MUFyMHBiUUwKaEQ4T0lpaExBbHpZNnIvQTlzVDYrNU12cy80OE5LeWN0Sy9KYzFhbVVQK0tnWXlPWDNWNXVsM096MFpIT2ptRAo5akIrdlNHUHM5REdrdnJEeFp4SDRIM0NhaTF5cHBlc29YVFZndS81UTFjcVlvdGNJalZpekx5eVNjZ1EzQ2ZqCmVvdnk3NW8vZUdiRmpYSmJQV0NncDhYV2RJWkVmcmNXMXZtWjZPZDVmcXIwblY5QVExekhueWs9Ci0tLS0tRU5EIENFUlRJRklDQVRFLS0tLS0K
      etcd-client.crt: LS0tLS1CRUdJTiBDRVJUSUZJQ0FURS0tLS0tCk1JSUQrVENDQXVHZ0F3SUJBZ0lJT2Y3Ky90T3NYa013RFFZSktvWklodmNOQVFFTEJRQXdFakVRTUE0R0ExVUUKQXhNSFpYUmpaQzFqWVRBZUZ3MHlNakEwTURreE5ETXlNamRhRncwek1qQTBNRFl4TkRNeU16QmFNQ1F4SWpBZwpCZ05WQkFNVEdXVjBZMlF0Ym05a1pTMXJjeTFyT0hNdGJXRnpkR1Z5TFRBd2dnRWlNQTBHQ1NxR1NJYjNEUUVCCkFRVUFBNElCRHdBd2dnRUtBb0lCQVFDN0NvS1dWKzJKeXRVRTc2VnhvU3lOZzZXOU4yRUlxaTA5UkQ3TThTYUMKZzNHSFZJcXRjWUZzWEhNSHNGeGkyc0ltRWdTblRQMU1sS2Y2Q2xoZ1llSUJqbHJjdWVGNzNDUW45dkw3bXdqMwpJVzV0cUJ4Z1BwRmpvc1FQcGs5eU5XWmpEVGJsbHJTbkZjTXNKekFEOXNIZjdiRWUrQTZJcnJDUnhLZGJWaVY1CnFveFR5THhJenF4c2NDMlMwclJCYk5YbHAzZFU1QStldGZhOUYxUFNCeDQxdmk1MXcvTnBVRkNOa2ZuaWhyZnUKcUVoYW0zNUdCbFYrRzd4ZENSVGt6K3h3V3IwdnhMUitueGZ5MElHL2hyYlIxL0RLbHo5Y3BnbHhTWUg5S3ZvbgpzVXRpemhQYXVsRFZIN2NFdTJGOWZuTHZlK2hZemt3c3hhS1RsQTFlQ2VEeEFnTUJBQUdqZ2dFL01JSUJPekFPCkJnTlZIUThCQWY4RUJBTUNCYUF3SFFZRFZSMGxCQll3RkFZSUt3WUJCUVVIQXdFR0NDc0dBUVVGQndNQ01Bd0cKQTFVZEV3RUIvd1FDTUFBd0h3WURWUjBqQkJnd0ZvQVVNZkJnSmVxaTN5aUZweGlSQUNHejRYZEZpZVl3Z2RvRwpBMVVkRVFTQjBqQ0J6NElFWlhSalpJSVFaWFJqWkM1cmRXSmxMWE41YzNSbGJZSVVaWFJqWkM1cmRXSmxMWE41CmMzUmxiUzV6ZG1PQ0ltVjBZMlF1YTNWaVpTMXplWE4wWlcwdWMzWmpMbU5zZFhOMFpYSXViRzlqWVd5Q0QydHoKTFdzNGN5MXRZWE4wWlhJdE1JSVBhM010YXpoekxXMWhjM1JsY2kweGdnOXJjeTFyT0hNdGJXRnpkR1Z5TFRLQwpFMnhpTG10MVltVnpjR2hsY21VdWJHOWpZV3lDQ1d4dlkyRnNhRzl6ZEljRWZ3QUFBWWNRQUFBQUFBQUFBQUFBCkFBQUFBQUFBQVljRXdLZ0pXNGNFd0tnSlhJY0V3S2dKWFRBTkJna3Foa2lHOXcwQkFRc0ZBQU9DQVFFQXZOR2gKdHdlTG1QS2F2YjVhOFoxU2sxQkFZdzZ6dEdHTnJGdzg2M1dKRVBEblFFa3duOFhJNGh4SU82UVV3eHJic1MweAp0YUg2ZmRKeFZZcEN5UXVrV3JldHpkZ05zMTVWYnlNdUlqVkJRMytGZnBRaDB5T25tUXlmRWc2UWZNdU5IWGpJCjZCdVp5M0p0S0tFZGZmUFh4U3VlMFV2TG5idlN6U0tVQkRIcy9nNVV0Q3cyeHVIVFU5bFdoQXY2dm1WQ08yQW4KZmc2MjAzMUpUNG9ya2F6c1hmdENOTlZqUmdIZ2pjQ0NDZkMwY1hSRVZTVFZqZUFaZU40ZUdtYWlRcFdEUWkxbApUVWZJMlE0dGRySlFsOXk0dDNKRDgrSmFLT0VJWkt3NWVWaTc3cUZobWR1MmFkRThkODc0aVBnN2ZEYmVFS2tWCkYxVWVKb3NKOFN3Z1psWTRpQT09Ci0tLS0tRU5EIENFUlRJRklDQVRFLS0tLS0K
      etcd-client.key: LS0tLS1CRUdJTiBSU0EgUFJJVkFURSBLRVktLS0tLQpNSUlFb3dJQkFBS0NBUUVBdXdxQ2xsZnRpY3JWQk8rbGNhRXNqWU9sdlRkaENLb3RQVVErelBFbWdvTnhoMVNLCnJYR0JiRnh6QjdCY1l0ckNKaElFcDB6OVRKU24rZ3BZWUdIaUFZNWEzTG5oZTl3a0ovYnkrNXNJOXlGdWJhZ2MKWUQ2Ulk2TEVENlpQY2pWbVl3MDI1WmEwcHhYRExDY3dBL2JCMysyeEh2Z09pSzZ3a2NTblcxWWxlYXFNVThpOApTTTZzYkhBdGt0SzBRV3pWNWFkM1ZPUVBuclgydlJkVDBnY2VOYjR1ZGNQemFWQlFqWkg1NG9hMzdxaElXcHQrClJnWlZmaHU4WFFrVTVNL3NjRnE5TDhTMGZwOFg4dENCdjRhMjBkZnd5cGMvWEtZSmNVbUIvU3I2SjdGTFlzNFQKMnJwUTFSKzNCTHRoZlg1eTczdm9XTTVNTE1XaWs1UU5YZ25nOFFJREFRQUJBb0lCQVFDamQ1c0x4SXNRMjFsegpOL0xUTFhhZnM0ZmRxQkhCSGVIdDRzQTBJeXB4OUdqN1NwTHM1UCtrOGVPQ3U4cnlocGdaNTdOemVDRUVsZ044Cnp4L1FGSndPbWhpbFFqdGtJZERqc0x0SjFJUndZQ0ovNmVYcTQ2UHpmV1IyL1BZQUxkVnZDalNKVVQ1UHJRQm4KalZRMGtxdDhodU0rMnJMeEdDT3ZNanpGNGJOYzhZZGFSOTI0c095Y1Q2UzI1Vzg3TklQWnVqY3VBUXIzaEE2bwpUbEdmVU44Q0hSM21jVnBIbEJ1NDhEeEpYaml2MkVKZTRHSmN2L0NWQTVqVGNNNlNoTjJuSGN3OGpHYVg0bGJtCjJYaktKemE0RStON3hGRXBRVEJRMUNqRGM1cndKY0tKUm9IQkxFUGtJVE5LWnNWSDlmK0tuNmpjQWtmOTZoWVkKKzY1TTMza1ZBb0dCQU5GMVdRNG4wcTE0YlpSY1FkbnFoWDdYT0pFbDBtOUZuYVhOTjNsb0M1SnNneGxkbXh5bgpRV1IvZkJVQnRaTUc5MmgzdTBheWUyaWdZdGtSc1pDV0wwL2VicmJGMWlmYXozR2Z1b3lSZWozMHVsRDJYY3phCmQzSEUwdVpTSVQrUkFSTTF1VjJUczVUSHJqUStIT3Z5cEpFQjFlSnY1L21LWmRpUTRtMzBGMDUzQW9HQkFPU1oKL21NWXd4V1Y4SFRtaENyNGsycDJQd1NLTHVrajhZaVJQZHhVSFpXWXdRTGFFRU1uSVVnUFJBSnFHc1VtWng5TApacDVjYXp3bW9ldDI0cXpGeVhkemFUMi96VGc1Rjg1d0FzRDl1WEZSWWYzc01OZ0VkazJkSmc1VGZmcWcrNlRQCjBla2VtWG9vSTYxTTc3VVFjWVdSVCtPWUtFd1V3dzZMcjJ3bGFKM1hBb0dBTzF3alVlU3RTeVllLy9XcFgrV2IKMFplUzIyZTVuSGxCTlRUVWJONjBzTmw1eWQyQ1VQdUJoOGF0VnBLMmI2V0F4aVZ3ZUplcWE3dFFhQzRnZ1ZaZQpzQ2JjZjRYUHJGblJnbVQvREVsS09IYTd1cWduYXgvYXkrNDR5cmNwM3dic0pCS01wdDF0L2xNY3BvZVgwTEppCk93b25JRllRaXVMUy9DNExUWmZvWnY4Q2dZQnIrMlhUajRYUE0zVlM4dlJwaStPdWZVNkZLWFRCUWU0OHNVYkUKUmFOMzM2RUVaTmNic1djaUw3dlRYQ1ZyRFJuWENYbmV3ZzhSYWJwQWpIYkVYK1VybklPUTNJSG0xZWt0NVhFWAprb0kvU2M3ODc4MmVySFRwY3ByZ1Y0WUJsbnRudlpjTkJCeEJQS2Fsbk5yNTcxdUFXVVNnWUdaZ2tjb1ZtOXZ3ClBMZHZId0tCZ0dYS2l5Y29zZzFuZHhkclQ0S05SSmdWZUd1M3ZqSjg4N0tQbThpbHB4alF3ekM2cjNRZDhYUWIKbGdWUnFBcG5mTnA1amM0WUZ5c2RvKzFhc2JrRTloczVUZk5sVUVtSWdvR3dxVnlmUkRiOEl0TklRQTBXZDZLdQpONy81UkZYRVlkUFR4YVhpNjl0cTZnRXp6cThTcnQyUUY5eEk5eG1EV0U5bGVEeDUwd1dZCi0tLS0tRU5EIFJTQSBQUklWQVRFIEtFWS0tLS0tCg==
    kind: Secret
    metadata:
      creationTimestamp: "2022-04-09T14:34:37Z"
      name: kube-etcd-client-certs
      namespace: kubesphere-monitoring-system
      resourceVersion: "856"
      uid: c74b122b-438d-4e40-8e1a-1b9445d4b3d5
    type: Opaque
    

    看到这说明 secrets 暂时看着没问题,最起码资源配置存在,我们先继续往后排查,不行的话再回来。

    在写文档的过程中,Jam 反馈他的环境并没有这个 secrets 资源配置。可以按照上面的命令生成一个 secrets,注意检查 Etcd 密钥的实际路径。

  3. 根据上面 get 到的关键点 2,**用外部 etcd 各节点的 ip 生成 endpoint **。

    先看看 prometheus-endpointsEtcd.yaml 文件是个啥。

    prometheus-endpointsEtcd.yaml

    apiVersion: v1
    kind: Endpoints
    metadata:
      labels:
        k8s-app: etcd
      name: etcd
      namespace: kube-system
    subsets:
    - addresses:
      - ip: 127.0.0.1
      ports:
      - name: metrics
        port: 2379
        protocol: TCP
    

    再看看我们的 kubernetes 中有没有 Endpoints 资源。

    [root@ks-k8s-master-0 ~]# kubectl get endpoints -n kubesphere-monitoring-system
    NAME                                      ENDPOINTS                                                                AGE
    alertmanager-main                         10.233.116.11:9093,10.233.117.10:9093,10.233.87.9:9093                   9d
    alertmanager-operated                     10.233.116.11:9094,10.233.117.10:9094,10.233.87.9:9094 + 6 more...       9d
    kube-state-metrics                        10.233.87.8:8443,10.233.87.8:9443                                        9d
    node-exporter                             192.168.9.91:9100,192.168.9.92:9100,192.168.9.93:9100                    9d
    notification-manager-controller-metrics   10.233.116.8:8443                                                        9d
    notification-manager-svc                  10.233.116.13:19093,10.233.116.14:19093                                  9d
    notification-manager-webhook              10.233.116.8:9443                                                        9d
    prometheus-k8s                            10.233.117.43:9090,10.233.87.160:9090                                    9d
    prometheus-operated                       10.233.117.43:9090,10.233.87.160:9090                                    9d
    prometheus-operator                       10.233.116.7:8443                                                        9d
    thanos-ruler-operated                     10.233.117.18:10902,10.233.87.17:10902,10.233.117.18:10901 + 1 more...   8d
    

    居然没有跟 Etcd 相关的 Endpoints,需要新建?

    正要根据配置文件重新创建的时候,突然发现了自己的错误,惯性思维,被上面的命令带偏了,用错了命令空间,配置文件实例的命令空间是 kube-system

    再次在 kube-system 中查询,查询到了我们要的资源配置。

    [root@ks-k8s-master-0 ~]# kubectl get endpoints -n kube-system
    NAME                          ENDPOINTS                                                              AGE
    coredns                       10.233.117.2:53,10.233.117.3:53,10.233.117.2:53 + 3 more...            9d
    etcd                          192.168.9.91:2379,192.168.9.92:2379,192.168.9.93:2379                  3d20h
    kube-controller-manager-svc   192.168.9.91:10257,192.168.9.92:10257,192.168.9.93:10257               9d
    kube-scheduler-svc            192.168.9.91:10259,192.168.9.92:10259,192.168.9.93:10259               9d
    kubelet                       192.168.9.91:10250,192.168.9.92:10250,192.168.9.93:10250 + 6 more...   9d
    openebs.io-local              <none>                                                                 9d
    

    看看配置文件内容。

    [root@ks-k8s-master-0 ~]# kubectl get endpoints etcd -n kube-system -o yaml
    apiVersion: v1
    kind: Endpoints
    metadata:
      annotations:
        kubectl.kubernetes.io/last-applied-configuration: |
          {"apiVersion":"v1","kind":"Endpoints","metadata":{"annotations":{},"labels":{"k8s-app":"etcd"},"name":"etcd","namespace":"kube-system"},"subsets":[{"addresses":[{"ip":"192.168.9.91"},{"ip":"192.168.9.92"},{"ip":"192.168.9.93"}],"ports":[{"name":"metrics","port":2379,"protocol":"TCP"}]}]}
      creationTimestamp: "2022-04-15T08:24:18Z"
      labels:
        k8s-app: etcd
      name: etcd
      namespace: kube-system
      resourceVersion: "1559305"
      uid: c6d0ee2c-a228-4ea8-8ef1-73b387030950
    subsets:
    - addresses:
      - ip: 192.168.9.91
      - ip: 192.168.9.92
      - ip: 192.168.9.93
      ports:
      - name: metrics
        port: 2379
        protocol: TCP
    

    配置文件看着也正确,那我们继续往下查。

  4. 根据上面 get 到的关键点 3生成利用上述 endpoint 的 etcd service

    先看看 prometheus-serviceEtcd.yaml 文件是个啥。

    prometheus-serviceEtcd.yaml

    
    apiVersion: v1
    kind: Service
    metadata:
      labels:
        k8s-app: etcd
      name: etcd
      namespace: kube-system
    spec:
      clusterIP: None
      ports:
      - name: metrics
        port: 2379
        targetPort: 2379
      selector: null
    

    再看看我们的 kubernetes 中有没有 Service 资源。

    [root@ks-k8s-master-0 ~]# kubectl get service -n kube-system
    NAME                          TYPE        CLUSTER-IP   EXTERNAL-IP   PORT(S)                        AGE
    coredns                       ClusterIP   10.233.0.3   <none>        53/UDP,53/TCP,9153/TCP         9d
    etcd                          ClusterIP   None         <none>        2379/TCP                       3d21h
    kube-controller-manager-svc   ClusterIP   None         <none>        10257/TCP                      9d
    kube-scheduler-svc            ClusterIP   None         <none>        10259/TCP                      9d
    kubelet                       ClusterIP   None         <none>        10250/TCP,10255/TCP,4194/TCP   9d
    

    看看资源配置详细内容。

    [root@ks-k8s-master-0 ~]# kubectl get service etcd -n kube-system -o yaml
    apiVersion: v1
    kind: Service
    metadata:
      annotations:
        kubectl.kubernetes.io/last-applied-configuration: |
          {"apiVersion":"v1","kind":"Service","metadata":{"annotations":{},"labels":{"k8s-app":"etcd"},"name":"etcd","namespace":"kube-system"},"spec":{"clusterIP":"None","ports":[{"name":"metrics","port":2379,"targetPort":2379}],"selector":null}}
      creationTimestamp: "2022-04-15T08:24:18Z"
      labels:
        k8s-app: etcd
      name: etcd
      namespace: kube-system
      resourceVersion: "1559307"
      uid: cfd92ee5-dbd1-4ee4-a4c4-d683ca7a41ea
    spec:
      clusterIP: None
      clusterIPs:
      - None
      ipFamilies:
      - IPv4
      - IPv6
      ipFamilyPolicy: RequireDualStack
      ports:
      - name: metrics
        port: 2379
        protocol: TCP
        targetPort: 2379
      sessionAffinity: None
      type: ClusterIP
    status:
      loadBalancer: {}
    

    配置文件看着正确,那我们继续往下查。

  5. 根据上面 get 到的关键点 4,**生成用于抓取 Etcd 数据的 ServiceMonitor **

    先看看 prometheus-serviceMonitorEtcd.yaml 文件是个啥。

    prometheus-serviceMonitorEtcd.yaml

    
    apiVersion: monitoring.coreos.com/v1
    kind: ServiceMonitor
    metadata:
      labels:
        k8s-app: etcd
      name: etcd
      namespace: kubesphere-monitoring-system
    spec:
      endpoints:
      - interval: 1m
        port: metrics
        scheme: https
        tlsConfig:
          caFile: /etc/prometheus/secrets/kube-etcd-client-certs/etcd-client-ca.crt
          certFile: /etc/prometheus/secrets/kube-etcd-client-certs/etcd-client.crt
          keyFile: /etc/prometheus/secrets/kube-etcd-client-certs/etcd-client.key
          serverName: etcd.kube-system.svc.cluster.local
      jobLabel: k8s-app
      namespaceSelector:
        matchNames:
        - kube-system
      selector:
        matchLabels:
          k8s-app: etcd
    

    再看看我们的 Kubernetes 中有没有 ServiceMonitor 资源。

    [root@ks-k8s-master-0 ~]# kubectl get servicemonitor -n kubesphere-monitoring-system
    NAME                      AGE
    alertmanager              9d
    coredns                   9d
    devops-jenkins            8d
    etcd                      3d21h
    kube-apiserver            9d
    kube-controller-manager   9d
    kube-scheduler            9d
    kube-state-metrics        9d
    kubelet                   9d
    node-exporter             9d
    prometheus                9d
    prometheus-operator       9d
    s2i-operator              8d
    

    看看资源配置详细内容。

    [root@ks-k8s-master-0 ~]# kubectl get servicemonitor etcd -n kubesphere-monitoring-system -o yaml
    apiVersion: monitoring.coreos.com/v1
    kind: ServiceMonitor
    metadata:
      annotations:
        kubectl.kubernetes.io/last-applied-configuration: |
          {"apiVersion":"monitoring.coreos.com/v1","kind":"ServiceMonitor","metadata":{"annotations":{},"labels":{"app.kubernetes.io/vendor":"kubesphere","k8s-app":"etcd"},"name":"etcd","namespace":"kubesphere-monitoring-system"},"spec":{"endpoints":[{"interval":"1m","port":"metrics","scheme":"https","tlsConfig":{"caFile":"/etc/prometheus/secrets/kube-etcd-client-certs/etcd-client-ca.crt","certFile":"/etc/prometheus/secrets/kube-etcd-client-certs/etcd-client.crt","keyFile":"/etc/prometheus/secrets/kube-etcd-client-certs/etcd-client.key"}}],"jobLabel":"k8s-app","namespaceSelector":{"matchNames":["kube-system"]},"selector":{"matchLabels":{"k8s-app":"etcd"}}}}
      creationTimestamp: "2022-04-15T08:24:18Z"
      generation: 1
      labels:
        app.kubernetes.io/vendor: kubesphere
        k8s-app: etcd
      name: etcd
      namespace: kubesphere-monitoring-system
      resourceVersion: "1559308"
      uid: 386f16c0-74cd-4dbf-aa35-cc227062c881
    spec:
      endpoints:
      - interval: 1m
        port: metrics
        scheme: https
        tlsConfig:
          caFile: /etc/prometheus/secrets/kube-etcd-client-certs/etcd-client-ca.crt
          certFile: /etc/prometheus/secrets/kube-etcd-client-certs/etcd-client.crt
          keyFile: /etc/prometheus/secrets/kube-etcd-client-certs/etcd-client.key
      jobLabel: k8s-app
      namespaceSelector:
        matchNames:
        - kube-system
      selector:
        matchLabels:
          k8s-app: etcd
    

    配置文件看着也正确,那我们继续往下查。

  6. 查到现在我发现自己能查的都查了,该有的配置都有,那为啥还有问题呢,参考文档中也没有更详细的说明了。

  7. 这时我发现我忘记了一点,还有没看过 Pod 的日志,赶紧去看看。

    集群管理->应用负载->工作负载->有状态副本集, 选择 kubesphere-monitoring-system 项目,找到 prometheus-k8s

    点击 prometheus-k8s,进入详细页面,点击容器组中的 prometheus-k8s-0 容器。

    点击按钮容器日志,弹出容器日志页面。

    这时会发现有大量的报错日志

    详细报错日志。

    level=error ts=2022-04-19T06:49:08.169Z caller=manager.go:188 component="scrape manager" msg="error creating nescrape pool" err="error creating HTTP client: unable to load specified CA cert /etc/prometheus/secrets/kube-etcclient-certs/etcd-client-ca.crt: open /etc/prometheus/secrets/kube-etcd-client-certs/etcd-client-ca.crt: no sucfile or directory" scrape_pool=kubesphere-monitoring-system/etcd/0
    

    看到这我们发现了问题的原因,找不到文件 /etc/prometheus/secrets/kube-etcd-client-certs/etcd-client-ca.crt

    打开 Pod 的终端,进入系统里验证。

    结果显示,整个文件夹都不存在。

    再去看一眼 Pod 的配置,是否有 secrets 的配置。

    看到这,实锤了,我认为我发现了问题的根本,也想到了问题的解决办法,那就是 Pod 中没有挂载 kube-etcd-client-certs 这个 secrets,那我们想办法挂载上,问题就能解决了???

    在控制台中,找到我们的有状态副本集 prometheus-k8s,点击更多操作->编辑设置

    存储卷中,挂载配置字典或保密字典

    选择保密字典,只读挂载 kube-etcd-client-certs/etc/prometheus/secrets/kube-etcd-client-certs,最终确定。

    点击确定后,你会发现 Pod 开始重建,我以为这就可以了等着看效果就完了,结果。。。

    待 Pod 重建成功后,我以为一切都被我掌控了,肯定没有问题了。结果我发现,改过的配置又变回了原来的样子,Pod 中根本没有挂载我们想要的 secrets,配置跟原来一样。

    反复操作三次后,我崩溃了,幡然醒悟,我改的方法不对,这个是由 prometheus-operator,单独修改不会配置不会生效的。

  8. prometheus-operator,这玩意我以前没玩过,不了解技术细节,咋办。。。继续百度。

  9. 百度。

    关键字 prometheus operator etcd

    第一名看了一眼,没啥帮助,不展示了,各位有兴趣的可以自己看 2 分钟后打开了排名第二的文章,文章思路过程比较清晰,迅速下翻,看到第点找到了我要的方法。

  10. 细节我也不知道,但是我们的目的是为了挂载 secrets,既然这里提到了,那我们就去试试。

    [root@ks-k8s-master-0 ~]# kubectl edit prometheuses -n kubesphere-monitoring-system
    
    # Please edit the object below. Lines beginning with a '#' will be ignored,
    # and an empty file will abort the edit. If an error occurs while saving this file will be
    # reopened with the relevant failures.
    #
    apiVersion: monitoring.coreos.com/v1
    kind: Prometheus
    metadata:
      annotations:
        kubectl.kubernetes.io/last-applied-configuration: |
    ....
    

    文件内容类似上面的,我们搜索 secret,出现报错 E486: Pattern not found: secret

    说明默认配置里没有 secret 的配置,我们自己添加 , 在文件 78 行左右加入。

    secrets:
    - kube-etcd-client-certs
    

    最终效果类似 (为了看的清楚,我加了行号):

    71   securityContext:
    72     fsGroup: 0
    73     runAsNonRoot: false
    74     runAsUser: 0
    75   serviceAccountName: prometheus-k8s
    76   serviceMonitorNamespaceSelector: {}
    77   serviceMonitorSelector: {}
    78   secrets:
    79   - kube-etcd-client-certs
    80   storage:
    81     volumeClaimTemplate:
    82       spec:
    83         resources:
    84           requests:
    85             storage: 20Gi
    86   tolerations:
    87   - effect: NoSchedule
    88     key: dedicated
    89     operator: Equal
    90     value: monitoring
    91   version: v2.26.0
    

    保存退出。

    我们再去查看有状态副本集的配置,会发现多了一个保密字典的配置。

    再去看 Pod 的具体配置,会发现 Pod 的配置也多了保密字典的配置

    再看看 Pod 的日子,发现也没有 error

    感觉问题都解决了,那我们去看看监控是否有图形了(还有点小期待呢)。

  11. 揭晓最终答案的时刻。

    先来一张全景图。

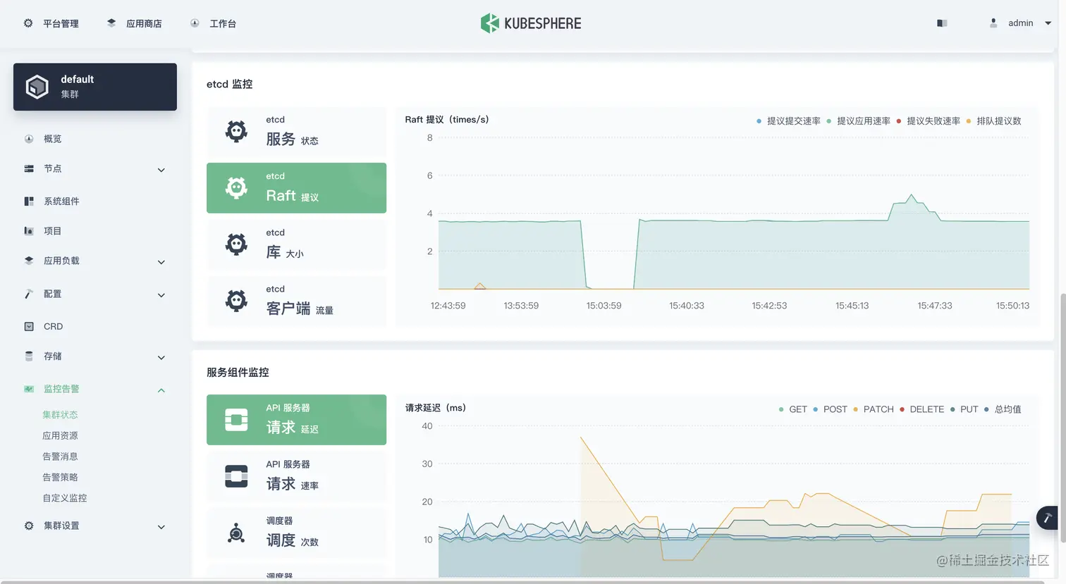
    再来几张局部高清图(后补的,刚开始没抓)。

  12. 至此,问题初步解决,不过还有很多细节需要我们在后面深入学习了解更深的底层知识。

4. Prometheus-Operator 监控 Etcd 的技术关键点

技术关键点

  1. Etcd 的安装方式

    KubeSphere 安装的 Etcd 为二进制方式,验证方法如下。

    ## 看进程确认是二进制方式
    [root@ks-k8s-master-0 ~]# ps -ef | grep etcd
    root      1158 56409  0 15:43 pts/0    00:00:00 grep --color=auto etcd
    root     15301     1  6 Apr09 ?        15:35:08 /usr/local/bin/etcd
    root     17247 17219 13 Apr09 ?        1-06:55:24 kube-apiserver --advertise-address=192.168.9.91 --allow-privileged=true --audit-log-maxage=30 --audit-log-maxbackup=10 --audit-log-maxsize=100 --authorization-mode=Node,RBAC --bind-address=0.0.0.0 --client-ca-file=/etc/kubernetes/pki/ca.crt --enable-admission-plugins=NodeRestriction --enable-bootstrap-token-auth=true --etcd-cafile=/etc/ssl/etcd/ssl/ca.pem --etcd-certfile=/etc/ssl/etcd/ssl/node-ks-k8s-master-0.pem --etcd-keyfile=/etc/ssl/etcd/ssl/node-ks-k8s-master-0-key.pem --etcd-servers=https://192.168.9.91:2379,https://192.168.9.92:2379,https://192.168.9.93:2379 --feature-gates=CSIStorageCapacity=true,RotateKubeletServerCertificate=true,TTLAfterFinished=true,ExpandCSIVolumes=true --insecure-port=0 --kubelet-client-certificate=/etc/kubernetes/pki/apiserver-kubelet-client.crt --kubelet-client-key=/etc/kubernetes/pki/apiserver-kubelet-client.key --kubelet-preferred-address-types=InternalIP,ExternalIP,Hostname --proxy-client-cert-file=/etc/kubernetes/pki/front-proxy-client.crt --proxy-client-key-file=/etc/kubernetes/pki/front-proxy-client.key --requestheader-allowed-names=front-proxy-client --requestheader-client-ca-file=/etc/kubernetes/pki/front-proxy-ca.crt --requestheader-extra-headers-prefix=X-Remote-Extra- --requestheader-group-headers=X-Remote-Group --requestheader-username-headers=X-Remote-User --secure-port=6443 --service-account-issuer=https://kubernetes.default.svc.cluster.local --service-account-key-file=/etc/kubernetes/pki/sa.pub --service-account-signing-key-file=/etc/kubernetes/pki/sa.key --service-cluster-ip-range=10.233.0.0/18 --tls-cert-file=/etc/kubernetes/pki/apiserver.crt --tls-private-key-file=/etc/kubernetes/pki/apiserver.key
    
    ## 看 ssl 密钥文件有哪些
    [root@ks-k8s-master-0 ~]# ll /etc/ssl/etcd/ssl/
    total 80
    -rw------- 1 root root 1675 Apr  9 22:32 admin-ks-k8s-master-0-key.pem
    -rw-r--r-- 1 root root 1440 Apr  9 22:32 admin-ks-k8s-master-0.pem
    -rw------- 1 root root 1679 Apr  9 22:32 admin-ks-k8s-master-1-key.pem
    -rw-r--r-- 1 root root 1440 Apr  9 22:32 admin-ks-k8s-master-1.pem
    -rw------- 1 root root 1679 Apr  9 22:32 admin-ks-k8s-master-2-key.pem
    -rw-r--r-- 1 root root 1440 Apr  9 22:32 admin-ks-k8s-master-2.pem
    -rw------- 1 root root 1675 Apr  9 22:32 ca-key.pem
    -rw-r--r-- 1 root root 1086 Apr  9 22:32 ca.pem
    -rw------- 1 root root 1679 Apr  9 22:32 member-ks-k8s-master-0-key.pem
    -rw-r--r-- 1 root root 1440 Apr  9 22:32 member-ks-k8s-master-0.pem
    -rw------- 1 root root 1675 Apr  9 22:32 member-ks-k8s-master-1-key.pem
    -rw-r--r-- 1 root root 1440 Apr  9 22:32 member-ks-k8s-master-1.pem
    -rw------- 1 root root 1675 Apr  9 22:32 member-ks-k8s-master-2-key.pem
    -rw-r--r-- 1 root root 1440 Apr  9 22:32 member-ks-k8s-master-2.pem
    -rw------- 1 root root 1675 Apr  9 22:32 node-ks-k8s-master-0-key.pem
    -rw-r--r-- 1 root root 1440 Apr  9 22:32 node-ks-k8s-master-0.pem
    -rw------- 1 root root 1679 Apr  9 22:32 node-ks-k8s-master-1-key.pem
    -rw-r--r-- 1 root root 1440 Apr  9 22:32 node-ks-k8s-master-1.pem
    -rw------- 1 root root 1679 Apr  9 22:32 node-ks-k8s-master-2-key.pem
    -rw-r--r-- 1 root root 1440 Apr  9 22:32 node-ks-k8s-master-2.pem
    
  2. Prometheus-Operator 监控 Etcd 的配置

  • 用外部 Etcd 的证书生成 secret
  • 用外部 Etcd 各节点的 ip 生成 endpoint
  • 生成利用 Endpoint 的 etcd service
  • 生成用于抓取 Etcd 数据的 ServiceMonitor

需要深入学习的地方(占位,待补充)

  1. Prometheus-Operator 的实现原理和技术细节。
  2. KubeSphere 对于 Prometheus-Operator 的配置过程。

5. 总结

本文根据运维实际需求,介绍了开启 Etcd 监控的正确姿势,同时也详细介绍了解决该问题的排障流程。有需要开启 KubeSphere 3.2.1 版本的 Etcd 监控功能的小伙伴,可以参考本文进行配置。

参考文档

Get 文档

Get 代码

B 站

本文由博客一文多发平台 OpenWrite 发布!